- Tổng quan
- Nội dung
- Tiêu chuẩn liên quan
- Lược đồ
- Tải về
Tiêu chuẩn Quốc gia TCVN 6697-1:2000 IEC 268-1:1985 with amendment 1:1988 and amendment 2:1988 Thiết bị của hệ thống âm thanh - Phần 1: Quy định chung
| Số hiệu: | TCVN 6697-1:2000 | Loại văn bản: | Tiêu chuẩn Việt Nam |
| Cơ quan ban hành: | Bộ Khoa học, Công nghệ và Môi trường | Lĩnh vực: | Khoa học-Công nghệ |
|
Ngày ban hành:
Ngày ban hành là ngày, tháng, năm văn bản được thông qua hoặc ký ban hành.
|
2000 |
Hiệu lực:
|
Đã biết
|
| Người ký: | Đang cập nhật |
Tình trạng hiệu lực:
Cho biết trạng thái hiệu lực của văn bản đang tra cứu: Chưa áp dụng, Còn hiệu lực, Hết hiệu lực, Hết hiệu lực 1 phần; Đã sửa đổi, Đính chính hay Không còn phù hợp,...
|
Đã biết
|
TÓM TẮT TIÊU CHUẨN VIỆT NAM TCVN 6697-1:2000
Nội dung tóm tắt đang được cập nhật, Quý khách vui lòng quay lại sau!
Tải tiêu chuẩn Việt Nam TCVN 6697-1:2000
TIÊU CHUẨN QUỐC GIA
TCVN 6697-1 : 2000
IEC 268-1 : 1985
WITH AMENDMENT 1 : 1988
AND AMENDMENT 2 : 1988
THIẾT BỊ CỦA HỆ THỐNG ÂM THANH - PHẦN 1: QUI ĐỊNH CHUNG
Sound system equipment - Part 1: General
Lời nói đầu
TCVN 6697-1 : 2000 hoàn toàn tương đương với tiêu chuẩn IEC 268-1 : 1985, Sửa đổi 1 : 1988 và Sửa đổi 2 : 1988;
TCVN 6697-1 : 2000 do Ban kỹ thuật tiêu chuẩn TCVN/TC/E 3 Thiết bị điện tử dân dụng biên soạn, Tổng cục Tiêu chuẩn Đo lường Chất lượng đề nghị, Bộ Khoa học, Công nghệ và Môi trường (nay là Bộ Khoa học và Công nghệ) ban hành.
Tiêu chuẩn này được chuyển đổi năm 2008 từ Tiêu chuẩn Việt Nam cùng số hiệu thành Tiêu chuẩn Quốc gia theo quy định tại khoản 1 Điều 69 của Luật Tiêu chuẩn và Quy chuẩn kỹ thuật và điểm a khoản 1 Điều 6 Nghị định số 127/2007/NĐ-CP ngày 1/8/2007 của Chính phủ quy định chi tiết thi hành một số điều của Luật Tiêu chuẩn và Quy chuẩn kỹ thuật.
THIẾT BỊ CỦA HỆ THỐNG ÂM THANH - PHẦN 1: QUI ĐỊNH CHUNG
Sound system equipment - Part 1: General
1. Phạm vi áp dụng
Tiêu chuẩn này áp dụng cho các loại hệ thống âm thanh và các bộ phận cấu thành của hệ thống hoặc được sử dụng làm phụ kiện của hệ thống.
Tiêu chuẩn này đưa ra phương pháp xác định các tính năng của thiết bị của hệ thống âm thanh, so sánh các kiểu thiết bị và xác định tính chất ứng dụng thực tế bằng cách đưa ra các đặc tính có ích cho các quy định kỹ thuật và đưa ra các phương pháp đo thống nhất các đặc tính này.
Tiêu chuẩn này chỉ giới hạn việc mô tả các đặc tính khác nhau và các phương pháp đo thích hợp. Tiêu chuẩn này nhìn chung không quy định các tính năng (trừ các quy định trong phần 10).
Bộ tiêu chuẩn hoàn chỉnh gồm các phần sau đây, trong đó, các đặc tính của các bộ phận khác nhau của hệ
thống âm thanh và các phương pháp đo được quy định; một số phần có đưa ra các giá trị ưu tiên.
- Phần 1: Quy định chung
(Các đặc tính thống nhất và các phương pháp đo)
- Phần 2: Giải thích các thuật ngữ chung
(Giải thích các thuật ngữ chung và phương pháp tính toán)
- Phần 3: Bộ khuếch đại của hệ thống âm thanh
(Các bộ khuếch đại của hệ thống âm thanh chuyên dụng và dùng trong gia đình)
- Phần 4: Micrô
(Các micrô chuyên dụng và dùng trong gia đình)
- Phần 5: Loa
(Các loa chuyên dụng và dùng trong gia đình được coi là phần tử thụ động hoàn toàn)
- Phần 6: Phần tử thụ động phụ trợ
(Bộ suy giảm, biến áp, bộ lọc và bộ âm sắc được dùng như là các bộ phận riêng biệt, được kết hợp với các bộ phận riêng biệt khác của hệ thống âm thanh)
- Phần 7: Tai nghe và bộ nghe-nói
(Tai nghe và bộ nghe-nói áp vào tai)
- Phần 8: Thiết bị tự động điều chỉnh độ tăng ích
(Bộ hạn chế và bộ nén)
- Phần 9: Thiết bị vang nhân tạo, trễ thời gian và dịch chuyển tần số
(Thiết bị thường được sử dụng để đạt được hiệu ứng đặc biệt trong hệ thống âm thanh)
- Phần 10: Dụng cụ đo mức của chương trình
(Dụng cụ đo đỉnh và bộ chỉ thị VU)
- Phần 11: Bộ nối dùng để liên kết các cụm của hệ thống âm thanh
(Sử dụng các bộ nối để liên kết các bộ phận của hệ thống âm thanh)
- Phần 12: Bộ nối tròn dùng cho truyền thông và mục đích sử dụng tương tự.
(Sử dụng các bộ nối để đấu nối giữa các bộ phận truyền thông hoặc hệ thống chuyên dụng tương tự)
- Phần 13: Thử nghiệm nghe trên loa
(Thử nghiệm nghe và phương pháp khách quan để đánh giá chất lượng của hệ thống truyền dẫn)
- Phần 14: Loa elíp và loa tròn: Đường kính khung ngoài và kích thước lắp đặt
(Đặc tính kích thước của loa điện động)
- Phần 15: Giá trị phối hợp ưu tiên để liên kết các cụm của hệ thống âm thanh
(Các giá trị điện ưu tiên để liên kết đúng các cụm của hệ thống âm thanh)
2. Đơn vị và hệ thống đo
Hệ thống đơn vị quốc tế (SI) như đã cho trong IEC 27: Ký hiệu bằng chữ dùng trong kỹ thuật điện, được sử dụng xuyên suốt trong tiêu chuẩn này.
3. Tần số đo
Nếu các phép đo cần được thực hiện ở các tần số rời rạc thì các tần số này phải là tần số được quy định làm tần số ưu tiên đối với các phép đo âm thanh trong ISO 266, được thể hiện trong Bảng 1. Nếu phép đo liên quan đến tần số chuẩn, trong trường hợp không có lý do xác đáng thì tần số này phải là tần số chuẩn tiêu chuẩn bằng 1 000 Hz.
Nếu phép đo cần được thực hiện mà chỉ dùng đến một tần số tín hiệu, thì tần số tín hiệu phải được chọn là tần số chuẩn. Nếu các phép đo cần được thực hiện ở một vài tần số khác nhau, thì phải có cả tần số chuẩn đã chọn. Các tần số khác cần chọn để kết quả của các phép đo đặc trưng cho tính chất của các đặc tính trên toàn dải tần số hữu dụng.
Nếu các phép đo cần được thực hiện trong các băng tần có độ rộng tương đối không đổi thì phải ưu tiên sử dụng các băng tần 1 octa và 1/3 octa như được nêu trong 6.2.3.
4. Các đại lượng cần quy định và độ chính xác của chúng
Nếu không có quy định nào khác, thì các giá trị điện áp, dòng điện, thanh áp, v.v... được nêu trong tiêu chuẩn này được coi là giá trị hiệu dụng (r.m.s). Đối với hầu hết các mục đích đo cần đảm bảo độ chính xác ± 0,15 dB khi đo các đại lượng điện, và ± 1 dB khi đo các đại lượng âm thanh. Độ chính xác của phép đo yêu cầu chỉ phụ thuộc vào mục đích sử dụng kết quả đo.
5. Ghi nhãn và ký hiệu dùng cho ghi nhãn
5.1. Ghi nhãn
Các đầu nối và các núm điều khiển phải được ghi đầy đủ những thông tin cần thiết về chức năng, đặc tính và cực tính của chúng.
Việc ghi nhãn phải sao cho có thể điều chỉnh được các núm điều khiển và nhận biết được vị trí của chúng với đủ độ chính xác về thông tin được cho trong hướng dẫn sử dụng.
5.2. Ký hiệu dùng cho ghi nhãn
Việc ghi nhãn nên ưu tiên các ký hiệu bằng chữ, dấu hiệu, chữ số hoặc màu mà quốc tế quy định. Tham khảo IEC 27, IEC 617: Ký hiệu bằng hình vẽ trên sơ đồ điện, và IEC 417: Ký hiệu bằng hình vẽ để sử dụng trên thiết bị, chỉ số, mô tả, tài liệu sưu tập của các tờ rời.
Các nội dung của nhãn không có trong các tiêu chuẩn nêu trên thì phải được giải thích rõ ràng trong hướng dẫn sử dụng.
6. Bộ lọc, đường cong trọng số và dụng cụ đo thông số tạp âm và phép đo
Quy định kỹ thuật đối với tạp âm hoặc tỷ số tín hiệu trên tạp âm liên quan đến tạp âm được đo bằng một trong các phương pháp sau đây.
6.1. Đo băng tần rộng
Bộ lọc phải là bộ lọc thông dải băng tần có đáp tuyến tần số nằm trong giới hạn được cho trên hình 5. (Điều này hoàn toàn tương đương với quy định kỹ thuật về bộ lọc băng tần rộng trong CCIR 468-3)
Bộ lọc thông dải băng tần này có tỷ số truyền dẫn hầu như không đổi giữa tần số giữa 22,4 Hz và 22,4 kHz và giảm dần ở phía ngoài của băng tần với tốc độ được quy định đối với các bộ lọc băng tần 1 octa, có các tần số ở giữa băng là 31,5 Hz và 16 000 Hz được quy định trong IEC 225: Bộ lọc băng tần 1 octa, 1/2 octa và 1/3 octa dùng để phân tích âm thanh và rung, có độ dốc của đáp tuyến nằm trong giới hạn của quy định kỹ thuật này.
CHÚ THÍCH - Cần lưu ý khi có tín hiệu mạnh nằm ngay sát phía ngoài của giới hạn băng tần vì trong trường hợp này, kết quả trong chừng mực nhất định sẽ phụ thuộc vào đáp tuyến tần số cụ thể của bộ lọc được sử dụng.
6.2. Phép đo có trọng số
6.2.1. Tạp âm (trọng số A) hoặc tỷ số tín hiệu trên tạp âm (trọng số A)
Bộ lọc này phải có các đặc tính có trọng số A với dung sai loại 1 như quy định đối với các phép đo mức âm thanh trong IEC 651: Dụng cụ đo phải là dụng cụ đo giá trị hiệu dụng thực như mô tả trong IEC 651 đối với các dụng cụ đo mức âm thanh loại 1; phải sử dụng đặc tính động có ký hiệu "S".
CHÚ THÍCH - Các phép đo có trọng số A đặc biệt thích hợp khi tạp âm đầu ra từ phía thiết bị không có tín hiệu.
6.2.2. Tạp âm (tạp âm thoại) hoặc tỷ số tín hiệu trên tạp âm (tạp âm thoại)
Bộ lọc này và dụng cụ đo được sử dụng phải có các đặc tính được mô tả trong phụ lục A và hoàn toàn tương đương với quy định trong CCIR 468-3
CHÚ THÍCH
1) Từ "tạp âm thoại" có thể viết tắt là "ps" (xem CCITT J16) nếu không gây nhầm lẫn.
2) Phép đo tạp âm thoại đặc biệt thích hợp khi ảnh hưởng nhiễu loạn của tạp âm đầu ra từ phía hệ thống có tín hiệu.
6.2.3. Phép đo đối với băng tần 1 octa và 1/3 octa
Các bộ lọc này phải có các đặc tính như quy định đối với các bộ lọc băng tần 1 octa hoặc 1/3 octa trong IEC 225. Dụng cụ đo này phải là dụng cụ đo giá trị hiệu dụng thực như mô tả trong IEC 651 đối với các dụng cụ đo mức âm thanh loại 1. Khi đo trong băng tần hẹp, đặc biệt là ở tần số thấp, thì các dụng cụ đo phải phù hợp với đặc tính động ký hiệu "S" đối với dụng cụ đo mức âm thanh.
7. Tín hiệu chương trình mô phỏng
Tín hiệu có mật độ phổ công suất trung bình gần bằng trị số trung bình của mật độ phổ công suất trung bình dải rộng của tư liệu chương trình, kể cả tiếng nói và nhạc của vài loại khác nhau, là tạp âm trọng số Gauss tĩnh mà không bị giới hạn biên độ, phổ công suất có trọng số này phù hợp với Bảng 2 và Hình 1 khi đo bằng các bộ lọc 1/3 octa theo IEC 225.
Tín hiệu như vậy có thể nhận được từ nguồn tạp âm hồng nhờ mạch lọc cho trên hình 2.
Các phép đo được thực hiện với tín hiệu băng tần hẹp, nếu thích hợp, phải được thực hiện với mức tương đối ở mỗi băng tần tương ứng với giá trị cho trong Bảng 2 và Hình 1 (các phép đo và đặc tính phụ thuộc vào tín hiệu này, đặc biệt là đối với các bộ khuếch đại và loa đang được xem xét).
Chú thích - Cần lưu ý là mức công suất của tín hiệu được đo trong toàn dải tần cao hơn mức "không" tương đối đã chỉ ra là xấp xỉ 12,5 dB, mức này được đo trên dải 1/3 octa.
8. Điều kiện khí hậu
Các phép đo và kiểm tra cơ học có thể được thực hiện ở điều kiện hỗn hợp bất kỳ của nhiệt độ, độ ẩm và áp suất không khí trong các giới hạn sau đây:
- Nhiệt độ môi trường: 15oC đến 35oC, ưu tiên ở 20oC
- Độ ẩm tương đối: 25% đến 75%
- Áp suất không khí: 86 kPa đến 106 kPa (860 mbar đến 1 060 mbar)
Nếu nhà chế tạo nhận thấy cần phải quy định điều kiện khí hậu khác với những quy định trên thì phải chọn theo IEC 68: Quy trình thử nghiệm môi trường cơ bản và các phép đo phải được thực hiện trong các điều kiện quy định này.
Trong các điều kiện nêu trên, phải thỏa mãn quy định kỹ thuật của thiết bị. Trên dải rộng hơn, thiết bị có thể làm việc được nhưng không thỏa mãn tất cả các quy định kỹ thuật cho thiết bị này và có thể cho phép lưu kho thiết bị trong các điều kiện khác hơn nhiều so với các giá trị biên.
Để hiểu rõ hơn các khái niệm này cần tham khảo IEC 68.
9. Quy định kỹ thuật cụ thể và quy định kỹ thuật điển hình
Các giá trị có thể được quy định cho kiểu chung hoặc cho mẫu cụ thể của kiểu này. Trong trường hợp thứ nhất, nhà chế tạo phải chỉ ra các giá trị quy định như:
- các giới hạn;
- các giá trị thống kê "tình huống xấu nhất" (xem chú thích);
- giá trị trung bình (xem chú thích).
CHÚ THÍCH - Các giá trị này lấy từ các phép đo theo đợt và được ghi cùng với dữ liệu yêu cầu để mô tả mức độ quan trọng, xem thủ tục lấy mẫu của tiêu chuẩn ISO liên quan.
10. Trình bày đồ thị các dữ liệu
10.1. Quy định chung
Mối quan hệ giữa hai hay nhiều đại lượng được trình bày trên đồ thị thường dễ nhận thấy hơn trình bày trong bảng.
Khi kết quả của các phép đo theo từng điểm đối với từng mẫu cụ thể dưới dạng đường cong liên tục thì các điểm đo được phải chỉ ra rõ ràng. Các đường cong ngoại suy và trung gian, dựa trên tính toán lý thuyết hay thông tin khác được trình bày mà không dựa trên các phép đo trực tiếp, phải được phân biệt rõ ràng với đường cong đo được, ví dụ bằng các dạng vẽ khác.
Nếu thích hợp, dữ liệu có thể được trình bày bằng các đường hoặc phổ băng có độ rộng không đổi hoặc độ rộng băng theo tỷ lệ không đổi. Độ rộng của băng sử dụng phải được chỉ ra. Độ rộng của băng ưu tiên phải được đưa ra đối với băng tần 1 octa và 1/3 octa như đã nêu ở 6.2.3.
10.2. Thang đo
Nên sử dụng thang đo tuyến tính hoặc thang đo logarít để trình bày đồ thị. Tránh dùng các dạng thang đo khác như thang đo logarít cơ số hai hoặc tổ hợp tuyến tính - logarít. Thang đo đêxiben tuyến tính cũng tương đương với thang đo logarít.
Khi các đại lượng được biểu diễn trên trục hoành và trục tung cùng loại, thì đơn vị độ dài phải được sử dụng như nhau cho cả hai trục. Điểm "không" của thang tuyến tính nên để càng xa càng tốt. Điểm chuẩn "không" trong thang đêxiben, nếu có thể, phải là giá trị danh định.
10.3. Thang đo lôgarít và biểu đồ theo cực
Đối với thang đo tần số logarít và biểu đồ cực của mức, việc tham khảo được cho trong IEC 263: Thang đo và kích cỡ để vẽ đặc tính tần số và biểu đồ theo cực.
10.3.1. Thang đo tần số logarit
Đối với đồ thị mà trên đó mức (tính bằng đêxiben) được vẽ theo tần số trên thang đo logarit, các tỷ lệ thang đo phải là tỷ lệ mà chiều dài của tỷ số tần số 10:1 phải tương đương chiều dài của mức chênh lệch là 50 dB trên thang đo của trục tung.
CHÚ THÍCH - Các giá trị thay thế cho mức chênh lệch này (10 dB và 25 dB đối với hàng chục) cho trong IEC 263 là cho phép.
10.3.2. Biểu đồ cực của mức
Đối với đồ thị cực mà trên đó mức tính bằng đêxiben được chỉ ra tăng dần theo bán kính trên thang đo tuyến tính mức lớn nhất phải vẽ ưu tiên ở trên hoặc bên trong 2,5 dB của đường tròn chuẩn có bán kính tương ứng với độ chênh lệch mức là 25 dB. Giới hạn dung sai của bán kính đường tròn chuẩn tương ứng với ± 0,25 dB. Yêu cầu này áp dụng cho mọi chiều dài được chọn để biểu diễn 1 dB.
Đối với mức tuyệt đối khi bán kính của đường tròn chuẩn tương ứng với 25 dB, mức ấn định cho đường tròn chuẩn phải là bội của 5 dB.
CHÚ THÍCH - Nếu cần vẽ đặc tính trong dải lớn hơn 25 dB thì nên dùng độ chênh lệch mức là 50 dB.
11. An toàn cho người và ngăn ngừa cháy lan
Tham khảo TCVN 6385 : 1998 (IEC 65): Yêu cầu an toàn đối với thiết bị điện tử và các thiết bị có liên quan, sử dụng điện mạng, dùng trong gia đình và các nơi tương tự, hoặc các tiêu chuẩn an toàn tương ứng khác.
12. Phép đo trong từ trường xoay chiều đồng nhất
12.1. Phương pháp tạo ra từ trường xoay chiều đồng nhất
Phương pháp tương đối chính xác và thuận tiện để tạo ra từ trường xoay chiều đồng nhất là sử dụng ba cuộn dây hình vuông bố trí như hình 3, trong đó a = 0,375 b là khoảng cách giữa các cuộn dây, b là kích thước cạnh của từng cuộn dây. Các cuộn dây được cung cấp dòng điện ở tần số yêu cầu.
Tương quan số vòng của ba cuộn dây 1, 2 và 3 là:
Khi có cùng một dòng điện I chạy qua từng cuộn dây theo cùng chiều, từ trường tạo ra có thể xem như đồng nhất trong phạm vi ± 2% trong khoảng không gian dạng cầu có đường kính là d = 0,5 b, tâm cầu trùng với tâm hình học của cuộn dây thứ 2.
Cường độ từ trường H và cảm ứng từ B được tạo ra xấp xỉ bằng:
Cường độ từ trường phải được đo trước khi đặt thiết bị vào trường. Điều này có thể được thực hiện bằng cuộn dây mẫu theo 12.2.
12.2. Đo cường độ từ trường
Để đo cường độ từ trường, dùng cuộn dây mẫu như hình 4. Cuộn dây này tạo ra sức điện động là 1 mV trong từ trường có cường độ là 1 A/m ở tần số 50 Hz, điện áp này tỷ lệ với cả cường độ từ trường và tần số.
Điện áp ra của cuộn dây mẫu cũng được đo lúc ngắt từ trường. Nếu điện áp ra trong điều kiện như vậy vượt quá 1/3 điện áp ra lúc có từ trường thì yêu cầu sử dụng phép đo lựa chọn. Nếu có thể thì điện áp ra của cuộn dây mẫu cần được đo bằng vônmét có đầu vào đối xứng.
12.3. Bố trí mẫu thử nghiệm
Mẫu đem thử nghiệm phải được đặt vào từ trường và vị trí của mẫu so với trường phải được điều chỉnh cho đến khi nhiễu đạt mức lớn nhất.
Mẫu đem thử nghiệm không được vượt ra khỏi khoảng không gian dạng cầu có đường kính d.
Bảng 1 - Tần số phù hợp với ISO 266
Bảng này có thể mở rộng về các phía bằng cách nhân hoặc chia liên tiếp cho 1 000. Dấu x trong mỗi cột chỉ ra các tần số trung bình số học của các bộ lọc đã nêu trong điều 6.
| Tần số ưu tiên | 1 octa | 1/2 octa | 1/3 octa | Tần số ưu tiên | 1 octa | 1/2 octa | 1/3 octa | Tần số ưu tiên | 1 octa | 1/2 octa | 1/3 octa |
| 16 | x | x | x | 160 |
|
| x | 1 600 |
|
| x |
| 18 |
|
|
| 180 |
| x |
| 1 800 |
|
|
|
| 20 |
|
| x | 200 |
|
| x | 2 000 | x | x | x |
| 22,4 |
| x |
| 224 |
|
|
| 2 240 |
|
|
|
| 25 |
|
| x | 250 | x | x | x | 2 500 |
|
| x |
| 28 |
|
|
| 280 |
|
|
| 2 800 |
| x |
|
| 31,5 | x | x | x | 315 |
|
| x | 3 150 |
|
| x |
| 35,5 |
|
|
| 355 |
| x |
| 3 550 |
|
|
|
| 40 |
|
| x | 400 |
|
| x | 4 000 | x | x | x |
| 45 |
| x |
| 450 |
|
|
| 4 500 |
|
|
|
| 50 |
|
| x | 500 | x | x | x | 5 000 |
|
| x |
| 56 |
|
|
| 560 |
|
|
| 5 600 |
| x |
|
| 63 | x | x | x | 630 |
|
| x | 6 300 |
|
| x |
| 71 |
|
|
| 710 |
| x |
| 7 100 |
|
|
|
| 80 |
|
| x | 800 |
|
| x | 8 000 | x | x | x |
| 90 |
| x |
| 900 |
|
|
| 9 000 |
|
|
|
| 100 |
|
| x | 1 000 | x | x | x | 10 000 |
|
| x |
| 112 |
|
|
| 1 120 |
|
|
| 11 200 |
| x |
|
| 125 | x | x | x | 1 250 |
|
| x | 12 500 |
|
| x |
| 140 |
|
|
| 1 400 |
| x |
| 14 000 |
|
|
|
| 160 |
|
| x | 1 600 |
|
| x | 16 000 | x | x | x |
CHÚ THÍCH - Tần số ưu tiên chính xác được tính theo 1 000 x 103n/10 đối với bộ lọc băng 1 octa, 1 000 x 103n/20 đối với bộ lọc băng 1/2 octa và 1 000 x 10n/10 đối với bộ lọc băng 1/3 octa, trong đó n là số nguyên dương, âm hoặc "không" được sử dụng để thiết kế các bộ lọc ngoài các giá trị danh nghĩa cho trong bảng.
Đối với phép đo âm thanh thông thường, sai lệch giữa tần số danh nghĩa và tần số đích thực là không đáng kể.
Bảng 2 - Phổ công suất của tín hiệu chương trình mô phỏng
| Tần số Hz | Mức tương đối dB | Giới hạn dung sai dB | Tần số Hz | Mức tương đối dB | Giới hạn dung sai dB | ||
| + | - | + | - | ||||
| 20 | - 13,5 | 3,0 | 3,0 | 630 | 0 | 0,5 | 0,5 |
| 25 | - 10,2 | 2,0 | 2,0 | 800 | 0 | 0,5 | 0,5 |
| 31,5 | - 7,4 | 1,0 | 1,0 | 1 000 | - 0,1 | 0,6 | 0,6 |
| 40 | - 5,2 | 1,0 | 1,0 | 1 250 | - 0,3 | 0,7 | 0,7 |
| 50 | - 3,5 | 1,0 | 1,0 | 1 600 | - 0,6 | 0,8 | 0,8 |
| 63 | - 2,3 | 1,0 | 1,0 | 2 000 | - 1,0 | 1,0 | 1,0 |
| 80 | - 1,4 | 1,0 | 1,0 | 2 500 | - 1,6 | 1,0 | 1,0 |
| 100 | - 0,9 | 0,8 | 0,8 | 3 150 | - 2,5 | 1,0 | 1,0 |
| 125 | - 0,5 | 0,6 | 0,6 | 4 000 | - 3,7 | 1,0 | 1,0 |
| 160 | - 0,2 | 0,5 | 0,5 | 5 000 | - 5,1 | 1,0 | 1,0 |
| 200 | - 0,1 | 0,5 | 0,5 | 6 300 | - 7,0 | 1,0 | 1,0 |
| 250 | 0 | 0,5 | 0,5 | 8 000 | - 9,4 | 1,0 | 1,0 |
| 315 | 0 | 0,5 | 0,5 | 10 000 | - 11,9 | 1,0 | 1,0 |
| 400 | 0 | 0,5 | 0,5 | 12 500 | - 14,8 | 1,5 | 1,5 |
| 500 | 0 | 0,5 | 0,5 | 16 000 | - 18,2 | 2,0 | 2,0 |
| 630 | 0 | 0,5 | 0,5 | 20 000 | - 21,6 | 3,0 | 3,0 |

Hình 1 - Phổ công suất của tín hiệu chương trình mô phỏng

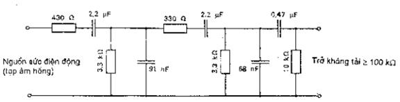
Trở kháng ra của nguồn phải được kể đến cả điện trở thứ nhất (430 W), ảnh hưởng của trở kháng tải có thể được tính đến bằng cách điều chỉnh giá trị điện trở 10 kW.
Tang của góc tổn hao của tụ điện không được vượt quá 0,005.
Hình 2 - Bộ lọc cho tín hiệu chương trình mô phỏng (đối với nguồn tạp âm hồng)

Hình 3 - Bố trí ba cuộn dây để tạo ra từ trường xoay chiều đồng nhất

4 500 vòng dây đồng tráng men
f = 0,18 mm
R = 500 W
Kích thước tính bằng milimét
Hình 4 - Cuộn dây mẫu để đo cường độ từ trường

Tần số (Hz) Tần số (Hz)
Hình 5 - Bộ lọc thông dải băng tần dùng để đo tạp âm băng rộng
(Giới hạn đáp tuyến biên độ/tần số, xem 6.1)
PHỤ LỤC A
Mạch trọng số tạp âm và dụng cụ đo giá trị gần đỉnh
CHÚ THÍCH - Mạch trọng số này và dụng cụ đo theo CCIR 468-3
A.1. Mạch trọng số
Đường cong đáp tuyến danh nghĩa của mạch trọng số được xác định theo hình A.1, là đáp tuyến lý thuyết của mạch thụ động cho trên Hình A.2. Bảng A.1 đưa ra các giá trị của đáp tuyến ở các tần số khác nhau.
Sai lệch cho phép giữa đường cong đáp tuyến của mạch đo và đường cong danh nghĩa này được chỉ ra trong cột cuối cùng của Bảng A.1 và trên Hình A.3.
CHÚ THÍCH - Dụng cụ đo được hiệu chuẩn ở 1 kHz (xem A.2.6). Để đảm bảo độ chính xác của phép đo ở các tần số cho độ tăng ích lớn nhất nên giảm dung sai ở 1 kHz (ví dụ ± 0,2 dB).
Bảng A.1
| Tần số, Hz | Đáp tuyến, dB | Dung sai, dB |
| 31,5 63 100 200 400 800 1 000 2 000 3 150 4 000 5 000 6 300 7 100 8 000 9 000 10 000 12 500 14 000 16 000 20 000
| - 29,9 - 23,9 - 19,8 - 13,8 - 7,8 - 1,9 0 + 5,6 + 9,0 + 10,5 + 11,7 + 12,2 + 12,0 + 11,4 + 10,1 + 8,1 0 - 5,3 - 11,7 - 22,2
| ± 2,0 ± 1,4 ± 1,0 ± 0,85 1) ± 0,7 1) ± 0,55 1) ± 0,5 ± 0,5 1) ± 0,5 1) ± 0,5 1) ± 0,5 0 ± 0,2 1) ± 0,4 1) ± 0,6 1) ± 0,8 1) ± 1,2 1) ± 1,4 1) ± 1,65 1) ± 2,0
|
1) Dung sai nhận được bằng cách nội suy tuyến tính trên đồ thị lôgarit trên cơ sở các giá trị quy định cho tần số dùng để xác định như: 31,5 Hz, 100 Hz, 1 000 Hz, 5 000 Hz, 6 300 Hz và 20 000 Hz.
CHÚ THÍCH - Bảng này phù hợp với CCIR 468-2.

Hình A.1 - Mạch trọng số

(Dung sai giá trị của các linh kiện không vượt quá 1% và hệ số phẩm chất Q ít nhất là 200 ở tần số 10 000 Hz là đủ để thỏa mãn dung sai cho trong Bảng A.1).
Hình A.2 - Đáp tuyến tần số của mạch trọng số cho trên Hình A.1

CHÚ THÍCH - Hình này phù hợp với CCIR 468-2.
Hình A.3 - Dung sai lớn nhất đối với đáp tuyến tần số giá trị mạch trọng số
A.2. Đặc tính của thiết bị đo
Phải sử dụng phương pháp đo giá trị gần đỉnh, được xác định bằng đặc tính của đáp tuyến thời gian của hệ thống đo như mô tả trong Bảng A.2.
Đặc tính động yêu cầu của hệ thống đo có thể thực hiện bằng các cách khác nhau. Điều này được xác định bằng tính năng của hệ thống đo như mô tả bởi các đặc trưng sau đây.
CHÚ THÍCH - Sau khi chỉnh lưu hai nửa chu kỳ của tín hiệu vào, có thể bố trí hai mạch chỉnh lưu giá trị đỉnh có hằng số thời gian khác nhau nối liên tiếp.
Bảng A.2
| Khoảng thời gian bướu xung, ms | 1 1) | 2 1) | 5 | 10 | 20 | 50 | 100 | 200 |
| Biên độ tín hiệu chuẩn ổn định đọc được % dB |
- 15,4 |
- 11,5 |
- 8,0 |
- 6,4 |
- 5,7 |
- 4,6 |
- 3,3 |
- 1,9 |
| Các giá trị giới hạn - giới hạn dưới % dB - giới hạn trên % dB |
13,5 - 17,4 21,4 - 13,4 |
22,4 - 13,0 31,6 - 10,0 |
34 - 9,3 46 - 6,6 |
41 - 7,7 55 - 5,2 |
44 - 7,1 60 - 4,4 |
50 - 6,0 68 - 3,3 |
58 - 4,7 78 - 2,2 |
68 - 3,3 92 - 0,7 |
1) Việc sử dụng khoảng thời gian bướu xung nhỏ hơn 5 ms là không bắt buộc.
A.2.1. Đặc tính động trong đáp tuyến đối với bướu xung tông đơn
Phương pháp đo
Bướu xung đơn của tông 5 kHz được đưa đến đầu vào có biên độ sao cho tín hiệu ổn định đọc được có giá trị bằng 80% toàn bộ thang đo. Bướu xung cần bắt đầu từ giao điểm "không" của tông 5 kHz và gồm tổng các chu kỳ đầy đủ. Thời gian đọc tương ứng với từng khoảng thời gian của bướu xung tông được cho trong Bảng A.2.
Thử nghiệm cần được thực hiện với cả hai trường hợp không điều chỉnh bộ suy giảm, giá trị đọc được quan sát trực tiếp trên thang đo của dụng cụ đo và có điều chỉnh bộ suy giảm đối với từng khoảng thời gian của bướu xung để duy trì giá trị đọc gần như không đổi ở mức 80% của toàn bộ thang đo mà các bước điều chỉnh của bộ suy giảm cho phép.
Nếu không có quy định nào khác, các phép đo cần được thực hiện thông qua mạch trọng số.
A.2.2. Đặc tính động trong đáp tuyến đối với bướu xung tông lặp lại
Phương pháp đo
Một loạt bướu xung 5 ms của tông 5 kHz, bắt đầu từ giao điểm "không" được đưa đến đầu vào có biên độ sao cho tín hiệu ổn định đọc được có giá trị bằng 80% toàn bộ thang đo. Các giới hạn của giá trị đọc tương ứng với từng tần số lặp lại được cho trong Bảng A.3.
Thử nghiệm cần được thực hiện khi không điều chỉnh bộ suy giảm nhưng đặc tính này cần nằm trong dung sai của toàn dải.
Bảng A.3
| Số bướu xung trong một giây | 2 | 10 | 100 |
| Biên độ tín hiệu chuẩn ổn định đọc được % dB |
48 - 6,4 |
77 - 2,3 |
97 - 0,25 |
| Các giá trị giới hạn - giới hạn dưới % dB - giới hạn trên % dB |
43 - 7,3 53 - 5,5 |
72 - 2,9 82 - 1,7 |
94 - 0,5 100 - 0,0 |
A.2.3. Đặc tính quá tải
Khả năng quá tải của hệ thống đo cần lớn hơn 20 dB so với chỉ số lớn nhất của thang đo ở mọi vị trí điều chỉnh của bộ suy giảm. Thuật ngữ "khả năng quá tải" dùng cho cả khi không có mạch xén ở các tầng tuyến tính và duy trì quy luật của mọi khoảng lôgarit hoặc tương tự.
Phương pháp đo
Các bướu xung 5 kHz cách nhau 0,6 ms bắt đầu từ giao điểm "không" được đưa đến đầu vào có biên độ đọc được toàn bộ thang đo và sử dụng dải nhạy cảm nhất của dụng cụ đo. Biên độ của bướu xung tông này được giảm theo từng nấc của toàn bộ 20 dB trong lúc quan sát giá trị đọc để đảm bảo rằng chúng giảm theo các nấc tương ứng với dung sai tổng cộng là ± 1 dB. Thử nghiệm được lặp lại đối với từng dải.
A.2.4. Sai số đảo chiều
Sự khác nhau về giá trị đọc khi cực tính của tín hiệu không đối xứng đảo chiều không được lớn hơn 0,5 dB.
Phương pháp đo
Các xung vuông một chiều 1 ms có độ lặp lại là 100 xung trong một giây hoặc thấp hơn được đưa đến đầu vào ở chế độ không có trọng số, có biên độ là 80% của toàn bộ thang đo. Cực tính của tín hiệu vào sau đó được đảo chiều và ghi lại độ chênh lệch kết quả đọc.
A.2.5. Độ quá lắc
Thiết bị đọc phải thỏa mãn độ quá lắc quá mức.
Phương pháp đo
Tông 1 kHz được đưa đến đầu vào có biên độ đọc ổn định được là 0,775 V hoặc 0 dB (xem A.2.6). Khi tín hiệu này được đặt vào một cách đột ngột thì độ quá lắc phải nhỏ hơn 0,3 dB.
A.2.6. Hiệu chuẩn
Dụng cụ đo này phải được hiệu chuẩn sao cho một tín hiệu vào ổn định của sóng hình sin 1 kHz là 0,775 V, hiệu dụng, có ít hơn 1% tổng méo hài thì cho giá trị đọc là 0,775 V (0 dB). Thang đo phải có dải đo được hiệu chuẩn ít nhất là 20 dB có số đọc ứng với 0,775 V (hoặc 0 dB) nằm trong khoảng từ 2 dB đến 10 dB phía cuối thang đo.
A.2.7. Trở kháng vào
Dụng cụ đo cần có trở kháng vào ³ 20 kW và nếu có đầu nối vào thì trở kháng vào phải là 600 W ± 1%.
Bạn chưa Đăng nhập thành viên.
Đây là tiện ích dành cho tài khoản thành viên. Vui lòng Đăng nhập để xem chi tiết. Nếu chưa có tài khoản, vui lòng Đăng ký tại đây!