- Tổng quan
- Nội dung
- Tiêu chuẩn liên quan
- Lược đồ
- Tải về
Tiêu chuẩn Quốc gia TCVN 6307:1997 ISO 916:1968 Hệ thống lạnh - Phương pháp thử
| Số hiệu: | TCVN 6307:1997 | Loại văn bản: | Tiêu chuẩn Việt Nam |
| Cơ quan ban hành: | Bộ Khoa học, Công nghệ và Môi trường | Lĩnh vực: | Công nghiệp |
|
Ngày ban hành:
Ngày ban hành là ngày, tháng, năm văn bản được thông qua hoặc ký ban hành.
|
1997 |
Hiệu lực:
|
Đã biết
|
| Người ký: | Đang cập nhật |
Tình trạng hiệu lực:
Cho biết trạng thái hiệu lực của văn bản đang tra cứu: Chưa áp dụng, Còn hiệu lực, Hết hiệu lực, Hết hiệu lực 1 phần; Đã sửa đổi, Đính chính hay Không còn phù hợp,...
|
Đã biết
|
TÓM TẮT TIÊU CHUẨN VIỆT NAM TCVN 6307:1997
Nội dung tóm tắt đang được cập nhật, Quý khách vui lòng quay lại sau!
Tải tiêu chuẩn Việt Nam TCVN 6307:1997
TIÊU CHUẨN QUỐC GIA
TCVN 6307 : 1997
ISO 916 : 1968
HỆ THỐNG LẠNH - PHƯƠNG PHÁP THỬ
Testing of refrigerating systems
Lời nói đầu
TCVN 6307 : 1997 tương đương với ISO 916 : 1968.
TCVN 6307 : 1997 do Ban Kỹ thuật tiêu chuẩn TCVN/TC 86 Máy lạnh biên soạn, Tổng cục Tiêu chuẩn Đo lường Chất lượng đề nghị, Bộ Khoa học, Công nghệ và Môi trường (nay là Bộ Khoa học và Công nghệ) ban hành.
Tiêu chuẩn này được chuyển đổi năm 2008 từ Tiêu chuẩn Việt Nam cùng số hiệu thành Tiêu chuẩn Quốc gia theo quy định tại khoản 1 Điều 69 của Luật Tiêu chuẩn và Quy chuẩn kỹ thuật và điểm a khoản 1 Điều 6 Nghị định số 127/2007/NĐ-CP ngày 1/8/2007 của Chính phủ quy định chi tiết thi hành một số điều của Luật Tiêu chuẩn và Quy chuẩn kỹ thuật.
HỆ THỐNG LẠNH - PHƯƠNG PHÁP THỬ
Testing of refrigerating systems
1. Phạm vi áp dụng
Tiêu chuẩn này quy định phương pháp thử xác định tính năng kỹ thuật của hệ thống lạnh kiểu nén hơi.
Tiêu chuẩn này không áp dụng cho hệ thống lạnh hấp thụ và hệ thống lạnh kiểu phun.
2. Đơn vị
| Đại lượng | Ký hiệu | Đơn vị quốc tế SI | Đơn vị hệ mét thông dụng | Đơn vị khác hệ mét thông dụng | Hệ số chuyển đổi |
| Nhiệt độ tuyệt đối Nhiệt độ thông thường | T.θ t.θ | K | K 0C | 0R 0F | t 0C = TK - 273,15 t 0F = T0R - 459,67 |
| Áp suất | p | N/m2 | kgf/cm2 | Ibf/in2 | 1 kgf/cm2 = 98066,5 N/m2 1 Ibf/in2 = 6894,76 N/m2 |
| Khối lượng riêng | δ | kg/m3 | kg/m3 | Ib/ft3 | 1 Ib/ft3 = 16,0185 kg/m3 |
| Entanpi riêng | h | J/kg | kcalIT/kg | Btu/Ib | 1 kcalIT/kg = 4186,8 J/kg 1 Btu/Ib = 2326 J/kg |
| Entropi riêng | s | J/(kg.K) | kcalIT/(kg.k) | Btu/(Ib.0R) | 1 kcalIT/(kg.k) = 4186,8 J/(kg.K) 1 Btu/(Ib.0R) = 4186,8 J/(kg.K) |
| Nhiệt dung riêng | c | J/(kg.k) | kcalIT/(kg.0C) | Btu/(Ib.0F) | 1 kcalIT/(kg.0C) = 4186,8 J/(kg.K) 1 Btu/(Ib.0F) = 4186,8 J/(kg.K) |
| Nhiệt ẩn riêng hóa hơi | I | J/kg | kcalIT/kg | Btu/Ib | 1 kcalIT/kg = 4186,8 J/kg 1 Btu/Ib = 2326 J/kg |
| Hệ số dẫn nhiệt | λ | W /(mK) | kcalIT/(h.m.0C) | Btu/(h.ft.0F) | 1 kcalIT/(h.m2.0C) = 1,163 W /(mK) 1 Btu/(h.ft.0F) = 1,73073 W /(mK) |
| Hệ số tỏa nhiệt | α | W /(m2.K) | kcalIT/(h.m2.0C) | Btu/(h.ft2.0F) | 1 kcalIT/(h.m2.0C) = 1,163 W /(m2.K) 1 Btu/(h.ft2.0F) = 5,678 W /(m2.K) |
| Hệ số truyền nhiệt | K | W /(m2.K) | kcalIT/(h.m2.0C) | Btu/(h.ft2.0F) | 1 kcalIT/(h.m2.OC) = 1,163 W /(m2.K) 1 Btu/(h.ft2.0F) = 5,678 W /(m2.K) |
| Độ nhớt động | ט | m2/s | m2/s St | ft2/s | 1 ft2/s = 0,0929030 m2/s 1 St = 0,0001 m2/s |
| Lưu lượng khối lượng | qm | kg/s | Kg/h | Ib/h | 1 Ib/h = 126 х 10-6 kg/s |
| Công suất nhiệt | Φ | W | kcalIT/h | Btu/h | 1 kcalIT/h = 1,163W 1 Btu/h = 0,2931 W |
| Năng suất lạnh (chung, tính, có ích) | Φo | W | fg/h | tấn | 1 fg/h (=1kcal1s/h) = 1,163 W 1 tấn lạnh (=công suất nhiệt bằng 12000 Btu/h được hệ thống lạnh lấy từ môi chất làm lạnh) = 3516,85W W |
| Hệ số lạnh (chung, tính, có ích) | e | - | - | - | - |
| Hiệu suất | η | - | - | - | - |
| Công suất | P | W | kW ch | kW hp | 1 ch = 735,499 W 1 hp = 745,700 W |
| Diện tích bề mặt trao đổi nhiệt | A | m2 | m2 | ft2 | 1 ft2 = 0,0929030 m2 |
| Độ ẩm tương đối | φp | - | - | - | - |
| Độ ẩm riêng | x | - | - | - | - |
3. Định nghĩa và số liệu thử
3.1. Định nghĩa
3.1.1. Năng suất lạnh chung
Năng suất lạnh được tạo ra do môi chất làm lạnh lấy nhiệt từ môi trường bên ngoài. Năng suất lạnh này không bao gồm lượng nhiệt được tạo thành bởi sự trao đổi nhiệt bên trong vòng tuần hoàn môi chất làm lạnh.
Trong nhiều trường hợp có thể thu được năng suất lạnh chung bằng cách nhân lưu lượng khối lượng của môi chất làm lạnh với hiệu số giữa các entanpi riêng của môi chất làm lạnh đi vào máy nén và của môi chất làm lạnh ra khỏi bộ ngưng tụ hoặc bộ làm quá lạnh, nếu có.
3.1.2. Năng suất lạnh tinh
Năng suất lạnh được tạo ra từ môi chất làm lạnh lấy nhiệt từ môi trường làm lạnh trung gian, môi trường này được dùng để truyền hiệu quả làm lạnh.
3.1.3. Năng suất lạnh có ích
Năng suất lạnh được tạo ra do môi chất làm lạnh hoặc môi chất làm lạnh thứ cấp giữa hai điểm đã định hấp thu nhiệt, có tính đến các điều kiện sử dụng.
3.2. Số liệu thử
3.2.1. Xác định một trong ba loại năng suất lạnh đã định nghĩa trong 3.1.
3.2.2. Trong trường hợp các hệ thống lạnh có nhiều cấp bốc hơi và thực hiện các nhiệm vụ làm lạnh từng phần, cần biết các nhiệt độ trung gian.
3.2.3. Trong mọi trường hợp cần biết các số liệu sau về mức tiêu thụ:
a) năng lượng cung cấp (mức tiêu thụ điện năng, than, hơi nước, dầu mazut, v.v… cùng với các số liệu cần thiết về đặc tính của chúng);
b) nước làm mát, nếu sử dụng, cùng với các số liệu chi tiết về nguồn cấp nước.
3.2.4. Các số liệu thử cần bao gồm các nội dung chi tiết sau:
a) môi chất làm lạnh được dùng;
b) tốc độ quay của máy nén;
c) áp suất của môi chất làm lạnh tại khoang hút của máy nén, tại cửa vào bộ ngưng tụ và tại cửa ra bộ bốc hơi, nếu cần;
d) các thông số của môi chất làm lạnh tại van tiết lưu và tại đường vào máy nén khi xác định năng suất lạnh chung (xem 3.1.1);
e) khi xác định năng suất lạnh tinh (xem 3.2.1), cần biết;
- hoặc nhiệt độ của môi trường truyền nhiệt tại cửa vào và ra của bộ ngưng tụ và bốc hơi;
- hoặc nhiệt độ của môi trường truyền nhiệt đi vào hoặc đi ra khỏi bộ ngưng tụ và bốc hơi cùng với lưu lượng tương ứng. Cần chú ý các trường hợp sau:
(1) đối với một bộ ngưng tụ bốc hơi: nhiệt độ của nước vào, nhiệt độ không khí và độ ẩm tương đối của không khí xung quanh (thường là nhiệt độ tại cửa vào);
(2) đối với một bộ bốc hơi được làm mát bằng không khí; nhiệt độ tại cửa vào của không khí, nếu thích hợp; độ ẩm tương đối của không khí;
(3) đối với một bộ bốc hơi có sự tuần hoàn của nước muối: nhiệt độ tại cửa ra của nước muối.
3.2.5 Không cần thiết phải đánh giá lưu lượng của môi trường truyền nhiệt trong một bộ bốc hơi khi nhiệt độ của nó là đồng đều xung quanh bộ bốc hơi, trong không gian hoặc trong một thùng chứa (ví dụ: một thùng nước muối).
4. Xác định tính năng kỹ thuật
4.1. Xác định tính năng kỹ thuật của hệ thống làm lạnh có liên quan đến các số liệu sau:
4.1.1. Năng suất lạnh đã nêu trong 3.2.1 cần được chọn sao cho có thể kiểm tra được trong thực tế.
4.1.2 Mức tiêu thụ tương ứng đã nêu trong 3.2.3.
4.1.3 Các điều kiện cho vận hành đã nêu trong 3.2.4.
4.2. Các số liệu phải có khả năng kiểm tra được trong các điều kiện vận hành đã đặt ra cho phép thử.
4.3. Vì các điều kiện thử lệ thuộc vào những thay đổi tức thời, không phân loại được trong thực tế nên các số liệu thử phải đảm bảo sao cho có thể được sử dụng trong suốt giai đoạn thử đã quy định.
4.3.1. Các số liệu đã nêu trong 3.2.1 đến 3.2.3 cần được xác định trong vùng lân cận của các điều kiện vận hành đã nêu trong 3.2.4, đặc biệt là đối với các số liệu được xác định trong vùng lân cận của các nhiệt độ đã cho. Để dễ nội suy và để tránh sự điều chỉnh bằng tính toán, có thể trình bày các số liệu này theo đồ thị trong các giới hạn dao động đối với mỗi cặp nhiệt độ đã quy định. Cần quy định các sai lệch lớn nhất cho phép.
4.3.2. Ảnh hưởng của những thay đổi tức thời trong các điều kiện vận hành khác với các điều kiện đã nêu trong 3.2.4 phải theo thỏa thuận giữa các bên hữu quan.
5 Tổ chức thử
5.1. Chỉ tiến hành thử cho thiết bị lạnh vận hành trong các điều kiện làm việc ổn định (xem lời giới thiệu).
5.2. Cần thử sơ bộ để hiệu chỉnh điều kiện thử đã đạt tới điều kiện đã quy định trước khi bắt đầu thử chính thức. Sau thử sơ bộ, chỉ có các hiệu chỉnh đã thỏa thuận mới được áp dụng trong giai đoạn thử chính thức.
5.3. Cần thực hiện công việc thử trong các điều kiện đã cho trong 5.4, các điều kiện này càng gần với các điều kiện làm việc càng tốt.
5.4. Cần kiểm tra tính ổn định trong vận hành (điều kiện ổn định) bằng cách vẽ đồ thị với các số đo liên tiếp trong một khoảng thời gian đủ dài cho tới khi các trạng thái ban đầu và cuối cùng là như nhau đối với tất cả các số đo cần thiết để kiểm tra số liệu.
5.5. Cần bỏ qua các số đo có sự sai khác quá lớn so với giá trị trung bình.
5.6. Số lượng các số đo dùng cho tính toán tối thiểu phải là 10. Nên lấy các số đo trong các khoảng thời gian cách đều nhau tối đa là 20 phút.
5.7. Tất cả các phép đo cần được tiến hành phù hợp với các quy tắc quốc tế đang có hiệu lực hoặc các tiêu chuẩn nhà nước tương ứng, nếu không có các quy tắc quốc tế. Tất cả các dụng cụ đo dùng cho thử nghiệm phải cần được kiểm định.
5.8. Hệ thống lạnh phải được trang bị các đầu nối nhiệt kế và áp kế cần thiết. Các đầu nối này phải thích hợp cho sử dụng để tránh các sai số khi đo (sự đóng băng, có dòng nhiệt dọc theo các đường ống…).
5.9. Tất cả các thiết bị được dùng cho thử nghiệm không được gây cản trở tới vận hành bình thường hoặc khả năng tiếp cận hệ thống lạnh.
5.10. Cần có kính quan sát đặt trước van tiết lưu để xác định mức của môi chất làm lạnh. Ngoài ra cần đảm bảo cho thiết bị đã được làm sạch trước khi thử và dầu bôi trơn không vượt quá mức cho phép.
5.11. Nếu có thể, cần tiến hành hai phép thử đồng thời trong đó phép thử thứ hai được tiến hành theo phương pháp gián tiếp được mô tả trong điều 6.2.
Nếu chỉ có thể dùng một phương pháp thử, cần tiến hành hai lần thử liên tiếp nhau trừ trường hợp có sự thỏa thuận khác của các bên hữu quan.
5.12. Cần chú ý tới các nguyên nhân gây ra sai số trong các phép đo lưu lượng chất lỏng hoặc hơi bằng các lưu lượng kế đã được hiệu chuẩn (sự va đập trong đường ống, sự kéo theo dầu bôi trơn, sự nhiễm bẩn trong vòng tuần hoàn môi chất làm lạnh).
6. Đo năng suất lạnh
6.1. Phương pháp trực tiếp
6.1.1. Năng suất lạnh chung
Khi môi chất làm lạnh lưu thông ở thể hơi bão hòa khô hoặc quá nhiệt tại cửa vào máy nén, nghĩa là không có chất lỏng lẫn vào, có thể tính năng suất lạnh chung theo công thức:
Φo = qm (h1 - h5) …(1)
Trạng thái 1 là trạng thái tại cửa vào máy nén và trạng thái 5 là trạng thái tại cửa ra khỏi bộ làm quá lạnh (chính xác là tại cửa vào van tiết lưu hoặc cửa vào bộ trao đổi nhiệt trên phía áp suất cao như đã nêu trên Hình 1 hoặc 2).
Entanpi riêng đối với các môi chất làm lạnh thông dụng được cho trong các Bảng và biểu đồ được nêu trong Điều 11.1.
Phép đo lưu lượng khối lượng của môi chất làm lạnh trong mạch áp suất thấp được thực hiện bằng phương pháp cân bằng nhiệt (xem 6.1.1.1) hoặc bằng lưu lượng kế đã hiệu chuẩn (xem 6.1.1.2).
6.1.1.1. Đo bằng cân bằng nhiệt
Về nguyên tắc, có thể xác định lưu lượng khối lượng của môi chất làm lạnh bằng sự cân bằng nhiệt của một thiết bị nào đó trong vòng tuần hoàn môi chất làm lạnh khi cho lưu lượng này đi qua thiết bị. Nếu có một lượng nào đó của môi chất làm lạnh bị chảy ra trước khi đi vào thiết bị thì lượng môi chất làm lạnh này phải được tính đến.
a) đối với hệ thiết bị đơn tầng (không có bộ làm quá lạnh), thiết bị thích hợp nhất để tạo ra sự cân bằng nhiệt là bộ ngưng tụ được làm mát bằng một chất lỏng không bốc hơi. Xác định lưu lượng theo công thức:
…(2)
ở đây chỉ số dưới w dùng cho chất lỏng làm mát (thông thường là nước).
∆h biểu thị cho độ giảm của entanpi riêng hoặc môi chất làm lạnh đi qua bộ ngưng tụ.
Lưu lượng khối lượng qmw của chất lỏng được xác định bằng một trong các phương pháp đo thông dụng đối với lưu lượng (bình đo chia độ, lỗ định cỡ…).
Dòng nhiệt Φc là một số hiệu chỉnh được dùng khi nhiệt độ bề mặt ngoài của thiết bị khác với nhiệt độ môi trường xung quanh. Số hiệu chỉnh này được tính theo công thức:
Φc = KA (tm - ta) …(3)
ở đây
K là hệ số truyền nhiệt chung giữa chất lỏng lưu thông trong đường ống bên ngoài của thiết bị và của không khí xung quanh, vì Φc là một số hiệu chỉnh đơn thuần cho nên có thể sử dụng giá trị
gần đúng K = 7w/(m2 0K) [K≈ 6 kcalIT/hm2 0C], thiết bị không được bọc cách nhiệt;
A là diện tích bề mặt của thiết bị tiếp xúc với môi trường không khí xung quanh;
tm là nhiệt độ trung bình của bề mặt ngoài, được lấy đối với số hiệu chỉnh đã cho ở trên là nhiệt độ của chất lỏng trong đương ống của hệ thống lưu thông tiếp xúc với bề mặt này;
ta là nhiệt độ của môi trường không khí xung quanh.
Số hiệu chỉnh Φc, dương hoặc âm tùy theo từng trường hợp, có quan hệ chút ít với các giá trị khác trong cân bằng nhiệt vì nó chỉ được xác định gần đúng. Trong trường hợp này số hiệu chỉnh Φc cần được lựa chọn theo dung sai đã cho trong 9.4.1 hoặc cần bọc cách nhiệt cho thiết bị để giảm giá trị của số hiệu chỉnh này hơn nữa. Khi đó giá trị K đối với các tấm phẳng sẽ được xác định theo công thức gần đúng dưới đây:
…(4)
ở đây, tùy theo đơn vị đã lựa chọn (xem định nghĩa đối với K ở công thức (3)),
α = 7 w/(m2.K) hoặc α = 6 kcalIT/(h.m2 0C)
e và λ là chiều dày của lớp cách nhiệt và hệ số dẫn nhiệt của lớp cách nhiệt trong các điều kiện thông thường.

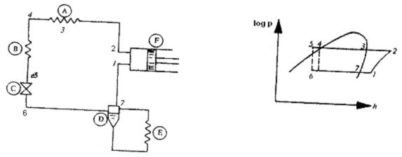
Hình 1

Sự truyền nhiệt bên trong: Dh5-6 » Dh9-10
A Bộ ngưng tụ
B Bộ làm quá lạnh
C Van tiết lưu
D Bộ tách lỏng
E Bộ bốc hơi
F Máy nén
G Bộ trao đổi nhiệt bên trong
Hình 2
b) nếu bộ ngưng tụ có trang bị kèm theo bộ làm quá lạnh thì cân bằng nhiệt cần được tính cho cả hai bộ phận này của thiết bị;
c) đối với các bộ ngưng tụ làm mát bằng không khí, sự bay hơi thường gây khó khăn cho cân bằng nhiệt, tuy nhiên đôi khi có thể giảm được khó khăn này bằng cách sau. Khi môi chất làm lạnh không bị nhiễm bẩn, có thể xác định lưu lượng khối lượng của nó bằng một số thiết bị khác, thường là bộ làm quá lạnh. Do đó bộ làm quá lạnh cần được chế tạo để có thể cho các số đo nhiệt độ cần thiết. Để có độ chính xác cao hơn, dòng chất lỏng làm mát cần được hạn chế sao cho chênh lệch tối thiểu về nhiệt độ giữa cửa vào và cửa ra bộ làm quá lạnh là 3 0C. Không khuyến khích dùng phương pháp này trừ khi môi chất làm lạnh không bị nhiễm bẩn. Cần chú ý là phương pháp này cần dùng các thiết bị có độ chính xác đã nêu trong 9.4.1.
6.1.1.2. Đo bằng lưu lượng kế đã hiệu chuẩn
Có thể đo lưu lượng khối lượng của môi chất làm lạnh bằng các lưu lượng kế đã được hiệu chuẩn và chứng nhận, được đặt tại một điểm mà ở đó môi chất làm lạnh hoàn toàn ở trạng thái lỏng hoặc hoàn toàn ở trạng thái hơi quá nhiệt trong trường hợp có lắp cơ cấu chống va đập hoặc khi không có va đập.
Phương pháp đo lưu lượng hơi quá nhiệt thường được ưu tiên sử dụng hơn bởi vì ảnh hưởng của một số chất bẩn đến kết quả đo ít hơn so với pha lỏng. Trong bất kỳ trường hợp nào cần đáp ứng các điều kiện đã quy định trong các tiêu chuẩn đang có hiệu lực đối với các khí cụ đo này.
6.1.2. Năng suất lạnh tinh
6.1.2.1. Chất lỏng tải lạnh thứ cấp
Có hai phương pháp đo được mô tả dưới đây.
6.1.2.1.1. Phương pháp đo thứ nhất dựa trên công thức:
Φo = qmf Cf(∆ft) + Φc …(5)
ở đây các chỉ số dưới f dùng cho chất lỏng tải lạnh thứ cấp.
a) lưu lượng khối lượng qmf được đo bằng một trong các phương pháp thông dụng tại cửa ra vào hoặc cửa ra của bộ bốc hơi. Nên dùng bình đo chia độ để đo các lưu lượng nhỏ và lưu lượng kế thể tích để đo các lưu lượng lớn.
b) các giá trị của nhiệt dung riêng Cf đối với các môi chất làm lạnh thứ cấp thông dụng được cho trong các tài liệu đã nêu trong điều 10.1.
c) mức sụt nhiệt độ ∆tf của chất lỏng tải lạnh thứ cấp giữa cửa vào và cửa ra của bộ bốc hơi ít nhất là 30C. Do đó phương pháp này không áp dụng được khi khoảng nhiệt độ trên không thích hợp với các điều kiện đã quy định hoặc khi không thể thực hiện được độ chênh lệch nhiệt độ trên.
d) số hiệu chỉnh Φc thường nhỏ và do đó có thể được xác định gần đúng, tuy nhiên dung sai được quy định trong 9.4.1. Số hiệu chỉnh này bao gồm:
- đương lượng nhiệt của năng lượng hấp thụ bởi các thiết bị phụ đặt giữa các điểm đo trong vòng tuần hoàn làm lạnh thứ cấp (bơm tuần hoàn, máy khuấy…);
- số Φc được dùng khi chất lỏng tải lạnh thứ cấp trong bộ bốc hơi không được cách nhiệt hoàn toàn đối với không khí xung quanh. Có thể tính Φc theo công thức:
Φc = KA (ta - tm)
ở đây
K là hệ số truyền nhiệt chung giữa không khí xung quanh và chất lỏng tải lạnh thứ cấp; có thể tính hệ số K theo công thức (4);
A là diện tích bề mặt ngoài của bộ bốc hơi tiếp xúc với không khí xung quanh;
tm là nhiệt độ trung bình, được tính bằng:
- trung bình cộng của các nhiệt độ tại cửa vào và ra của chất lỏng tải lạnh thứ cấp đối với các thiết bị có tuần hoàn cưỡng bức (thiết bị ngược dòng, thiết bị xuôi dòng…).
- nhiệt độ tại cửa ra của bình nước muối có sự khuấy trộn thích hợp.
Cần chú ý là Φc chỉ liên quan tới tác dụng nhiệt của không khí xung quanh đối với chất lỏng tải lạnh thứ cấp đang được làm lạnh mà không liên quan tới tác dụng nhiệt của không khí xung quanh đối với môi chất làm lạnh. Khi xảy ra tác dụng nhiệt của không khí xung quanh đối với môi chất làm lạnh, chẳng hạn như môi chất làm lạnh tiếp xúc với các thành ngoài của các thiết bị, thì tác dụng này không được tính đến trong tính toán năng suất lạnh tinh theo định nghĩa trong 3.1.1.
6.1.2.1.2. Phương pháp đo thứ hai, có tên gọi là phương pháp nhiệt lượng kế, bao gồm sự thay thế phụ tải nhiệt bình thường của bộ bốc hơi bằng một nguồn nhiệt lựa chọn có thể đo được và có thể duy trì được các điều kiện làm việc ổn định theo yêu cầu:
a) nếu dùng hơi nước làm nguồn nhiệt thì phần ngưng tụ cần được cân xác định trọng lượng. Để đảm bảo sự chính xác, hơi nước cần được tăng quá nhiệt một chút trước khi tiếp xúc với bộ bốc hơi và phần ngưng tụ cần được làm mát dưới nhiệt độ ngưng tụ của nó. Cần chú ý để tránh làm đóng băng phần ngưng tụ và tránh tạo thành các túi chứa nước trong đường ống hơi bằng cách bố trí đường ống này có độ dốc liên tục;
b) có thể dùng nước nóng, nước muối đặc biệt, bộ đốt nóng bằng điện làm nguồn nhiệt.
6.1.2.2. Chất khí tải lạnh thứ cấp
Trong trường hợp này, việc đo năng suất lạnh tinh đòi hỏi phải xác định lưu lượng và độ ẩm của môi trường khí hoặc không khí làm lạnh. Việc đo chính xác có khó khăn một chút. Tuy nhiên đối với một số bộ làm lạnh có tuần hoàn cưỡng bức của không khí (hoặc khí), đôi khi có thể thực hiện được các phép đo có thể chấp nhận được và thích hợp với dung sai đã quy định trong 9.4.1.
Năng suất lạnh tinh có thể được tính theo công thức sau khi dùng lượng biến đổi entanpi tổng H:
Φo = H1 - H2 + Φc
= qm1h1 - (qm2h2 + qm lỏng h lỏng + qm rắn h rắn)+ Φc …(6)
ở đây trên đường vào bộ bốc hơi
H1 = h1qm1 = h1 khô qm1 khô
và trên đường ra của bộ bốc hơi
H2 = h2qm2 = h2 khô qm2 khô
Năng suất lạnh tinh phụ thuộc vào entanpi riêng của chất khí tải lạnh thứ cấp được dùng hoặc phụ thuộc vào entanpi của một kilôgam khí khô của môi trường này. Có thể đo lưu lượng khí của môi trường làm lạnh thứ cấp theo các quy tắc tiêu chuẩn.

Hình 3
Công thức (6) cũng có thể được dùng theo dạng sau:
Φo = qm2 (h1 - h2) + qm lỏng (h1 - h lỏng) + qm rắn (h1 - h rắn) + Φc …(7)
Khi lưu lượng khối lượng là không đổi
qm1 = qm2 + qm lỏng + qm rắn
Các entanpi h1, h1 khô, h2 khô được xác định bằng tính toán hoặc theo biểu đồ độ ẩm, từ phép đo nhiệt độ và độ ẩm tương đối trong mỗi tiết diện như nhau của mạch, tại cửa vào và ra của bộ bốc hơi.
Nếu không khí bị bão hòa, có thể xác định sự khác nhau của entanpi từ các đường đẳng nhiệt trong vùng có sương của biểu đồ độ ẩm.
Nếu đặt quạt giữa hai điểm đo, năng suất đo được là năng suất lạnh có ích. Năng suất lạnh tinh được xác định bằng cách cộng thêm đương lượng nhiệt của công suất vào của quạt.
Số hiệu chỉnh Φc được xác định theo 6.1.2.1.1 d.
6.1.3. Năng suất lạnh có ích
Năng suất lạnh có ích giữa hai điểm đã cho trong vòng tuần hoàn chất khí tải lạnh thứ cấp có thể được xác định theo các phương pháp đã nêu trong 5.1.2 đối với năng suất lạnh tinh nhưng cần chú ý tới những hiệu chỉnh do điều kiện sử dụng yêu cầu.
6.2. Phương pháp gián tiếp
Các phương pháp gián tiếp được dùng:
- khi phương pháp trực tiếp không thực tế hoặc kém chính xác hơn phương pháp gián tiếp;
- làm một phương tiện kiểm tra các phép thử cho phương pháp trực tiếp (xem 5.1.1).
6.2.1. Phương pháp máy nén
Đây là phép thử năng suất của bản thân máy nén, thường được thực hiện ở nhà máy chế tạo trong các điều kiện (đặc biệt là nhiệt độ bốc hơi và ngưng tụ) phù hợp với điều kiện sử dụng. Phương pháp thử này thường được sử dụng vì nó thuận tiện. Đó là một phương pháp thử trực tiếp cho máy nén đứng độc lập như đã nêu trong ISO/R917 “Thử máy nén lạnh”. Song ở đây, phương pháp thử này là phương pháp gián tiếp vì đối tượng của tiêu chuẩn này là thử hệ thống lạnh (xem lời giới thiệu).
6.2.2. Các phương pháp dựa trên việc đo năng suất lạnh chung. Cũng có thể xác định được năng suất lạnh tinh (xem 6.1.2) từ phép đo năng suất lạnh chung (xem 6.1.1) khi có phương tiện để xác định các tổn thất về cách nhiệt giữa van tiết lưu và khoang hút máy nén.
6.2.3. Phương pháp dựa trên sự cân bằng nhiệt chung của hệ thống lạnh. Đây là một phương pháp gián tiếp dùng để kiểm tra các phép thử trực tiếp sơ bộ và được tiến hành khi điều kiện cho phép.
Nếu xuất hiện những sự khác nhau đáng kể thì phải nghiên cứu các nguyên nhân dẫn đến những khác nhau này.
Trong trường hợp một hệ thống lạnh làm việc bằng giãn nở trực tiếp và có một bộ ngưng tụ được làm mát bằng nước không bị bốc hơi, cần áp dụng công thức sau cho sự cân bằng nhiệt:
Φo = ΦI + ΦII + ΦIII - P + ΦW …(8)
hoặc trong trường hợp đối với sự nén đơn
…(9)
Tất cả các số hạng của công thức (8) và (9) đều được biểu thị bằng cùng một hệ thống đơn vị. Trong các công thức trên
Φo là năng suất lạnh chung;
ΦI là công suất nhiệt thải vào nước và không khí xung quanh trong bộ ngưng tụ và bộ làm quá lạnh;
ΦII là công suất nhiệt thải vào nước làm mát trong các áo xi lanh và khi thích hợp, trong các bộ làm mát trung gian (đối với thiết bị nhiều cấp) và trong các thiết bị phụ;
ΦIII là công suất nhiệt mất mát từ các đường ống nóng;
P là công suất vào trục máy nén
ΦIV là công suất nhiệt tiêu tán từ máy nén, trừ công suất nhiệt đã nêu trong ΦIII ;
Chỉ số dưới 1 dùng cho điều kiện ở đường vào máy nén;
Chỉ số dưới 2 dùng cho điều kiện ở đường ra máy nén;
Chỉ số dưới 5 dùng cho đường ra của bộ làm quá lạnh, nếu không có bộ làm quá lạnh, - đường ra của bộ ngưng tụ.
Biểu thức bằng lưu lượng trung bình của môi chất làm lạnh qm.
Có thể xác định giá trị của Φo bằng cách lấy entanpi của môi chất làm lạnh tại mỗi đầu cuối của hệ thống ống và đo lưu lượng khối lượng của môi chất làm lạnh. Lưu lượng có thể được xác định bằng phương pháp đã nêu trong 6.1.1.1.
Vì ΦII, ΦIV, ΦIII chỉ là các số hiệu chỉnh nên chúng có thể được xác định gần đúng.
7. Đo năng lượng tiêu thụ
7.1. Phải đo các năng lượng tiêu thụ sau phù hợp với lượng tiêu thụ đã quy định trong 3.2.3.
7.1.1. Công suất truyền động tổng
a) trong trường hợp dùng động cơ điện, công suất tiêu thụ được đo tại các đầu dây của động cơ hoặc tại một điểm đã quy định;
b) trong trường hợp sử dụng các dạng năng lượng khác, năng lượng tiêu thụ được đo theo phương pháp riêng.
7.1.2. Công suất có hiệu được đo tại các trục máy nén. Ít khi có thể đo được công suất vào có hiệu, nhưng nên tiến hành phép đo này khi điều kiện cho phép.
7.1.2.1. Phương pháp trực tiếp
Đo mômen xoắn bằng các phương pháp đo lực thông dụng và xác định tốc độ của trục.
7.1.2.2. Các phương pháp gián tiếp
a) dùng động cơ điện định chuẩn. Phương pháp này bao gồm việc thay thế động cơ máy nén bằng một động cơ điện có đặc tính đã biết khi dùng với các truyền động thông thường. Công suất có hiệu của máy nén được suy từ công suất điện tiêu thụ tại các đầu dây của động cơ điện phù hợp với các quy tắc thông dụng để thử động cơ điện;
b) đo công suất tiêu thụ tổng của động cơ được dùng để thử nếu đã biết hiệu suất của động cơ. Nếu sử dụng một bộ truyền đai trên đó không ghi hiệu suất của nó thì hiệu suất của bộ truyền này có thể lấy từ 0,95 đến 0,97.
7.2. Tiêu chuẩn này có thể áp dụng cho các thiết bị phụ thuộc hệ thống lạnh.
8. Dụng cụ đo
8.1. Có thể đo nhiệt độ bằng nhiệt kế sử dụng sự giãn nở của một chất lỏng, cặp nhiệt điện, nhiệt kế điện trở hoặc bằng một phương pháp bất kỳ nào khác đã được thỏa thuận. Đối với nhiệt độ dùng trong tính toán năng suất lạnh và dòng nhiệt trong bộ ngưng tụ, sự chia độ của thang chia độ nhiệt kế phải bảo đảm sao cho sai lệch về nhiệt độ tuân thủ các dung sai đã cho trong 9.4.1. Đối với các nhiệt độ khác, sự chia độ cần cho phép đọc tới giá trị 0,5 0C.
Nhiệt độ ngưng tụ và bốc hơi được suy ra từ các phép đo áp suất phù hợp với các bảng tương ứng về tính chất của môi trường làm lạnh với điều kiện là thiết bị phải được làm sạch (xem 5.10). Các bảng tính chất của các môi chất làm lạnh thông dụng đã được công bố trong các ấn phẩm đã nêu trong 11.1. Phải đo áp suất bằng các ống hình chữ U hoặc các áp kế đã được thử nghiệm và chứng nhận có độ chính xác đảm bảo cho nhiệt độ được tính toán tương ứng có dung sai nhỏ hơn 0,50C. (Vì lẽ đó nên dùng áp kế thủy ngân để đo áp suất thấp).
9. Dung sai
9.1. Đối với mỗi giá trị được đo cần cho một dung sai dương và âm thích hợp; dung sai này sẽ phản ánh độ không chính xác của phép đo.
9.2. Để đánh giá dung sai này cần lấy sai số trung bình (sai số quân bình phương) của tất cả các phép đo dùng cho tính toán; sai số này cần được làm tròn tới số nguyên gần nhất.
9.3. Các giá trị bằng số của năng suất và năng lượng tiêu thụ là hàm số của các đại lượng đo được. Sai số tổng của một trong các giá trị này là hàm số của các sai số đối với mỗi đại lượng được đo, khi sử dụng định luật bình phương để phối hợp các sai số ngẫu nhiên. Trong số các đại lượng được đo cần kể đến nhiệt độ bốc hơi và ngưng tụ.
9.4. Dung sai của các giá trị năng suất lạnh và của năng lượng hấp thụ không được vượt quá các trị số cho trong 9.4.1 và 9.4.2.
9.4.1 Dung sai áp dụng cho đo năng suất lạnh
theo 6.1.1.1 a ± 6 %
theo 6.1.1.1b ± 6 %
theo 6.1.1.1 c ± 9 %
theo 6.1.1.2 ± 7 %
theo 6.1.2.1.1 ± 7 %
theo 6.1.2.1.2 a ± 7 %
theo 6.1.2.1.2 b ± 7 %
theo 6.1.2.2 ± 10 %
theo 6.2.3 ± 10 %
9.4.2 Dung sai áp dụng cho đo năng lượng hấp thụ
theo 7.1.1 a ± 5 %
theo 7.1.1 b ± 5 %
theo 7.1.2.1 ± 5 %
theo 7.1.2.2 ± 5 %
9.5. Khi đo năng lượng cung cấp cho các thiết bị phụ trợ (bơm, quạt, động cơ…), sai số đo được quy định trong các tiêu chuẩn Nhà nước tương ứng.
9.6. Dung sai được giới thiệu trong 9.4.1 và 9.4.2 áp dụng cho các phép thử thông thường trong công nghiệp. Các phép thử chính xác (như các phép thử trong phòng thí nghiệm) có thể cho kết quả có độ chính xác cao hơn.
9.7. Trong trường hợp ngược lại, khi kết quả thử vượt quá các giới hạn dung sai nêu trên cần phân tích để xác định nguyên nhân của sự vượt quá này. Nếu sự vượt quá các giới hạn dung sai đã cho là rõ ràng thì cần tiến hành một phép thử mới trong các điều kiện thuận lợi hơn.
9.8. Đối với phép thử được chấp nhận, dung sai đo chung cần được áp dụng cho cả hai phía của các điều kiện thử đã định (xem 3.2 và 3.3). Kết quả thử cần nằm trong khoảng đã được xác định.
10. Trình bày kết quả
10.1. Giá trị được chấp nhận đối với một đại lượng được đo là trung bình cộng của các giá trị tức thời ghi được trong quá trình thử.
10.2. Các giá trị của các đại lượng phức hợp cần được xác định bằng tính toán theo các công thức của tiêu chuẩn này bằng cách đưa vào công thức các giá trị trung bình của các tham số
10.3. Khi các giá trị của đại lượng được đo nằm trong các giới hạn đã quy định trong 9.4.1 và 9.4.2, trị số trung bình của hai phép thử đồng thời hoặc liên tiếp nhau được xem là có thể chấp nhận được nếu sự khác nhau giữa hai kết quả không vượt quá 10 % giá trị dưới.
10.4. Báo cáo thử nghiệm bao gồm:
a) các số liệu thử (xem 3.2);
b) các phương pháp thử được sử dụng;
c) các giá trị thu được khi đo;
d) tính toán các năng suất lạnh được đo;
e) tính toán các sai số tương ứng;
f) giới thiệu các hằng số vật lý đã được chấp nhận;
g) các nhận xét trong quá trình thử.
11. Các bảng số - biểu đồ
11.1. Phải nêu các tài liệu tham khảo gốc cho tất cả các giá trị bằng số được dùng trong tính toán các thông số. Các tài liệu này phải là các tài liệu chuyên ngành mới nhất do các cơ quan có thẩm quyền của Nhà nước hoặc quốc tế công bố.
11.2. Khi có sự khác nhau giữa các bảng số đối với một số hằng số vật lý nào đó liên quan tới phép thử thì chỉ cần tham khảo một bảng và một biểu đồ, còn các bảng số và biểu đồ khác có thể bỏ qua.
MỤC LỤC
1. Phạm vi áp dụng
2. Đơn vị
3. Định nghĩa và số liệu thử
4. Xác định tính năng kỹ thuật
5. Tổ chức thử
6. Đo năng suất lạnh
7. Đo năng lượng tiêu thụ
8. Dụng cụ đo
9. Dung sai
10. Trình bày kết quả
11. Các bảng số - biểu đồ
Bạn chưa Đăng nhập thành viên.
Đây là tiện ích dành cho tài khoản thành viên. Vui lòng Đăng nhập để xem chi tiết. Nếu chưa có tài khoản, vui lòng Đăng ký tại đây!