- Tổng quan
- Nội dung
- Tiêu chuẩn liên quan
- Lược đồ
- Tải về
Tiêu chuẩn TCVN 6627-1:2008 Thông số và tính năng của máy điện quay
| Số hiệu: | TCVN 6627-1:2008 | Loại văn bản: | Tiêu chuẩn Việt Nam |
| Cơ quan ban hành: | Bộ Khoa học và Công nghệ | Lĩnh vực: | Công nghiệp |
|
Ngày ban hành:
Ngày ban hành là ngày, tháng, năm văn bản được thông qua hoặc ký ban hành.
|
2008 |
Hiệu lực:
|
Đã biết
|
| Người ký: | Đang cập nhật |
Tình trạng hiệu lực:
Cho biết trạng thái hiệu lực của văn bản đang tra cứu: Chưa áp dụng, Còn hiệu lực, Hết hiệu lực, Hết hiệu lực 1 phần; Đã sửa đổi, Đính chính hay Không còn phù hợp,...
|
Đã biết
|
TÓM TẮT TIÊU CHUẨN VIỆT NAM TCVN 6627-1:2008
Nội dung tóm tắt đang được cập nhật, Quý khách vui lòng quay lại sau!
Tải tiêu chuẩn Việt Nam TCVN 6627-1:2008
TIÊU CHUẨN QUỐC GIA
TCVN 6627-1 : 2008
IEC 60034-1 : 2004
MÁY ĐIỆN QUAY - PHẦN 1: THÔNG SỐ ĐẶC TRƯNG VÀ TÍNH NĂNG
Rotating electrical machines - Part 1: Rating and performance
Lời nói đầu
TCVN 6627-1 : 2008 thay thế TCVN 6627-1 : 2000, TCVN 3189 : 1979 và TCVN 3190 : 1979;
TCVN 6627-1 : 2008 hoàn toàn tương đương với IEC 60034-1 : 2004;
TCVN 6627-1 : 2008 do Ban kỹ thuật tiêu chuẩn TCVN/TC/E1 Máy điện và khí cụ điện biên soạn, Tổng cụ Tiêu chuẩn Đo lường Chất lượng đề nghị, Bộ Khoa học và Công nghệ công bố.
Lời giới thiệu
Bộ tiêu chuẩn Quốc gia TCVN 6627 (IEC 60034) hiện đã có các tiêu chuẩn sau:
1) TCVN 6627-1 : 2008 (IEC 60034-1 : 2004), Máy điện quay - Phần 1: Thông số và tính năng
2) TCVN 6627-2 : 2001 (IEC 60034-2 : 1972 and amendment 1 : 1995), Máy điện quay - Phần 2: Phương pháp thử nghiệm để xác định tổn hao và hiệu suất của máy điện quay (không kể máy điện dùng cho xe kéo)
3) TCVN 6627-2A : 2001 (IEC 60034-2A : 1974), Máy điện quay - Phần 2A: Phương pháp thử nghiệm để xác định tổn hao và hiệu suất của máy điện quay (không kể máy điện dùng cho xe kéo) - Đo tổn hao bằng phương pháp nhiệt lượng
4) TCVN 6627-3 : 2000 (IEC 60034-3 : 1988), Máy điện quay - Phần 3: Yêu cầu cụ thể đối với máy điện đồng bộ tuabin
5) TCVN 6627-5 : 2008 (IEC 60034-5 : 2000 and amendment 1 : 2006), Máy điện quay - Phần 5: Cấp bảo vệ bằng vỏ ngoài nhờ thiết kế tích hợp (mã IP) - Phân loại
6) TCVN 6627-7 : 2008 (IEC 60034-7 : 2004), Máy điện quay - Phần 7: Phân loại và các kiểu kết cấu, bố trí lắp đặt và vị trí hộp đầu nối
7) TCVN 6627-8 : 2000 (IEC 60034-8 : 1972 and amendment 1 : 1990), Máy điện quay - Phần 8: Ghi nhãn đầu ra và chiều quay của máy điện quay
8) TCVN 6627-9 : 2000 (IEC 60034-9 : 1990 and amendment 1 : 1995), Máy điện quay - Phần 9: Giới hạn mức ồn
9) TCVN 6627-11 : 2008 (IEC 60034-11 : 2004), Máy điện quay - Phần 11: Bảo vệ nhiệt
10) TCVN 6627-14 : 2008 (IEC 60034-14 : 2003), Máy điện quay - Phần 14: Rung cơ khí của máy điện có chiều cao tâm trục lớn hơn hoặc bằng 56 mm - Đo đánh giá và giới hạn độ khắc nghiệt rung
Bộ tiêu chuẩn IEC 60034 còn có các tiêu chuẩn sau:
IEC 60034-4 : 1985, Rotating electrical machines - Part 4: Methods for determining synchronous machine quantities from tests
IEC 60034-6 : 1991, Rotating electrical machines - Part 6: Methods of cooling (IC code)
IEC 60034-12 : 2007, Rotating electrical machines - Part 12: Starting performance of single-speed three-phase cage induction motors
IEC 60034-15 : 1995, Rotating electrical machines - Part 15: Impulse voltage withstand levels of rotating a.c. machines with form-wound stator coils
IEC 60034-16-1 : 1991, Rotating electrical machines - Part 16: Excitation systems for synchronous machines - Chapter 1: Definitions
IEC/TR 60034-16-2 : 1991, Rotating electrical machines - Part 16: Excitation systems for synchronous machines - Chapter 2: Models for power system studies
IEC/TS 60034-16-3 : 1996, Rotating electrical machines - Part 16: Excitation systems for synchronous machines - Section 3: Dynamic performance
IEC/TS 60034-17 : 2006, Rotating electrical machines - Part 17: Cage induction motors when fed from converters - Application guide
IEC 60034-18-1 : 1992, Rotating electrical machines - Part 18: Functional evaluation of insulation systems - Section 1: General guidelines
IEC 60034-18-21 : 1992, Rotating electrical machines - Part 18: Functional evaluation of insulation systems - Section 21: Test procedures for wire-wound windings - Thermal evaluation and classification
IEC 60034-18-22 : 2000, Rotating electrical machines - Part 18-22: Functional evaluation of insulation systems - Test procedures for wire-wound windings - Classification of changes and insulation component substitutions
IEC 60034-18-31 : 1992, Rotating electrical machines - Part 18: Functional evaluation of insulation systems - Section 31: Test procedures for form-wound windings - Thermal evaluation and classification of insulation systems used in machines up to and including 50 MVA and 15 kV
IEC/TS 60034-18-32 : 1995, Rotating electrical machines - Part 18: Functional evaluation of insulation systems - Section 32: Test procedures for form-wound windings - Electrical evaluation of insulation systems used in machines up to including 50 MVA and 15 kV
IEC/TS 60034-18-33 : 1995, Rotating electrical machines - Part 18: Functional evaluation of insulation systems - Section 33: Test procedures for form-wound windings - Multifactor functional evaluation - Endurance under combined thermal and electrical stresses of insulation systems used in machines up to and including 50 MVA and 15 kV
IEC/TS 60034-18-34 : 2000, Rotating electrical machines - Part 18-34: Functional evaluation of insulation systems - Test procedures for form-wound windings - Evaluation of thermomechanical endurance of insulation systems
IEC/TS 60034-18-41 : 2006, Rotating electrical machines - Part 18-41: Qualification and type tests for Type I electrical insulation systems used in rotating electrical machines fed from voltage converters
IEC 60034-19 : 1995, Rotating electrical machines - Part 19: Specific test methods for d.c. machines on conventional and rectifier-fed supplies
IEC/TS 60034-20-1 : 2002, Rotating electrical machines - Part 20-1: Control motors - Stepping motors
IEC 60034-22 : 1996, Rotating electrical machines - Part 22: AC generators for reciprocating internal combustion (RIC) engine driven generating sets
IEC/TS 60034-23 : 2003, Rotating electrical machines - Part 23: Specification for the refurbishing of rotating electrical machines
IEC/TS 60034-25 : 2007, Rotating electrical machines - Part 25: Guidance for the design and performance of a.c. motors specifically designed for converter supply
IEC 60034-26 : 2006, Rotating electrical machines - Part 26: Effects of unbalanced voltages on the performance of three-phase cage induction motors
IEC/TS 60034-27 : 2006, Rotating electrical machines - Part 27: Off-line partial discharge measurements on the stator winding insulation of rotating electrical machines
IEC 60034-28 : 2008, Rotating electrical machines - Part 28: Test methods for determining quantities of equivalent circuit diagrams for three-phase low-voltage cage induction motors
MÁY ĐIỆN QUAY - PHẦN 1: THÔNG SỐ ĐẶC TRƯNG VÀ TÍNH NĂNG
Rotating electrical machines - Part 1: Rating and performance
1. Phạm vi áp dụng
Tiêu chuẩn này áp dụng cho tất cả các máy điện quay, trừ các máy điện quay được đề cập trong các tiêu chuẩn IEC khác, ví dụ IEC 60349.
Các máy điện thuộc phạm vi áp dụng của tiêu chuẩn này cũng có thể phải đáp ứng một số sửa đổi, thay thế hoặc các yêu cầu bổ sung nêu trong các tiêu chuẩn khác, ví dụ IEC 60079 và IEC 60092.
CHÚ THÍCH: Nếu một số điều khoản cụ thể nào đó trong tiêu chuẩn này được sửa đổi để đáp ứng những ứng dụng đặc biệt, ví dụ các máy điện quay chịu ảnh hưởng của phóng xạ hoặc những máy điện quay dùng trong hàng không vũ trụ, thì vẫn áp dụng tất cả các điều khoản còn lại nếu chúng tương thích với nhau.
2. Tài liệu viện dẫn
Các tài liệu viện dẫn dưới đây là cần thiết để áp dụng tiêu chuẩn này. Đối với các tài liệu viện dẫn có ghi năm công bố thì áp dụng các bản được nêu. Đối với các tài liệu viện dẫn không ghi năm công bố thì áp dụng phiên bản mới nhất (kể cả các sửa đổi).
TCVN 5699-1 (IEC 60335-1), Thiết bị điện gia dụng và thiết bị điện tương tự - An toàn - Phần 1: Yêu cầu chung
TCVN 6099-1 (IEC 60060-1), Kỹ thuật thử nghiệm điện áp cao - Phần 1: Định nghĩa chung và các yêu cầu thử nghiệm
TCVN 6627-2 (IEC 60034-2), Máy điện quay - Phần 2: Phương pháp thử nghiệm để xác định tổn hao và hiệu suất của máy điện quay (không kể máy điện dùng cho xe kéo)
TCVN 6627-3 (IEC 60034-3), Máy điện quay - Phần 3: Yêu cầu cụ thể đối với máy điện đồng bộ tuabin
TCVN 6627-5 (IEC 60034-5), Máy điện quay - Phần 5: Cấp bảo vệ bằng thiết kế tích hợp của điện (mã IP) - Phân loại
TCVN 6627-8 (IEC 60034-8), Máy điện quay - Phần 8: Ghi nhãn đầu nối và chiều quay
TCVN 6988 (CISPR 11), Thiết bị tần số rađio trong công nghiệp, khoa học và y tế (ISM) - Đặc tính nhiễu điện từ - Giới hạn và phương pháp đo
TCVN 6989 (CISPR 16), Qui định kỹ thuật đối với thiết bị đo và phương pháp đo nhiễu và miễn nhiễm tần số rađiô
TCVN 7492 (CISPR 14), Tương thích điện từ - Yêu cầu đối với thiết bị điện, dụng cụ điện và các thiết bị tương tự dùng trong gia đình
IEC 60027-1, Letter symbols to be used in electrical technology - Part 1: General (Ký hiệu bằng chữ cái dùng trong công nghệ điện - Phần 1: Quy định chung)
IEC 60027-4, Letter symbols to be used in electrical technology - Part 4: Symbols for quantities to be used for rotating electrical machines (Ký hiệu bằng chữ cái dùng trong công nghệ điện - Phần 4: Ký hiệu các đại lượng dùng cho máy điện quay)
IEC 60034-6, Rotating electrical machines - Part 6: Methods of cooling (IC code) (Máy điện quay - Phần 6: Phương pháp làm mát (mã IC))
IEC 60034-12, Rotating electrical machines - Part 12: Starting performance of single-speed three-phase cage induction motors (Máy điện quay - Phần 12: Đặc tính khởi động của động cơ cảm ứng lồng sóc ba pha một tốc độ)
IEC 60034-15, Rotating electrical machines - Part 15: Impulse voltage withstand levels of rotating a.c. machines with form-wound stator coils (Máy điện quay - Phần 15: Các mức chịu điện áp xung của máy điện quay dùng điện xoay chiều có các cuộn dây stato quấn định hình)
IEC 60034-17, Rotating electrical machines - Part 17: Cage induction motors when fed from converters - Application guide (Máy điện quay - Phần 17: Động cơ cảm ứng kiểu lồng sóc được cung cấp điện từ bộ biến đổi - Hướng dẫn áp dụng)
IEC 60034-18 (all parts), Rotating electrical machines - Part 18: Functional evaluation of insulating systems (Máy điện quay - Phần 18: Đánh giá các hệ thống cách điện theo chức năng)
IEC 60038, IEC standard voltages (Điện áp tiêu chuẩn IEC)
IEC 60050(411) : 1996, International Electrotechnical Vocabulary (IEV) - Chapter 411: Rotating machines (Từ vựng kỹ thuật điện quốc tế (IEV) - Chương 411: Máy điện quay)
IEC 60072 (tất cả các phần), Dimensions and output series for rotating electrical machines (Dãy kích thước và dãy công suất đầu ra dùng cho máy điện quay)
IEC 60204-1, Safety of machinery - Electrical equipment of machines - Part 1: General requirements (An toàn máy - Thiết bị điện của máy - Phần 1: Yêu cầu chung)
IEC 60204-11, Safety of machinery - Electrical equipment of machines - Part 11: Requirements for HV equipment for voltages above 1000 a.c. or 1500 V d.c. and not exceeding 36 V (An toàn máy - Thiết bị điện của máy - Phần 11: Yêu cầu đối với thiết bị cao áp dùng cho điện áp trên 1000 V xoay chiều hoặc 1500 V một chiều nhưng không vượt quá 36 kV)
IEC 60279, Measurement of the winding resistance of an a.c. machine during operation at alternating voltage (Đo điện trở cuộn dây máy điện xoay chiều trong khi làm việc ở điện áp xoay chiều)
IEC 60445, Basic and safety principles for man-machine interface, marking and identification - Identification of equipment terminals and of terminations of certain designated conductors, including general rules for an alphanumeric system (Nguyên tắc cơ bản và nguyên tắc an toàn đối với giao diện người-máy, ghi nhãn và nhận biết - Nhận biết đầu nối thiết bị và đầu nối của một số dây dẫn nhất định, bao gồm các qui tắc chung của hệ thống ký tự chữ-số)
IEC 60971, Semiconductor converters - Identification code for convertor connections (Bộ chuyển đổi bán dẫn - Mã nhận biết dùng cho các mối nối của bộ chuyển đổi)
IEC 61293, Marking of electrical equipment with ratings related to electrical supply - Safety requirements (Ghi nhãn cho thiết bị điện có thông số đặc trưng liên quan đến nguồn cung cấp điện - Yêu cầu an toàn)
IEC 61986, Rotating electrical machines - Equivalent loading and super-position techniques - Indirect testing to determine temperature rise (Máy điện quay - Tải tương đương và kỹ thuật xếp chồng - Thử nghiệm gián tiếp để xác định độ tăng nhiệt)
IEC 62114, Electrical insulation systems - Thermal classification (Hệ thống cách điện - Phân loại cấp chịu nhiệt)
3. Thuật ngữ và định nghĩa
Tiêu chuẩn này áp dụng các định nghĩa nêu trong IEC 60050(411) và các định nghĩa dưới đây.
Liên quan đến làm mát và chất làm mát, ngoài các định nghĩa từ 3.17 đến 3.22 của tiêu chuẩn này, cần tham khảo thêm IEC 60034-6.
Trong tiêu chuẩn này, thuật ngữ "thỏa thuận" có nghĩa là thỏa thuận giữa nhà chế tạo và người mua.
3.1
Giá trị danh định (rated value)
Giá trị của một đại lượng thường do nhà chế tạo ấn định dùng cho một điều kiện làm việc qui định của máy điện.
[IEV 411-51-23]
CHÚ THÍCH: Điện áp hoặc dãy điện áp danh định là điện áp hoặc dãy điện áp danh định giữa các pha tại các đầu nối.
3.2
Thông số đặc trưng (rating)
Tập hợp các giá trị danh định và các điều kiện làm việc.
[IEV 411-51-24]
3.3
Công suất ra danh định (rated output)
Giá trị đầu ra được nêu trong thông số đặc trưng.
3.4
Tải (load)
Tất cả các giá trị của các đại lượng điện và đại lượng cơ thể hiện yêu cầu mà máy điện quay phải cung cấp cho mạch điện hoặc cơ cấu truyền động tại một thời điểm cho trước.
[IEV 411-51-01]
3.5
(Làm việc) không tải (no-load (operation))
Tình trạng của máy điện quay khi công suất ra bằng không (còn các điều kiện làm việc khác ở chế độ làm việc bình thường).
[IEV 411-51-02, có sửa đổi]
3.6
Đầy tải (full load)
Giá trị tải làm cho máy điện quay làm việc ở thông số đặc trưng của nó.
[IEV 411-51-10]
3.7
Giá trị đầy tải (full load value)
Giá trị của một đại lượng khi máy điện quay làm việc đầy tải.
[IEV 411-51-11]
CHÚ THÍCH: Khái niệm này áp dụng cho công suất, mômen quay, dòng điện, tốc độ,..v.v..
3.8
Nghỉ và không mang điện (de-energized and rest)
Trạng thái hoàn toàn không có chuyển động và không được cung cấp điện hoặc không có truyền động cơ khí.
[IEV 411-51-03]
3.9
Chế độ làm việc (duty)
Chế độ (các) tải mà máy điện phải mang, kể cả khởi động, hãm điện, không tải, nghỉ và không mang điện, tùy theo từng trường hợp, và cả thời gian và trình tự của chúng theo thời gian.
[IEV 411-51-06]
3.10
Kiểu chế độ làm việc (duty type)
Chế độ làm việc liên tục, ngắn hạn hoặc theo chu kỳ, gồm một hoặc một số tải không đổi trong khoảng thời gian qui định, hoặc chế độ làm việc không chu kỳ, trong đó tải và tốc độ nhìn chung là biến thiên trong phạm vi dải làm việc cho phép.
[IEV 411-51-13]
3.11
Hệ số thời gian chu kỳ (cyclic duration factor)
Tỉ số giữa thời gian mang tải, kể cả thời gian khởi động và hãm điện, và thời gian của một chu kỳ chế độ làm việc, tính bằng phần trăm.
[IEV 411-51-09]
3.12
Mômen khóa cứng rôto (locked-rotor torque)
Mômen nhỏ nhất đo được, do động cơ tạo ra trên trục, khi rôto bị khóa cứng ở tất cả các vị trí góc của rôto và được cấp điện ở điện áp danh định và tần số danh định.
[IEV 411-48-06]
3.13
Dòng điện khóa cứng rôto (locked rotor current)
Dòng điện hiệu dụng ổn định lớn nhất đo được từ đường dây, khi động cơ được giữ ở trạng thái nghỉ ở tất cả các góc của rôto và được cấp điện ở điện áp danh định và tần số danh định.
[IEV 411-48-16]
3.14
Mômen cực tiểu khi khởi động (của động cơ xoay chiều) (pull-up torque (of an a.c. motor))
Giá trị nhỏ nhất của mômen không đồng bộ ổn định, do động cơ tạo ra trong phạm vi từ tốc độ bằng không đến tốc độ ứng với mômen cực đại (mômen mất đà), khi động cơ được cấp điện ở điện áp và tần số danh định.
Định nghĩa này không áp dụng cho động cơ không đồng bộ có mômen giảm liên tục khi tăng tốc độ.
CHÚ THÍCH: Ngoài các mômen không đồng bộ ổn định còn có thêm các mômen đồng bộ hài, là hàm số của góc tải của rôto, xuất hiện ở những tốc độ đặc biệt.
Ở những tốc độ này, mômen gia tốc có thể có giá trị âm ở một số góc tải của rôto.
Kinh nghiệm thực tế và tính toán cho thấy đó chỉ là điều kiện làm việc không ổn định và do vậy các mômen đồng bộ hài bậc cao không ngăn cản được động cơ tăng tốc và do vậy không được đề cập đến trong định nghĩa này.
3.15
Mômen cực đại (của động cơ xoay chiều) (breakdown torque (of an a.c. motor))
Giá trị lớn nhất của mômen không đồng bộ ổn định do động cơ tạo ra nhưng không dẫn đến giảm tốc độ đột ngột, khi động cơ được cấp điện ở điện áp danh định và tần số danh định.
Định nghĩa này không áp dụng cho động cơ có mômen giảm liên tục khi tăng tốc độ.
3.16
Mômen mất đồng bộ (của động cơ đồng bộ) (pull-out torque (of a synchronous motor))
Mômen lớn nhất do động cơ đồng bộ tạo ra ở tốc độ đồng bộ, ở điện áp, tần số và dòng điện kích thích danh định.
3.17
Làm mát (cooling)
Quá trình nhờ đó nhiệt sinh ra do tổn hao trong máy được truyền sang chất làm mát sơ cấp, chất làm mát sơ cấp này có thể được thay thế liên tục hoặc được làm mát bằng chất làm mát thứ cấp trong bộ trao đổi nhiệt.
[IEV 411-44-01]
3.18
Chất làm mát (coolant)
Môi chất dạng lỏng hoặc khí nhờ nó mà nhiệt được truyền đi.
[IEV 411-44-02]
3.19
Chất làm mát sơ cấp (primary coolant)
Môi chất dạng lỏng hoặc khí, có nhiệt độ thấp hơn nhiệt độ của một bộ phận máy điện và khi tiếp xúc với bộ phận này thì lấy nhiệt từ đó đi.
[IEV 411-44-03]
3.20
Chất làm mát thứ cấp (secondary coolant)
Môi chất dạng lỏng hoặc khí, có nhiệt độ thấp hơn nhiệt độ của chất làm mát sơ cấp, lấy nhiệt từ chất làm mát sơ cấp nhờ bộ trao đổi nhiệt hoặc thông qua bề mặt ngoài của máy điện.
[IEV 411-44-04]
3.21
Cuộn dây được làm mát trực tiếp (làm mát bên trong)[1] (direct cooled (inner cooled) winding)
Cuộn dây được làm mát chủ yếu nhờ chất làm mát, tiếp xúc trực tiếp với bộ phận cần làm mát, chảy trong các dây dẫn rỗng, ống, đường ống hoặc kênh dẫn, cho dù đi theo hướng nào, tạo nên một bộ phận tích hợp của cuộn dây bên trong cách điện chính.
[IEV 411-44-08]
3.22
Cuộn dây được làm mát gián tiếp1 (indirect cooled winding)
Cuộn dây không phải là cuộn dây được làm mát trực tiếp.
[IEV 411-44-09]
3.23
Cách điện phụ (supplementary insulation)
Cách điện độc lập đặt bổ sung cho cách điện chính nhằm bảo vệ chống điện giật trong trường hợp cách điện chính bị hỏng.
3.24
Mômen quán tính (moment of inertia)
Tổng (tích phân) của tích các phần tử khối lượng của một vật thể với bình phương khoảng cách giữa phần tử này (bán kính) và trục cho trước.
3.25
Cân bằng nhiệt (thermal equilibrium)
Trạng thái đạt đến khi độ tăng nhiệt của các bộ phận khác nhau của máy điện thay đổi không vượt quá građien nhiệt độ là 2 oC trong mỗi giờ.
[IEV 411-51-08]
CHÚ THÍCH: Có thể xác định trạng thái cân bằng nhiệt thông qua đồ thị thời gian-độ tăng nhiệt, khi các đoạn thẳng nối giữa các điểm bắt đầu và kết thúc của hai khoảng thời gian hợp lý liên tiếp, đều có građien nhiệt độ nhỏ hơn 2 oC mỗi giờ.
3.26
Hằng số thời gian tương đương về nhiệt (thermal equivalent time constant)
Hằng số thời gian được dùng thay cho một số hằng số thời gian riêng rẽ, để xác định gần đúng diễn biến nhiệt độ trong cuộn dây sau khi có thay đổi dòng điện theo nấc.
3.27
Cuộn dây kiểu bọc kín (encapsulated winding)
Cuộn dây được bọc hoặc phủ kín hoàn toàn trong cách điện đúc.
[IEV 411-39-06]
3.28
Hệ số hình dáng danh định của dòng một chiều cung cấp cho phần ứng động cơ một chiều từ bộ biến đổi công suất tĩnh (rated form factor of direc current supplied to a d.c. motor armature from a static power converter)
Tỉ số giữa giá trị dòng điện hiệu dụng lớn nhất cho phép Ihd,maxdđ và giá trị dòng điện trung bình Iavdđ (giá trị trung bình tích phân trong một chu kỳ) ở điều kiện danh định:
3.29
Hệ số nhấp nhô của dòng điện (current ripple factor)
Tỉ số giữa hiệu hai giá trị lớn nhất Imax và nhỏ nhất Imin của dòng điện nhấp nhô và hai lần giá trị trung bình Iav (giá trị trung bình tích phân trong một chu kỳ):
CHÚ THÍCH: Đối với dòng điện ít nhấp nhô, hệ số nhấp nhô có thể tính gần đúng theo biểu thức sau:
Biểu thức trên có thể sử dụng để tính gần đúng nếu như giá trị qi tính được nhỏ hơn hoặc bằng 0,4.
3.30
Dung sai (tolerance)
Sai lệch cho phép giữa giá trị công bố và giá trị đo được.
3.31
Thử nghiệm điển hình (type test)
Thử nghiệm một hoặc nhiều máy điện được chế tạo theo một thiết kế nhất định để chứng tỏ thiết kế đó phù hợp các qui định kỹ thuật nào đó.
[IEV 411-53-01]
CHÚ THÍCH: Thử nghiệm điển hình cũng có thể được coi là có hiệu lực nếu được tiến hành trên một máy điện có những khác biệt lớn về thông số đặc trưng hoặc các đặc tính khác. Các khác biệt này cần được thỏa thuận.
3.32
Thử nghiệm thường xuyên (routine test)
Thử nghiệm trên từng máy điện riêng rẽ trong khi hoặc sau khi chế tạo để xác định máy đó có phù hợp với tiêu chí nhất định nào đó hay không.
[IEV 411-53-02]
4. Chế độ làm việc
4.1 Công bố chế độ làm việc
Người mua có trách nhiệm công bố chế độ làm việc. Người mua có thể mô tả chế độ làm việc theo một trong các dạng sau:
a) bằng con số nếu là tải không thay đổi hoặc tải thay đổi theo phương thức đã biết;
b) bằng biểu đồ trình tự theo thời gian của các đại lượng biến thiên;
c) bằng cách chọn một trong các kiểu chế độ làm việc từ S1 đến S10 sao cho mức độ nặng nề không kém hơn chế độ làm việc dự kiến.
Kiểu chế độ làm việc phải được ký hiệu bằng kiểu viết tắt thích hợp qui định trong 4.2, viết sau giá trị của phụ tải.
Một cách diễn đạt hệ số thời gian chu kỳ được thể hiện trên hình vẽ về kiểu chế độ làm việc liên quan.
Người mua thường không thể đưa ra các giá trị mô men quán tính (JM) của động cơ điện hoặc kỳ vọng tuổi thọ tương đối về nhiệt (TL), xem Phụ lục A. Giá trị này do nhà chế tạo cung cấp.
Nếu người mua không đưa ra công bố về chế độ làm việc, nhà chế tạo phải coi là áp dụng chế độ làm việc kiểu S1 (chế độ làm việc liên tục).
4.2 Các kiểu chế độ làm việc
4.2.1 Kiểu chế độ làm việc S1 - Chế độ làm việc liên tục
Làm việc ở tải không đổi duy trì trong thời gian đủ để máy điện đạt tới cân bằng nhiệt, xem hình 1.
Chế độ làm việc liên tục được viết tắt là S1.

Chú giải
P giá trị tải
PV tổn hao về điện
θ nhiệt độ
θmax nhiệt độ lớn nhất đạt tới
t thời gian
Hình 1 - Chế độ làm việc liên tục - Kiểu chế độ làm việc S1
4.2.2 Kiểu chế độ làm việc S2 - Chế độ làm việc ngắn hạn
Làm việc ở tải không đổi trong một thời gian cho trước, ngắn hơn thời gian cần thiết để đạt tới cân bằng nhiệt, tiếp theo là một quãng thời gian nghỉ và không mang điện đủ dài để nhiệt độ máy điện ổn định lại trong phạm vi 2 oC so với nhiệt độ chất làm mát, xem hình 2.
Chế độ làm việc ngắn hạn viết tắt là S2, tiếp theo là thời gian của chế độ làm việc.
Ví dụ: S2 60 min.

Chú giải
P giá trị tải
PV tổn hao về điện
θ nhiệt độ
θmax nhiệt độ lớn nhất đạt tới
t thời gian
ΔtP thời gian làm việc ở tải không đổi
Hình 2 - Chế độ làm việc ngắn hạn - Kiểu chế độ làm việc S2
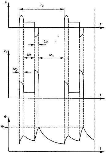
4.2.3 Kiểu chế độ làm việc S3 - Chế độ làm việc gián đoạn theo chu kỳ2
Trình tự các chu kỳ làm việc như nhau, mỗi chu kỳ bao gồm một thời gian làm việc ở tải không đổi và một thời gian nghỉ và không mang điện, xem hình 3. Ở chế độ làm việc này, chu kỳ phải sao cho dòng điện khởi động ảnh hưởng không đáng kể đến độ tăng nhiệt.
Chế độ làm việc gián đoạn theo chu kỳ viết tắt là S3, tiếp theo là hệ số thời gian chu kỳ.
Ví dụ: S3 25 %

Chú giải
P giá trị tải
PV tổn hao về điện
θ nhiệt độ
θmax nhiệt độ lớn nhất đạt tới
t thời gian
TC thời gian của một chu kỳ tải
ΔtP thời gian làm việc ở tải không đổi
ΔtR thời gian nghỉ và không mang điện
Hệ số thời gian chu kỳ bằng ΔtP/TC
Hình 3 - Chế độ làm việc gián đoạn theo chu kỳ - Kiểu chế độ làm việc S3
4.2.4 Kiểu chế độ làm việc S4 - Chế độ làm việc gián đoạn theo chu kỳ có khởi động2
Trình trự các chu kỳ làm việc như nhau, mỗi chu kỳ bao gồm thời gian khởi động đáng kể, thời gian làm việc với tải không đổi và thời gian nghỉ và không mang điện, xem Hình 4.
Chế độ làm việc gián đoạn theo chu kỳ có khởi động viết tắt là S4, tiếp theo là hệ số thời gian chu kỳ, mômen quán tính của động cơ (JM), mômen quán tính của tải (Jext), cả hai đều được qui đổi về trục động cơ.
Ví dụ: S4 25% JM = 0,15 kg x m2 Jext = 0,7 kg x m2

Chú giải
P giá trị tải t thời gian
PV tổn hao về điện TC thời gian của một chu kỳ tải
θ nhiệt độ ΔtD thời gian khởi động/tăng tốc
θmax nhiệt độ lớn nhất đạt tới ΔtP thời gian làm việc ở tải không đổi
Hệ số thời gian chu kỳ = (ΔtD + ΔtP)/TC ΔtR thời gian nghỉ và không mang điện
Hình 4 - Chế độ làm việc gián đoạn theo chu kỳ khởi động - Kiểu chế độ làm việc S4
4.2.5 Kiểu chế độ làm việc S5 - Chế độ làm việc gián đoạn theo chu kỳ có hãm điện2
Trình tự các chu kỳ làm việc như nhau, mỗi chu kỳ bao gồm thời gian khởi động, thời gian làm việc với tải không đổi, thời gian hãm điện và thời gian nghỉ và không mang điên, xem Hình 5.
Chế độ làm việc gián đoạn theo chu kỳ có hãm điện viết tắt là S5, tiếp theo là hệ số thời gian chu kỳ, mômen quán tính của động cơ (JM) và mômen quán tính của tải (Jext), cả hai đều được qui đổi về trục động cơ.
Ví dụ: S5 25 % JM = 0,15 kg x m2 Jext = 0,7 kg x m2

Chú giải
P giá trị tải TC thời gian của một chu kỳ tải
PV tổn hao về điện ΔtD thời gian khởi động/tăng tốc
θ nhiệt độ ΔtP thời gian làm việc ở tải không đổi
θmax nhiệt độ lớn nhất đạt tới ΔtF thời gian hãm điện
t thời gian ΔtR thời gian nghỉ và không mang điện
Hệ số thời gian chu kỳ = (ΔtD + ΔtP + ΔtF)/TC
Hình 5 - Chế độ làm việc gián đoạn theo chu kỳ có hãm điện - Kiểu chế độ làm việc S5
4.2.6 Kiểu chế độ làm việc S6 - Chế độ làm việc liên tục theo chu kỳ2
Trình tự các chu kỳ làm việc như nhau, mỗi chu kỳ bao gồm thời gian làm việc với tải không đổi và thời gian làm việc không tải. Không có thời gian nghỉ và không mang điện, xem hình 6.
Chế độ làm việc liên tục theo chu kỳ viết tắt là S6, tiếp theo là hệ số thời gian chu kỳ.
Ví dụ: S6 40 %

Chú giải
P giá trị tải t thời gian
PV tổn hao về điện TC thời gian của một chu kỳ tải
θ nhiệt độ ΔtP thời gian làm việc ở tải không đổi
θmax nhiệt độ lớn nhất đạt tới ΔtV thời gian làm việc ở chế độ không tải
Hệ số thời gian chu kỳ = ΔtP/TC
Hình 6 - Chế độ làm việc liên tục theo chu kỳ - Kiểu chế độ làm việc S6
4.2.7 Kiểu chế độ làm việc S7 - Chế độ làm việc liên tục theo chu kỳ có hãm điện2
Trình tự các chu kỳ làm việc như nhau, mỗi chu kỳ bao gồm thời gian khởi động, thời gian làm việc với tải không đổi và thời gian hãm điện. Không có thời gian nghỉ và không mang điện, xem Hình 7.
Chế độ làm việc liên tục theo chu kỳ có hãm điện viết tắt là S7, tiếp theo là mômen quán tính của động cơ (JM) và mômen quán tính của tải (Jext), cả hai đều được qui đổi về trục động cơ.
Ví dụ: S7 JM = 0,4 kg x m2 Jext = 7,5 kg x m2

Chú giải
P giá trị tải t thời gian
PV tổn hao về điện TC thời gian của một chu kỳ tải
θ nhiệt độ ΔtD thời gian khởi động/tăng tốc
θmax nhiệt độ lớn nhất đạt tới ΔtP thời gian làm việc ở tải không đổi
Hệ số thời gian chu kỳ = 1 ΔtF thời gian hãm điện
Hình 7 - Chế độ làm việc liên tục theo chu kỳ có hãm điện - Kiểu chế độ làm việc S7
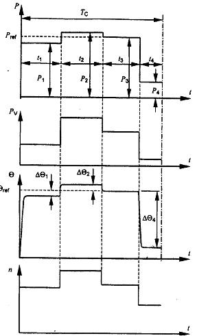
4.2.8 Kiểu chế độ làm việc S8 - Chế độ làm việc liên tục theo chu kỳ, có các thay đổi liên quan giữa tải và tốc độ2
Trình tự các chu kỳ làm việc như nhau, mỗi chu kỳ bao gồm thời gian làm việc với tải không đổi tương ứng với một tốc độ quay định trước, tiếp đó là một hoặc một số thời gian làm việc với những tải không đổi khác, ứng với những tốc độ quay khác nhau (ví dụ thực hiện bằng cách thay đổi số cực trong trường hợp động cơ cảm ứng). Không có khoảng thời gian nghỉ và không mang điện, xem Hình 8.
Chế độ làm việc liên tục theo chu kỳ có các thay đổi liên quan giữa tải và tốc độ được viết tắt là S8, tiếp theo là mômen quán tính của động cơ (JM) và mômen quán tính của tải (Jext), cả hai đều được qui đổi về trục động cơ, với tải, tốc độ và hệ số thời gian chu kỳ ứng với mỗi điều kiện tốc độ.
Ví dụ S8 JM = 0,5 kg x m2 Jext = 6 kg x m2 16 kW 740 r/min 30 %
40 kW 1460 r/min 30 %
25 kW 980 r/min 40 %

Chú giải
P giá trị tải t thời gian
PV tổn hao về điện TC thời gian của một chu kỳ tải
θ nhiệt độ ΔtD thời gian khởi động/tăng tốc
θmax nhiệt độ lớn nhất đạt tới ΔtP thời gian làm việc ở tải không đổi (P1, P2, P3)
n tốc độ ΔtF thời gian hãm điện
Hệ số thời gian chu kỳ = (ΔtD + ΔtP1)/TC; (ΔtF1 + ΔtP2)/TC; (ΔtF2 + ΔtP3)/TC
Hình 8 - Chế độ làm việc liên tục theo chu kỳ, với những thay đổi liên quan giữa tải và tốc độ - Kiểu chế độ làm việc S8
4.2.9 Kiểu chế độ làm việc S9 - Chế độ làm việc có tải và tốc độ thay đổi không chu kỳ
Chế độ làm việc mà nói chung, tải và tốc độ thay đổi không chu kỳ trong dải làm việc cho phép. Chế độ làm việc này bao gồm nhiều lần quá tải có thể vượt xa mức tải chuẩn, xem Hình 9.
Chế độ làm việc có tải và tốc độ thay đổi không chu kỳ viết tắt là S9.
Đối với chế độ này, tải không đổi được chọn thích hợp và dựa trên kiểu chế độ làm việc S1 được lấy làm giá trị chuẩn ("Pref" trong Hình 9) để thể hiện quá tải.

Chú giải
P giá trị tải t thời gian
Pref tải chuẩn ΔtD thời gian khởi động/tăng tốc
PV tổn hao về điện ΔtP thời gian làm việc ở tải không đổi
θ nhiệt độ ΔtF thời gian hãm điện
θmax nhiệt độ lớn nhất đạt tới ΔtR thời gian nghỉ và không mang điện
n tốc độ ΔtS thời gian chịu quá tải
Hình 9 - Chế độ làm việc có tải và tốc độ thay đổi không chu kỳ - Kiểu chế độ làm việc S9
4.2.10 Kiểu chế độ làm việc S10 - Chế độ làm việc có tải và tốc độ không đổi nhưng rời rạc
Chế độ làm việc gồm một số lượng qui định các giá trị tải (hoặc tải tương đương) và tốc độ rời rạc, nếu thuộc đối tượng áp dụng, từng phối hợp tải/tốc độ được giữ trong thời gian đủ dài để máy điện đạt tới cân bằng nhiệt, xem Hình 10. Tải nhỏ nhất trong chu kỳ chế độ làm việc có thể bằng không (không tải hoặc nghỉ và không mang điện).
Chế độ làm việc có tải và tốc độ không đổi nhưng rời rạc viết tắt là S10, tiếp theo là các đại lượng tính bằng đơn vị tương đối p/Δt của tải tương ứng và thời gian mang tải, tiếp đến là đại lượng tính bằng đơn vị tương đối TL của kỳ vọng tuổi thọ tương đối về nhiệt của hệ thống cách điện. Giá trị chuẩn dùng cho kỳ vọng tuổi thọ tương đối về nhiệt là kỳ vọng tuổi thọ về nhiệt ở thông số đặc trưng dùng cho chế độ làm việc liên tục và các giới hạn cho phép về độ tăng nhiệt dựa trên kiểu chế độ làm việc S1. Đối với thời gian nghỉ và không mang điện, phụ tải phải được thể hiện bằng chữ r.
Ví dụ: S10 p/Δt = 1,1/0,4; 1/0,3; 0,9/0,2; r/0,1 TL = 0,6
Giá trị của TL cần được làm tròn theo bội số gần nhất của 0,05. Ý nghĩa của thông số này và cách có được giá trị của nó được cho trong Phụ lục A.
Đối với kiểu chế độ làm việc S10, một tải không đổi được chọn thích hợp và dựa trên kiểu chế độ làm việc S1 được lấy làm giá trị chuẩn cho các tải rời rạc (Pref trên Hình 10).
CHÚ THÍCH: Các giá trị tải rời rạc thường là mức tải tương đương dựa trên việc tích phân trên một chu kỳ thời gian. Không nhất thiết là từng chu kỳ tải phải hoàn toàn như nhau, chỉ yêu cầu là mỗi tải trong một chu kỳ phải được duy trì trong thời gian đủ để đạt tới cân bằng nhiệt, và từng chu kỳ tải phải có thể tích phân được để đưa ra cùng một kỳ vọng tuổi thọ tương đối về nhiệt.

Chú giải
P giá trị tải t thời gian
Pi tải không đổi trong chu kỳ tải ti thời gian của tải không đổi trong một chu kỳ
Pref tải chuẩn dựa trên kiểu chế độ làm việc S1 TC thời gian của một chu kỳ tải
PV tổn hao về điện Δθi chênh lệch giữa độ tăng nhiệt của cuộn dây ở một trong các giá trị tải khác nhau trong một chu kỳ tải và độ tăng nhiệt dựa trên chế độ chu kỳ S1 có tải chuẩn
θ nhiệt độ n tốc độ
θref nhiệt độ ở tải chuẩn dựa trên kiểu chế độ làm việc S1
Hình 10 - Chế độ có tải không đổi nhưng rời rạc - Kiểu chế độ làm việc S10
5. Thông số đặc trưng
5.1 Ấn định thông số đặc trưng
Nhà chế tạo phải ấn định thông số đặc trưng như định nghĩa trong 3.2. Khi ấn định thông số đặc trưng, nhà chế tạo phải chọn một trong các loại thông số đặc trưng được qui định ở các điều từ 5.2.1 đến 5.2.6. Ký hiệu loại thông số đặc trưng phải được viết sau công suất ra danh định. Nếu không ký hiệu thì áp dụng thông số đặc trưng của chế độ làm việc liên tục.
Nếu có các linh kiện (ví dụ như cuộn kháng, tụ điện..v.v..) được nhà chế tạo đấu nối sẵn thành bộ phận của máy điện thì các giá trị danh định phải được qui về đầu nối nguồn của cụm lắp ráp tổng thể.
CHÚ THÍCH: Không áp dụng điều này đối với máy biến áp điện lực nối giữa máy điện và nguồn cung cấp.
Cần đặc biệt quan tâm khi ấn định thông số đặc trưng cho máy điện được cung cấp điện từ bộ biến đổi tĩnh. Tiêu chuẩn IEC 60034-17 có nêu hướng dẫn đối với trường hợp các động cơ cảm ứng, rô to lồng sóc đề cập trong IEC 60034-12.
5.2 Loại thông số đặc trưng
5.2.1 Thông số đặc trưng dùng cho chế độ làm việc liên tục
Thông số đặc trưng tại đó máy điện có thể làm việc trong thời gian không hạn chế nhưng vẫn phù hợp với các yêu cầu của tiêu chuẩn này.
Loại thông số đặc trưng này tương ứng với kiểu chế độ làm việc S1 và được ký hiệu như đối với kiểu chế độ làm việc S1.
5.2.2 Thông số đặc trưng dùng cho chế độ làm việc ngắn hạn
Thông số đặc trưng tại đó máy điện có thể làm việc trong khoảng thời gian hạn chế, bắt đầu ở nhiệt độ môi trường nhưng vẫn phù hợp với các yêu cầu của tiêu chuẩn này.
Loại thông số đặc trưng này tương ứng với kiểu chế độ làm việc S2 và được ký hiệu như đối với kiểu chế độ làm việc S2.
5.2.3 Thông số đặc trưng dùng cho chế độ làm việc chu kỳ
Thông số đặc trưng tại đó máy điện có thể làm việc theo chế độ làm việc chu kỳ nhưng vẫn phù hợp các yêu cầu của tiêu chuẩn này.
Loại thông số đặc trưng này tương ứng với một trong các kiểu chế độ làm việc chu kỳ từ S3 đến S8 và được ký hiệu như đối với kiểu chế độ làm việc tương ứng.
Nếu không có qui định nào khác thì thời gian cho một chu kỳ chế độ làm việc phải là 10 min và hệ số thời gian chu kỳ phải lấy từ một trong các giá trị sau:
15 %, 25 %, 40 %, 60 %
5.2.4 Thông số đặc trưng dùng cho chế độ làm việc không chu kỳ
Thông số đặc trưng tại đó máy điện có thể làm việc không theo chu kỳ nhưng vẫn phù hợp các yêu cầu của tiêu chuẩn này.
Loại thông số đặc trưng này tương ứng với kiểu chế độ làm việc không chu kỳ S9 và được ký hiệu như đối với kiểu chế độ làm việc S9.
5.2.5 Thông số đặc trưng cho chế độ làm việc có tải và tốc độ không đổi nhưng rời rạc
Thông số đặc trưng tại đó máy điện có thể làm việc với tải và tốc độ kết hợp thuộc kiểu chế độ làm việc S10 trong thời gian không hạn chế nhưng vẫn phù hợp các yêu cầu trong tiêu chuẩn này. Tải lớn nhất cho phép trong một chu kỳ phải xét đến tất cả các bộ phận của máy điện, ví dụ hệ thống cách điện liên quan đến qui luật hàm số mũ đối với kỳ vọng tuổi thọ tương đối về nhiệt, ổ trục liên quan đến nhiệt độ, các chi tiết bộ phận khác liên quan đến dãn nở nhiệt. Nếu không có qui định trong các tiêu chuẩn IEC khác liên quan, thì tải lớn nhất không được lớn hơn 1,15 lần giá trị tải dựa trên kiểu chế độ làm việc S1. Tải nhỏ nhất có thể bằng không, khi đó máy điện làm việc không tải hoặc ở trạng thái nghĩ và không mang điện. Những vấn đề cần quan tâm khi áp dụng loại thông số đặc trưng này được cho trong Phụ lục A.
Loại thông số đặc trưng tương ứng với kiểu chế độ làm việc S10 và được ký hiệu như đối với kiểu chế độ làm việc S10.
CHÚ THÍCH: Các tiêu chuẩn IEC khác có thể qui định giá trị tải lớn nhất về giới hạn nhiệt độ (hoặc độ tăng nhiệt) của cuộn dây để thay cho qui định về tải tính theo đơn vị tương đối dựa trên kiểu chế độ làm việc S1.
5.2.6 Thông số đặc trưng dùng cho tải tương đương
Thông số đặc trưng dùng cho mục đích thử nghiệm tại đó máy điện có thể làm việc ở tải không đổi cho đến khi cân bằng nhiệt và làm cho cuộn dây stato có độ tăng nhiệt bằng với độ tăng nhiệt trung bình trong thời gian một chu kỳ tải của kiểu chế độ làm việc qui định.
CHÚ THÍCH: Khi xác định thông số đặc trưng tương đương cần tính đến sự biến thiên của tải, tốc độ và việc làm mát của chu kỳ chế độ làm việc.
Loại thông số đặc trưng này được ký hiệu là "equ", nếu áp dụng.
5.3 Lựa chọn thông số đặc trưng
Máy điện được chế tạo cho mục đích chung phải có thông số đặc trưng dùng cho chế độ làm việc liên tục và phải có khả năng thực hiện kiểu chế độ làm việc S1.
Nếu người mua không qui định chế độ làm việc thì phải áp dụng kiểu chế độ làm việc S1 và thông số đặc trưng được ấn định phải là thông số đặc trưng dùng cho chế độ làm việc liên tục.
Khi máy điện được thiết kế để có thông số đặc trưng dùng cho chế độ làm việc ngắn hạn thì thông số đặc trưng phải dựa trên kiểu chế độ làm việc S2, xem 4.2.2.
Khi máy điện được thiết kế cho các tải biến thiên hoặc các tải bao gồm một thời gian không tải hoặc thời gian mà máy điện ở trạng thái nghỉ và không mang điện thì thông số đặc trưng phải là thông số đặc trưng dùng cho chế độ làm việc chu kỳ dựa trên một kiểu chế độ làm việc được lựa chọn từ các kiểu chế độ làm việc từ S3 đến S8, xem các điều từ 4.2.3 đến 4.2.8.
Khi máy điện được thiết kế cho các tải biến thiên không chu kỳ ở những tốc độ biến thiên, kể cả quá tải, thì thông số đặc trưng phải là thông số đặc trưng dùng trong chế độ làm việc không chu kỳ dựa trên kiểu chế độ làm việc S9, xem 4.2.9.
Khi máy điện được thiết kế cho các tải không đổi rời rạc bao gồm các giai đoạn quá tải hoặc các giai đoạn không tải (hoặc ở trạng thái nghỉ và không mang điện) thì thông số đặc trưng phải là thông số đặc trưng với các tải không đổi rời rạc dựa trên kiểu chế độ làm việc S10, xem 4.2.10.
5.4 Phân bổ công suất ra cho loại thông số đặc trưng
Khi xác định thông số đặc trưng:
Đối với các kiểu chế độ làm việc từ S1 đến S8, (các) giá trị qui định đối với (các) tải không đổi phải là (các) công suất ra danh định, xem các điều từ 4.2.1 đến 4.2.8.
Đối với kiểu chế độ làm việc S9 và S10, giá trị tải chuẩn dựa trên kiểu chế độ làm việc S1 phải được lấy là công suất ra danh định, xem các điều 4.2.9 và 4.2.10.
5.5 Công suất ra danh định
5.5.1 Máy phát điện một chiều
Công suất ra danh định là công suất ra tại các đầu cực và phải được biểu thị bằng oát (W).
5.5.2 Máy phát điện xoay chiều
Công suất ra danh định là công suất điện biểu kiến tại các đầu cực và phải được biểu thị bằng vôn-ampe (VA) cùng với hệ số công suất.
Hệ số công suất danh định của máy phát điện đồng bộ phải là 0,8 chậm sau (quá kích thích) trừ khi có qui định khác của người sử dụng.
5.5.3 Động cơ
Công suất ra danh định là công suất cơ có thể nhận được trên trục và phải được biểu thị bằng oát (W).
CHÚ THÍCH: Trong thực tế ở nhiều nước, công suất cơ có thể nhận được trên trục động cơ được biểu thị bằng sức ngựa (1 h.p. tương đương với 745,7 W; 1 ch (sức ngựa hệ mét) tương đương với 736 W).
5.5.4 Máy bù đồng bộ
Công suất ra danh định là công suất phản kháng tại các đầu cực và phải được biểu thị bằng vôn-ampe phản kháng (var) trong cả các điều kiện vượt trước (dưới kích thích) và chậm sau (quá kích thích).
5.6 Điện áp danh định
5.6.1 Máy phát điện một chiều
Đối với máy phát điện một chiều được thiết kế để làm việc trong dải điện áp tương đối hẹp, công suất ra và dòng danh định phải áp dụng ở giá trị điện áp cao nhất trong dải, nếu không có qui định khác, xem thêm 7.3.
5.6.2 Máy phát điện xoay chiều
Đối với máy phát điện xoay chiều được thiết kế để làm việc trong dải điện áp tương đối hẹp, công suất ra và hệ số công suất danh định phải liên quan đến điện áp bất kỳ trong dải, nếu không có qui định khác, xem thêm 7.3.
5.7 Phối hợp điện áp và công suất ra
Sẽ là không thực tế nếu chế tạo các máy điện có tất cả các thông số đặc trưng ứng với tất cả các điện áp danh định. Nhìn chung, đối với máy điện áp xoay chiều, xét về mặt thiết kế và chế tạo, ưu tiên sử dụng các thông số điện áp lớn hơn 1kV ứng với công suất ra danh định được thể hiện trong Bảng 1.
Bảng 1 - Thông số điện áp ưu tiên
| Điện áp danh định kV | Công suất ra danh định nhỏ nhất kW hoặc kVA |
| 1,0 < Udđ ≤ 3,0 | 100 |
| 3,0 < Udđ ≤ 6,0 | 150 |
| 6,0 < Udđ ≤ 11,0 | 800 |
| 11,0 < Udđ ≤ 15,0 | 2 500 |
5.8 Máy điện có hai thông số đặc trưng trở lên
Đối với máy điện có hai thông số đặc trưng trở lên, máy điện phải phù hợp với tiêu chuẩn này về tất cả các khía cạnh ở từng thông số đặc trưng.
Đối với động cơ nhiều tốc độ, phải ấn định một thông số đặc trưng cho mỗi tốc độ.
Khi một đại lượng danh định (công suất ra, điện áp, tốc độ, ..v.v..) có thể có một số giá trị hoặc thay đổi liên tục trong phạm vi giữa hai giới hạn thì thông số đặc trưng phải được nêu tại các giá trị hoặc các giới hạn này. Qui định này không áp dụng cho trường hợp thay đổi điện áp và tần số trong khi làm việc được xác định trong 7.3 hoặc khi đổi nối sao-tam giác vì mục đích khởi động.
6. Điều kiện làm việc ở vị trí lắp đặt
6.1 Qui định chung
Nếu không có qui định nào khác, máy điện phải thích hợp để sử dụng trong các điều kiện làm việc ở vị trí lắp đặt được nêu dưới đây. Đối với các điều kiện làm việc ở vị trí lắp đặt khác với giá trị này, việc hiệu chỉnh được nêu trong điều 8.
6.2 Độ cao
Độ cao so với mực nước biển không vượt quá 1 000 m.
6.3 Nhiệt độ không khí môi trường tối đa
Nhiệt độ không khí môi trường không được vượt quá 40 oC.
6.4 Nhiệt độ không khí môi trường tối thiểu
Đối với tất cả các máy điện, nhiệt độ không khí môi trường không được thấp hơn -15 oC.
Nhiệt độ không khí môi trường không được thấp hơn 0 oC đối với máy điện có:
a) công suất ra danh định lớn hơn 3 300 kW (hoặc kVA) trên 1 000 r/min;
b) công suất ra danh định nhỏ hơn 600 W (hoặc VA);
c) cổ góp;
d) ổ trượt;
e) nước làm mát sơ cấp và thứ cấp.
6.5 Nhiệt độ của nước làm mát
Nhiệt độ của nước làm mát tại đầu vào của máy điện hoặc của bộ trao đổi nhiệt, hoặc của nước bao quanh (trong trường hợp các máy điện có bề mặt làm mát có thể ngâm trong nước hoặc các máy điện có áo nước làm mát) không vượt quá +25 oC nhưng cũng không được thấp hơn +5 oC.
6.6 Bảo quản và vận chuyển
Nếu có dự kiến nhiệt độ môi trường thấp hơn các giá trị qui định trong 6.4 trong thời gian vận chuyển, bảo quản, hoặc sau khi lắp đặt, thì người mua phải thông tin cho nhà chế tạo và qui định nhiệt độ thấp nhất dự kiến này.
6.7 Độ tinh khiết của hydro làm mát
Máy điện làm mát bằng hydro phải có khả năng làm việc ở công suất ra danh định trong các điều kiện danh định với chất làm mát chứa không thấp hơn 95 % hydro tính theo thể tích.
CHÚ THÍCH: Vì lý do an toàn, hàm lượng hydro nên luôn luôn duy trì ở mức 90 % hoặc cao hơn, ở đây giả định rằng khí còn lại trong hỗn hợp là không khí.
Để tính hiệu suất theo TCVN 6627-2 (IEC 60034-2), thành phần tiêu chuẩn của hỗn hợp khí phải là 98 % hydro và 2 % không khí tính theo thể tích, tại các giá trị áp suất và nhiệt độ qui định của chất khí sau khi để nguội, nếu không có thỏa thuận khác. Phải tính đến tổn hao do ma sát ở mật độ tương ứng.
7. Điều kiện làm việc về điện
7.1 Nguồn cung cấp điện
Đối với máy điện xoay chiều ba pha, 50 Hz hoặc 60 Hz, được thiết kế để nối trực tiếp đến hệ thống phân phối hoặc hệ thống tự dùng, điện áp danh định phải lấy theo các giá trị điện áp danh nghĩa của IEC 60038.
CHÚ THÍCH: Đối với các máy điện xoay chiều cao áp kích thước lớn, có thể chọn điện áp để đạt tính năng tối ưu.
Đối với các động cơ xoay chiều được cấp nguồn từ các bộ chuyển đổi tĩnh, không áp dụng những hạn chế này về điện áp, tần số và dạng sóng. Trong trường hợp này, điện áp danh định phải được chọn theo thỏa thuận.
7.2 Dạng và tính đối xứng của điện áp và dòng điện
7.2.1 Động cơ xoay chiều
7.2.1.1 Các động cơ điện xoay chiều được ấn định để sử dụng nguồn điện có tần số cố định cung cấp từ máy phát điện xoay chiều (nguồn tại chỗ hoặc qua lưới điện cung cấp) phải thích hợp để làm việc ở điện áp cung cấp có hệ số điện áp hài (HVF) không vượt quá:
- 0,02 đối với động cơ xoay chiều một pha và động cơ xoay chiều ba pha, kể cả các động cơ đồng bộ, nhưng không bao gồm những động cơ kiểu thiết kế N (xem IEC 60034-12), trừ khi nhà chế tạo có công bố khác.
- 0,03 đối với động cơ kiểu thiết kế N.
HVF phải được tính theo công thức sau:
![]()
trong đó:
un là tỉ số giữa điện áp hài Un và điện áp danh định Udđ;
n là bậc hài (không chia hết cho ba trong trường hợp động cơ xoay chiều ba pha);
k = 13.
Động cơ điện xoay chiều ba pha phải thích hợp để làm việc trên hệ thống điện áp ba pha có thành phần thứ tự nghịch không vượt quá 1 % thành phần thứ tự thuận trong một khoảng thời gian dài, hoặc 1,5 % trong khoảng thời gian ngắn không quá ba phút, và thành phần thứ tự không không vượt quá 1 % thành phần thứ tự thuận.
Nếu các giá trị giới hạn của HVF, thành phần thứ tự nghịch và thành phần thứ tự không xuất hiện đồng thời trong vận hành ở tải danh định thì điều này không được dẫn đến có bất kỳ nhiệt độ có hại nào cho động cơ và khuyến cáo rằng độ tăng nhiệt do các nguyên nhân trên không được cao hơn khoảng 10 oC so với giới hạn qui định trong tiêu chuẩn này.
CHÚ THÍCH: Ở gần những tải lớn một pha (ví dụ lò cảm ứng), và ở vùng nông thôn đặc biệt ở những hệ thống hỗn hợp công nghiệp và sinh hoạt, nguồn điện cung cấp có thể bị méo quá các giới hạn nêu trên. Khi đó cần có những bố trí đặc biệt.
7.2.1.2 Các động cơ điện xoay chiều được cung cấp điện từ bộ biến đổi tĩnh phải chịu được các thành phần hài cao hơn trong điện áp nguồn, xem IEC 60034-17 đối với trường hợp động cơ lồng sóc thuộc phạm vi áp dụng của IEC 60034-12.
CHÚ THÍCH: Trong trường hợp điện áp cung cấp có dạng không hình sin đáng kể, ví dụ cung cấp từ bộ biến đổi tĩnh, giá trị hiệu dụng của dạng sóng tổng và dạng sóng cơ bản đều liên quan đến việc xác định tính năng của máy điện xoay chiều.
7.2.2 Máy phát điện xoay chiều
Máy phát điện xoay chiều ba phải phải thích hợp để cung cấp điện cho các mạch mà các mạch này khi được cung cấp bằng hệ thống các điện áp cân bằng và hình sin thì tạo ra:
a) các dòng điện không vượt quá hệ số dòng điện hài (HCF) là 0,05, và
b) một hệ thống các dòng điện ở đó cả thành phần thứ tự nghịch lẫn thành phần thứ tự không đều không vượt quá 5 % thành phần thứ tự thuận.
HCF phải được tính theo công thức sau:
![]()
trong đó
in là tỉ số giữa dòng điện hài In và dòng điện danh định Idđ;
n là bậc sóng hài;
k = 13
Nếu các giới hạn méo và không cân bằng xuất hiện đồng thời trong vận hành ở tải danh định thì điều này không được dẫn đến có bất kỳ nhiệt độ có hại nào cho máy phát điện và khuyến cáo rằng độ tăng nhiệt do các nguyên nhân trên tạo ra không cao hơn 10 oC so với giới hạn qui định trong tiêu chuẩn này.
7.2.3 Máy điện đồng bộ
Nếu không có quy định khác, máy điện đồng bộ ba pha phải có khả năng làm việc liên tục trong hệ thống không đối xứng mà không có dòng điện pha nào vược quá dòng điện danh định, tỉ số giữa dòng điện thứ tự nghịch (I2) và dòng điện danh định (Idđ) không vượt quá các giá trị trong Bảng 2 và trong điều kiện sự cố phải có khả năng làm việc với tích của (I2/Idđ)2 và thời gian (t) không vượt quá các giá trị trong Bảng 2.
Bảng 2 - Điều kiện làm việc không cân bằng đối với máy điện đồng bộ
| Hạng mục | Kiểu máy điện | Giá trị I2/Idđ lớn nhất khi làm việc liên tục | (I2/Idđ)2 x t lớn nhất tính bằng giây khi làm việc trong điều kiện sự cố |
| Máy điện cực lồi | |||
| 1 | Cuộn dây được làm mát gián tiếp |
|
|
|
| động cơ | 0,1 | 20 |
|
| máy phát điện | 0,08 | 20 |
|
| máy bù đồng bộ | 0,1 | 20 |
| 2 | Cuộn dây stato và/hoặc kích thích được làm mát trực tiếp (làm mát bên trong) |
|
|
|
| động cơ | 0,08 | 15 |
|
| máy phát điện | 0,05 | 15 |
|
| máy bù đồng bộ | 0,08 | 15 |
| Máy điện đồng bộ rôto cực ẩn | |||
| 3 | Cuộn dây rôto được làm mát gián tiếp |
|
|
|
| làm mát bằng không khí | 0,1 | 15 |
|
| làm mát bằng hyđrô | 0,1 | 10 |
| 4 | Cuộn dây rôto được làm mát trực tiếp (làm mát bên trong) |
|
|
|
| ≤ 350 MVA | 0,08 | 8 |
|
| > 350 ≤ 900 MVA | xem chú thích 1 | xem chú thích 2 |
|
| > 900 ≤ 1 250 MVA | xem chú thích 1 | 5 |
|
| > 1 250 ≤ 1 600 MVA | 0,05 | 5 |
| CHÚ THÍCH 1: Đối với những máy điện này, giá trị I2/Idđ được tính như sau:
CHÚ THÍCH 2: Đối với những máy điện này, giá trị (l2/ldđ)2 x t, tính bằng giây, được tính như sau:
trong cả hai chú thích trên | |||
7.2.4 Động cơ điện một chiều được cung cấp điện từ bộ biến đổi tĩnh
Trong trường hợp động cơ một chiều được cấp nguồn từ bộ biến đổi công suất tĩnh, điện áp và dòng đập mạch gây ảnh hưởng tới tính năng của máy điện. Tổn hao và độ tăng nhiệt sẽ tăng và hiện tượng đổi chiều sẽ khó khăn hơn so với động cơ điện một chiều được cung cấp từ nguồn điện một chiều thuần túy.
Do vậy, các động cơ có công suất ra danh định trên 5 kW, được thiết kế lấy nguồn từ bộ biến đổi công suất tĩnh, phải được thiết kế để làm việc với nguồn cung cấp qui định, và nếu như nhà chế tạo coi là cần thiết thì phải lắp thêm cuộn kháng ngoài để giảm hiện tượng gợn sóng.
Việc cấp nguồn từ bộ biến đổi công suất tĩnh phải được đặc trưng bằng mã hiệu nhận biết như sau:
[CCC - Uadđ - f - L]
trong đó
CCC là mã hiệu nhận biết đối với việc đấu nối bộ biến đổi, phù hợp với IEC 60971;
Uadđ gồm ba hoặc bốn chữ số chỉ điện áp xoay chiều danh định tại các cực vào của bộ biến đổi, tính bằng vôn;
f gồm hai chữ số chỉ tần số vào danh định, tính bằng héc;
L gồm một, hai hoặc ba chữ số chỉ điện kháng nối tiếp cần lắp bên ngoài mạch phần ứng của động cơ, tính bằng milihenry. Nếu bằng không thì không viết số này.
Những động cơ có công suất ra danh định không quá 5 kW thì, thay vì phải gắn liền với một kiểu chỉnh lưu công suất tĩnh đặc biệt, có thể được thiết kế để sử dụng với bộ biến đổi công suất tĩnh bất kỳ, có hoặc không có cuộn kháng bên ngoài, miễn là không vượt quá hệ số hình dạng danh định theo đó động cơ được thiết kế và cấp cách điện của mạch phần ứng động cơ là thích hợp đối với điện áp xoay chiều danh định tại các đầu nối vào của bộ biến đổi công suất tĩnh.
Trong mọi trường hợp, độ gợn sóng của dòng điện ra của bộ biến đổi công suất tĩnh được giả định là thấp đến mức không gây ra hệ số nhấp nhô dòng điện quá 0,1 ở các điều kiện danh định.
7.3 Biến đổi điện áp và tần số trong quá trình làm việc
Đối với máy điện xoay chiều được ấn định để sử dụng nguồn có tần số cố định được cung cấp từ máy phát điện xoay chiều (cục bộ hoặc qua mạng nguồn), sự phối hợp các biến đổi về điện áp và biến đổi về tần số được phân loại là vùng A hoặc vùng B, theo hình 11 đối với máy phát điện và máy bù đồng bộ và Hình 12 đối với động cơ.
Đối với máy điện một chiều thường được nối trực tiếp vào thanh cái có điện một chiều không đổi, thì các vùng A và B chỉ áp dụng cho điện áp.
Máy điện phải có khả năng thực hiện chức năng chủ yếu của nó, như qui định trong Bảng 3, một cách liên tục trong vùng A, nhưng không buộc phải đáp ứng đầy đủ tính năng của nó ở điện áp và tần số danh định (xem điểm thông số đặc trưng trên các Hình 11 và 12), và được phép có một số sai lệch nào đó. Độ tăng nhiệt được phép cao hơn so với khi làm việc ở điện áp và tần số danh định.
Máy điện phải có khả năng thực hiện chức năng cơ bản của nó trong vùng B, nhưng được phép có những sai lệch so với tính năng của nó ở điện áp và tần số danh định lớn hơn so với sai lệch trong vùng A. Độ tăng nhiệt được phép cao hơn so với khi làm việc ở điện áp và tần số danh định và có nhiều khả năng là cao hơn so với độ tăng nhiệt ở vùng A. Không nên làm việc lâu dài ở biên vùng B.
CHÚ THÍCH 1: Trong các ứng dụng thực tế và điều kiện làm việc, đôi khi máy điện buộc phải làm việc bên ngoài biên của vùng A. Việc vượt ra ngoài giới hạn nên hạn chế về giá trị, thời gian và cả về tần suất xảy ra. Nên có các biện pháp điều chỉnh, nếu thực hiện được, trong khoảng thời gian hợp lý, ví dụ như giảm công suất ra. Cách làm như vậy có thể tránh việc rút ngắn tuổi thọ của máy điện do ảnh hưởng của nhiệt độ.
CHÚ THÍCH 2: Các giới hạn về độ tăng nhiệt hoặc giới hạn về nhiệt độ theo qui định trong tiêu chuẩn này áp dụng tại điểm thông số đặc trưng và có thể dần dần bị vượt quá khi điểm làm việc di chuyển ra khỏi điểm thông số đặc trưng. Đối với những điều kiện tại biên cực hạn của vùng A, độ tăng nhiệt và nhiệt độ được phép cao hơn các giới hạn qui định trong tiêu chuẩn này xấp xỉ 100C.
CHÚ THÍCH 3: Động cơ xoay chiều sẽ chỉ khởi động được ở giới hạn thấp của điện áp nếu như mômen khởi động của máy điện phù hợp với mômen cản của tải, tuy nhiên đây không phải là một yêu cầu của điều này. Về tính năng khởi động của các động cơ thiết kế kiểu N, xem IEC 60034-12.
Bảng 3 - Chức năng cơ bản của máy điện
| Hạng mục | Loại máy điện | Chức năng cơ bản |
| 1 | Máy phát điện xoay chiều, không kể hạng mục 5 | Công suất biểu kiến danh định (kVA), ở hệ số công suất danh định khi mà hệ số này có thể điều chỉnh riêng rẽ |
| 2 | Động cơ điện xoay chiều, không kể hạng mục 3 và 5 | Mômen danh định (Nm) |
| 3 | Động cơ đồng bộ, không kể hạng mục 5 | Mômen danh định (Nm), kích thích duy trì dòng điện kích thích danh định hoặc hệ số công suất danh định, khi có thể điều chỉnh riêng rẽ |
| 4 | Máy bù đồng bộ, không kể hang mục 5 | Công suất biểu kiến danh định (kVA) trong vùng áp dụng cho máy phát, xem Hình 11, trừ khi có thỏa thuận khác |
| 5 | Máy điện kiểu tuabin có công suất danh định ≥ 10 MVA | Xem TCVN 6627-3 (IEC 60034-3) |
| 6 | Máy phát điện một chiều: | Công suất ra danh định (kW); |
| 7 | Động cơ điện một chiều: | Mômen danh định (Nm), kích thích của động cơ kích thích song song duy trì tốc độ danh định, khi có thể điều chỉnh riêng rẽ |
|
|
|
| Chú giải |
|
| Trục X tần số theo đơn vị tương đối | 1 Vùng A |
| Trục Y điện áp theo đơn vị tương đối | 2 Vùng B (phía ngoài vùng A) |
|
| 3 Điểm thông số đặc trưng |
| Hình 11 - Giới hạn điện áp và tần số đối với máy phát điện | Hình 12 - Giới hạn điện áp và tần số đối với động cơ điện |
7.4 Máy điện xoay chiều ba pha làm việc ở lưới điện không nối đất
Máy điện xoay chiều ba pha phù hợp để làm việc liên tục với trung tính có điện thế đất hoặc gần điện thế đất. Các máy điện này cũng phải thích hợp để làm việc ở lưới điện không nối đất có một đường dây ở điện thế đất, với điều kiện những trường hợp này ít xảy ra và chỉ xảy ra trong thời gian ngắn, ví dụ như cần thiết để giải trừ sự cố bình thường. Nếu máy điện được thiết kế để làm việc liên tục hoặc trong thời gian dài ở điều kiện này thì yêu cầu máy điện phải có mức cách điện thích hợp đối với điều kiện này.
Nếu cuộn dây không có cách điện giống nhau ở đầu pha và đầu trung tính thì nhà chế tạo phải nêu rõ điều này.
CHÚ THÍCH: Không nên nối đất hoặc nối các điểm trung tính của máy điện với nhau khi chưa hỏi ý kiến tư vấn của nhà chế tạo máy điện bởi vì các thành phần dòng thứ tự không thuộc mọi tần số trong một số điều kiện làm việc có thể gây nguy hiểm và cuộn dây có thể bị hư hại về cơ trong điều kiện dòng điện sự cố pha - trung tính.
7.5 Mức chịu điện áp (đỉnh và građien)
Đối với động cơ xoay chiều, nhà chế tạo phải công bố giá trị giới hạn điện áp đỉnh và građien điện áp khi làm việc liên tục.
Đối với động cơ cảm ứng rôto lồng sốc thuộc phạm vi áp dụng của IEC 60034-12, xem thêm IEC 60034-17.
Đối với động cơ xoay chiều cao áp, xem thêm IEC 60034-15.
8. Tính năng về nhiệt và các thử nghiệm
8.1 Cấp chịu nhiệt
Phải ấn định cấp chịu nhiệt theo IEC 62114 cho các hệ thống cách điện sử dụng trong máy điện.
Nhà chế tạo máy điện có trách nhiệm giải thích các kết quả thu được từ thử nghiệm độ bền nhiệt theo phần thích hợp của IEC 60034-18.
CHÚ THÍCH 1: Cấp chịu nhiệt của một hệ thống cách điện mới không nên giả định là liên quan trực tiếp tới khả năng chịu nhiệt của các vật liệu riêng rẽ được sử dụng.
CHÚ THÍCH 2: Việc tiếp tục sử dụng hệ thống cách điện hiện có là chấp nhận được khi đã được kinh nghiệm thực tế chứng minh.
8.2 Chất làm mát chuẩn
Chất làm mát chuẩn dùng cho phương pháp làm mát cho trước được qui định trong Bảng 4.
Bảng 4 - Chất làm mát chuẩn (xem thêm Bảng 10)
| Hạng mục | Chất làm mát sơ cấp | Phương pháp làm mát | Chất làm mát thứ cấp | Bảng số | Bảng trong cột 5 qui định các giới hạn về | Chất làm mát chuẩn |
| 1 | Không khí | Gián tiếp | Không có | 7 | Độ tăng nhiệt | Không khí môi trường Nhiệt độ chuẩn là 400C |
| 2 | Không khí | Gián tiếp | Không khí | 7 | ||
| 3 | Không khí | Gián tiếp | Nước | 7 | Chất làm mát tại lối vào máy điện hoặc nước bao quanh. Nhiệt độ chuẩn của chất khí làm lạnh ở lối vào điện máy: 400C | |
| 4 | H2 | Gián tiếp | Nước | 8 | ||
| 5 | Không khí | Trực tiếp | Không có | 12 | Nhiệt độ | Không khí môi trường Nhiệt độ chuẩn là 400C |
| 6 | Không khí | Trực tiếp | Không khí | 12 | ||
| 7 | Không khí | Trực tiếp | Nước | 12 | Chất khí tại lối vào máy điện hoặc chất lỏng tại lối vào cuộn dây | |
| 8 | Hyđrô hoặc chất lỏng | Trực tiếp | Nước | 12 | ||
| CHÚ THÍCH: Máy điện có cuộn dây được làm mát gián tiếp và bộ trao đổi nhiệt được làm mát bằng nước có thể ấn định sử dụng chất làm mát thứ cấp hoặc sơ cấp là chất làm mát chuẩn (xem thêm 10.2 để biết cần đưa thông tin vào trên tấm thống số). Trong trường hợp các máy điện làm mát trên bề mặt có thể ngâm trong nước hoặc các máy điện làm mát bằng áo nước thì cần ấn định các thông số đặc trưng sử dụng chất làm mát thứ cấp làm chất làm mát chuẩn. | ||||||
Nếu sử dụng chất làm mát thứ ba thì độ tăng nhiệt phải được đo so với nhiệt độ của chất làm mát sơ cấp hoặc thứ cấp qui định trong Bảng 4.
CHÚ THÍCH: Một máy điện có thể được bố trí và làm mát để có thể áp dụng từ hai hạng mục trong Bảng 4 trở lên. Trong trường hợp đó, các chất làm mát chuẩn khác nhau có thể áp dụng cho các cuộn dây khác nhau.
8.3 Điều kiện để thử nghiệm nhiệt
8.3.1 Nguồn cung cấp điện
Trong quá trình thử nghiệm nhiệt của động cơ xoay chiều, HVF của nguồn cung cấp không được vượt quá 0,015 và thành phần thứ tự nghịch của hệ thống điện áp phải nhỏ hơn 0,5% so với thành phần thứ tự thuận, bỏ qua ảnh hưởng của thành phần thứ tự không.
Bằng thỏa thuận, có thể đo thành phần thứ tự nghịch của hệ thống dòng điện để thay cho thành phần thứ tự nghịch của hệ thống điện áp. Thành phần thứ tự nghịch của hệ thống dòng điện không được vượt quá 2,5% thành phần thứ tự thuận.
8.3.2 Nhiệt độ của máy điện trước khi thử nghiệm
Nếu nhiệt độ cuộn dây được xác định theo độ tăng điện trở thì nhiệt độ ban đầu của cuộn dây không được sai khác so với nhiệt độ chất làm mát quá 20C.
Nếu một máy điện cần thử nghiệm ở thông số đặc trưng ngắn hạn (kiểu chế độ làm việc S2) thì nhiệt độ của máy điện ở thời điểm bắt đầu tiến hành thử nghiệm nhiệt không được sai khác quá 50C so với nhiệt độ của chất làm mát.
8.3.3 Nhiệt độ của chất làm mát
Được phép thử nghiệm máy điện ở bất kỳ nhiệt độ thích hợp nào của chất làm mát. Xem Bảng 11 (đối với cuộn dây làm mát gián tiếp) hoặc Bảng 14 (đối với cuộn dây làm mát trực tiếp).
8.3.4 Đo nhiệt độ của chất làm mát trong quá trình thử nghiệm
Giá trị được chọn làm nhiệt độ của chất làm mát trong quá trình thử nghiệm phải là giá trị trung bình của các lần đo bằng các đầu đo nhiệt độ, được thực hiện cách quãng thời gian đều nhau trong khoảng phần tư cuối cùng của thời gian thử nghiệm. Để giảm sai số do nhiệt độ của các máy kích thước lớn thay đổi chậm so với những thay đổi về nhiệt độ của chất làm mát, phải áp dụng mọi biện pháp dự phòng hợp lý nhằm giảm thiểu những thay đổi này.
8.3.4.1 Máy điện kiểu hở hoặc kiểu kín không có độ trao đổi nhiệt (làm mát bằng không khí môi trường xung quanh hoặc bằng chất khí)
Nhiệt độ của không khí môi trường hoặc của chất khí phải được đo bằng một số đầu đo nhiệt độ đặt ở những điểm khác nhau xung quanh và lưng chừng chiều cao của máy điện, cách máy từ 1 m đến 2 m. Mỗi đầu đo phải được bảo vệ khỏi tác động bức xạ nhiệt và gió lùa.
8.3.4.2 Máy điện được làm mát bằng không khí hoặc bằng chất khí dẫn đến từ xa qua ống thông gió và máy điện có các bộ trao đổi nhiệt lắp rời
Nhiệt độ của chất làm mát sơ cấp phải được đo ở vị trí chất này đi vào máy điện.
8.3.4.3 Máy điện kiểu kín có các bộ trao đổi nhiệt lắp trên hoặc bên trong máy điện
Nhiệt độ của chất làm mát sơ cấp phải được đo ở vị trí chất này đi vào máy điện. Nhiệt độ của chất làm mát thứ cấp phải được đo ở vị trí chất này đi vào bộ trao đổi nhiệt.
8.4 Độ tăng nhiệt của một bộ phận máy điện
Độ tăng nhiệt của một bộ phận máy điện,
, là hiệu số giữa nhiệt độ của bộ phận máy điện đó được đo bằng phương pháp thích hợp phù hợp với 8.5 và nhiệt độ của chất làm mát được đo theo 8.3.4.
Để so sánh với các giới hạn độ tăng nhiệt (xem Bảng 7 hoặc Bảng 8) hoặc nhiệt độ (xem Bảng 12), khi có thể áp dụng, phải đo nhiệt độ ngay trước khi tắt máy tại cuối thử nghiệm nhiệt, theo mô tả ở 8.7.
Nếu không thể thực hiện được điều này, ví dụ do sử dụng phép đo trực tiếp điện trở, thì xem 8.6.2.3.
Đối với các máy điện được thử nghiệm ở chế độ làm việc chu kỳ thực tế (kiểu chế độ làm việc từ S3 đến S8) nhiệt độ ở thời điểm kết thúc thử nghiệm phải được lấy là nhiệt độ ở giữa giai đoạn nào dẫn đến phát nhiệt lớn nhất trong chu kỳ làm việc cuối cùng (nhưng xem thêm 8.7.3)
8.5 Phương pháp đo nhiệt độ
8.5.1 Quy định chung
Có ba phương pháp xác định nhiệt độ của cuộn dây và của các bộ phận khác:
- phương pháp điện trở;
- Phương pháp đầu đo nhiệt độ gắn vào (ETD)
- phương pháp nhiệt kế.
Không được sử dụng phương pháp này để kiểm tra bác bỏ phương pháp kia.
Để thử nghiệm gián tiếp, xem IEC 61986.
8.5.2 Phương pháp điện trở
Nhiệt độ của cuộn dây được xác định theo độ tăng điện trở của cuộn dây.
8.5.3 Phương pháp đầu đo nhiệt độ gắn vào (ETD)
Nhiệt độ được xác định nhờ các đầu đo (ví dụ các thiết kế điện trở, nhiệt mẫu hoặc các đầu đo bán dẫn hệ số nhiệt điện trở âm) được đặt bên trong máy điện trong quá trình chế tạo, tại những điểm không thể tiếp cận khi máy điện đã hoàn chỉnh.
8.5.4 Phương pháp nhiệt kế
Nhiệt độ được xác định bằng các nhiệt kế đặt tại các bề mặt tiếp cận được của máy điện đã hoàn chỉnh. Thuật ngữ “nhiệt kế” không chỉ bao hàm các nhiệt kế bầu mà còn là các nhiệt ngẫu và nhiệt kế điện trở không đặt sẵn bên trong. Khi sử dụng nhiệt kế bầu ở những điểm có từ trường mạnh thay đổi hoặc chuyển động, phải ưu tiên nhiệt kế rượu thay cho nhiệt kế thủy tinh.
8.6 Xác định nhiệt độ cuộn dây
8.6.1 Lựa chọn phương pháp
Nói chung, để đo nhiệt độ cuộn dây máy điện, phải áp dụng phương pháp điện trở, phù hợp với 8.5.1 (xem thêm 8.6.2.3.3).
Đối với cuộn dây stato xoay chiều của máy điện có công suất ra danh định lớn hơn hoặc bằng 5 000 kW (hoặc kVA), phải sử dụng phương pháp ETD.
Đối với máy điện xoay chiều có công suất ra danh định nhỏ hơn 5 000 kW (hoặc kVA) nhưng lớn hơn 200 kW (hoặc kVA), nhà chế tạo phải chọn hoặc là phương pháp điện trở hoặc là phương pháp ETD, trừ khi có thỏa thuận khác.
Đối với máy điện xoay chiều có công suất ra danh định nhỏ hơn hoặc bằng 200 kW (hoặc kVA), nhà chế tạo phải chọn phương pháp đo trực tiếp hoặc phương pháp xếp chồng của phương pháp điện trở (xem 8.6.2.1), trừ khi có thỏa thuận khác (nhưng xem thêm dưới đây).
Đối với máy điện có công suất ra danh định nhỏ hơn hoặc bằng 600 W (hoặc VA), nếu cuộn dây không đồng nhất hoặc sẽ hết sức phức tạp khi thực hiện những đấu nối cần thiết thì có thể xác định nhiệt độ bằng nhiệt kế. Phải áp dụng các giới hạn độ tăng nhiệt theo Bảng 7, điểm 1d dùng cho phương pháp đo điện trở.
Phương pháp nhiệt kế được thừa nhận trong các trường hợp sau:
a) Khi khó có thể xác định độ tăng nhiệt bằng phương pháp điện trở, ví dụ, đối với các cuộn dây đảo chiều và cuộn dây bù có điện trở nhỏ và, nói chung, đối với các cuộn dây có điện trở nhỏ, đặc biệt khi mà điện trở của các mối ghép hoặc mối nối chiếm một tỉ lệ đáng kể trong điện trở tổng.
b) Dây quấn một lớp, quay hoặc cố định.
c) Trong quá trình thử nghiệm thường xuyên trên các máy điện được chế tạo với số lượng lớn.
Đối với cuộn dây stato xoay chiều chỉ có một cạnh bối dây trong một rãnh, không được phép sử dụng phương pháp đầu đo nhiệt độ gắn vào để kiểm tra sự phù hợp với tiêu chuẩn này mà phải sử dụng phương pháp điện trở.
CHÚ THÍCH: Để kiểm tra nhiệt độ những cuộn dây này trong khi máy điện làm việc, đầu đo đặt ở đáy rãnh ít có tác dụng bởi vì nó chủ yếu đo nhiệt độ của lõi thép. Đầu đo đặt giữa bối dây và nêm sẽ theo sát nhiệt độ của cuộn dây hơn nhiều và do đó sẽ tốt hơn cho kiểm tra vận hành. Vì nhiệt độ ở đó có thể có phần thấp hơn nên quan hệ giữa nhiệt độ đo được ở vị trí đó và nhiệt độ đo được bằng phương pháp điện trở cần được xác định bằng thử nghiệm nhiệt.
Đối với các cuộn dây khác có một cạnh bối dây trong một rãnh và đối với phần đầu nối các cuộn dây, không được sử dụng phương pháp ETD để kiểm tra sự phù hợp với tiêu chuẩn này.
Đối với cuộn dây phần ứng có cổ góp và cuộn dây kích thích chấp nhận phương pháp điện trở và phương pháp nhiệt kế. Ưu tiên dùng phương pháp điện trở, nhưng đối với cuộn dây kích thích cố định của máy điện một chiều có hai lớp trở lên cũng có thể sử dụng phương pháp ETD.
8.6.2 Xác định bằng phương pháp điện trở
8.6.2.1 Phép đo
● phép đo trực tiếp khi bắt đầu và kết thúc thử nghiệm, sử dụng thiết bị có dải đo thích hợp;
● phép đo bằng dòng điện/điện áp một chiều trong cuộn dây một chiều, bằng cách đo dòng điện trong và điện áp trên cuộn dây, sử dụng thiết bị đo có các dải đo thích hợp;
● phép đo bằng dòng điện/điện áp một chiều trong cuộn dây xoay chiều, bằng cách đưa dòng điện một chiều và cuộn dây khi cuộn dây không mang điện;
● phương pháp xếp chồng không có gián đoạn dòng điện tải xoay chiều bằng cách xếp chồng lên dòng điện tải một dòng điện đo một chiều nhỏ, theo IEC 60279.
8.6.2.2 Tính toán
Độ tăng nhiệt θ2 - θa có thể tính được theo công thức:
![]()
trong đó
là nhiệt độ (0C) của cuộn dây (khi nguội) tại thời điểm đo điện trở ban đầu;
là nhiệt độ (0C) của cuộn dây khi kết thúc thử nghiệm nhiệt;
là nhiệt độ (0C) của chất làm mát khi kết thúc thử nghiệm nhiệt;
R1 là điện trở cuộn dây ở nhiệt độ
(khi nguội);
R2 là điện trở cuộn dây khi kết thúc thử nghiệm;
k là nghịch đảo của hệ số nhiệt độ của điện trở ở 00C của vật liệu dẫn
k = 235 đối với đồng
k = 225 đối với nhôm, nếu không có qui định khác.
Để thuận tiện, trong thực tế có thể sử dụng công thức thay thế sau:
![]()
8.6.2.3 Hiệu chỉnh trong thời gian máy dừng
8.6.2.3.1 Yêu cầu chung
Phép đo nhiệt độ ở lúc kết thúc thử nghiệm nhiệt bằng phương pháp đo trực tiếp điện trở đòi hỏi phải tắt máy nhanh. Yêu cầu cần có qui trình xây dựng từ trước một cách kỹ lưỡng và có đủ số người thích hợp.
8.6.2.3.2 Thời gian dừng ngắn
Nếu số đọc điện trở ban đầu có được trong khoảng thời gian qui định trong Bảng 5 thì phải chấp nhận số đọc đó cho phép đo nhiệt độ.
Bảng 5 - Khoảng thời gian
| Công suất ra danh định, Pdđ | Khoảng thời gian sau khi cắt điện |
| Pdđ ≤ 50 | 30 |
| 50 < Pdđ ≤ 200 | 90 |
| 200 < Pdđ ≤ 5 000 | 120 |
| 5000 < Pdđ | Theo thỏa thuận |
8.6.2.3.3 Thời gian dừng bị kéo dài
Nếu số đọc điện trở không thể lấy được trong khoảng thời gian qui định trong Bảng 5 thì phải lấy các số đọc càng sớm càng tốt, nhưng không lâu hơn hai lần khoảng thời gian qui định trong Bảng 5 và phải lấy các số đọc bổ sung lấy ở các khoảng thời gian cách nhau xấp xỉ một phút cho đến khi các số đọc này bắt đầu giảm rõ rệt so với giá trị lớn nhất của chúng. Vẽ đường cong các số đọc đó theo hàm của thời gian và ngoại suy về khoảng thời gian trễ thích hợp trong Bảng 5 ứng với công suất ra của máy điện. Nên vẽ trên đồ thị bán loga tại đó nhiệt độ được vẽ theo thang lôga. Giá trị nhiệt độ nhận được như vậy được coi là nhiệt độ khi tắt máy. Nếu nhiều phép đo liên tiếp cho kết quả nhiệt độ tăng dần sau khi tắt máy thì lấy giá trị lớn nhất.
Nếu không thể đọc được điện trở trong thời gian bằng hai lần khoảng thời gian qui định trong Bảng 5 thì phương pháp hiệu chỉnh này chỉ được sử dụng khi có thỏa thuận.
8.6.2.3.4 Dây quấn có một cạnh bối dây trong một rãnh
Đối với những máy điện có một cạnh bối dây trong một rãnh thì được phép sử dụng phương pháp điện trở bằng cách đo trực tiếp nếu như máy dừng lại hẳn trong khoảng thời gian nêu trong Bảng 5. Nếu phải mất trên 90 s sau khi cắt điện máy mới dừng hẳn thì được phép sử dụng phương pháp xếp chồng, nếu đã có thỏa thuận trước đó.
8.6.3 Xác định bằng phương pháp ETD
8.6.3.1 Yêu cầu chung
Các đầu đo phải được phân bố thích hợp trong toàn bộ cuộn dây và số đầu đo được lắp đặt không được nhỏ hơn sáu.
Phải thực hiện mọi nỗ lực hợp lý, đảm bảo an toàn để đặt các đầu đo ở những điểm mà tại đó có nhiều khả năng nhiệt độ là cao nhất, theo cách sao cho các đầu đo được bảo vệ có hiệu quả để không tiếp xúc với chất làm mát sơ cấp.
Phải sử dụng số đọc cao nhất mà các phần tử ETD đo được để xác định nhiệt độ của cuộn dây.
CHÚ THÍCH: Các phần tử ETD hoặc mối nối các phần tử này có thể hỏng và cho kết quả đo sai. Do vậy, nếu như có một hoặc một số các số đọc này tỏ ra không hợp lý sau khi khảo sát thì phải loại chúng ra.
8.6.3.2 Dây quấn có hai hoặc nhiều cạnh bối dây trong một rãnh
Các đầu đo phải được đặt giữa các cạnh bối dây được cách điện nằm trong rãnh ở vị trí có nhiều khả năng nhiệt độ là cao nhất.
8.6.3.3 Dây quấn có một cạnh bối dây trong một rãnh
Các đầu đo nhiệt độ phải được đặt giữa nêm và bên ngoài cách điện cuộn dây, ở vị trí có nhiều khả năng nhiệt độ là cao nhất, nhưng xem thêm 8.6.1.
8.6.3.4 Phần đầu các cuộn dây
Các đầu đo nhiệt độ phải được đặt giữa hai cạnh bối dây kề nhau trong phần đầu của cuộn dây tại những vị trí mà tại đó có nhiều khả năng nhiệt độ là cao nhất. Điểm nhạy nhiệt của đầu đo phải áp chặt với bề mặt của một cạnh bối dây và được bảo vệ đủ để khỏi bị ảnh hưởng của chất làm mát, nhưng xem thêm 8.6.1
8.6.4 Xác định bằng phương pháp nhiệt kế
Phải thực hiện mọi nỗ lực hợp lý, đảm bảo an toàn để đặt nhiệt kế vào điểm hoặc các điểm mà tại đó có nhiều khả năng nhiệt độ là cao nhất (ví dụ ở phần đầu các cuộn dây sát với lõi thép) theo cách sao cho nhiệt kế được bảo vệ có hiệu quả không bị tiếp xúc với chất làm mát sơ cấp nhưng lại có tiếp xúc tốt về nhiệt với cuộn dây hoặc bộ phận khác của máy điện.
Số đọc cao nhất từ nhiệt kế bất kỳ phải được lấy là nhiệt độ cuộn dây hoặc nhiệt độ của bộ phận khác của máy điện.
8.7 Thời gian thử nghiệm nhiệt
8.7.1 Thông số đặc trưng dùng cho chế độ làm việc liên tục
Thử nghiệm phải tiếp tục cho đến khi đạt cân bằng nhiệt.
8.7.2 Thông số đặc trưng dùng cho chế độ làm việc ngắn hạn
Thời gian thử nghiệm phải là thời gian nêu trong thông số đặc trưng.
8.7.3 Thông số đặc trưng dùng cho chế độ làm việc chu kỳ
Thông số đặc trưng đối với mức tải tương đương do nhà chế tạo ấn định (xem 5.2.6) thường phải đặt cho đến khi đạt được cân bằng nhiệt. Nếu thử nghiệm trong chế độ làm việc thực tế đã được thỏa thuận thì đặt chu kỳ tải qui định và duy trì cho đến khi đạt được chu kỳ nhiệt thực tế giống nhau. Tiêu chí đánh giá điều kiện này là đường thẳng nối các điểm tương ứng trên các chu kỳ chế độ làm việc kế tiếp nhau có độ dốc nhỏ hơn 20C trên một giờ. Nếu cần thiết, phải thực hiện các phép đo tại các khoảng thích hợp trong một khoảng thời gian.
8.7.4 Thông số đặc trưng dùng cho chế độ làm việc không chu kỳ và trong chế độ làm việc có tải không đổi rời rạc
Thông số đặc trưng đối với mức tải tương đương do nhà chế tạo ấn định (xem 5.2.6) phải được đặt cho đến khi đạt được cân bằng nhiệt.
8.8 Xác định hằng số thời gian tương đương về nhiệt đối với máy điện kiểu chế độ làm việc S9
Hằng số thời gian tương đương về nhiệt độ có thông gió như trong điều kiện làm việc bình thường thích hợp để xác định gần đúng diễn biến nhiệt độ có thể xác định từ đường cong làm mát được vẽ theo cách giống như trong 8.6.2.3. Giá trị của hằng số thời gian là 1,44 lần (tức là 1/ln(2) lần) khoảng thời gian để máy điện nguội đi còn một nửa độ tăng nhiệt đầy tải, sau khi ngắt máy điện khỏi nguồn.
8.9 Đo nhiệt độ ổ trục
Có thể sử dụng phương pháp nhiệt kế hoặc phương pháp ETD.
Điểm đo phải càng gần càng tốt một trong hai vị trí qui định trong Bảng 6.
Bảng 6 - Điểm đo
| Kiểu ổ trục | Điểm đo | Vị trí điểm đo |
| Bi cầu hoặc trụ | A | Trong hộp ổ lăn và không cách quá 10 mm1) tính từ áo ngoài của ổ trục |
|
| B | Bề mặt ngoài của hộp ổ lăn, càng gần vòng ngoài ổ lăn càng tốt |
| Ổ trượt | A | Trong vùng chịu áp lực của máng ổ trượt 3) và ở cách 1) khe hở màng dầu 2) không quá 10 mm. |
|
| B | Bất cứ chỗ nào khác trong máng ổ trượt |
| 1) Khoảng cách này được đo ở điểm gần nhất của ETD hoặc bầu của nhiệt kế. 2) Trong trường hợp máy điện có rôto ngoài, điểm A sẽ nằm trên phần tĩnh cách áo trong của ổ lăn không quá 10 mm, và điểm B sẽ nằm trên bề mặt ngoài của phần tĩnh càng gần áo trong của ổ lăn càng tốt. 3) Máng ổ trượt là phần đỡ vật liệu ổ trượt và được cố định trong hộp ổ trượt. Vùng chịu áp lực là phần trên chu vi chịu hợp lực của trọng lượng rô ro và các tải trọng hướng kính. | ||
Phải giảm thiểu nhiệt trở giữa đầu đo nhiệt độ và đối tượng cần đo nhiệt độ; ví dụ phải dùng bột dẫn nhiệt chèn kín các khe hở không khí.
CHÚ THÍCH: Giữa các điểm đo A và B cũng như giữa các điểm đo này và điểm nóng nhất của ổ trục có sự chênh lệch về nhiệt độ. Mức chênh lệch này phụ thuộc vào nhiều yều tố trong đó có kích thước của ổ trục. Đối với các ổ trượt có vòng bạc ép vào và ổ lăn bi cầu hoặc bi trụ đường kính trong đến 150 mm thì có thể coi như sự chênh lệch nhiệt độ giữa các điểm đo A và B là không đáng kể. Trong trường hợp các ổ trượt lớn hơn, chênh lệch nhiệt độ giữa điểm đo A và điểm đo B xấp xỉ 150C.
8.10 Các giới hạn về nhiệt độ và về độ tăng nhiệt
Các giới hạn đưa ra đối với hoạt động trong các điều kiện làm việc ở vị trí lắp đặt được qui định trong điều 6 và tại các thông số đặc trưng dùng cho chế độ liên tục (điều kiện chuẩn), tiếp đến là các qui tắc để hiệu chỉnh các giới hạn này khi làm việc ở chỗ có điều kiện khác và trên các thông số đặc trưng khác. Các qui tắc khác đưa ra các hiệu chỉnh về các giới hạn trong quá trình thử nghiệm nhiệt, khi các điều kiện ở vị trí thử nghiệm khác so với điều kiện ở vị trí lắp đặt.
Các giới hạn này được qui định liên quan đến chất làm mát chuẩn, qui định trong Bảng 4.
Qui tắc được đưa ra cho cả bộ tinh khiết của chất làm mát là hyđrô.
8.10.1 Cuộn dây được làm mát gián tiếp
Độ tăng nhiệt trong điều kiện chuẩn không được vượt quá giới hạn đưa ra trong Bảng 7 (chất làm mát là không khí) hoặc Bảng 8 (chất làm mát là hyđrô), tùy theo từng trường hợp.
Đối với các điều kiện làm việc ở vị trí lắp đặt khác, đối với các thông số đặc trưng không phải là chế độ làm việc liên tục và đối với các điện áp danh định lớn hơn 12 000 V, phải điều chỉnh các giới hạn theo Bảng 9. (Xem thêm Bảng 10 đối với giới hạn nhiệt độ chất làm mát được giả định trong Bảng 9).
Trong trường hợp các số đọc trên nhiệt kế thực hiện theo 8.6.1, giới hạn độ tăng nhiệt phải theo Bảng 7.
Đối với cuộn dây làm mát gián tiếp bằng không khí, nếu điều kiện ở vị trí thử nghiệm khác với điều kiện ở nơi lắp đặt thì phải áp dụng các giới hạn để hiệu chỉnh cho trong Bảng 11 tại vị trí thử nghiệm.
Nếu các giới hạn để hiệu chỉnh cho trong Bảng 11 dẫn đến nhiệt độ cho phép ở vị trí thử nghiệm mà nhà chế tạo cho rằng quá lớn thì qui trình thử nghiệm và các giới hạn phải được thỏa mãn.
Đối với cuộn dây làm mát gián tiếp bằng hyđrô thì không hiệu chỉnh tại vị trí thử nghiệm vì rất ít khả năng làm máy điện sẽ được thử nghiệm ở tải danh định ở bất kỳ nơi nào khác ngoài vị trí lắp đặt.
Bảng 7 - Giới hạn độ tăng nhiệt của cuộn dây được làm mát gián tiếp bằng không khí
| Cấp chịu nhiệt | 130 (B) | 155 (F) | 180 (H) | |||||||
| Phương pháp đo Th = Nhiệt kế, R = Điện trở | Th | R | ETD | Th | R | ETD | Th | R | ETD | |
| Hạng mục | Bộ phận của máy |
| ||||||||
| 1a) | Cuộn dây xoay chiều của máy điện có công suất đầu ra bằng 5 000 kW (hoặc kVA) hoặc lớn hơn | - | 80 | 851) | - | 105 | 1101) | - | 125 | 1301) |
| 1b) | Cuộn dây xoay chiều của máy điện có công suất đầu ra lớn hơn 200 kW (hoặc kVA), nhưng nhỏ hơn 5 000 kW (hoặc kVA) | - | 80 | 901) | - | 105 | 1151) | - | 125 | 1351) |
| 1c) | Cuộn dây xoay chiều của máy điện có công suất đầu ra bằng 200 kW (hoặc kVA) hoặc nhỏ hơn, không phải các máy điện trong hạng mục 1d) hoặc 1e) 2) | - | 80 | - | - | 105 | - | - | 125 | - |
| 1d) | Cuộn dây xoay chiều của máy điện có công suất đầu ra nhỏ hơn 600 W (hoặc VA) 2) | - | 85 | - | - | 110 | - | - | 130 | - |
| 1e) | Cuộn dây xoay chiều của máy điện tự làm mát không có quạt (IC 40) và/hoặc cuộn dây bọc kín 2) | - | 85 | - | - | 110 | - | - | 130 | - |
| 2 | Cuộn dây phần ứng có cổ góp | 70 | 80 | - | 85 | 105 | - | 105 | 125 | - |
| 3 | Cuộn dây kích thích máy điện xoay chiều và máy điện một chiều không phải các máy điện trong hạng mục 4. | 70 | 80 | - | 85 | 105 | - | 105 | 125 | - |
| 4a) | Cuộn dây kích thích máy điện đồng bộ rôto cực ẩn có cuộn dây kích thích một chiều đặt trong rãnh, trừ động cơ cảm ứng đồng bộ. | - | 90 | - | - | 110 | - | - | 135 | - |
| 4b) | Cuộn dây kích thích cố định có cách điện của máy điện một chiều có nhiều hơn một lớp | 70 | 80 | 90 | 85 | 105 | 110 | 105 | 125 | 135 |
| 4c) | Cuộn dây kích thích điện trở thấp của máy điện xoay chiều và một chiều có nhiều hơn một lớp và cuộn dây bù của máy điện một chiều | 80 | 80 | - | 100 | 100 | - | 125 | 125 | - |
| 4d) | Cuộn dây một lớp của máy điện xoay chiều và một chiều có bề mặt kim loại để trần hoặc phủ vecni. 3) | 80 | 90 | - | 110 | 110 | - | 135 | 135 | - |
| 1) Để hiệu chỉnh cuộn dây xoay chiều điện áp cao, xem hạng mục 4 của Bảng 9. 2) Với việc áp dụng phương pháp thử nghiệm xếp chồng đối với cuộn dây máy điện công suất danh định bằng 200 kW (hoặc kVA) hoặc thấp hơn với các cấp chịu nhiệt 130 (B) và 155 (F), các giới hạn độ tăng nhiệt nêu ra đối với phương pháp điện trở có thể bị vượt quá tới 50C. 3) Cũng bao gồm cả các cuộn dây nhiều lớp với điều kiện là từng lớp bên dưới đều tiếp xúc với chất làm mát sơ cấp tuần hoàn. | ||||||||||
Bảng 8 - Giới hạn độ tăng nhiệt của cuộn dây làm mát gián tiếp bằng hyđrô
| Cấp chịu nhiệt | 130 (B) | 155 (F) | |||
| Phương pháp đo | Điện trở | ETD | Điện trở | ETD | |
| Hạng mục |
|
|
|
|
|
| 1 | Cuộn dây xoay chiều của máy điện có công suất đầu ra lớn hơn hoặc bằng 5000 kW (kVA) hoặc có chiều dài lõi thép từ 1m trở lên |
|
|
|
|
|
| Áp suất tuyệt đối hyđrô 2) ≤ 150 kPa (1,5 bar) | - | 85 1) | - | 105 1) |
|
| > 150 kPa ≤ 200 kPa (2,0 bar) | - | 80 1) | - | 100 1) |
|
| > 200 kPa ≤ 300 kPa (3,0 bar) | - | 78 1) | - | 98 1) |
|
| > 300 kPa ≤ 400 kPa (4,0 bar) | - | 73 1) | - | 93 1) |
|
| > 400 kPa | - | 70 1) | - | 90 1) |
| 2a | Cuộn dây xoay chiều của máy điện có công suất đầu ra nhỏ hơn 5000 kW (kVA) hoặc có chiều dài lõi thép ngắn hơn 1m | 80 | 85 1) | 100 | 110 1) |
| 2b | Cuộn dây kích thích một chiều của máy điện xoay chiều và một chiều không thuộc hạng mục 3 và 4 | 80 | - | 105 | - |
| 3 | Cuộn dây kích thích của máy điện loại tuabin có kích thích bằng điện một chiều | 85 | - | 105 | - |
| 4a | Cuộn dây kích thích điện trở thấp có hai lớp trở lên và cuộn dây bù | 80 | - | 100 | - |
| 4b | Cuộn dây một lớp có bề mặt để trần hoặc phủ vécni | 90 | - | 110 | - |
| 1) Để hiệu chỉnh đối với cuộn dây xoay chiều điện áp cao, xem hạng mục 4 trong Bảng 9. 2) Chỉ có ở hạng mục này, giới hạn độ tăng nhiệt phụ thuộc vào áp suất của hyđrô. 3) Cũng bao gồm cả cuộn dây kích thích nhiều lớp, với điều kiện là từng lớp nằm bên dưới đều tiếp xúc với chất làm mát sơ cấp tuần hoàn. | |||||
Bảng 9 - Hiệu chỉnh về các giới hạn độ tăng nhiệt tại vị trí lắp đặt của cuộn dây làm mát gián tiếp có tính đến thông số đặc trưng và điều kiện làm việc không theo chuẩn
| Hạng mục | Điều kiện làm việc hoặc thông số đặc trưng | Điều chỉnh về các giới hạn độ tăng nhiệt (Dθ) theo Bảng 7 và Bảng 8 | |
| 1a | Nhiệt độ lớn nhất của không khí xung quanh hoặc của chất khí làm mát tại lối vào của máy điện (θc) và ở độ cao so với mực nước biển nhỏ hơn hoặc bằng 1 000 m. Nếu hiệu số giữa cấp chịu nhiệt và giới hạn nhiệt độ quan sát được, gồm tổng nhiệt độ ở lối vào của chất làm mát chuẩn là 400C và giới hạn của độ tăng nhiệt theo Bảng 7 và Bảng 8 nhỏ hơn hoặc bằng 50C. Đối với độ cao so với mực nước biển cao hơn thì thay 400C bằng giá trị cho trong Bảng 10. | 00C ≤ θc ≤ 400C | Tăng lên một lượng mà nhờ đó nhiệt độ chất làm mát nhỏ hơn 400C. |
| 1b | Nhiệt độ lớn nhất của không khí xung quanh hoặc của chất khí làm mát tại lối vào máy điện (θc) và ở độ cao so với mực nước biển nhỏ hơn hoặc bằng 1000 m. Nếu hiệu số giữa cấp chịu nhiệt và giới hạn nhiệt độ quan sát được, gồm tổng nhiệt độ ở lối vào của chất làm mát chuẩn lã 400C và giới hạn của độ tăng nhiệt theo Bảng 7 và Bảng 8 lớn hơn 50C. Đối với độ cao so với mực nước biển cao hơn thì thay 400C bằng giá trị cho trong Bảng 10. | 00C ≤ θc ≤ 400C | Tăng lên một lượng mà nhờ đó nhiệt độ chất làm mát nhỏ hơn 400C, nhưng lượng này được giảm theo hệ số: (1 - ) với lim.tmp = giới hạn độ tăng nhiệt theo Bảng 7 hoặc Bảng 8 tại nhiệt độ chất làm mát khi nguội là 400C. |
| 1c |
| 400C ≤ θc ≤ 600C | Giảm đi một lượng mà nhờ đó nhiệt độ chất làm mát vượt quá 400C |
| 1d |
| θc< 0 hoặc θc >600C | Theo thỏa thuận |
| 2 | Nhiệt độ lớn nhất của nước tại lối vào bộ trao đổi nhiệt làm mát bằng nước hoặc nhiệt độ lớn nhất của nước bao quanh dùng cho máy điện ngâm chìm có làm mát bề mặt hoặc máy điện có làm mát kiểu áo nước | 50C ≤ θw ≤ 250C | Tăng lên 150C và một lượng bằng hiệu số giữa 250C và θw |
| θw > 250C | Tăng lên 150C và giảm một lượng bằng hiệu giữa θw và 250C. | ||
| 3 | Độ cao so với mực nước biển | 1000m < H ≤ 4000m và không quy định nhiệt độ không khí bao quanh
H > 4000 m | Không điều chỉnh. Phải giả định là hiệu quả làm mát giảm là do độ cao so với mực nước biển được bù lại bởi sự giảm nhiệt độ môi trường lớn nhất xuống thấp hơn 400C và vì thế nhiệt độ tổng không vượt quá 400C cộng với độ tăng nhiệt nêu trong Bảng 7 và Bảng 8 1) Theo thỏa thuận |
| 4 | Điện áp danh định của cuộn dây stato (Udđ) | 12 kV < Udđ ≤ 24 kV
Udđ > 24 kV | Dθ dùng cho đầu đo nhiệt kiểu gắn vào (ETD) phải được giảm 10C cho mỗi kV hoặc phần lẻ của kV trong phạm vi từ 12 kV đến 24 kV. Theo thỏa thuận |
| 5 2) | Thông số đặc trưng dùng cho chế độ ngắn hạn (S2), có công suất đầu ra nhỏ hơn 5 000 kW (kVA) | Tăng lên 100C | |
| 6 2) | Thông số đặc trưng dùng cho chế độ không chu kỳ (S9) | Dθ có thể vượt quá trong chu kỳ ngắn khi máy điện đang làm việc | |
| 7 2) | Thông số đặc trưng dùng cho chế độ có tải rời rạc (S10) | Dθ có thể vượt quá trong chu kỳ rời rạc khi máy điện đang làm việc | |
| 1) Giả sử mức giảm nhiệt độ môi trường là 1% của mức tăng giới hạn ứng với 100 m độ cao tính từ mức 1 000 m thì nhiệt độ không khí môi trường lớn nhất tại vị trí lắp đặt có thể như thể hiện trong Bảng 10. 2) Chỉ dùng cho cuộn dây làm mát bằng không khí. | |||
Bảng 10 - Nhiệt độ môi trường lớn nhất giả định
| Độ cao m | Cấp chịu nhiệt | ||
| 130 (B) | 155 (F) | 180 (H) | |
| Nhiệt độ 0C | |||
| 1 000 2 000 3 000 4 000 | 40 32 24 16 | 40 30 19 9 | 40 28 15 3 |
8.10.2 Cuộn dây làm mát trực tiếp
Nhiệt độ trong điều kiện chuẩn không được vượt quá các giới hạn cho trong Bảng 12.
Đối với các điều kiện khác tại vị trí lắp đặt, các giới hạn phải hiệu chỉnh theo Bảng 13.
Nếu điều kiện tại vị trí thử nghiệm khác với điều kiện ở vị trí lắp đặt thì áp dụng các giới hạn hiệu chỉnh cho trong Bảng 14 ở vị trí thí nghiệm.
Nếu các giới hạn hiệu chỉnh cho trong Bảng 14 dẫn đến nhiệt độ ở vị trí thử nghiệm được nhà chế tạo cho là quá mức thì qui trình thử nghiệm và các giới hạn phải được thỏa thuận.
8.10.3 Hiệu chỉnh để tính đến độ tinh khiết của hyđrô khi thử nghiệm
Đối với cuộn dây làm mát trực tiếp hoặc gián tiếp bằng hyđrô, không được tiến hành điều chỉnh các giới hạn độ tăng nhiệt hoặc nhiệt độ tổng nếu như nồng độ của hyđrô trong chất làm mát nằm trong khoảng 95% đến 100%.
8.10.4 Cuộn dây bị ngắn mạch thường xuyên, lõi từ và tất cả các thành phần kết cấu (trừ các ổ trục) có hoặc không tiếp xúc với cách điện
Độ tăng nhiệt hoặc nhiệt độ không được gây ảnh hưởng xấu đến cách điện của bộ phận này hoặc các bộ phận liền kề với bộ phận này.
8.10.5 Cổ góp và vành trượt, kiểu hở hoặc kiểu kín, chổi than và giá đỡ chổi than
Độ tăng nhiệt hoặc nhiệt độ của tất cả cổ góp, vành trượt, chổi than, hoặc giá đỡ chổi than không được gây ảnh hưởng xấu đến cách điện của bộ phận này hoặc các bộ phận liền kề với bộ phận này.
Độ tăng nhiệt hoặc nhiệt độ của cổ góp hoặc vành trượt không được vượt quá giá trị mà tại đó sự phối hợp loại chổi than và cổ bóp hoặc vật liệu vành trượt có thể duy trì dòng điện trên toàn bộ dải làm việc.
Bảng 11 - Giới hạn điều chỉnh độ tăng nhiệt tại vị trí thử nghiệm (DθT) đối với cuộn dây làm mát gián tiếp bằng không khí có tính đến điều kiện làm việc tại vị trí thử nghiệm
| Hạng mục | Điều kiện thử nghiệm | Giới hạn điều chỉnh tại vị trí thử nghiệm DθT | |
| 1 | Chênh lệch nhiệt độ chất làm mát chuẩn tại vị trí thử nghiệm (θcT) và vị trí lắp đặt (θc) | Giá trị tuyệt đối của | DθT = Dθ |
| Giá trị tuyệt đối của | Theo thỏa thuận | ||
| 2 | Chênh lệch về độ cao so với mực nước biển giữa vị trí thử nghiệm (HT) và vị trí lắp đặt (H) | 1 000 m < H ≤ 4 000 m |
|
| H < 1 000 m |
| ||
| 1 000 m < H ≤ 4 000 m |
| ||
| H> 4 000 m hoặc HT > 4000 m | Theo thỏa thuận | ||
| CHÚ THÍCH 1: Dθ cho trong Bảng 7 và được hiệu chỉnh theo Bảng 9, nếu cần. CHÚ THÍCH 2: Nếu cần đo độ tăng nhiệt so với nhiệt độ của nước tại lối vào bộ làm mát thì cần tính đến ảnh hưởng của độ cao lên chênh lệch nhiệt độ giữa không khí và nước. Tuy nhiên, trong hầu hết các thiết kế bộ làm mát ảnh hưởng này sẽ nhỏ, sự chênh lệch tăng lên cùng với tăng độ cao là khoảng 20C cho mỗi 1 000m. Nếu nhất thiết phải điều chỉnh thì cần được thỏa thuận. | |||
Bảng 12 - Giới hạn nhiệt độ của cuộn dây làm mát trực tiếp và chất làm mát cuộn dây
| Cấp chịu nhiệt | 130 (B) | 155 (F) | |||||
| Phương pháp đo | Nhiệt kế 0C | Điện trở 0C | ETD 0C | Nhiệt kế 0C | Điện trở 0C | ETD 0C | |
| Hạng mục | Bộ phận của máy |
|
|
|
|
|
|
| 1 | Chất làm mát tại đầu ra của cuộn dây xoay chiều làm mát trực tiếp. Ưu tiên sử dụng các giá trị nhiệt độ này so với các giá trị cho trong hạng mục 2 làm cơ sở của thông số đặc trưng. |
|
|
|
|
|
|
| 1a) | Chất khí (không khí, hyđrô, heli v.v..) | 110 | - | - | 130 | - | - |
| 1b) | Nước | 90 | - | - | 90 | - | - |
| 2 | Cuộn dây xoay chiều |
|
|
|
|
|
|
| 2a) | Làm mát bằng chất khí | - | - | 120 | - | - | 145 |
| 2b) | Làm mát bằng chất lỏng |
|
| Chú thích 1 |
|
| Chú thích 1 |
| 3 | Cuộn dây kích thích của máy điện loại tuabin |
|
|
|
|
|
|
| 3a) | Làm mát bằng chất khí đi ra từ rôto qua số lượng khu vực đầu ra (Chú thích 2) |
|
|
|
|
|
|
|
| 1 và 2 | - | 100 | - | - | 115 | - |
|
| 3 và 4 | - | 105 | - | - | 120 | - |
|
| 6 | - | 110 | - | - | 125 | - |
|
| Từ 8 đến 14 | - | 115 | - | - | 130 | - |
|
| Trên 14 | - | 120 | - | - | 135 | - |
| 3b) | Làm mát bằng chất lỏng | Tuân thủ nhiệt độ tối đa của chất làm mát cho trong 1b) sẽ đảm bảo rằng nhiệt độ phát nóng cục bộ của cuộn dây là không quá nhiều | |||||
| 4 | Cuộn dây kích thích của máy điện xoay chiều và máy điện một chiều có kích thích khác với hạng mục 3 |
|
|
|
|
|
|
| 4a) | Làm mát bằng chất khí | - | 130 | - | - | 150 | - |
| 4b) | Làm mát bằng chất lỏng | Tuân thủ nhiệt độ tối đa của chất làm mát cho trong 1b) sẽ đảm bảo rằng nhiệt độ phát nóng cục bộ của cuộn dây là không quá nhiều | |||||
| CHÚ THÍCH 1: Không điều chỉnh trong trường hợp cuộn dây xoay chiều điện áp cao có khả năng áp dụng cho các hạng mục này, xem Bảng 13, hạng mục 2. CHÚ THÍCH 2: Thông gió rô to được phân loại theo số vùng đầu ra hướng kính trên chiều dài tổng của rô to. Vùng lối ra riêng cho chất làm mát phía đầu cuộn dây được tính là một lối ra cho mỗi đầu. Vùng lối ra chung của hai luồng hướng ngược nhau cần được tính là hai vùng. | |||||||
Bảng 13 - Hiệu chỉnh về giới hạn nhiệt độ tại vị trí lắp đặt đối với cuộn dây làm mát trực tiếp bằng không khí hoặc hyđrô có tính đến điều kiện làm việc không chuẩn và thông số đặc trưng
| Hạng mục | Điều kiện làm việc hoặc thông số đặc trưng | Hiêu chỉnh về giới hạn nhiệt độ theo Bảng 12 | |
| 1 | Nhiệt độ θc của chất làm mát chuẩn | 00C ≤ θc ≤ 400C | Giảm một lượng bằng hiệu số giữa 400C và θc. Tuy nhiên, theo thỏa thuận có thể giảm một lượng nhỏ hơn với điều kiện là θc nhỏ hơn 100C, tiến hành giảm ở ít nhất là bằng hiệu giữa 100C và θc. |
| 400C < θc ≤ 600C | Không hiệu chỉnh | ||
| θc < 00C hoặc θc > 600C | Theo thỏa thuận | ||
| 2 | Điện áp danh định cuộn dây stato (Udđ) | Udđ > 11 kV | Không hiệu chỉnh. |
Bảng 14 - Giới hạn nhiệt độ hiệu chỉnh ở vị trí thử nghiệm θT đối với cuộn dây làm mát trực tiếp bằng không khí có tính đến điều kiện làm việc ở vị trí thử nghiệm
| Hạng mục | Điều kiện thử nghiệm | Giới hạn nhiệt độ điều chỉnh tại vị trí thử nghiệm θT | |
| 1 | Chênh lệch nhiệt độ của chất làm mát chuẩn tại vị trí thử nghiệm (θcT) và vị trí lắp đặt (θc) | Gí trị tuyệt đối của (θc - θcT) ≤ 300C | θT = θ |
|
|
| Gí trị tuyệt đối của (θc - θcT) > 300C | Theo thỏa thuận |
| 2 | Chênh lệch độ cao so với mực nước biển của vị trí thử nghiệm (HT) và vị trí lắp đặt (H) | 1 000 m < H ≤ 4 000 m HT < 1 000 m |
|
|
|
| H < 1 000 m 1 000 m < HT ≤ 4 000 m
|
|
|
|
| 1 000 m < H ≤ 4000 m 1 000 m < HT ≤ 4 000 m |
|
|
|
| H > 4 000 m hoặc HT > 4 000 m | Theo thỏa thuận |
| CHÚ THÍCH: θ được cho trong Bảng 12 và được hiệu chỉnh theo Bảng 13, nếu cần thiết. | |||
9. Tính năng và các thử nghiệm khác
9.1 Thử nghiệm thường xuyên
Thử nghiệm thường xuyên được thực hiện tại nhà máy. Thử nghiệm thường xuyên chỉ được thực hiện trên các máy điện đã được lắp ráp tại xưởng của nhà chế tạo. Không cần lắp đặt hoàn chỉnh máy điện. Máy điện có thể thiếu các thành phần không quan trọng đối với thử nghiệm. Thử nghiệm thường xuyên không cần tiến hành trên máy điện có ghép nối, trừ thử nghiệm hở mạch trên máy điện đồng bộ.
Chương trình thử nghiệm tối thiểu được liệt kê trong Bảng 15 và áp dụng cho các máy điện có công suất đầu ra danh định nhỏ hơn 20 MW (MVA). Ngoài ra, các mục thử nghiệm thường xuyên khác có thể thực hiện riêng trên các máy điện có thông số đặc trưng lớn hơn 200 kW (kVA). Thuật ngữ máy điện đồng bộ gồm cả các máy điện nam châm vĩnh cửu.
Đối với máy điện một chiều, tùy thuộc vào kích cỡ và thiết kế, thử nghiệm đối chiếu khi mang tải có thể thực hiện là thử nghiệm thường xuyên.
Bảng 15 - Chương trình tối thiểu của thử nghiệm thường xuyên
| Số | Thử nghiệm | Máy điện cảm ứng (kể cả động cơ cảm ứng đồng bộ)1 | Máy điện đồng bộ | Máy điện một chiều có kích thích độc lập hoặc song song | |
| Động cơ | Máy phát | ||||
| 1 | Điện trở cuộn dây (trạng thái nguồn) | Có | Có | Có | |
| 2 | Tổn hao không tải và dòng điện | Có | - | - | |
| 3a | Tổn hao không tải ở hệ số công suất bằng một 2 | - | Có 4 | - | |
| 3b | Dòng điện kích thích không tải ở điện áp danh định bằng thử nghiệm mạch hở 2 | - | Có 4 | - | |
| 4 | Dòng điện kích thích ở tốc độ danh định và điện áp phần ứng danh định | - | - | Có | |
| 5 | Điện áp cảm ứng thứ cấp mạch hở ở trạng thái dừng (rôto dây quấn) | Có | - | - | |
| 6a | Chiều quay | Có | Có | - | Có |
| 6b | Thứ tự pha | - | - | Có | - |
| 7 | Thử nghiệm điện áp chịu thử theo 9.2 | Có | Có | Có | |
| 1 IEV 411-33-04. 2 Không kể máy điện loại nam châm vĩnh cửu. 3 Để an toàn, thử nghiệm này có thể thực hiện ở điện áp suy giảm. 4 Thử nghiệm 3a và 3b là thay thế nhau. Chỉ yêu cầu thực hiện một trong hai thử nghiệm. | |||||
9.2 Thử nghiệm điện áp chịu thử
Điện áp thử nghiệm, như qui định dưới đây, phải được đặt giữa cuộn dây cần thử nghiệm và vỏ của máy điện, lõi và các cuộn dây không cần thử nghiệm thì được nối đến vỏ. Chỉ đặt điện áp này lên một máy điện hoàn chỉnh và chưa qua sử dụng có tất cả các bộ phận đã được lắp ráp trong các điều kiện tương đương với điều kiện làm việc bình thường và phải thực hiện tại xưởng của nhà chế tạo hoặc sau khi lắp máy điện vào vị trí làm việc. Thử nghiệm điện áp chịu thử phải thực hiện ngay sau thử nghiệm nhiệt, nếu có.
Trong trường hợp máy điện nhiều pha có điện áp danh định lớn hơn 1 kV, mỗi pha có hai đầu riêng rẽ, điện áp thử nghiệm phải đặt lên từng pha và vỏ, lõi và các pha và cuộn dây khác không trong thử nghiệm thì được nối với vỏ máy.
Ngoại trừ các nội dung nêu dưới đây, điện áp thử nghiệm phải có tần số công nghiệp và có dạng sóng về cơ bản là hình sin. Giá trị điện áp thử phải theo Bảng 16. Tuy nhiên, đối với máy điện có điện áp danh định từ 6 kV trở lên khi thiết bị tần số công nghiệp không có sẵn thì theo thỏa thuận, có thể thực hiện thử nghiệm bằng điện áp một chiều ở điện áp bằng 1,7 lần giá trị hiệu dụng cho trong Bảng 16.
CHÚ THÍCH: Trong quá trình thử nghiệm điện áp một chiều, phân bố điện thế bề mặt dọc theo đầu cuộn dây cách điện và cơ chế già hóa khác với cơ chế thử nghiệm bằng điện áp xoay chiều.
Thử nghiệm được bắt đầu ở điện áp không quá một nửa điện áp thử nghiệm yêu cầu. Sau đó tăng từ từ hoặc theo bước không quá 5% điện áp yêu cầu đến điện áp đầy đủ, thời gian cho phép để tăng điện áp từ một nửa đến giá trị đầy đủ không nhỏ hơn 10 s. Giá trị điện áp đầy đủ phải được duy trì trong 1 min phù hợp với giá trị qui định trong Bảng 16. Trong quá trình này không được xảy ra hỏng hóc (xem TCVN 6099-1 (IEC 60060-1)).
Trong quá trình thử nghiệm thường xuyên các đại lượng của máy điện đến 200 kW (hoặc kVA) và có điện áp danh định Udđ ≤ 1 kV, thời gian thử nghiệm 1 min có thể thay bằng 1s ở 120% giá trị điện áp thử nghiệm qui định trong Bảng 16.
Không được lặp lại thử nghiệm điện áp chịu thử ở điện áp đầy đủ trên cuộn dây để công nhận. Tuy nhiên, nếu tiến hành thử nghiệm lần hai theo yêu cầu của người mua, sau khi được làm khô thêm, nếu cần, điện áp thử nghiệm phải bằng 80% điện áp qui định trong Bảng 16.
Để xác định điện áp thử nghiệm từ Bảng 16 dùng cho động cơ một chiều được cung cấp điện từ bộ chuyển đổi công suất tĩnh, phải sử dụng giá trị điện áp một chiều của động cơ hoặc giá trị hiệu dụng pha-pha của điện áp xoay chiều danh định ở đầu nối vào của bộ chuyển đổi công suất tĩnh, chọn giá trị lớn hơn.
Các cuộn dây được quấn lại hoàn toàn phải được thử nghiệm ở điện áp thử nghiệm đầy đủ ứng với máy điện còn mới.
Khi người sử dụng và người thầu khoán có thỏa thuận thực hiện điện áp chịu thử trong trường hợp cuộn dây được quấn lại một phần hoặc trong trường hợp máy điện đại tu, nên thực hiện qui trình dưới đây.
a) Cuộn dây được quấn lại một phần được thử nghiệm ở 75% điện áp thử nghiệm ứng với máy điện mới. Trước thử nghiệm, phần cũ của cuộn dây phải được làm sạch và làm khô cẩn thận;
b) máy điện đại tu, sau khi làm sạch và làm khô cho chịu điện áp bằng 1,5 lần điện áp danh định nhưng không nhỏ hơn 1 000 V nếu điện áp danh định lớn hơn hoặc bằng 100V và không nhỏ hơn 500 V nếu điện áp danh định nhỏ hơn 100V.
Bảng 16 - Thử nghiệm điện áp chịu thử
| Hạng mục | Máy điện hoặc bộ phận máy điện | Điện áp thử nghiệm (giá trị hiệu dụng) |
| 1 | Cuộn dây cách điện của máy điện quay có công suất đầu ra danh định nhỏ hơn 1 kW (kVA) và có điện áp danh định nhỏ hơn 100 V, trừ các máy điện quay trong các hạng mục từ 4 đến 8. | 500 V + hai lần điện áp danh định |
| 2 | Cuộn dây cách điện của máy điện quay có công suất đầu ra danh định nhỏ hơn 10 000 kW (kVA) trừ các máy điện quay trong hạng mục 1 và các hạng mục từ 4 đến 8 (chú thích 2) | 1 000 V + hai lần điện áp danh định, tối thiểu là 1 500 V (chú thích 1) |
| 3 | Cuộn dây cách điện của máy điện quay có công suất đầu ra danh định lớn hơn hoặc bằng 10 000 kW (kVA) hoặc lớn hơn nhưng không kể các máy điện quay trong các hạng mục từ 4 đến 8 (chú thích 2) Điện áp danh định (chú thích 1): |
|
|
| nhỏ hơn hoặc bằng 24 000 V | 1 000 V + hai lần điện áp danh định |
|
| cao hơn 24 000 V | Theo thỏa thuận |
| 4 | Cuộn dây kích thích độc lập của máy điện một chiều | 1 000 V + hai lần điện áp mạch điện danh định lớn nhất nhưng tối thiểu là |
| 5 | Cuộn dây kích thích của máy phát đồng bộ, động cơ đồng bộ và máy bù đồng bộ |
|
| 5a) | Điện áp kích thích danh định: |
|
|
| - nhỏ hơn hoặc bằng 500 V | 10 lần điện áp kích thích danh định nhưng tối thiểu là 1 500 V |
|
| - cao hơn 500 V | 4 000 V + hai lần điện áp kích thích danh định |
| 5b) | Khi một máy điện được thiết kế để khởi động có cuộn dây kích thích bị nối tắt hoặc nối qua một điện trở có giá trị nhỏ hơn 10 lần điện trở cuộn dây | 10 lần điện áp kích thích danh định nhưng tối thiểu là 1 500 V và tối đa là |
| 5c) | Khi máy điện được thiết kế để khởi động với cuộn dây kích thích được nối qua một điện trở có giá trị lớn hơn hoặc bằng 10 lần điện trở cuộn dây hoặc với cuộn dây kích thích hở mạch có hoặc không có công tắc khử từ | 1 000 V + hai lần điện áp hiệu dụng lớn nhất có thể xuất hiện trong các điều kiện khởi động qui định, giữa các đầu nối của cuộn dây kích thích hoặc trong trường hợp cuộn dây kích thích bị phân đoạn giữa các đầu nối của đoạn bất kỳ nhưng tối thiểu là 1 500 V (chú thích 3) |
| 6 | Cuộn dây thứ cấp (thường là rôto) của động cơ cảm ứng hoặc động cơ cảm ứng đồng bộ nếu không bị ngắn mạch thường xuyên (ví dụ, nếu được thiết kế để khởi động bằng biến trở) |
|
| 6a) | Đối với động cơ không đảo chiều hoặc động cơ đảo chiều từ trạng thái dừng | 1 000 V + hai lần điện áp ở trạng thái dừng mạch hở nếu được đo giữa các vành trượt hoặc các đầu nối thứ cấp, với điện áp danh định đặt lên cuộn dây sơ cấp |
| 6b) | Đối với động cơ cần đảo chiều hoặc hãm bằng cách đảo nguồn cung cấp sơ cấp trong khi động cơ đang chạy | 1 000 V + 4 lần điện áp thứ cấp ở trạng thái dừng mạch hở như xác định trong hạng mục 6a) |
| 7 | Bộ kích thích (trừ các loại dưới đây) | Tùy thuộc vào cuộn dây mà bộ kích thích nối vào. |
|
| Loại trừ 1: bộ kích thích của động cơ đồng bộ (kể cả động cơ cảm ứng đồng bộ) nếu được nối đất hoặc ngắt ra khỏi cuộn dây kích thích trong thời gian khởi động | 1 000 V + 2 lần điện áp kích thích danh định nhưng tối thiểu là 1 500 V. |
|
| Loại trừ 2: cuộn dây kích thích độc lập của bộ kích thích (xem hạng mục 4) |
|
| 8 | Máy điện và khí cụ điện được nối liên kết về điện | Cần tránh lặp lại các thử nghiệm trong các hạng mục từ 1 đến 7 trên đây, nhưng nếu thử nghiệm được tiến hành trên một nhóm máy điện và khí cụ điện mà từng sản phẩm trước đó đã qua thử nghiệm điện áp chịu thử thì điện áp đặt lên bố trí nối điện này phải là 80% điện áp thử nghiệm thấp nhất tương ứng với từng sản phẩm riêng rẽ của nhóm (chú thích 4) |
| 9 | Thiết bị có tiếp xúc vật lý với cuộn dây, ví dụ đầu đo nhiệt độ, phải được thử nghiệm với vỏ máy điện. Trong quá trình thử nghiệm chịu thử trên máy điện, tất cả các thiết bị có tiếp xúc vật lý với cuộn dây phải được nối đến vỏ máy điện. | 1 500 V |
| CHÚ THÍCH 1: Đối với cuộn dây hai pha có một đầu nối chung, điện áp trong công thức phải là điện áp hiệu dụng cao nhất xuất hiện giữa hai đầu nối bất kỳ trong quá trình làm việc. CHÚ THÍCH 2: Các thử nghiệm chịu thử trên máy điện có cách điện được phân cấp cần phải theo thỏa thuận. CHÚ THÍCH 3: Điện áp xuất hiện giữa các đầu nối của cuộn dây kích thích, hoặc các đoạn của cuộn dây kích thích, trong điều kiện khởi động qui định, có thể được đo ở điện áp cung cấp suy giảm bất kỳ, và điện áp đo được này phải được tăng theo tỉ số giữa điện áp cung cấp khởi động qui định và điện áp cung cấp thử nghiệm. CHÚ THÍCH 4: Đối với cuộn dây của một hoặc nhiều máy điện có nối điện với nhau, điện áp cần xem xét là điện áp lớn nhất xuất hiện so với đất. | ||
9.3 Quá dòng không thường xuyên
9.3.1 Yêu cầu chung
Khả năng chịu quá dòng của máy điện quay được đưa ra chỉ vì mục đích phối hợp các máy với các thiết bị điều khiển và bảo vệ. Tiêu chuẩn này không yêu cầu thử nghiệm để chứng minh các khả năng này. Hiểu ứng phát nóng trong cuộn dây của máy điện biến thiên xấp xỉ theo tích của thời gian và bình phương dòng điện. Dòng điện vượt quá dòng danh định sẽ dẫn đến nhiệt độ tăng cao. Trừ khi có thỏa thuận khác giữa nhà chế tạo và người mua, có thể giả định máy điện chỉ phải làm việc ở mức quá dòng qui định một số ít lần, trong thời gian ngắn trong suốt tuổi thọ của máy. Khi máy điện được sử dụng cả ở hai chế độ máy phát và động cơ, khả năng chịu quá dòng nên theo thỏa thuận giữa nhà chế tạo và người mua.
CHÚ THÍCH: Khả năng chịu quá dòng không thường xuyên của máy điện đồng bộ liên quan đến thành phần thứ tự nghịch thường xuyên của dòng điện trong điều kiện sự cố, xem 7.2.3
9.3.2 Máy phát điện
Máy phát điện xoay chiều có công suất ra không quá 1 200 MVA phải chịu được dòng điện bằng 1,5 lần dòng điện danh định trong thời gian không nhỏ hơn 30 s.
Máy phát điện xoay chiều có công suất đầu ra lớn hơn 1 200 MVA phải chịu được dòng điện bằng 1,5 lần dòng điện danh định trong thời gian theo thỏa thuận giữa nhà chế tạo và người mua, nhưng không dưới 15 s.
9.3.3 Động cơ điện (trừ động cơ cổ góp và động cơ nam châm vĩnh cửu)
Động cơ điện nhiều pha có công suất ra danh định không quá 315 kW và điện áp danh định không quá 1 kV phải chịu được dòng điện bằng 1,5 lần dòng điện danh định trong thời gian không dưới 2 min.
CHÚ THÍCH: Đối với động cơ điện nhiều pha có công suất ra danh định trên 315 kW và tất cả các động cơ một pha, không qui định về mức quá dòng không thường xuyên xảy ra.
9.3.4 Máy điện cổ góp
Máy điện cổ góp phải chịu được 1,5 lần dòng điện danh định trong thời gian 60 s, trong điều kiện phối hợp thích hợp sau:
a) Tốc độ
1) Động cơ một chiều Tốc độ cao nhất khi kích thích toàn phần
2) Máy phát điện một chiều Tốc độ danh định
3) Động cơ cổ góp xoay chiều Tốc độ cao nhất khi kích thích toàn phần
b) Điện áp phần ứng Tương ứng với tốc độ qui định
CHÚ THÍCH: Cần chú ý đến các hạn chế về khả năng đổi chiều.
9.4 Quá mômen tạm thời đối với động cơ
9.4.1 Động cơ cảm ứng nhiều pha và động cơ một chiều
Động cơ, bất luận chế độ làm việc và kết cấu kiểu nào, phải chịu được quá mômen bằng ít nhất là 60% mômen danh định của động cơ trong 15 s mà không bị dừng lại hoặc giảm tốc độ đột ngột (khi tăng đều mômen). Điện áp và tần số (đối với động cơ cảm ứng) phải được duy trì ở giá trị danh định.
CHÚ THÍCH: Động cơ được chế tạo theo IEC 60034-12 đòi hỏi có mômen cao hơn.
Đối với động cơ một chiều, mômen phải biểu thị theo mức quá dòng.
Động cơ kiểu chế độ làm việc S9 phải chịu được tạm thời mômen quá mức được xác định theo chế độ làm việc qui định.
CHÚ THÍCH: Để xác định gần đúng những thay đổi về nhiệt độ do tổn thất liên quan đến dòng điện, có thể sử dụng hằng số thời gian nhiệt tương đương, được xác định theo 8.8.
Động cơ được thiết kế cho ứng dụng đặc biệt đòi hỏi mômen cao (ví dụ để cẩu) phải theo thỏa thuận.
Động cơ cảm ứng kiểu lồng sóc được thiết kế đặc biệt để đảm bảo dòng khởi động nhỏ hơn 4,5 lần dòng danh định, mức vượt mômen có thể thấp hơn con số 60% qui định ở đoạn 1, nhưng không nhỏ hơn 50%.
Trường hợp các động cơ cảm ứng đặc biệt với những đặc tính khởi động đặc biệt vốn có, ví dụ các động cơ được thiết kế để sử dụng ở tần số thay đổi hoặc động cơ cảm ứng được cấp nguồn từ các bộ chuyển đổi tĩnh, mức vượt mômen phải theo thỏa thuận.
9.4.2 Động cơ đồng bộ nhiều pha
Trừ khi có thỏa thuận khác, động cơ đồng bộ nhiều pha, với chế độ làm việc bất kỳ, phải có thể chịu được mức vượt mômen qui định dưới đây trong 15s mà không bị mất đồng bộ, kích thích được duy trì ở giá trị tương ứng với tải danh định. Khi sử dụng kích thích tự động, các giới hạn về mômen phải có cùng giá trị như với thiết bị kích thích hoạt động trong điều kiện bình thường:
- động cơ cảm ứng đồng bộ (rôto dây quấn): mômen vượt mức 35%
- động cơ đồng bộ (rôto hình trụ cực ẩn): mômen vượt mức 35%
- động cơ đồng bộ (cực lồi): mômen vượt mức 50%
9.4.3 Các động cơ khác
Mức vượt mômen tạm thời đối với động cơ một pha, động cơ cổ góp và các động cơ khác phải có thỏa thuận.
9.5 Mômen cực tiểu
Trừ khi có qui định khác (ví dụ, máy điện phù hợp với IEC 60034-12), mômen cực tiểu của động cơ cảm ứng lồng sóc ở điện áp đầy đủ không được nhỏ hơn 0,3 lần mômen danh định.
9.6 Tốc độ làm việc an toàn của động cơ cảm ứng lồng sóc
Tất cả các động cơ cảm ứng lồng sóc ba pha một tốc độ có số khung nhỏ hơn hoặc bằng 315 và có điện áp nhỏ hơn hoặc bằng 1 000 V phải có khả năng làm việc liên tục an toàn ở tốc độ đến và xấp xỉ bằng tốc độ cho trong Bảng 17 trừ khi có qui định khác trên tấm thông số đặc trưng.
Bảng 17 - Tốc độ làm việc an toàn lớn nhất (r/min) của động cơ cảm ứng kiểu lồng sóc ba pha một tốc độ ở biến áp nhỏ hơn hoặc bằng 1 000 V
| Số khung | 2 cực | 4 cực | 6 cực |
| ≤ 100 | 5 200 | 3 600 | 2 400 |
| 112 | 5200 | 3 600 | 2 400 |
| 132 | 4 500 | 2 700 | 2 400 |
| 160 | 4 500 | 2 7 00 | 2 400 |
| 180 | 4 500 | 2 700 | 2 400 |
| 200 | 4 500 | 2 300 | 1 800 |
| 225 | 3 600 | 2 300 | 1 800 |
| 250 | 3 600 | 2 300 | 1 800 |
| 280 | 3 600 | 2 300 | 1 800 |
| 315 | 3 600 | 2 300 | 1 800 |
| CHÚ THÍCH: Các giá trị trên đây có thể giảm để đáp ứng yêu cầu của IEC 60079. | |||
CHÚ THÍCH: Khi làm việc ở tốc độ trên tốc độ danh định, ví dụ, khi sử dụng bộ điều chỉnh tốc độ, thì mức ồn và mức rung tăng. Người sử dụng có thể yêu cầu cân bằng rôto động cơ để động cơ làm việc chấp nhận được ở tốc độ trên tốc độ danh định. Tuổi thọ ở trục có thể bị giảm. Cần chú ý về thời gian thay dầu bôi trơn và tuổi thọ làm việc của dầu.
9.7 Vượt tốc
Máy điện phải được thiết kế để chịu được các tốc độ qui định trong Bảng 18.
Thông thường, thử nghiệm vượt tốc không được coi là bắt buộc, tuy nhiên có thể thực hiện nếu như qui định rõ như vậy và đã được thỏa thuận giữa nhà chế tạo và người mua [đối với máy phát điện xoay chiều kiểu tuabin, xem thêm TCVN 6627-3 (IEC 60034-3)]. Thử nghiệm vượt tốc phải được coi là đạt nếu như sau khi thử nghiệm không thấy có biến dạng bất thường vĩnh viễn, và không phát hiện được những yếu kém khác khiến máy điện không thể làm việc bình thường, và với điều kiện cuộn dây rôto sau thử nghiệm này, vẫn chịu được các thử nghiệm điện môi yêu cầu. Thời gian của thử nghiệm vượt tốc bất kỳ là 2 min.
Do hiện tượng lún các vành rôto bằng lá kim loại ghép lại, các cực bằng lá kim loại ghép lại được cố định bằng nêm hoặc bu lông, v.v… nếu đường kính có tăng vĩnh viễn chút ít thì đó là bình thường, và không được coi là một biến dạng vĩnh viễn chứng tỏ máy điện không thích hợp cho làm việc bình thường.
Trong quá trình bàn giao máy phát điện đồng bộ tuabin nước, máy phải cho chạy ở tốc độ có thể đạt tới với bộ bảo vệ chống vượt tốc đang làm việc, để khẳng định được máy vẫn cân bằng ở tốc độ này.
Bảng 18 - Vượt tốc
| Hạng mục | Kiểu máy | Yêu cầu về vượt tốc |
| 1 | Máy điện xoay chiều - Tất cả các máy điện khác với những máy nêu dưới đây: |
1,2 lần tốc độ danh định lớn nhất |
| 1a) | Máy phát điện tuabin nước, mọi máy điện phụ trợ nối trực tiếp (bằng điện hoặc cơ) với máy chính | Tốc độ lồng của tổ máy nhưng không nhỏ hơn 1,2 lần tốc độ danh định lớn nhất, trừ khi có qui định khác. |
| 1b) | Máy điện mà trong một số tình huống có thể bị tải trọng lôi đi | Tốc độ lồng qui định của tổ máy nhưng không nhỏ hơn 1,2 lần tốc độ danh định lớn nhất. |
| 1c) | Động cơ nối tiếp và động cơ vạn năng | 1,1 lần tốc độ không tải ở điện áp danh định. Đối với động cơ được ghép tổ hợp với tải không thể ngẫu nhiên tách ra được, từ “tốc độ không tải” phải được hiểu là điều kiện tải nhỏ nhất có thể. |
| 1d) | Động cơ cảm ứng rôto lồng sóc ba pha một tốc độ theo 9.6 | 1,2 lần tốc độ làm việc lớn nhất an toàn |
| 2 | Máy điện một chiều |
|
| 2a) | Động cơ kích thích song song và kích thích độc lập | 1,2 lần tốc độ danh định lớn nhất hoặc |
| 2b) | Động cơ kích thích hỗn hợp có dải điều chỉnh tốc độ là 35% hoặc nhỏ hơn | 1,2 lần tốc độ danh định cao hơn hoặc |
| 2c) | Động cơ kích thích hỗn hợp có dải điều chỉnh tốc độ lớn hơn 35% và động cơ kích thích nối tiếp | Nhà chế tạo phải ấn định tốc độ làm việc an toàn lớn nhất, tốc độ này phải được ghi trên nhãn máy điện. Mức vượt tốc đối với các động cơ này phải bằng 1,1 lần tốc độ làm việc an toàn lớn nhất. Không yêu cầu ghi tốc độ làm việc an toàn lớn nhất trên những động cơ có khả năng chịu được mức vượt tốc bằng 1,1 lần tốc độ không tải ở điện áp danh định. |
| 2d) | Động cơ kích thích bằng nam châm vĩnh cửu | Mức vượt tốc qui định ở 2 a) trừ khi động cơ có cuộn dây nối tiếp và trong trường hợp đó, động cơ phải chịu được mức vượt tốc qui định ở các điểm 2b) hoặc 2c) tùy trường hợp. |
| 2e) | Máy phát điện | 1,2 lần tốc độ danh định |
9.8 Dòng ngắn mạch đối với máy điện đồng bộ
Trừ khi có qui định khác, giá trị đỉnh của dòng ngắn mạch đối với máy điện đồng bộ, kể cả máy kiểu tuabin không thuộc phạm vi áp dụng của TCVN 6627-3 (IEC 60034-3), trong trường hợp ngắn mạch tất cả các pha khi đang làm việc ở điện áp danh định, không được vượt quá 15 lần giá trị đỉnh hoặc 21 lần giá trị hiệu dụng dòng điện danh định.
Việc kiểm tra có thể thực hiện bằng cách tính toán hoặc bằng cách thử nghiệm ở điện áp 0,5 lần điện áp danh định hoặc cao hơn.
9.9 Thử nghiệm chịu ngắn mạch đối với máy điện đồng bộ
Thử nghiệm ngắn mạch ba pha đối với máy điện đồng bộ chỉ phải thực hiện theo yêu cầu của người mua. Trong trường hợp này, thử nghiệm phải được thực hiện trên máy điện đang chạy không tải, kích thích tương ứng với điện áp danh định, trừ khi có thỏa thuận khác. Thử nghiệm không được tiến hành với kích thích lớn hơn kích thích tương ứng với 1,05 lần điện áp danh định khi không tải.
Kích thích như xác định ở trên được phép giảm theo thỏa thuận giữa nhà chế tạo và người mua, để kể đến điện kháng của máy biến áp có thể được đặt giữa máy và hệ thống. Trong trường hợp này, cũng có thể thỏa thuận rằng thử nghiệm phải được thực hiện ở vị trí làm việc với bộ quá kích thích hoạt động. Ngắn mạch phải duy trì trong 3 s.
Thử nghiệm được coi là đạt nếu không xảy ra biến dạng có hại và nếu các yêu cầu về thử nghiệm điện môi điện áp đặt vào (xem Bảng 16) đều đạt sau khi thử nghiệm chịu ngắn mạch. Đối với máy điện ba pha kiểu tuabin, xem TCVN 6627-3 (IEC 60034-3).
9.10 Thử nghiệm đổi chiều đối với máy điện cổ góp
Máy điện cổ góp một chiều và xoay chiều phải có khả năng làm việc từ trạng thái không tải đến trạng thái quá dòng hoặc quá mômen qui định trong 9.3 và 9.4 tương ứng, mà không làm hỏng bề mặt của cổ góp hoặc chổi than và không bị phát tia lửa lớn, các chổi than vẫn giữ ở vị trí đặt như cũ. Thử nghiệm đổi chiều phải được thực hiện trong điều kiện nhiệt độ cao, nếu có thể.
9.11 Méo hài tổng (THD) đối với máy điện đồng bộ
9.11.1 Yêu cầu chung
Các yêu cầu của mục này chỉ áp dụng cho máy điện đồng bộ 300 kW (hoặc kVA) hoặc lớn hơn, được thiết kế để nối vào lưới điện làm việc ở tần số danh định từ 162/3 Hz nhỏ hơn hoặc bằng 100 Hz, nhằm giảm đến mức thấp nhất nhiễu do máy điện tạo ra.
9.11.2 Giới hạn
Khi thử nghiệm hở mạch và ở tốc độ và điện áp danh định, méo hài tổng (THF) của điện áp tại đầu nối pha-pha, được đo theo các phương pháp nêu ở 9.11.3, không được vượt quá 5%.
CHÚ THÍCH: Không qui định giá trị giới hạn của từng sóng hài bởi vì những máy điện đáp ứng yêu cầu trên được coi là làm việc đạt yêu cầu.
9.11.3 Thử nghiệm
Các thử nghiệm điển hình phải được thực hiện trên máy điện xoay chiều để kiểm tra sự phù hợp với 9.11.2. Dải tần số đo phải bao trùm tất cả các sóng hài có tần số danh định nhỏ hơn hoặc bằng hài 100.
Được phép, hoặc đo trực tiếp THD bằng đồng hồ đo kết hợp với mạch được thiết kế riêng cho mục đích này, hoặc đo từng sóng hài riêng lẻ và từ các giá trị đo được, tính THD theo công thức sau:

trong đó
un là tỷ số giữa điện áp trên đầu nối pha-pha Un của máy điện và điện áp cơ bản trên đầu nối pha-pha U1 của máy điện;
n là bậc của hài;
k = 100
10. Tấm thông số đặc trưng
10.1 Qui định chung
Tất cả máy điện đều phải có (các) tấm thông số đặc trưng. Tấm thông số phải làm bằng vật liệu đủ bền và được lắp chắc chắn.
(Các) tấm thông số đặc trưng tốt nhất là nên lắp trên vỏ máy điện và bố trí sao cho dễ đọc ở vị trí sử dụng tùy thuộc vào kiểu kết cấu và cách bố trí lắp đặt của máy điện. Nếu như máy điện được đặt trong vỏ bao che hoặc lắp sẵn trong thiết bị khiến cho khó đọc được nội dung tấm thông số đặc trưng thì nhà chế tạo, khi có yêu cầu, phải cung cấp tấm thông số đặc trưng thứ hai để lắp trên thiết bị đó.
10.2 Ghi nhãn
Đối với những máy điện có công suất ra danh định nhỏ hơn hoặc bằng 750 W (hoặc VA) và kích thước không thuộc phạm vi áp dụng của IEC 60072 thì tối thiểu phải ghi nhãn có các thông số trong hạng mục 1, 2, 11, 12 và 26 dưới đây. Đối với máy điện dùng cho mục đích đặc biệt và máy điện lắp sẵn có công suất danh định nhỏ hơn hoặc bằng 3 kW (hoặc kVA), tối thiểu phải ghi nhãn các hạng mục 1, 2, 11 và 12 còn hạng mục 26 có thể được cung cấp dưới dạng khác.
Trong tất cả các trường hợp còn lại, (các) tấm thông số đặc trưng phải được ghi một cách đủ bền các hạng mục được liệt kê dưới đây, nếu thuộc phạm vi áp dụng. Không bắt buộc phải ghi tất cả trên cùng một tấm. Các ký hiệu bằng chữ cái dùng cho đơn vị và đại lượng phải phù hợp với tiêu chuẩn IEC 60027-1 và IEC 60027-4.
Nếu nhà chế tạo cung cấp thêm thông tin thì những thông tin này không buộc phải ghi trên (các) tấm thông số đặc trưng.
Các hạng mục được đánh số cho tiện tham khảo, tuy nhiên thứ tự các hạng mục này trên tấm thông số đặc trưng không được tiêu chuẩn hóa. Các hạng mục có thể được phối hợp với nhau một cách thích hợp.
1) Tên hoặc thương hiệu của nhà chế tạo.
2) Số sêri của nhà chế tạo, hoặc nhãn nhận biết.
CHÚ THÍCH: Được phép chỉ dùng một nhãn nhận biết để nhận ra tất cả các thiết bị của một tổ máy được chế tạo theo cùng thiết kế điện và cơ và được sản xuất trong cùng một loạt theo cùng một công nghệ.
3) Thông tin để nhận biết năm chế tạo. Thông tin này phải ghi trên tấm thông số hoặc ghi trong tờ dữ liệu riêng được cung cấp cùng với máy điện.
CHÚ THÍCH: Nếu như thông tin này có thể lấy được từ nhà chế tạo bằng cách trích dẫn dữ liệu qui định ở hạng mục 2, thì có thể không ghi thông tin này trên tấm thông số cũng như trong tờ dữ liệu.
4) Mã máy điện của nhà chế tạo.
5) Số pha, đối với máy điện xoay chiều.
6) Số hiệu tiêu chuẩn về thông số đặc trưng và tính năng áp dụng (IEC 60034-X và/hoặc tiêu chuẩn quốc gia tương đương). Nếu ghi IEC 60034, điều này hàm ý là máy điện phù hợp với tất cả các tiêu chuẩn có liên quan thuộc bộ tiêu chuẩn IEC 60034.
7) Cấp bảo vệ bằng vỏ ngoài (mã hiệu IP) phù hợp với TCVN 6627-5 (IEC 60034-5).
8) Cấp chịu nhiệt và giới hạn nhiệt độ hoặc giới hạn độ tăng nhiệt (khi thấp hơn nhiệt độ và độ tăng nhiệt của cấp chịu nhiệt) và, nếu cần, phương pháp đo, tiếp đó là chữ “P” hoặc “S” trong trường hợp máy điện có bộ trao đổi nhiệt làm mát bằng nước, tùy thuộc độ tăng nhiệt được đo so với nhiệt độ chất làm mát sơ cấp hoặc thứ cấp tương ứng (xem 8.2). Thông tin này phải được nêu cho cả stato và rôto (cách nhau bằng dấu gạch chéo) khi cấp chịu nhiệt của chúng là khác nhau.
9) Loại thông số đặc trưng của máy điện nếu máy điện được thiết kế không phải là cho thông số đặc trưng cho kiểu chế độ làm việc liên tục S1, xem 5.2.
10) (Các) công suất ra danh định hoặc dãy công suất ra danh định.
11) (Các) điện áp danh định hoặc dãy điện áp danh định.
12) Tần số danh định hoặc dải tần số danh định đối với máy điện xoay chiều.
Đối với máy điện vạn năng, tần số danh định phải ghi sau ký hiệu tương ứng:
Ví dụ: ~ 50 Hz/d.c. hoặc a.c. 50 Hz/d.c.
13) (Các) dòng điện danh định và dãy dòng điện danh định.
14) (Các) tốc độ danh định hoặc dãy tốc độ danh định.
15) Mức vượt tốc cho phép, nếu khác với qui định ở điều 9.7.
hoặc
tốc độ làm việc an toàn lớn nhất nếu nhỏ hơn tốc độ qui định trong 9.6.
16) Điện áp kích thích danh định và dòng kích thích danh định, đối với máy điện một chiều có kích thích độc lập hoặc song song và đối với máy điện đồng bộ.
17) (Các) hệ số công suất danh định, đối với máy điện xoay chiều.
18) Điện áp mạch hở danh định giữa các vành trượt và dòng điện vành trượt danh định, đối với máy điện cảm ứng rôto dây quấn.
19) Đối với các động cơ một chiều có phần ứng được cấp điện từ bộ chuyển đổi công suất tĩnh, ghi nhãn mã nhận biết của bộ chuyển đổi công suất tĩnh, theo IEC 60971. Một cách khác, đối với các động cơ công suất không quá 5 kW, hệ số hình dáng danh định và điện áp xoay chiều danh định được ghi nhãn ở các đầu vào của bộ chuyển đổi tĩnh, khi các đại lượng này vượt quá điện áp một chiều danh định của mạch phần ứng động cơ.
20) Nhiệt độ môi trường lớn nhất, nếu khác với 40 oC.
Nhiệt độ nước làm mát lớn nhất, nếu khác với 25 oC.
21) Nhiệt độ môi trường thấp nhất, nếu khác với nhiệt độ qui định ở 6.4.
22) Độ cao so với mực nước biển mà máy được thiết kế (nếu cao hơn 1 000 m so với mực nước biển).
23) áp suất hyđrô ở công suất ra danh định, đối với máy được làm mát bằng hyđrô.
24) Khối lượng tổng gần đúng của máy điện, nếu lớn hơn 30 kg, khi có qui định.
25) Chiều quay được chỉ bằng mũi tên, nếu máy chỉ thích hợp để quay một chiều. Mũi tên này không nhất thiết phải ghi trên tấm thông số, nhưng phải dễ nhìn thấy.
26) Hướng dẫn đấu nối theo TCVN 6627-8 (IEC 60034-8) bằng sơ đồ hoặc bằng nội dung được đặt bên cạnh đầu nối.
Hai giá trị danh định khác nhau phải được thể hiện bằng X/Y và dãy các giá trị danh định phải được thể hiện bằng X-Y (xem IEC 61293)
Ngoại trừ các bảo trì bình thường, khi máy điện được sửa chữa hoặc tân trang lại thì phải lắp thêm tấm thông số bổ sung để chỉ ra tên của cơ sở sửa chữa, năm sửa chữa và những thay đổi đã thực hiện.
11. Các yêu cầu khác
11.1 Nối đất bảo vệ của máy điện
Máy điện phải có đầu nối đất hoặc phương tiện khác để đấu nối dây bảo vệ hoặc dây nối đất.
Phương tiện này phải được nhận biết bằng ký hiệu
hoặc ghi chú. Tuy nhiên, các máy điện không phải nối đất và cũng không cần có đầu nối đất khi:
1) máy điện có lắp cách điện phụ, hoặc;
2) máy điện được thiết kế để lắp vào các thiết bị có cách điện phụ, hoặc;
3) máy điện có điện áp danh định đến 50 V xoay chiều hoặc 120 V một chiều dùng cho mạch SELV.
CHÚ THÍCH: Thuật ngữ mạch SELV được định nghĩa trong IEC 60884-2-4.
Trong trường hợp máy điện có điện áp danh định cao hơn 50 V xoay chiều hoặc 120 V một chiều, nhưng không vượt quá 1 000 V xoay chiều hoặc 1 500 V một chiều, đầu nối dùng cho dây nối đất phải đặt ở gần các đầu nối dùng cho dây dẫn mang điện đặt bên trong hộp đầu nối nếu có. Máy điện có công suất ra danh định trên 100 kW (hoặc kVA) còn phải có thêm một đầu nối đất lắp trên vỏ máy.
Máy điện có điện áp danh định trên 1000 V xoay chiều hoặc 1 500 V một chiều phải có đầu nối đất trên vỏ máy, ví dụ một dải bằng sắt, ngoài ra phải có thêm phương tiện bên trong hộp đầu dây dùng để đấu nối vỏ dẫn điện của cáp, nếu có.
Đầu nối đất phải được thiết kế sao cho đảm bảo đầu nối tốt dây nối đất mà không làm hư hại dây dẫn hoặc đầu nối. Những phần dẫn điện tiếp cận được không thuộc mạch điện làm việc phải được nối điện tốt với nhau và với đầu nối đất. Khi tất cả các ổ trục và cuộn dây rôto của máy được cách điện, trục phải được nối điện với đầu nối đất, trừ khi có thỏa thuận giữa nhà chế tạo và người mua về một phương tiện bảo vệ thay thế.
Khi có đầu nối đất bên trong hộp đầu nối, phải coi như dây dẫn nối đất được làm bằng cùng vật liệu với dây dẫn mang điện.
Khi có đầu nối đất trên vỏ máy điện, dây dẫn nối đất được phép, khi có thỏa thuận, làm bằng kim loại khác (ví dụ như thép). Trong trường hợp này, khi thiết kế đầu nối, phải chú ý đến độ dẫn điện của dây dẫn.
Đầu nối đất phải được thiết kế để lắp dây dẫn nối đất có mặt cắt phù hợp với Bảng 19. Nếu sử dụng dây dẫn nối đất có mặt cắt lớn hơn cỡ dây cho trong Bảng, dây dẫn này nên càng gần càng tốt với một trong các cỡ dây được liệt kê.
Đối với dây dẫn mang điện có mặt cắt khác, dây dẫn nối đất hoặc dây bảo vệ phải có mặt cắt ít nhất bằng:
- mặt cắt của dây dẫn mang điện đối với mặt cắt nhỏ nhất 25 mm2;
- 25 mm2 đối với mặt cắt từ 25 mm2 đến 50 mm2;
- 50% mặt cắt của dây mang điện đối với mặt cắt lớn hơn 50 mm2.
Nhận biết đầu nối đất theo IEC 60445.
Bảng 19 - Mặt cắt của dây nối đất
| Mặt cắt của dây dẫn mang điện | Mặt cắt của dây nối đất hoặc dây bảo vệ |
| 4 | 4 |
| 6 | 6 |
| 10 | 10 |
| 16 | 16 |
| 25 | 25 |
| 35 | 25 |
| 50 | 25 |
| 70 | 35 |
| 95 | 50 |
| 120 | 70 |
| 150 | 70 |
| 185 | 95 |
| 240 | 120 |
| 300 | 150 |
| 400 | 185 |
11.2 Then đầu trục
Khi đầu trục máy điện có một chiều hoặc nhiều rãnh then, từng rãnh then phải có then có hình dạng và chiều dài chuẩn.
12. Dung sai
12.1 Qui định chung
Nếu không có qui định nào khác, dung sai của các giá trị công bố phải theo qui định trong Bảng 20
Bảng 20 - Dung sai theo giá trị các đại lượng
| Hạng mục | Đại lượng | Dung sai | |
| 1 | Hiệu suất h - máy điện có công suất nhỏ hơn hoặc bằng 150 kW (hoặc kVA) - máy điện có công suất lớn hơn 150 kW (hoặc kVA) |
- 15 % của (1 - h)
- 10 % của (1 - h) | |
| 2 | Tổn hao tổng (áp dụng cho máy điện có công suất lớn hơn 150 kW (hoặc kVA)) | + 10% tổn hao tổng | |
| 3 | Hệ số công suất, cos φ, đối với máy điện cảm ứng | - 1/6 (1 - cos φ) | |
| 4 | Tốc độ các động cơ một chiều (khi đầy tải và ở nhiệt độ làm việc)1 |
| |
| 4a) | Động cơ kích thích song song và động cơ kích thích độc lập | 1 000 Pdđ/ndđ < 0,67 | ± 15 % |
|
|
| 0,67 ≤ 1000 Pdđ/ndđ <2,5 | ± 10 % |
|
|
| 2,5 ≤ 1 000 Pdđ/ndđ < 10 | ± 7,5 % |
|
|
| 10 ≤ 1 000 Pdđ/ndđ | ± 5 % |
| 4b) | Động cơ kích thích nối tiếp | 1 000 Pdđ/ndđ < 0,67 | ± 20 % |
|
|
| 0,67 ≤ 1000 Pdđ/ndđ <2,5 | ± 15 % |
|
|
| 2,5 ≤ 1 000 Pdđ/ndđ < 10 | ± 10 % |
|
|
| 10 ≤ 1 000 Pdđ/ndđ | ± 7,5 % |
| 4c) | Động cơ kích thích hỗn hợp | Dung sai như đối với hạng mục 4b) trừ khi có thỏa thuận khác. | |
| 5 | Thay đổi tốc độ của động cơ một chiều kích thích song song và kích thích hỗn hợp (từ không tải đến đầy tải) | Thay đổi ± 20 % nhưng tối thiểu là ± 2% tốc độ danh định. | |
| 6 | Điều chỉnh điện áp vốn có của máy phát điện một chiều, kích thích song song hoặc độc lập tại điểm bất kỳ trên đường đặc tính | ± 20 % mức điều chỉnh tại điểm đó | |
| 7 | Điều chỉnh điện áp vốn có của máy phát điện kích thích hỗn hợp (ở hệ số công suất danh định trong trường hợp dòng điện xoay chiều) | ± 20 % mức điều chỉnh, nhưng tối thiểu là ± 3% điện áp danh định. (Dung sai này áp dụng cho sai lệch lớn nhất ở tải bất kỳ giữa điện áp quan sát được ở tải này và đường thẳng vẽ giữa các điểm của điện áp không tải và điện áp khi đầy tải). | |
| 8a) | Hệ số trượt của động cơ cảm ứng (khi đầy tải và ở nhiệt độ làm việc) Pdđ < 1 kW Pdđ ≥ 1 kW |
± 30 % hệ số trượt ± 20 % hệ số trượt | |
| 8b) | Tốc độ của động cơ xoay chiều (cổ góp) có đặc tính song song (khi đầy tải và ở nhiệt độ làm việc) | theo tốc độ cao nhất: -3% tốc độ đồng bộ theo tốc độ thấp nhất: + 3% tốc độ đồng bộ | |
| 9 | Dòng điện khóa cứng rôto của động cơ cảm ứng rôto lồng sóc có thiết bị khởi động qui định | + 20% dòng điện | |
| 10 | Mômen khóa cứng rôto của động cơ cảm ứng rôto lồng sóc |
| |
| 11 | Mômen cực tiểu của động cơ cảm ứng rôto lồng sóc | -15 % giá trị mômen | |
| 12 | Mômen mất đà của động cơ cảm ứng | -10 % giá trị mômen, với điều kiện ở mức dung sai đó, mômen không được nhỏ hơn 1,6 hoặc 1,5 lần mômen danh định (xem 9.4.1) | |
| 13 | Dòng điện khóa cứng rôto của động cơ đồng bộ | + 20% giá trị dòng điện | |
| 14 | Mômen khóa cứng rôto của động cơ đồng bộ |
| |
| 15 | Mômen cực đại của động cơ đồng bộ | - 10% giá trị mômen, với điều kiện ở mức dung sai đó, mômen không được nhỏ hơn 1,35 hoặc 1,5 lần mômen danh định (xem 9.4.2) | |
| 16 | Giá trị đỉnh của dòng điện ngắn mạch của máy phát điện xoay chiều trong điều kiện làm việc qui định | ± 30 % giá trị dòng điện | |
| 17 | Dòng điện ngắn mạch ổn định của máy phát điện xoay chiều tại mức kích thích qui định | ± 15 % giá trị dòng điện | |
| 18 | Mômen quán tính | ± 10 % giá trị mômen | |
| CHÚ THÍCH: Khi dung sai chỉ được nêu theo một phía thì không giới hạn giá trị đối với phía kia. | |||
| 1 Dung sai trong hạng mục 4 phụ thuộc vào tỉ số giữa công suất đầu ra danh định Pdđ tính bằng kW và tốc độ danh định tính bằng min-1 | |||
13. Tương thích điện từ (EMC)
13.1 Qui định chung
Các yêu cầu dưới đây áp dụng cho máy điện quay có điện áp danh định không quá 1 000 V xoay chiều hoặc 1 500 V một chiều và được thiết kế để làm việc trong môi trường công nghiệp.
Các linh kiện điện tử lắp bên trong máy điện quay và cần thiết đối với hoạt động của máy điện (ví dụ, cơ cấu kích thích rôto) là bộ phận của máy điện.
Các yêu cầu áp dụng cho hệ truyền động sau cùng và các linh kiện của nó, ví dụ, thiết bị điện tử công suất và thiết bị điện tử điều khiển, máy ghép nối, thiết bị theo dõi v.v.., được lắp bên trong hoặc bên ngoài máy điện, không thuộc phạm vi áp dụng của tiêu chuẩn này.
Các yêu cầu của máy này áp dụng cho máy điện được cung cấp trực tiếp đến người sử dụng cuối cùng.
CHÚ THÍCH: Máy điện được thiết kế để kết hợp thành các bộ phận hợp thành trong một thiết bị, mà vỏ bọc và cụm lắp ráp ảnh hưởng đến phát xạ EMC, được đề cập trong tiêu chuẩn EMC liên quan đến sản phẩm cuối cùng. Các quá độ (như khởi động) không được đề cập trong điều này.
13.2 Miễn nhiễm
13.2.1 Máy điện không có mạch điện tử
Máy điện không có các mạch điện tử không nhạy với phát xạ điện tử trong điều kiện làm việc bình thường và vì vậy không yêu cầu các thử nghiệm miễn nhiễm.
13.2.2 Máy điện có mạch điện tử
Vi mạch điện tử kết hợp với máy điện thường sử dụng các linh kiện thụ động (ví dụ, điốt, điện trở, điện trở phi tuyến, tụ điện, cơ cấu triệt tiêu đột biến, cuộn cảm) nên không yêu cầu các thử nghiệm miễn nhiễm.
13.3 Phát xạ
13.3.1 Máy điện không có chổi than
Phát bức xạ và phát xạ dẫn phải phù hợp với yêu cầu của TCVN 6988 (CISPR 11), Cấp B, Nhóm 1, xem Bảng B.1.
13.3.2 Máy điện có chổi than
Phát bức xạ và phát xạ dẫn (nếu có) phải phù hợp với yêu cầu của TCVN 6988 (CISPR 11), Cấp A, Nhóm 1, xem Bảng B.2.
13.4 Thử nghiệm miễn nhiễm
Không yêu cầu thử nghiệm miễn nhiễm.
13.5 Thử nghiệm phát xạ
Thử nghiệm phát xạ được tiến hành theo TCVN 6988 (CISPR 11), TCVN 7492 (CISPR 14), TCVN 6989 (CISPR 16), nếu thuộc phạm vi áp dụng.
13.5.1 Máy điện không có chổi than
Máy điện không có chổi than phải tuân thủ các giới hạn phát xạ của 13.3.1.
CHÚ THÍCH: Phát xạ từ động cơ cảm ứng lồng sóc luôn rất nhỏ nên không cần phải thử nghiệm.
13.5.2 Máy điện có chổi than
Máy điện có chổi than, khi được thử nghiệm không tải, phải tuân thủ các giới hạn phát xạ của 13.3.2.
CHÚ THÍCH 1: Phép đo không tải được chứng minh bằng ảnh hưởng không đáng kể của tải lên phát xạ.
CHÚ THÍCH 2: Không có phát xạ dẫn từ máy điện một chiều vì máy điện một chiều không được nối trực tiếp đến nguồn xoay chiều.
CHÚ THÍCH 3: Phát xạ từ chổi than nối đất luôn nhỏ nên không cần phải thử nghiệm.
14. An toàn
Máy điện quay phù hợp với tiêu chuẩn này phải đáp ứng các yêu cầu của IEC 60204-1 hoặc IEC 60204-11 hoặc, trong trường hợp máy điện quay được lắp trong thiết bị gia dụng và thiết bị điện tương tự, TCVN 5699-1 (IEC 60335-1) trừ khi có qui định khác trong tiêu chuẩn này, và được thiết kế và có kết cấu càng phù hợp với thiết kế tốt nhất được quốc tế chấp nhận càng tốt, thích hợp với ứng dụng của máy điện.
CHÚ THÍCH: Nhà chế tạo hoặc lắp ráp thiết bị trong đó máy điện là bộ phận hợp thành của thiết bị thì phải có trách nhiệm đảm bảo an toàn cho thiết bị trọn bộ.
Yêu cầu này có thể liên quan đến việc xem xét thêm các tiêu chuẩn về sản phẩm liên quan như: IEC 60079: Thiết bị điện trong khí quyển có chứa chất khí nổ, và các phần của IEC 60034 bao gồm: TCVN 6627-5 (IEC 60034-5), IEC 60034-6, TCVN 6627-7 (IEC 60034-7), TCVN 6627-8 (IEC 60034-8), TCVN 6627-11 (IEC 60034-11) và IEC 60034-12.
Ngoài ra, có thể cần xem xét giới hạn của nhiệt độ bề mặt và các đặc tính tương tự, ví dụ, xem TCVN 5699-1 (IEC 60335-1), Điều 11: Phát nóng.
Phụ lục A
(tham khảo)
Hướng dẫn áp dụng kiểu chế độ làm việc S10 và tính giá trị kỳ vọng tuổi thọ tương đối về nhiệt TL
A.1 Tải của máy điện tại thời điểm bất kỳ đều tương đương với kiểu chế độ làm việc S1 ứng với 4.2.1. Tuy nhiên, chu kỳ tải có thể bao gồm nhiều tải khác với tải danh định dựa trên kiểu chế độ làm việc S1. Một chu kỳ tải gồm tổ hợp tải/tốc độ không đổi rời rạc được thể hiện trên Hình 10.
A.2 Tùy thuộc giá trị và khoảng thời gian của các tải khác nhau trong một chu kỳ, kỳ vọng tuổi thọ tương đối của máy điện dựa trên quá trình lão hóa nhiệt của hệ thống cách điện có thể tính toán theo công thức sau:
![]()
trong đó
TL là kỳ vọng tuổi thọ tương đối về nhiệt, so với kỳ vọng tuổi thọ về nhiệt trong trường hợp kiểu chế độ làm việc S1 có công suất ra danh định;
là hiệu số giữa độ tăng nhiệt của cuộn dây ở mỗi tải khác nhau trong một chu kỳ và độ tăng nhiệt dựa trên kiểu chế độ làm việc S1 với tải chuẩn;
là thời gian tính theo đơn vị tương đối của một thời gian mang tải trong chu kỳ tải.
k là mức tăng độ tăng nhiệt, tính bằng độ 0C, dẫn tới làm giảm 50% giá trị kỳ vọng tuổi thọ về nhiệt của hệ thống cách điện;
n là số lượng các giá trị tải rời rạc.
A.3 Đại lượng TL là một phần hợp thành để nhận biết chính xác loại thông số đặc trưng.
A.4 Giá trị của đại lượng TL chỉ xác định được khi, ngoài thông tin về chu kỳ theo hình còn phải biết thêm giá trị k của hệ thống cách điện. Giá trị k này phải được xác định bằng thực nghiệm theo IEC 60034-18, đối với toàn bộ dải nhiệt độ bao quát chu kỳ tải theo Hình 10.
A.5 Chỉ có thể nêu TL ở dạng giá trị tương đối. Giá trị này có thể sử dụng để đánh giá ước lượng sự thay đổi thực tế về giá trị tuổi thọ kỳ vọng về nhiệt của máy điện so với kiểu chế độ làm việc S1 có công suất ra danh định, bởi lẽ có thể giả định rằng khi xem xét các tải khác nhau trong chu kỳ, những ảnh hưởng còn lại đối với tuổi thọ của máy điện (ví dụ như ứng suất điện môi, ảnh hưởng của môi trường) là gần như không khác gì so với trường hợp kiểu chế độ làm việc S1 với công suất ra danh định.
A.6 Nhà chế tạo máy điện chịu trách nhiệm về việc lập chính xác các tham số khác nhau khi xác định giá trị của TL.
Phụ lục B
(tham khảo)
Giới hạn tương thích điện cực (EMC)
Bảng B.1 - Giới hạn phát xạ điện từ dùng cho các máy điện không có chổi than
|
| Dải tần | Giới hạn |
| Phát bức xạ | từ 30 MHz đến 230 MHz | 30 dB (mV/m) tựa đỉnh, đo ở khoảng cách 10 m (chú thích 1) |
| từ 230 MHz đến 1 000 MHz | 37 dB (mV/m) tựa đỉnh, đo ở khoảng cách 10 m (chú thích 1) | |
| Phát xạ dẫn trên đầu nối nguồn xoay chiều | từ 0,15 Mhz đến 0,50 MHz | từ 66 dB (mV) đến 56 dB (mV) tựa đỉnh, |
| từ 0,50 MHz đến 5 MHz | 56 dB (mV) tựa đỉnh | |
| từ 5 MHz đến 30 MHz | 60 dB (mV/m) tựa đỉnh | |
| CHÚ THÍCH 1: Có thể đo ở khoảng cách 3 m nhưng giới hạn tăng thêm 10 dB. CHÚ THÍCH 2: Giới hạn phát xạ theo TCVN 6988 (CISPR 11), loại B, nhóm 1. | ||
Bảng B.2 - Giới hạn phát xạ điện từ dùng cho các máy điện có chổi than
|
| Dải tần | Giới hạn |
| Phát bức xạ | từ 30 MHz đến 230 MHz | 30 dB (mV/m) tựa đỉnh, đo ở khoảng cách 30 m (chú thích 1) |
| từ 230 MHz đến 1 000 MHz | 37 dB (mV/m) tựa đỉnh, đo ở khoảng cách 30 m (chú thích 1) | |
| Phát xạ dẫn trên đầu nối nguồn xoay chiều | từ 0,15 Mhz đến 0,50 MHz | 79 dB (mV) tựa đỉnh |
| từ 0,50 MHz đến 30 MHz | 73 dB (mV) tựa đỉnh | |
| CHÚ THÍCH 1: Có thể đo ở khoảng cách 10 m nhưng giới hạn tăng thêm 10 dB hoặc đo ở khoảng cách 3 m nhưng giới hạn tăng thêm 20 dB. CHÚ THÍCH 2: Giới hạn phát xạ theo TCVN 6988 (CISPR 11), loại A, nhóm 1. | ||
MỤC LỤC
Lời nói đầu
Lời giới thiệu
1 Phạm vi áp dụng
2 Tài liệu viện dẫn
3 Thuật ngữ và định nghĩa
4 Chế độ làm việc
5 Thông số đặc trưng
6 Điều kiện làm việc ở vị trí lắp đặt
7 Điều kiện làm việc về điện
8 Tính năng về nhiệt và các thử nghiệm
9 Tính năng và các thử nghiệm khác
10 Tấm thông số đặc trưng
11 Các yêu cầu khác
12 Dung sai
13 Tương thích điện từ (EMC)
14 An toàn
Phụ lục A (tham khảo) - Hướng dẫn áp dụng kiểu chế độ làm việc S10 và tính giá trị kỳ vọng tuổi thọ tương đối về nhiệt TL
Phụ lục B (tham khảo) - Giới hạn tương thích điện từ (EMC)
[1] Trong mọi trường hợp nếu không nêu rõ "gián tiếp" hoặc "trực tiếp" thì được hiểu là cuộn dây làm mát gián tiếp.
2 Chế độ theo chu kỳ có hàm ý là trong thời gian mang tải chưa đạt tới cân bằng nhiệt
2 Chế độ theo chu kỳ có hàm ý là trong thời gian mang tải chưa đạt tới cân bằng nhiệt
2 Chế độ theo chu kỳ có hàm ý là trong thời gian mang tải chưa đạt tới cân bằng nhiệt
2 Chế độ theo chu kỳ có hàm ý là trong thời gian mang tải chưa đạt tới cân bằng nhiệt
2 Chế độ theo chu kỳ có hàm ý là trong thời gian mang tải chưa đạt tới cân bằng nhiệt
2 Chế độ theo chu kỳ có hàm ý là trong thời gian mang tải chưa đạt tới cân bằng nhiệt
Bạn chưa Đăng nhập thành viên.
Đây là tiện ích dành cho tài khoản thành viên. Vui lòng Đăng nhập để xem chi tiết. Nếu chưa có tài khoản, vui lòng Đăng ký tại đây!

