- Tổng quan
- Nội dung
- Tiêu chuẩn liên quan
- Lược đồ
- Tải về
Tiêu chuẩn Việt Nam TCVN 3749:1983 Dầu mỏ và sản phẩm dầu mỏ-Phương pháp xác định hàm lượng muối clorua bàng chuẩn độ điện thế
| Số hiệu: | TCVN 3749:1983 | Loại văn bản: | Tiêu chuẩn Việt Nam |
| Cơ quan ban hành: | Uỷ ban Khoa học và Kỹ thuật Nhà nước | Lĩnh vực: | Tài nguyên-Môi trường , Công nghiệp |
|
Ngày ban hành:
Ngày ban hành là ngày, tháng, năm văn bản được thông qua hoặc ký ban hành.
|
30/03/1983 |
Hiệu lực:
|
Đã biết
|
| Người ký: | Đang cập nhật |
Tình trạng hiệu lực:
Cho biết trạng thái hiệu lực của văn bản đang tra cứu: Chưa áp dụng, Còn hiệu lực, Hết hiệu lực, Hết hiệu lực 1 phần; Đã sửa đổi, Đính chính hay Không còn phù hợp,...
|
Đã biết
|
TÓM TẮT TIÊU CHUẨN VIỆT NAM TCVN 3749:1983
Nội dung tóm tắt đang được cập nhật, Quý khách vui lòng quay lại sau!
Tải tiêu chuẩn Việt Nam TCVN 3749:1983
TIÊU CHUẨN VIỆT NAM
TCVN 3749 – 83
DẦU MỎ VÀ SẢN PHẨM DẦU MỎ
PHƯƠNG PHÁP XÁC ĐỊNH HÀM LƯỢNG MUỐI CLORUA BẰNG CHUẨN ĐỘ ĐIỆN THẾ
Petroleum and petroleum products.
Determination of chloride content by potentiometric method
Cơ quan biên soạn:
Viện Dầu khí Việt Nam
Tổng cục dầu khí Việt Nam
Cơ quan đề nghị ban hành:
Tổng cục dầu khí Việt Nam
Cơ quan trình duyệt:
Cục Tiêu chuẩn – Đo lường – Chất lượng Nhà nước
Ủy ban khoa học và kỹ thuật Nhà nước
Cơ quan xét duyệt và ban hành:
Ủy ban khoa học và kỹ thuật Nhà nước
Quyết định ban hành số: 73/QĐ ngày 30 tháng 3 năm 1983.
TCVN 3749 – 83
DẦU MỎ VÀ SẢN PHẨM DẦU MỎ
PHƯƠNG PHÁP XÁC ĐỊNH HÀM LƯỢNG MUỐI CLORUA BẰNG CHUẨN ĐỘ ĐIỆN THẾ
Petroleum and petroleum products.
Determination of chloride content by potentiometric method
Tiêu chuẩn này quy định phương pháp xác định hàm lượng muối clorua có trong dầu mỏ và sản phẩm dầu mỏ khi hàm lượng đó nhỏ hơn 160 mg/kg, không thể tiến hành xác định được theo TCVN 2686 – 78.
Hàm lượng muối clorua là lượng clo quy theo số miligam muối natri clorua có trong một kilogam dầu mỏ hay sản phẩm dầu mỏ.
1. NGUYÊN TẮC CỦA PHƯƠNG PHÁP
Phương pháp được tiến hành dựa trên nguyên tắc hòa tan mẫu thử trong một dung môi hữu cơ với thuốc thử là dung dịch bạc nitrat 0,01 N trong rượu izopropilic dùng máy đo thế có điện cực calomen là cực so sánh và cực bạc là cực chỉ thị để đo sự thay đổi điện thế trong quá trình chuẩn độ. Từ điểm tương đương được xác định trên đồ thị tìm ra hàm lượng muối clorua.
2. DỤNG CỤ, VẬT LIỆU VÀ THUỐC THỬ
2.1. Dụng cụ, vật liệu
Cốc thủy tinh, dung tích 250 ml;
Phễu lọc;
Giấy lọc băng xanh;
Pipet loạt 1, 2, 5, 10 ml;
Chén sứ chịu nhiệt dung tích 20 ml;
Cân phân tích;
Ống đong các loại 10, 50 và 100 ml;
Lò nung;
Giấy đen;
Giấy ráp hạt mịn;
Bình định mức cổ nhỏ loại 100; 500 và 1000 ml
Máy đó thế có giới hạn đo tối thiểu từ - 0,4 V đến + 0,4 V;
Điện cực bạc có đường kính dây bạc từ 0,5 đến 1,5 mm;
Điện cực calomen bão hòa kali clorua;
Bình điện phân dung tích 150 ml hay 250 ml;
Nắp đậy bình điện phân có đục lỗ để cặp điện cực, cầu thạch và microburet;
Máy khuấy từ;
Giá chuẩn độ gồm:
Microburet loại 10 ml;
Giá đỡ ống chuẩn.
2.2.2. Thuốc thử
Muối natri clorua, tinh khiết;
Xăng không chứa clo dùng rửa điện cực;
Chì axetat;
Muối kali nitrat, tinh khiết phân tích;
Muối kali clorua, tinh khiết phân tích;
Thạch để làm cầu điện phân;
Muối bạc nitrat, tinh khiết phân tích;
Hỗn hợp dung môi hòa tan mẫu, thành phần gồm có: 30% thể tích rượu izopropilic (đã loại clo), 69,4% thể tích benzen (không chứa clo) và 0,6% thể tích dung dịch axit nitric 10% không chứa clo.
3. CHUẨN BỊ THỬ
3.1. Tinh chế rượu izopropilic
Cho một lít rượu izopropilic vào bình hoặc chai đáy bằng, cổ nhỏ dung tích 2 lít; cho tiếp 0,2g bạc nitrat. Để yên 24 giờ và cho thêm 5 ml dung dịch natri clorua 10% vào và lắc mạnh. Để yên chai đến khi kết tủa lắng hoàn toàn. Lọc dung dịch qua giấy lọc và chuyển dung dịch lọc vào bình cầu cổ nhỏ dung tích 2 lít. Đem chưng cất và thu lấy phân đoạn có nhiệt độ sôi từ 80 đến 82,5 °C.
3.2. Chuẩn bị dung dịch bạc nitrat 0,01 N trong rượu izopropilic
Dùng pipet hút 10 ml dung dịch 1 N hay 100 ml dung dịch 0,1N bạc nitrat cho vào bình định mức cổ nhỏ loại dung tích 1000ml. Sau đó rót dung môi izopropilic đã điều chế theo điều 3.1 vào đầy đến vạch mức của bình và lắc đều. Bảo quản dung dịch trong bình sẫm màu và để trong chỗ tối.
3.3. Chế tạo cầu thạch
Nghiền nhỏ 3 g thạch và ngâm vào 100 ml nước cất trong 24 giờ. Gạn hết nước. Sau đó cho vào cốc 7 g kali nitrat vào 100 ml nước cất rồi khuấy đều cho đến khi kali nitrat tan hết. Đun nhẹ dung dịch để thạch tan dần trong nước, để nguội tới 40 – 50 °C rồi rót vào cầu điện phân, chú ý rót dung dịch đầy cả hai đầu của cầu và để nguội đến nhiệt độ phòng.
3.4. Lắp ráp thiết bị đo
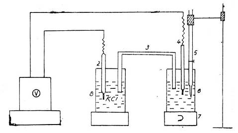
Thiết bị đo lắp ráp theo sơ đồ hình 1.

Hình 1
1. Máy đo thế; 5. Microburet;
2. Cực calomen bão hòa kali; clorua; 6. Bình điện phân;
3. Cầu điện phân; 7. Máy khuấy từ;
4. Cực bạc; 8. Bình đựng dung dịch kali clorua bão hòa;
3.5. Xác định độ chuẩn của dung dịch bạc nitrat
Cân một lượng khoảng 0,25 – 0,28g natri clorua đã được nung ở nhiệt độ 600 °C trong một giờ chính xác đến 0,0001 g. Hòa tan natri clorua trong 100 ml nước cất hai lần. Lấy ra 1 ml dung dịch natri clorua và cho vào cốc chuẩn độ. Rót vào cốc 10 ml izopropilic đã loại sạch clo và 50 ml dung môi hòa tan mẫu. Sau đó cắm lưới điện, điều chỉnh điểm không trên thang chia thế của đồng hồ đo và điểm không của micro buret đựng dung dịch bạc nitrat. Sau khi đồng hồ đo thế đã ổn định thì bắt đầu chuẩn độ. Ghi lại biến thiên của điện thế và lượng bạc nitrat đã tiêu tốn trong quá trình chuẩn độ. Vẽ đồ thị để xác định điểm tương đương.
Độ chuẩn (T) của dung dịch bạc nitrat tính ra số miligam natri clorua trên 1 ml bạc nitrat (mg/ml) được xác định theo công thức:
![]()
trong đó:
C – Khối lượng natri clorua, tính bằng mg;
V1 – lượng dung dịch bạc nitrat tại điểm tương đương, tính bằng ml;
Độ chuẩn của dung dịch bạc nitrat được tính chính xác đến con số thứ ba sau dấu phẩy và kết quả là trung bình cộng của 3 – 4 lần xác định riêng biệt với sai số không quá 0,008 mg/ml.
Độ chuẩn T phải được kiểm tra thường xuyên, cứ hai ba tuần kiểm tra lại một lần.
4. TIẾN HÀNH THỬ
4.1. Chuẩn bị mẫu
Trộn mẫu thật đều trước khi cân. Tùy theo hàm lượng muối clo có trong dầu mỏ hay sản phẩm dầu mỏ lấy một lượng mẫu thử thích hợp theo bảng 1 với độ chính xác đến 0,001 g.
Bảng 1
| Hàm lượng muối clo, mg/ml | Lượng mẫu đem phân tích, g |
| Dưới 500 Từ 500 đến 2000 Lớn hơn 2000 | 5 đến 10 2 1 |
4.2. Chuyển mẫu đã cân vào bình điện phân: Dùng 50 ml dung môi pha mẫu. Hòa tan mẫu nhiều lần và tráng cốc thật sạch; lấy đũa thủy tinh khuấy nhẹ hỗn hợp trong bình điện phân. Lắp bình điện phân vào máy theo điều 3.4.
4.3. Tiến hành đo
Mẫu chỉ được đo sau khi đã thử xem mẫu có chứa khí hiđrosunfua hay không bằng cách lấy một lượng mẫu khoảng 5 – 10 g cho vào bình nón có cỡ 100ml. Rót vào đó 20 ml hỗn hợp dung môi pha mẫu, 10 ml rượu izopropilic và 5 ml axit nitric, dung dịch 10%. Đun nhẹ hỗn hợp trong bình và để trên miệng bình một miếng giấy lọc có tẩm chì axetat. Nếu giấy lọc ngả màu đen chứng tỏ trong mẫu có Hidrosunfua và phải tiến hành chuẩn độ theo điều 4.3.2. Còn trường hợp mẫu không chứa hidrosunfua, tiến hành chuẩn độ theo điều 4.3.1.
4.3.1. Chuẩn độ mẫu không chứa hiđrosunfua
Lắp máy vào lưới điện, bật công tắc cho điện vào máy, chỉnh điểm không trên đồng hồ đo điện thế, bật máy khuấy từ, bật công tắc đo điện thế. Đợi 10 phút để kim đồng hồ đo điện thế ổn định sau đó tiến hành chuẩn độ.
Trước tiên, ghi điện thế của dung dịch trong bình điện phân khi chứa thêm bạc nitrat. Sau đó thêm từng lượng rất nhỏ bạc nitrat, sao cho điện thế tăng không quá 10 mV. Tùy theo mẫu có chứa nhiều hay ít muối clo mà lượng bạc nitrat thêm vào có thể từ 0,5 đến 1 ml một lần. Sau mỗi lần thêm dung dịch bạc nitrat ghi điện thế tương ứng chỉ trên mặt đồng hồ đo.
Nếu trong quá trình chuẩn độ, điện thế tăng lớn hơn 10 mV thì giảm dần lượng bạc nitrat xuống 0,3; 0,2; 0,1; 0,05 ml mỗi lần. Càng gần điểm tương đương lượng bạc nitrat thêm vào càng ít đi. Kết thúc quá trình chuẩn khi lượng bạc nitrat thêm vào ngày càng nhiều mà điện thế tăng rất ít hoặc hầu như không tăng.
Chuẩn độ điện xong, tắt máy, sửa điện cực bạc và cầu điện phân bằng xăng trắng và nhúng vào nước cất để làm lần sau. Trong lần chuẩn độ tiếp theo, nếu thấy điện cực bạc không sạch có thể đánh bóng bằng giấy ráp hạt mịn. Riêng cực calomen vẫn được giữ nguyên trong cốc đựng kali clorua.
Vẽ đồ thị biểu diễn sự tương quan của điện thế và số mililit bạc nitrat. Tiến hành xác định điểm tương đương bằng phương pháp hình học hay bằng thước.
4.3.2. Chuẩn độ mẫu có chứa hidro sunfua
Thao tác tương tự như điều 4.3.1 và chú ý các điểm sau: Với những mẫu có hàm lượng muối clorua nhỏ, khi gần tới điểm tương đương thứ nhất, lượng bạc nitrat phải rất ít, tốt nhất là nhỏ xuống từng giọt một, sau khi quan sát thấy sự nhảy thế lần hai, phép chuẩn độ được tiến hành bình thường.
5. XỬ LÝ KẾT QUẢ
5.1. Đối với mẫu dầu mỏ hay sản phẩm dầu mỏ không chứa hidrosunfua
Hàm lượng muối clorua tính bằng mg/kg (G) theo công thức:
![]()
trong đó:
T – độ chuẩn của dung dịch bạc nitrat, tính bằng mg/ml;
g – lượng mẫu đem phân tích tính bằng g;
V – thể tích bạc nitrat tại điểm tương đương, tính bằng ml;
5.2. Đối với mẫu thử dầu mỏ hay sản phẩm dầu mỏ có chứa hidro sunfua
Hàm lượng muối clorua, tính bằng mg/kg (G) theo công thức:
![]()
trong đó:
T – độ chuẩn của dung dịch bạc nitrat, tính bằng mg/ml;
V1 – lượng dung dịch bạc nitrat tại điểm tương đương ứng với bạc sunfua, tính bằng ml;
V2 – lượng dung dịch bạc nitrat tại điểm tương đương ứng với bạc clorua, tính bằng ml;
g – lượng mẫu đem thử, tính bằng g.
5.3. Sai số cho phép
Kết quả cuối cùng là trung bình cộng của ít nhất hai kết quả xác định song song. Nếu chênh lệch vượt quá qui định trong bảng 2, phải làm lại thí nghiệm.
Bảng 2
mg/kg
| Hàm lượng muối clorua | Chênh lệch giữa hai lần xác định song song trên một mẫu thử |
| Dưới 50 Từ 50 đến 100 Lớn hơn 100 đến 200 Lớn hơn 200 đến 500 Lớn hơn 500 đến 1000 Lớn hơn 1000 đến 3000 Lớn hơn 3000 | 5 10 15 20 50 100 5 % của kết quả nhỏ nhất |
Bạn chưa Đăng nhập thành viên.
Đây là tiện ích dành cho tài khoản thành viên. Vui lòng Đăng nhập để xem chi tiết. Nếu chưa có tài khoản, vui lòng Đăng ký tại đây!