- Tổng quan
- Nội dung
- Tiêu chuẩn liên quan
- Lược đồ
- Tải về
Tiêu chuẩn TCVN 8920-2:2012 Đo đặc tính quang điện áp của máy hàn điện tử
| Số hiệu: | TCVN 8920-2:2012 | Loại văn bản: | Tiêu chuẩn Việt Nam |
| Cơ quan ban hành: | Bộ Khoa học và Công nghệ | Lĩnh vực: | Công nghiệp |
|
Ngày ban hành:
Ngày ban hành là ngày, tháng, năm văn bản được thông qua hoặc ký ban hành.
|
2012 |
Hiệu lực:
|
Đã biết
|
| Người ký: | Đang cập nhật |
Tình trạng hiệu lực:
Cho biết trạng thái hiệu lực của văn bản đang tra cứu: Chưa áp dụng, Còn hiệu lực, Hết hiệu lực, Hết hiệu lực 1 phần; Đã sửa đổi, Đính chính hay Không còn phù hợp,...
|
Đã biết
|
TÓM TẮT TIÊU CHUẨN VIỆT NAM TCVN 8920-2:2012
Nội dung tóm tắt đang được cập nhật, Quý khách vui lòng quay lại sau!
Tải tiêu chuẩn Việt Nam TCVN 8920-2:2012
TIÊU CHUẨN QUỐC GIA
TCVN 8920-2:2012
ISO 14744-2:2000
HÀN - KIỂM TRA NGHIỆM THU CÁC MÁY HÀN CHÙM TIA ĐIỆN TỬ - PHẦN 2: ĐO ĐẶC TÍNH ĐIỆN ÁP GIA TĂNG
Welding - Acceptance inspection of electron beam welding machines - Part 2: Measurement of accelerating voltage charateristiscs
Lời nói đầu
TCVN 8920-2 : 2012 hoàn toàn tương đương ISO 14744-2 : 2000.
TCVN 8920-2 : 2012 do Viện Nghiên cứu Cơ khí - Bộ Công Thương biên soạn, Bộ Công Thương đề nghị, Tổng cục Tiêu chuẩn Đo lường Chất lượng thẩm định, Bộ Khoa học và Công nghệ công bố.
Bộ tiêu chuẩn TCVN 8920 (ISO 14744), Hàn - Kiểm tra nghiệm thu các máy hàn chùm tia điện tử, gồm các phần sau:
TCVN 8920-1:2012 (ISO 14744-1:2008), Phần 1: Nguyên tắc và điều kiện nghiệm thu
TCVN 8920-2:2012 (ISO 14744-2:2000), Phần 2: Đo đặc tính điện áp gia tăng
TCVN 8920-3:2012 (ISO 14744-3:2000), Phần 3: Đo các đặc tính dòng của tia
TCVN 8920-4:2012 (ISO 14744-4:2000), Phần 4: Đo tốc độ hàn
TCVN 8920-5:2012 (ISO 14744-5:2000), Phần 5: Đo độ chính xác chuyển động
TCVN 8920-6:2012 (ISO 14744-6:2000), Phần 6: Đo độ ổn định của vị trí vết chùm tia
HÀN - KIỂM TRA NGHIỆM THU CÁC MÁY HÀN CHÙM TIA ĐIỆN TỬ - PHẦN 2: ĐO ĐẶC TÍNH ĐIỆN ÁP GIA TĂNG
Welding - Acceptance inspection of electron beam welding machines - Part 2: Measurement of accelerating voltage charateristiscs
1. Phạm vi áp dụng
Tiêu chuẩn này quy định phép đo đặc tính điện áp gia tăng khi kiểm tra nghiệm thu máy hàn chùm tia điện tử và quy định trình tự và thiết bị dùng để đo.
Điện áp gia tăng là một trong các thông số có ý nghĩa khi hàn chùm tia điện tử. Khi gia tăng điện tử, điện áp sẽ ổn định và lặp lại trong các giới hạn thời gian dài và ngắn đã cho. Mục đích của việc đo là kiểm tra xem sự thay đổi điện áp gia tăng có nằm trong các giới hạn quy định không.
2. Tài liệu viện dẫn
Các tài liệu viện dẫn sau là cần thiết cho việc áp dụng tiêu chuẩn này. Đối với các tài liệu viện dẫn ghi năm công bố thì áp dụng phiên bản được nêu. Đối với các tài liệu không có năm công bố thì áp dụng phiên bản mới nhất, bao gồm cả bổ sung sửa đổi.
TCVN 8920-1:2012 (ISO 14744-1 : 2000) - Hàn - Kiểm tra nghiệm thu máy hàn chùm tia điện tử - Phần 1: Nguyên tắc và các điều kiện nghiệm thu.
TCVN 8920-3:2012 (ISO 14744-3:2000) - Hàn - Kiểm tra nghiệm thu máy hàn chùm tia điện tử - Đo đặc tính dòng tia.
3. Thuật ngữ và định nghĩa
Trong tiêu chuẩn này áp dụng các thuật ngữ và định nghĩa sau.
3.1. Điện áp gia tăng (accelerating voltage)
Chênh lệch điện áp giữa catốt và anốt của máy phát tia trong ống phóng điện tử.
4. Bố trí thử
4.1. Quy định chung
Các điện áp thường dùng hiện nay trong máy hàn chùm tia điện tử tại đầu ra của các máy phát điện áp cao, tại đầu cuối của cáp điện áp cao và trong máy phát chùm tia không thể được đo an toàn nếu không dùng các thiết bị chuyên dùng.
Nhìn chung, chỉ các nhà máy chế tạo máy hàn và chế tạo các thiết bị điện áp cao mới có thiết bị thích hợp cho bố trí thử, mới có kinh nghiệm để đo điện áp gia tăng tại phân xưởng của nhà chế tạo.
CHÚ THÍCH - Cần lưu tâm mức độ an toàn điện khi thử ở điện áp cao và cần có người được đào tạo cẩn thận để tiến hành thử.
Trừ các khía cạnh an toàn đó, thiết bị thử phải có khả năng đo điện áp gia tăng vượt quá toàn bộ dải của máy phát tia, nghĩa là các thông số hàn thiết bị phải tuân theo các điều kiện hàn thực tế.
Mục đích chính của việc mô tả và minh họa dưới đây của bố trí thử là để có thể đo được điện áp cao đồng đều trên máy hàn chùm tia điện tử được chế tạo thay cho các biểu đồ mạch hoàn chỉnh.
4.2. Bố trí thử
Bộ chia điện áp phải được nối giữa cụm điện áp cao và ống phóng tia điện tử. Các ví dụ được trình bày trong các Hình 1 và 2.
Mức độ bù tần số quy định phụ thuộc vào kiểu máy phát điện áp cao.
Độ chính xác của gá thử phải phù hợp với các yêu cầu quy định trong TCVN 8920 -1:2012.

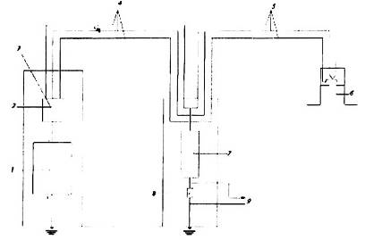
Chú dẫn
| 1. Máy phát điện áp cao | 6. Ống phóng tia |
| 2. Cụm điều khiển lệch điện áp | 7. Bộ chia điện áp bù tần số 104 : 1, Uamax = 200kV, R = 200MW |
| 3. Gia nhiệt catốt | 8. Điện trở đo R = 20kW |
| 4. Dây cáp điện áp cao 1 | 9. Đến màn hiển thị, điện áp chỉ thị |
| 5. Dây cáp điện áp cao 2 |
|
Hình 1 - Ví dụ A để đo UA có dùng bộ chia điện áp
Đối với tỉ số chia 104:1, ví dụ, điện áp gia tăng Ua, bằng 150kV được giảm đến điện áp chỉ thị Ua bằng 15V, điện áp 15V này được dùng cho màn hình hiển thị. Vì bộ chia điện áp chỉ được nối với một trong các dây dẫn đốt nóng catốt, dòng 0,75mA phải tiếp đất có điện trở 200MW và điện áp gia tăng Ua là 150 kV.

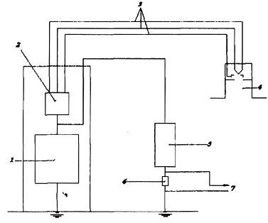
Chú dẫn
| 1. Máy phát điện áp cao | 4. Ống phóng tia |
| 2. Gia nhiệt catốt và cụm điều khiển lệch điện áp | 5. Bộ chia điện áp bù tần số 104:1, Uamax = 200kV, R=200MW |
| 3. Cáp điện áp cao | 6. Điện trở đo R = 20kW |
|
| 7. Đến màn hiển thị, điện áp chỉ thị |
Hình 2 - Ví dụ B để đo UA có dùng bộ chia điện áp
5. Quy trình đo
5.1. Quy định chung
Việc đo được tiến hành với máy hàn quy định trong 6.2 của TCVN 8920-1:2012 (ISO 14744-1:2008). Để đo các sai lệch điện áp gia tăng, chùm tia điện tử phải được bật lên. Do đó, một mẫu đủ kích thước hoặc chén Faradây phải được cung cấp trong buồng làm việc như được quy định trong TCVN 8920-3:2012 (ISO 14744-3:2000).
5.2. Đo độ gợn sóng
Màn hiển thị phải được dùng để xác định dải lớn nhất (giá trị đỉnh đến đỉnh) trong giá trị tức thời U'a của điện áp hiển thị Ua.
Sai lệch theo phần trăm được tính theo công thức:
x 100
Trong đó U'amax, U'amin và Ua tương ứng là giá trị lớn nhất, nhỏ nhất và trung bình trong suốt thời gian quan sát.
5.3. Đo độ ổn định
Điện áp trung bình được ghi liên tục đối với thời gian vận hành đã quy định khi dùng thiết bị loại trừ độ gợn sóng.
Sai lệch, theo phần trăm, được tính như sau:
x 100 hoặc x 100
Chọn giá trị nào lớn hơn và trong đó Uamax và Uamin là các giá trị lớn nhất và nhỏ nhất quan sát được và Ua là giá trị ban đầu.
5.4. Đo độ lặp lại
Điện áp gia tăng phải được bật lên và điện áp hiển thị trung bình phải được đo, khi dùng thiết bị loại trừ độ gợn sóng.
Điện áp gia tăng và dòng chùm tia qui định phải được bật và tắt vài lần và các điện áp hiển thị trung bình tương ứng phải được ghi lại.
Độ lặp lại phải được tính như sau:
x 100 hoặc x 100
Chọn giá trị lớn hơn, trong đó Uamax và Uamin là các giá trị nhận được lớn nhất và nhỏ nhất nhận được và Ua là giá trị ban đầu.
6. Đánh giá
Các giá trị đo được về độ gợn sóng, độ ổn định và độ lặp lại phải được đánh giá bằng cách so sánh nó với các độ lệch giới hạn qui định trong TCVN 8920-1:2012 (ISO 14744-1:2008).
Bạn chưa Đăng nhập thành viên.
Đây là tiện ích dành cho tài khoản thành viên. Vui lòng Đăng nhập để xem chi tiết. Nếu chưa có tài khoản, vui lòng Đăng ký tại đây!