- Tổng quan
- Nội dung
- Tiêu chuẩn liên quan
- Lược đồ
- Tải về
Tiêu chuẩn Quốc gia TCVN 7697-1:2007 Máy biến đổi đo lường - Máy biến dòng
| Số hiệu: | TCVN 7697-1:2007 | Loại văn bản: | Tiêu chuẩn Việt Nam |
| Cơ quan ban hành: | Bộ Khoa học và Công nghệ | Lĩnh vực: | Công nghiệp , Điện lực |
|
Ngày ban hành:
Ngày ban hành là ngày, tháng, năm văn bản được thông qua hoặc ký ban hành.
|
2007 |
Hiệu lực:
|
Đã biết
|
| Người ký: | Đang cập nhật |
Tình trạng hiệu lực:
Cho biết trạng thái hiệu lực của văn bản đang tra cứu: Chưa áp dụng, Còn hiệu lực, Hết hiệu lực, Hết hiệu lực 1 phần; Đã sửa đổi, Đính chính hay Không còn phù hợp,...
|
Đã biết
|
TÓM TẮT TIÊU CHUẨN VIỆT NAM TCVN 7697-1:2007
Nội dung tóm tắt đang được cập nhật, Quý khách vui lòng quay lại sau!
Tải tiêu chuẩn Việt Nam TCVN 7697-1:2007
TIÊU CHUẨN QUỐC GIA
TCVN 7691-1:2007
MÁY BIẾN ĐỔI ĐO LƯỜNG – PHẦN 1: MÁY BIẾN DÒNG
Instrument transformers - Part 1: Current transformers
Lời nói đầu
TCVN 7697-1: 2007 thay thế TCVN 3199-79 và TCVN 5928: 1995;
TCVN 7697-1: 2007 hoàn toàn tương đương với IEC 60044-1: 2003;
TCVN 7697-1 : 2007 do Ban kỹ thuật tiêu chuẩn TCVN/TC/E1 Máy điện và khí cụ điện biên soạn, Tổng cục Tiêu chuẩn Đo lường Chất lượng đề nghị, Bộ Khoa học và Công nghệ công bố.
Lời giới thiệu
TCVN 7697-1: 2007 là một phần của bộ tiêu chuẩn Việt Nam TCVN 7697 (IEC 60044).
Bộ tiêu chuẩn Việt Nam TCVN 7697 (IEC 60044) có các tiêu chuẩn dưới đây:
1) TCVN 7697-1: 2007 (IEC 60044-1: 2003), Máy biến đổi đo lường - Phần 1: Máy biến dòng
2) TCVN 7697-2: 2007 (IEC 60044-2: 2003), Máy biến đổi đo lường – Phần 2: Máy biến điện áp kiểu cảm ứng
Bộ tiêu chuẩn IEC 60044 gồm các tiêu chuẩn sau:
1) IEC 60044-1: 2003, Máy biến đổi đo lường - Phần 1: Máy biến dòng
2) IEC 60044-2: 2003, Máy biến đổi đo lường - Phần 2: Máy biến điện áp kiểu cảm ứng
3) IEC 60044-3: 2002, Máy biến đổi đo lường - Phần 3: Máy biến đổi hỗn hợp
4) IEC 60044-5: 2004, Máy biến đổi đo lường - Phần 5: Máy biến điện áp kiểu tụ điện
5) lEC 60044-6: 1992, Máy biến đổi đo lường - Phần 6: Yêu cầu đối với máy biến dòng bảo vệ dùng cho các chức năng quá độ
6) IEC 60044-7: 1998, Máy biến đổi đo lường - Phần 7: Máy biến điện áp kiểu điện tử
7) IEC 60044-8: 2002, Máy biến đổi đo lường - Phần 8: Máy biến dòng kiểu điện tử
MÁY BIẾN ĐỔI ĐO LƯỜNG – PHẦN 1: MÁY BIẾN DÒNG
Instrument transformers - Part 1: Current transformers
1. Qui định chung
1.1. Phạm vi áp dụng
Tiêu chuẩn này áp dụng cho các máy biến dòng chế tạo mới được sử dụng cùng với thiết bị đo điện và thiết bị bảo vệ bằng điện có tần số nằm trong dải từ 15 Hz đến 100 Hz.
Mặc dù các yêu cầu, về cơ bản, chỉ liên quan đến các máy biến dòng có các cuộn dây riêng rẽ nhưng cũng có thể áp dụng cho máy biến dòng kiểu tự ngẫu.
Điều 11 đề cập đến các yêu cầu và thử nghiệm, bổ sung cho các yêu cầu và thử nghiệm trong các điều từ điều 3 đến điều 10, cần thiết đối với máy biến dòng sử dụng với thiết bị đo điện.
Điều 12 đề cập đến các yêu cầu và thử nghiệm, bổ sung cho các yêu cầu và thử nghiệm trong các điều từ điều 3 đến điều 10, cần thiết đối với máy biến dòng sử dụng với các rơle bảo vệ, và đặc biệt là dùng cho các dạng bảo vệ mà yêu cầu chính là duy trì độ chính xác đến một vài lần dòng điện danh định.
Đối với một số hệ thống bảo vệ, khi các đặc tính của máy biến dòng phụ thuộc vào thiết kế tổng thể của thiết bị bảo vệ (ví dụ như các hệ thống cân bằng tốc độ cao và bảo vệ khỏi sự cố chạm đất trong mạng nối đất cộng hưởng) thì các yêu cầu bổ sung được nêu trong điều 13 đối với các máy biến dòng loại PR và trong điều 14 đối với các máy biến dòng loại PX.
Điều 13 đề cập đến các yêu cầu và các thử nghiệm, bổ sung cho các yêu cầu và các thử nghiệm trong điều 3 và điều 10, cần thiết đối với máy biến dòng để sử dụng với các rơle bảo vệ bằng điện, và đặc biệt là dùng cho các dạng bảo vệ mà yêu cầu chính là không có từ thông dư.
Điều 14 đề cập đến các yêu cầu và thử nghiệm, bổ sung vào các yêu cầu và các thử nghiệm trong điều 3 và điều 10, cần thiết đối với máy biến dòng để sử dụng với các rơle bảo vệ bằng điện, và đặc biệt là dùng cho các dạng bảo vệ, mà nếu biết được đặc tính kích thích thứ cấp của máy biến đổi đo lường, điện trở của cuộn thứ cấp, điện trở tải thứ cấp và tỉ số vòng dây thì đủ để đánh giá các tính năng của nó liên quan đến hệ thống rơle bảo vệ trong đó máy biến dòng sẽ được sử dụng.
Máy biến dòng được thiết kế dùng cho cả đo lường và bảo vệ phải phù hợp với tất cả các điều của tiêu chuẩn này.
1.2. Tài liệu viện dẫn
Các tài liệu viện dẫn sau đây là cần thiết cho việc áp dụng tiêu chuẩn. Đối với các tài liệu viện dẫn ghi năm công bố thì áp dụng bản được nêu. Đối với các tài liệu viện dẫn không ghi năm công bố thì áp dụng bản mới nhất (kể cả các sửa đổi)
TCVN 6099-1: 2006 (IEC 60060-1:1989), Kỹ thuật thử nghiệm điện áp cao - Phần 1: Định nghĩa chung và yêu cầu thử nghiệm
TCVN 7379-2: 2004 (CISPR 18-2: 1986), Đặc tính nhiễu tần số rađiô của đường dây tải điện trên không và thiết bị điện cao áp - Phần 2: Phương pháp đo và qui trình đo để xác định các giới hạn
IEC 60028: 1925, International Standard of resistance for copper (Tiêu chuẩn quốc tế về điện trở của dây đồng)
IEC 60038: 1983, IEC Standard voltages (Điện áp theo tiêu chuẩn IEC)
IEC 60044-6: 1992, Instrument transformers - Part 6: Requirements for protective current transformers for transient performance (Máy biến đổi đo lường - Phần 6: Yêu cầu đối với máy biến dòng bảo vệ dùng cho đặc tính quá độ)
IEC 60050(321): 1986, International Electrotechnical Vocabulary (IEV) - Chapter 321: Instrument transformers (Từ vựng kỹ thuật điện quốc tế (IEV) - Chương 321: Máy biến đổi đo lường)
IEC 60071-1: 1993, Insulation co-ordination - Part 1: Definitions, principles and rules (Phối hợp cách điện - Phần 1: Định nghĩa, nguyên tắc và qui tắc)
IEC 60085: 1984, Thermal evaluation and classification of electrical insulation (Đánh giá và phân loại theo nhiệt độ của cách điện)
IEC 60121: 1960, Recommendation for commercial annealed aluminium electrical conductor wire (Khuyến cáo về dây dẫn điện bằng nhôm đã qua ủ bán trên thị trường)
IEC 60270: 1981, Partial discharge measurements (Phép đo phóng điện cục bộ)
IEC 60567: 1992, Guide for the sampling of gases and of oil from oil-filled electrical equipment and for the analysis of free and dissolved gases (Hướng dẫn lấy mẫu khí và dầu từ thiết bị điện có chứa dầu và phân tích các khí phân hủy và thoát ra)
IEC 60599: 1978, Interpretation of the analysis of gases in transformers and other oil-filled electrical equipment in service (Giải thích các kết quả phân tích khí trong máy biến áp và các thiết bị điện khác trong vận hành)
IEC 60721, Classification of environmental conditions (Phân loại điều kiện môi trường)
IEC 60815: 1986, Guide for the selection of insulators in respecl of polluted conditions (Hướng dẫn chọn vật cách điện liên quan đến điều kiện nhiễm bẩn)
2. Định nghĩa
2.1. Định nghĩa chung
2.1.1. Máy biến đổi đo lường (instrument transformer)
Máy biến đổi để cấp nguồn cho các thiết bị đo, công tơ, rơle và các khí cụ tương tự khác.
[IEV 321-01-01, có sửa đổi]
2.1.2. Máy biến dòng (current transformer)
Máy biến đổi đo lường trong đó dòng điện thứ cấp, trong điều kiện sử dụng bình thường, về cơ bản tỷ lệ với dòng điện sơ cấp và lệch pha một góc xấp xỉ 0° khi nối theo chiều thích hợp.
[IEV 321-02-01]
2.1.3. Cuộn sơ cấp (primary winding)
Cuộn dây mà qua đó dòng điện cần được biến đổi chạy qua.
2.1.4. Cuộn thứ cấp (secondary winding)
Cuộn dây cấp nguồn cho mạch dòng điện của thiết bị đo, công tơ, rơle hoặc các khí cụ tương tự.
2.1.5. Mạch điện thứ cấp (secondary circuit)
Mạch điện bên ngoài được cấp điện từ cuộn thứ cấp của máy biến đổi.
2.1.6. Dòng điện sơ cấp danh định lpn (rated primary current)
Giá trị dòng điện sơ cấp làm cơ sở cho tính năng của máy biến đổi.
[IEV 321-01-11, có sửa đổi]
2.1.7. Dòng điện thứ cấp danh định lsn (rated secondary current)
Giá trị dòng điện thứ cấp làm cơ sở cho tính năng của máy biến đổi.
[IEV 321-01-15, có sửa đổi]
2.1.8. Tỷ số biến dòng thực tế (actual transformation ratio)
Tỷ số giữa dòng điện sơ cấp thực tế và dòng điện thứ cấp thực tế.
[IEV 321-01-17, có sửa đổi]
2.1.9. Tỷ số biến dòng danh định (rated transformation ratio)
Tỷ số giữa dòng điện sơ cấp danh định và dòng điện thứ cấp danh định.
[IEV 321-01-19, có sửa đổi]
2.1.10. Sai số dòng điện (sai số tỷ số) (current error (ratio error))
Sai số mà máy biến đổi gây ra trong phép đo dòng điện và do tỷ số biến dòng thực tế khác với tỷ số biến dòng danh định.
[IEV 321-01-21, có sửa đổi]
Sai số dòng điện, tính bằng phần trăm, được tính bằng công thức sau:
Sai số dòng điện % = 
trong đó:
Kn là tỷ số biến dòng danh định;
lp là dòng điện sơ cấp thực tế;
ls là dòng điện thứ cấp thực tế khi có dòng điện lp chạy qua trong điều kiện đo.
2.1.11. Lệch pha (phase displacement)
Độ lệch về góc pha giữa véc tơ dòng điện sơ cấp và véc tơ dòng điện thứ cấp, chiều của véc tơ được chọn sao cho góc lệch bằng không đối với máy biến dòng hoàn hảo.
[IEV 321-01-23, có sửa đổi]
Lệch pha được coi là dương nếu véc tơ dòng thứ cấp vượt trước véc tơ dòng sơ cấp. Lệch pha thường biểu thị bằng phút hoặc centiradian.
CHÚ THÍCH: Định nghĩa này chỉ đúng đối với dòng điện hình sin.
2.1.12. Cấp chính xác (accuracy class)
Trị số ấn định cho một máy biến dòng có sai số nằm trong một giới hạn qui định, trong điều kiện sử dụng qui định.
2.1.13. Tải (burden)
Trở kháng của mạch thứ cấp tính bằng ôm và hệ số công suất.
Tải thường được biểu thị bằng công suất biểu kiến tính bằng vôn ampe được tiêu thụ ở hệ số công suất qui định và ở dòng điện thứ cấp danh định.
2.1.14. Tải danh định (rated burden)
Giá trị tải mà dựa vào đó qui định các yêu cầu về độ chính xác.
2.1.15. Công suất danh định (rated output)
Giá trị công suất biểu kiến (tính bằng vôn ampe, ứng với hệ số công suất qui định) mà máy biến dòng được thiết kế để cung cấp dòng điện thứ cấp danh định cho mạch thứ cấp khi nối vào máy biến dòng một tải danh định.
2.1.16. Điện áp cao nhất dùng cho thiết bị (highest voltage for equipment)
Điện áp hiệu dụng cao nhất giữa pha-pha mà máy biến đổi được thiết kế liên quan đến mức cách điện của nó.
2.1.17. Điện áp cao nhất của hệ thống (highest voltage of a system)
Giá trị điện áp làm việc cao nhất có thể xuất hiện trong điều kiện làm việc bình thường tại bất kỳ thời điểm nào và tại bất kỳ điểm nào trong hệ thống.
2.1.18. Mức cách điện danh định (rated insulation level)
Sự phối hợp của các giá trị điện áp đặc trưng cho cách điện của máy biến đổi liên quan đến khả năng chịu ứng suất điện môi của nó.
2.1.19. Hệ thống trung tính cách ly (isolated neutral system)
Hệ thống trong đó điểm trung tính không được chú ý nối đất trừ các mối nối trở kháng lớn dùng cho mục đích bảo vệ hoặc đo lường.
[IEV 601-02-24]
2.1.20. Hệ thống trung tính nối đất trực tiếp (solidly earthed neutral system)
Hệ thống có (các) điểm trung tính được nối đất trực tiếp.
[IEV 601-02-25]
2.1.21. Hệ thống (trung tính) nối đất trở kháng (impedance earthed (neutral) system))
Hệ thống có (các) điểm trung tính được nối đất qua trở kháng để hạn chế dòng điện sự cố chạm đất.
[IEV 601-02-26]
2.1.22. Hệ thống (trung tính) nối đất cộng hưởng (resonant earthed (neutral) system))
Hệ thống trong đó có một hoặc nhiều điểm trung tính được nối đất qua cảm kháng có giá trị sao cho bù lại gần đúng thành phần điện dung của dòng điện sự cố chạm đất một pha.
[IEV 601-02-27]
CHÚ THÍCH: Với hệ thống nối đất cộng hưởng, dòng điện dư khi có sự cố được giới hạn trong phạm vi sao cho tự dập tắt sự cố hồ quang trong không khí.
2.1.23. Hệ số sự cố chạm đất (earth fault factor)
Tại một vị trí cho trước của hệ thống ba pha và đối với cấu trúc cho trước của hệ thống, tỷ số giữa điện áp tần số công nghiệp pha-đất lớn nhất (giá trị hiệu dụng) trên một pha không có sự cố chạm đất trong thời gian có sự cố chạm đất ảnh hưởng lên một hay nhiều pha còn lại tại điểm bất kỳ của hệ thống có điện áp tần số công nghiệp pha-đất (giá trị hiệu dụng) lẽ ra có thể đạt được tại vị trí đã chọn nếu như không có sự cố như vậy.
[IEV 604-03-061]
2.1.24. Hệ thống trung tính nối đất (earthed neutral system)
Hệ thống trong đó trung tính được nối đất trực tiếp hoặc qua một điện trở hoặc cảm kháng đủ nhỏ để giảm có hiệu quả dao động quá độ và đảm bảo tạo ra dòng điện đủ để bảo vệ chọn lọc sự cố chạm đất.
Một hệ thống có trung tính nối đất hiệu quả tại vị trí cho trước là hệ thống được đặc trưng bởi hệ số sự cố chạm đất tại điểm đó không vượt quá 1,4.
CHÚ THÍCH: Nhìn chung, điều kiện này đạt được khi, đối với tất cả các cấu trúc hệ thống, tỷ số giữa cảm kháng thứ tự không và cảm kháng thứ tự thuận nhỏ hơn 3 và tỷ số giữa điện trở thứ tự không và cảm kháng thứ tự thuận nhỏ hơn 1.
b) Một hệ thống có trung tính nối đất không hiệu quả tại vị trí cho trước là hệ thống được đặc trưng bởi hệ số sự cố chạm đất tại điểm đó có thể vượt quá 1,4.
2.1.25. Hệ thống lắp đặt hở (exposed installation)
Hệ thống lắp đặt trong đó khí cụ phải chịu quá điện áp có nguồn gốc khí quyển.
CHÚ THÍCH: Hệ thống lắp đặt này thường nối vào đường dây tải điện trên không, hoặc trực tiếp, hoặc qua một đoạn cáp ngắn.
2.1.26. Hệ thống lắp đặt kín (non-exposed installation)
Hệ thống lắp đặt trong đó khí cụ không phải chịu quá điện áp có nguồn gốc khí quyển.
CHÚ THÍCH: Hệ thống lắp đặt này thường nối vào mạng cáp.
2.1.27. Tần số danh định (rated frequency)
Giá trị tần số làm cơ sở cho các yêu cầu của tiêu chuẩn này.
2.1.28. Dòng điện nhiệt ngắn hạn danh định (lth) (rated short-time thermal current (lth))
Giá trị hiệu dụng của dòng điện sơ cấp mà máy biến đổi chịu được trong một giây mà không bị ảnh hưởng xấu đến chất lượng, cuộn thứ cấp bị ngắn mạch.
2.1.29. Dòng điện động danh định (ldyn) (rated dynamic current (ldyn))
Giá trị đỉnh của dòng điện sơ cấp mà máy biến dòng chịu được mà không bị hỏng về điện hoặc cơ do tác động của lực điện từ, cuộn thứ cấp bị ngắn mạch.
2.1.30. Dòng điện nhiệt liên tục danh định (lcth) (rated continuous thermal current (lcth))
Giá trị dòng điện có thể được phép chạy liên tục qua cuộn sơ cấp, cuộn thứ cấp được nối với tải danh định, mà độ tăng nhiệt không vượt quá giá trị qui định.
2.1.31. Dòng điện kích thích lexc (exciting current)
Giá trị dòng điện hiệu dụng lấy từ cuộn thứ cấp của máy biến dòng, khi đặt điện áp hình sin có tần số danh định lên các đầu nối thứ cấp, cuộn sơ cấp và bất kỳ cuộn dây nào khác đều để hở mạch.
2.1.32. Tải điện trở danh định (Rb) (rated resistive burden (Rb))
Giá trị danh định của tải điện trở, tính bằng ôm, nối vào thứ cấp.
2.1.33. Điện trở cuộn thứ cấp (Rct) (secondary winding resistance (Rct))
Điện trở một chiều, tính bằng ôm, của cuộn thứ cấp được hiệu chỉnh về nhiệt độ 75 °C hoặc về nhiệt độ khác như qui định.
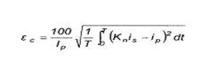
2.1.34. Sai số hỗn hợp* (composite error)
Trong điều kiện không đổi, giá trị hiệu dụng của chênh lệch giữa:
a) giá trị tức thời của dòng điện sơ cấp, và
b) giá trị tức thời của dòng điện thứ cấp thực tế nhân với tỉ số biến đổi danh định, ứng với dấu cộng của dòng điện sơ cấp và dòng điện thứ cấp tương ứng với qui ước về ghi nhãn đầu nối.
Sai số hỗn hợp ec thường được biểu thị bằng phần trăm giá trị hiệu dụng của dòng điện sơ cấp theo công thức:

trong đó
Kn là tỉ số biến đổi danh định;
Ip là giá trị hiệu dụng của dòng điện sơ cấp;
ip là giá trị tức thời của dòng điện sơ cấp;
is là giá trị tức thời của dòng điện thứ cấp;
T là thời gian của một chu kỳ.
2.1.35. Máy biến dòng nhiều tỉ số (multi-ratio current transformer)
Máy biến dòng mà trên đó đạt được nhiều tỉ số bằng cách nối nối tiếp hoặc nối song song các phần riêng rẽ của cuộn sơ cấp hoặc bằng cách rẽ nhánh trên cuộn thứ cấp.
2.2. Các định nghĩa bổ sung đối với máy biến dòng đo lường
2.2.1. Máy biến dòng đo lường (measuring current transformer)
Máy biến dòng được thiết kế để cấp điện cho dụng cụ chỉ thị, công tơ tích hợp và các khí cụ tương tự.
2.2.2. Dòng điện sơ cấp giới hạn danh định của thiết bị do (IPL) (rated instrument limit primary current (IPL))
Giá trị tối thiểu của dòng điện sơ cấp tại đó sai số hỗn hợp của máy biến dòng đo lường lớn hơn hoặc bằng 10 %, tải thứ cấp bằng với tải danh định.
CHÚ THÍCH: Sai số hỗn hợp cần lớn hơn 10 % để bảo vệ các khí cụ được cấp điện từ máy biến đổi đo lường khỏi dòng điện lớn khi hệ thống có sự cố.
2.2.3. Hệ số an toàn thiết bị đo (FS) (instrument security factor (FS))
Tỉ số giữa dòng điện sơ cấp giới hạn danh định của dụng cụ đo và dòng điện sơ cấp danh định.
CHÚ THÍCH 1: Lưu ý là hệ số an toàn thiết bị đo bị ảnh hưởng bởi tải.
CHÚ THÍCH 2: Khi có dòng điện sự cố của hệ thống chạy qua cuộn sơ cấp của máy biến dòng, sự an toàn của các khí cụ được cấp điện từ máy biến dòng là lớn nhất nếu hệ số an toàn danh định của thiết bị đo (FS) là nhỏ.
2.2.4. Sức điện động giới hạn thứ cấp (secondary limiting e.m.f.)
Tích số của hệ số an toàn thiết bị đo (FS), dòng điện thứ cấp danh định và tổng của véc tơ tải danh định với trở kháng của cuộn thứ cấp.
CHÚ THÍCH 1: Phương pháp tính toán sức điện động giới hạn thứ cấp này sẽ cho giá trị cao hơn giá trị thực. Phương pháp này được chọn để áp dụng cho cùng một phương pháp thử nghiệm như trong 11.6 và 12.5 dùng cho máy biến dòng bảo vệ.
Có thể sử dụng các phương pháp khác qua thỏa thuận giữa nhà chế tạo và người mua.
CHÚ THÍCH 2: Để tính sức điện động giới hạn thứ cấp, điện trở của cuộn thứ cấp cần được hiệu chỉnh về nhiệt độ 75 °C.
2.3. Các định nghĩa bổ sung đối với máy biến dòng bảo vệ
2.3.1. Máy biến dòng bảo vệ (protective current transtormer)
Máy biến dòng được thiết kế để cấp điện cho rơle bảo vệ.
2.3.2. Dòng điện sơ cấp giới hạn độ chính xác danh định (rated accuracy limit primary current)
Giá trị dòng điện sơ cấp mà đến đó máy biến dòng sẽ đáp ứng các yêu cầu về sai số hỗn hợp.
2.3.3. Hệ số giới hạn độ chính xác (accuracy limit factor)
Tỉ số giữa dòng điện sơ cấp giới hạn độ chính xác danh định và dòng điện sơ cấp danh định.
2.3.4. Sức điện động giới hạn thứ cấp (secondary limiting e.m.f.)
Tích số của hệ số giới hạn độ chính xác, dòng điện thứ cấp danh định và tổng véc tơ của tải danh định và trở kháng của cuộn thứ cấp.
2.3.5. Máy biến dòng bảo vệ loại PR (class PR protective current transtormer)
Máy biến dòng có hệ số từ dư giới hạn mà ở hệ số đó, trong một số trường hợp, cũng có thể qui định giá trị của hằng số thời gian mạch vòng thứ cấp và/hoặc giá trị giới hạn của điện trở cuộn dây.
2.3.6. Từ thông bão hòa Ys (saturation flux (Ys))
Giá trị đỉnh của từ thông có thể tồn tại trong lõi sắt khi chuyển từ trạng thái không bão hòa sang trạng thái bão hòa hoàn toàn và là điểm trên đặc tính B-H của lõi sắt mà tại đó nếu B tăng 10 % thì làm cho H tăng 50 %.
2.3.7. Từ thông dư Yr (remanent flux (Yr))
Giá trị từ thông có thể duy trì trong lõi sắt 3 min sau khi ngắt dòng điện kích thích có cường độ đủ để gây ra từ thông bão hòa (Ys) như định nghĩa trong 2.3.6.
2.3.8. Hệ số dư (Kr) (remanence factor (Kr))
Tỉ số Kr = 100 x Yr/Ys, tính bằng phần trăm (%).
2.3.9. Hằng số thời gian mạch thứ cấp danh định (Ts) (rated secondary loop time constant (Ts))
Giá trị hằng số thời gian của mạch thứ cấp máy biến dòng tính được bằng tỷ số giữa tổng của điện cảm từ hóa và điện cảm rò (Ls) với điện trở mạch thứ cấp (Rs).
Ts = Ls/Rs
2.3.10. Đặc tính kích thích (excitation characteristic)
Đồ thị hoặc bảng thể hiện quan hệ giữa giá trị hiệu dụng của dòng điện kích thích và sức điện động hiệu dụng hình sin đặt lên đầu nối thứ cấp của máy biến dòng, cuộn sơ cấp và các cuộn dây khác để hở mạch trên toàn bộ dải các giá trị để xác định đặc tính từ mức kích thích thấp đến điểm gấp khúc danh định của sức điện động.
2.3.11. Máy biến dòng bảo vệ loại PX (class PX protective current transformer)
Máy biến đổi có cảm kháng rò thấp mà nếu biết được đặc tính kích thích thứ cấp của máy biến đổi, điện trở cuộn thứ cấp, điện trở tải thứ cấp và tỉ số vòng dây thì đủ để đánh giá tính năng của máy biến đổi liên quan đến hệ thống rơle bảo vệ trong đó máy biến đổi được sử dụng.
2.3.12. Sức điện động điểm gấp khúc danh định (Ek) (rated knee point e.m.f. (Ek))
Sức điện động hình sin tối thiểu (giá trị hiệu dụng) ở tần số công nghiệp khi được đặt lên đầu nối thứ cấp của máy biến đổi, còn các đầu nối khác để hở mạch, khi giá trị này tăng lên 10 % thì làm cho giá trị hiệu dụng của dòng kích thích tăng không quá 50 %.
CHÚ THÍCH: Sức điện động điểm gấp khúc thực tế sẽ lớn hơn hoặc bằng sức điện động điểm gấp khúc danh định.
2.3.13. Tỉ số vòng dây danh định (rated turns ratio)
Tỉ số yêu cầu giữa số vòng dây sơ cấp và số vòng dây thứ cấp.
Ví dụ 1: 1/600 (một vòng dây sơ cấp có sáu trăm vòng dây thứ cấp).
Ví dụ 2: 2/1 200 (máy biến dòng có tỉ số giống như ví dụ 1 nhưng sử dụng hai vòng dây sơ cấp).
2.3.14. Sai số tỉ số vòng dây (turns ratio error)
Chênh lệch giữa tỉ số vòng dây thực tế và tỉ số vòng dây danh định, tính bằng phần trăm
| Sai số tỉ số vòng dây (%) | tỉ số vòng dây thực tế - tỉ số vòng dây danh định | x 100 |
| tỉ số vòng dây danh định |
2.3.15. Hệ số ấn định kích thước (Kx) (dimensioning factor (Kx))
Hệ số do người mua ấn định để thể hiện bội số của dòng điện thứ cấp danh định (lsn) xuất hiện trong điều kiện sự cố hệ thống điện, bao gồm cả hệ số an toàn, mà tới đó đòi hỏi máy biến đổi phải đáp ứng các yêu cầu tính năng.
3. Điều kiện vận hành bình thường và điều kiện vận hành đặc biệt
Thông tin chi tiết liên quan đến phân loại điều kiện môi trường được nêu trong bộ tiêu chuẩn IEC 60721.
3.1. Điều kiện vận hành bình thường
3.1.1. Nhiệt độ không khí môi trường
Máy biến dòng được chia ra thành ba cấp như nêu trong bảng 1.
Bảng 1 - Cấp nhiệt độ
| Cấp | Nhiệt độ tối thiểu °C | Nhiệt độ tối đa °C |
| - 5/40 | -5 | 40 |
| - 25/40 | -25 | 40 |
| - 40/40 | -40 | 40 |
| CHÚ THÍCH: Khi lựa chọn cấp nhiệt độ cũng cần quan tâm đến điều kiện bảo quản và vận chuyển. | ||
3.1.2. Độ cao so với mực nước biển
Độ cao so với mực nước biển không vượt quá 1 000 m.
3.1.3. Rung hoặc chấn động
Các rung động hoặc chấn động do nguyên nhân từ bên ngoài máy biến dòng là không đáng kể.
3.1.4. Điều kiện vận hành khác đối với máy biến dòng lắp đặt trong nhà
Các điều kiện vận hành khác được xem xét gồm:
a) tác động của bức xạ mặt trời có thể được bỏ qua;
b) không khí không bị nhiễm bẩn đáng kể do bụi, khói, khí ăn mòn, hơi hoặc muối;
c) điều kiện về độ ẩm như sau:
1) giá trị trung bình của độ ẩm tương đối đo trong 24 h không vượt quá 95 %;
2) giá trị trung bình của áp suất hơi nước trong 24 h không vượt quá 2,2 kPa;
3) giá trị trung bình của độ ẩm tương đối trong một tháng không vượt quá 90 %;
4) giá trị trung bình của áp suất hơi nước trong một tháng không được vượt quá 1,8 kPa.
Với các điều kiện này đôi khi có thể xuất hiện ngưng tụ.
CHÚ THÍCH 1: Ngưng tụ có thể xảy ra trong trường hợp xuất hiện thay đổi nhiệt độ đột ngột trong giai đoạn độ ẩm cao.
CHÚ THÍCH 2: Để chịu được các ảnh hưởng do độ ẩm cao và ngưng tụ ví dụ như đánh thủng cách điện hoặc ăn mòn ở các bộ phận kim loại, cần sử dụng các máy biến dòng được thiết kế cho các điều kiện này.
CHÚ THÍCH 3: Có thể ngăn ngừa ngưng tụ bằng cách thiết kế đặc biệt cho mái che, thông gió và gia nhiệt thích hợp hoặc sử dụng thiết bị khử ẩm.
3.1.5. Điều kiện vận hành khác dùng cho máy biến dòng lắp đặt ngoài trời
Các điều kiện vận hành khác được xem xét gồm:
a) giá trị trung bình của nhiệt độ không khí môi trường, đo trong suốt thời gian 24 h, không vượt quá 35 °C;
b) bức xạ mặt trời đạt đến mức 1 000 W/m2 (được đo giữa trưa một ngày ít mây);
c) không khí môi trường có thể bị nhiễm bẩn do bụi, khói, khí ăn mòn, hơi hoặc hơi mặn.
Mức nhiễm bẩn được cho trong bảng 7;
d) áp suất gió không vượt quá 700 Pa (tương đương tốc độ gió 34 m/s);
e) cần tính đến ngưng tụ hoặc mưa, tuyết.
3.2. Điều kiện vận hành đặc biệt
Khi máy biến dòng có thể được sử dụng trong các điều kiện khác với điều kiện vận hành bình thường nêu trong 3.1, các yêu cầu của người sử dụng cần tham khảo các bước đã được tiêu chuẩn hóa như dưới đây.
3.2.1. Nhiệt độ không khí môi trường
Đối với hệ thống lắp đặt vào vị trí có nhiệt độ môi trường có thể khác đáng kể so với điều kiện vận hành bình thường qui định trong 3.1.1, các dải nhiệt độ tối thiểu và tối đa ưu tiên qui định là:
- từ - 50 °C đến 40 °C đối với khí hậu rất lạnh;
- từ - 5 °C đến 50 °C đối với khí hậu rất nóng.
Trong các vùng nhất định có gió nóng ẩm thường xuyên, có thể xuất hiện sự thay đổi nhiệt độ đột ngột, dẫn đến ngưng tụ ngay cả ở trong nhà.
CHÚ THÍCH: Trong điều kiện nhất định về bức xạ mặt trời, có thể cần phải sử dụng các biện pháp thích hợp như mái che, thông gió cưỡng bức, v.v... hoặc có thể giảm thông số danh định để không vượt quá độ tăng nhiệt qui định.
3.2.2. Độ cao so với mực nước biển
Đối với hệ thống lắp đặt ở độ cao trên 1 000 m, khoảng cách hồ quang trong điều kiện khí quyển chuẩn tiêu chuẩn phải được xác định bằng cách nhân điện áp chịu thử yêu cầu tại vị trí vận hành với hệ số k theo hình 1.
CHÚ THÍCH: Đối với cách điện bên trong, độ bền điện môi không bị ảnh hưởng bởi độ cao so với mực nước biển.
Phương pháp để kiểm tra cách điện bên ngoài phải có thỏa thuận giữa nhà chế tạo và người mua.
3.2.3. Động đất
Các yêu cầu và các thử nghiệm đang được xem xét
3.3. Hệ thống nối đất
Các hệ thống nối đất được xem xét gồm:
a) hệ thống trung tính cách ly (xem 2.1.19);
b) hệ thống nối đất cộng hưởng (xem 2.1.22);
c) hệ thống trung tính nối đất (xem 2.1.24);
1) hệ thống trung tính nối đất trực tiếp (xem 2.1.20);
2) hệ thống trung tính nối đất trở kháng (xem 2.1.21).
4. Thông số đặc trưng
4.1. Giá trị tiêu chuẩn của dòng điện sơ cấp danh định
4.1.1. Máy biến dòng có một tỷ số biến dòng
Các giá trị tiêu chuẩn của dòng điện sơ cấp danh định là:
10 - 12,5 - 15 - 20 - 25 - 30 - 40 - 50 - 60 - 75 A
và nhân hoặc chia cho bội số 10.
Ưu tiên chọn các giá trị có gạch dưới.
4.1.2. Máy biến dòng có nhiều tỷ số biến dòng
Các giá trị tiêu chuẩn cho ở điều 4.1.1 là những giá trị nhỏ nhất của dòng điện sơ cấp danh định.
4.2. Giá trị tiêu chuẩn của dòng điện thứ cấp danh định
Các giá trị tiêu chuẩn của dòng điện thứ cấp danh định là 1 A, 2 A và 5 A nhưng ưu tiên giá trị 5 A.
CHÚ THÍCH: Đối với các máy biến đổi được thiết kế cho các nhóm đấu tam giác, các thông số đặc trưng này chia cho
cũng là các giá trị tiêu chuẩn.
4.3. Dòng điện nhiệt liên tục danh định
Giá trị tiêu chuẩn của dòng điện nhiệt liên tục danh định là dòng điện sơ cấp danh định.
Khi có qui định dòng điện nhiệt liên tục danh định lớn hơn dòng điện sơ cấp danh định thì ưu tiên giá trị từ 120 % đến 150 % và 200 % dòng điện sơ cấp danh định.
4.4. Giá trị tiêu chuẩn của công suất danh định
Giá trị tiêu chuẩn của công suất danh định đến 30 VA là:
2,5 5,0 10 15 30 VA
Giá trị lớn hơn 30 VA có thể được chọn để phù hợp với yêu cầu sử dụng.
CHÚ THÍCH: Đối với một máy biến dòng đã cho, với điều kiện là một trong số các giá trị công suất danh định là giá trị tiêu chuẩn và liên quan đến một cấp chính xác tiêu chuẩn, vẫn có thể công bố các giá trị công suất danh định khác, có thể không là giá trị tiêu chuẩn nhưng lại liên quan đến các cấp chính xác tiêu chuẩn khác.
4.5. Thông số đặc trưng về dòng điện ngắn hạn
Máy biến dòng có một cuộn sơ cấp cố định hoặc sơ cấp là một dây dẫn phải phù hợp với yêu cầu trong 4.5.1 và 4.5.2.
4.5.1. Dòng điện nhiệt ngắn hạn danh định (lth)
Dòng điện nhiệt ngắn hạn danh định (lth) phải được ấn định cho máy biến dòng (xem 2.1.25).
4.5.2. Dòng điện động danh định (ldyn)
Giá trị của dòng điện động danh định (ldyn) thông thường phải bằng 2,5 lần dòng điện nhiệt ngắn hạn danh định (lth) và phải được thể hiện trên tấm thông số đặc trưng nếu khác với giá trị này (xem 2.1.26).
4.6. Giới hạn độ tăng nhiệt
Độ tăng nhiệt của máy biến dòng khi mang dòng điện sơ cấp bằng dòng điện nhiệt liên tục danh định, với tải có hệ số công suất bằng 1 tương ứng với công suất danh định, không được lớn hơn giá trị tương ứng cho trong bảng 2. Các giá trị này dựa trên điều kiện vận hành cho ở điều 3.
Nếu có qui định nhiệt độ môi trường lớn hơn giá trị nêu trong 3.1 thì độ tăng nhiệt cho phép ở bảng 2 phải giảm đi một giá trị bằng với nhiệt độ môi trường bị vượt quá.
Nếu máy biến đổi được qui định để sử dụng ở độ cao trên 1 000 m so với mực nước biển nhưng lại thử nghiệm ở độ cao dưới 1 000 m thì giới hạn độ tăng nhiệt ở bảng 2 phải giảm đi một lượng như dưới đây đối với mỗi 100 m mà độ cao so với mực nước biển ở vị trí làm việc vượt quá 1 1000 m:
a) máy biến đổi ngâm trong dầu 0,4 %;
b) máy biến đổi kiểu khô 0,5 %.
Độ tăng nhiệt của các cuộn dây được giới hạn bởi cấp chịu nhiệt thấp nhất của cách điện của bản thân cuộn dây hoặc của môi chất bao quanh cuộn dây. Độ tăng nhiệt lớn nhất của các cấp cách điện được cho trong bảng 2.
Bảng 2 - Giới hạn độ tăng nhiệt của cuộn dây
| Cấp cách điện (theo IEC 60085) | Độ tăng nhiệt lớn nhất °C |
| Tất cả các cấp ngâm trong dầu | 60 |
| Tất cả các cấp ngâm trong dầu và được gắn kín hoàn toàn | 65 |
| Tất cả các cấp ngâm trong hợp chất bitum Các cấp không ngâm trong đầu hoặc hợp chất bitum | 50 |
| Y | 45 |
| A | 60 |
| E | 75 |
| B | 85 |
| F | 110 |
| H | 135 |
| CHÚ THÍCH:: Đối với một số sản phẩm (ví dụ như chất dẻo tổng hợp) nhà chế tạo cần qui định cấp cách điện liên quan. | |
Khi máy biến đổi có lắp thùng dãn nở, có lớp khí trơ ở bên trên lớp dầu hoặc được gắn kín hoàn toàn, độ tăng nhiệt của dầu tại chỗ cao nhất của thùng hoặc vỏ không được vượt quá 55 °C.
Khi máy biến đổi không lắp với hoặc không bố trí thùng dãn nở, độ tăng nhiệt của dầu tại chỗ cao nhất của thùng hoặc vỏ không được vượt quá 50 °C.
Độ tăng nhiệt đo ở bề mặt ngoài của lõi và các bộ phận kim loại khác tại nơi tiếp giáp với hoặc sát với cách điện không được lớn hơn giá trị tương ứng trong bảng 2.
5. Yêu cầu về thiết kế
5.1. Yêu cầu về cách điện
Các yêu cầu này áp dụng cho tất cả các loại cách điện của máy biến dòng. Đối với các máy biến dòng có cách điện bằng khí có thể cần có các yêu cầu bổ sung (đang được xem xét).
5.1.1. Mức cách điện danh định đối với cuộn sơ cấp
Mức cách điện danh định của cuộn sơ cấp máy biến dòng phải dựa trên điện áp cao nhất dùng cho thiết bị Um.
Đối với máy biến dòng không có cuộn sơ cấp và không có cách điện sơ cấp của bản thân nó, thừa nhận giá trị Um = 0,72 kV.
5.1.1.1. Đối với cuộn dây có Um = 0,72 kV hoặc 1,2 kV, mức cách điện danh định được xác định bằng điện áp chịu thử danh định tần số công nghiệp theo bảng 3.
5.1.1.2. Đối với cuộn dây có Um = 3,6 kV và lớn hơn nhưng không quá 300 kV, mức cách điện danh định được xác định bằng điện áp xung sét danh định và điện áp chịu thử danh định tần số công nghiệp, và phải được chọn theo bảng 3.
Để chọn giữa các mức thay thế cho cùng giá trị Um, xem IEC 60071-1.
5.1.1.3. Đối với cuộn dây có Um lớn hơn hoặc bằng 300 kV, mức cách điện danh định được xác định bằng điện áp đóng cắt danh định và điện áp chịu xung sét danh định, và phải được chọn theo bảng 4.
Để chọn giữa các mức thay thế cho cùng giá trị Um, xem IEC 60071-1.
Bảng 3 - Mức cách điện danh định đối với cuộn sơ cấp của máy biến đổi có điện áp cao nhất dùng cho thiết bị Um < 300 kV
| Điện áp cao nhất dùng cho thiết bị Um (giá trị hiệu dụng) | Điện áp chịu thử danh định tần số công nghiệp (giá trị hiệu dụng) | Điện áp chịu xung sét danh định (giá trị đỉnh) |
| kV | kV | kV |
| 0,72 | 3 | - |
| 1,2 | 6 | - |
| 3,6 | 10 | 20 40 |
| 7,2 | 20 | 40 60 |
| 12 | 28 | 60 75 |
| 17,5 | 38 | 75 95 |
| 24 | 50 | 95 125 |
| 36 | 70 | 145 170 |
| 52 | 95 | 250 |
| 72,5 | 140 | 325 |
| 100 | 185 | 450 |
| 123 | 185 | 450 |
| 230 | 550 | |
| 145 | 230 | 550 |
| 275 | 650 | |
| 170 | 275 | 650 |
| 325 | 750 | |
| 245 | 395 | 950 |
| 460 | 1 050 | |
| CHÚ THÍCH: Đối với hệ thống lắp đặt để hở, nên chọn mức cách điện cao nhất. | ||
Bảng 4 - Mức cách điện danh định đối với cuộn sơ cấp của máy biến đổi có điện áp cao nhất dùng cho thiết bị Um ≥ 300 kV
| Điện áp cao nhất dùng cho thiết bị Um (giá trị hiệu dụng) | Điện áp chịu xung đóng cắt danh định (giá trị đỉnh) | Điện áp chịu xung sét danh định (giá trị đỉnh) |
| kV | kV | kV |
| 300 | 750 | 950 |
| 850 | 1 050 | |
| 362 | 850 | 1 050 |
| 950 | 1 175 | |
| 420 | 1 050 | 1 300 |
| 1 050 | 1 425 | |
| 525 | 1 050 | 1 425 |
| 1 175 | 1 550 | |
| 765 | 1 425 | 1 950 |
| 1 550 | 2100 | |
| CHÚ THÍCH 1: Đối với hệ thống lắp đặt hở, nên chọn mức cách điện cao nhất. CHÚ THÍCH 2: Mức điện áp thử nghiệm dùng cho Um = 765 kV cho đến nay chưa thống nhất, sự đổi lẫn giữa các mức thử nghiệm xung đóng cắt và xung sét có thể trở nên cần thiết. | ||
5.1.2. Các yêu cầu khác đối với cách điện của cuộn sơ cấp
5.1.2.1. Điện áp chịu thử tần số công nghiệp
Các cuộn dây có điện áp cao nhất dùng cho thiết bị Um ≥ 300 kV phải chịu được điện áp chịu thử tần số công nghiệp tương ứng với điện áp chịu xung sét được lựa chọn theo bảng 5.
5.1.2.2. Phóng điện cục bộ
Các yêu cầu về phóng điện cục bộ được áp dụng đối với các máy biến đổi có Um không nhỏ hơn 7,2 kV.
Mức phóng điện cục bộ không được vượt quá các giới hạn qui định trong bảng 6, tại điện áp thử nghiệm phóng điện cục bộ qui định trong bảng này, sau khi một ứng suất trước được thực hiện theo qui trình của 8.2.2.
Bảng 5- Điện áp chịu thử tần số công nghiệp đối với cuộn sơ cấp của máy biến đổi có điện áp cao nhất dùng cho thiết bị Um ≥ 300 kV
| Điện áp chịu xung sét danh định (giá trị đỉnh) kV | Điện áp chịu thử tần số công nghiệp (giá trị hiệu dụng) kV |
| 950 | 395 |
| 1 050 | 460 |
| 1 175 | 510 |
| 1 300 | 570 |
| 1 425 | 630 |
| 1 550 | 680 |
| 1 950 | 880 |
| 2 100 | 975 |
Bảng 6 - Điện áp thử nghiệm phóng điện cục bộ và các mức cho phép
| Kiểu nối đất của hệ thống | Điện áp thử nghiệm phóng điện cục bộ (giá trị hiệu dụng) kV | Mức phóng điện cục bộ cho phép pC | |
| Loại cách điện | |||
| Ngâm trong chất lỏng | Rắn | ||
| Hệ thống trung tính nối đất (hệ số sự cố chạm đất ≤ 1,5) | Um 1,2Um/ | 10 5 | 50 20 |
| Hệ thống trung tính cách ly hoặc hệ thống trung tính nối đất không hiệu quả (hệ số sự cố chạm đất > 1,5) | 1,2 Um 1,2 Um/ | 10 5 | 50 20 |
| CHÚ THÍCH 1: Nếu không ấn định hệ thống trung tính thì áp dụng các giá trị đưa ra đối với hệ thống trung tính cách ly hoặc hệ thống nối đất không hiệu quả. CHÚ THÍCH 2: Mức phóng điện cục bộ (PD) cho phép cũng có hiệu lực đối với các tần số khác với tần số danh định. | |||
5.1.2.3. Xung sét cắt
Nếu có qui định bổ sung thì cuộn sơ cấp cũng phải có khả năng chịu được điện áp xung sét cắt có giá trị đỉnh bằng 115 % điện áp xung sét đầy đủ.
CHÚ THÍCH: Nhà chế tạo và người mua có thể thỏa thuận về các giá trị điện áp thử nghiệm thấp hơn.
5.1.2.4. Dung kháng và hệ số tổn thất điện môi
Yêu cầu này chỉ áp dụng cho máy biến đổi có cách điện của cuộn sơ cấp được ngâm trong chất lỏng có Um ≥ 72,5 kV.
Các giá trị của dung kháng và hệ số tổn thất điện môi (tg d) phải qui về tần số danh định và mức điện áp trong dải từ 10 kV đến Um/
.
CHÚ THÍCH 1: Mục đích là để kiểm tra tính đồng nhất của sản xuất. Nhà chế tạo và người mua có thể thỏa thuận về các giới hạn thay đổi cho phép.
CHÚ THÍCH 2: Hệ số tổn thất điện môi phụ thuộc vào thiết kế cách điện, điện áp và nhiệt độ. Giá trị này tại Um/
và nhiệt độ môi trường thường không vượt quá 0,005.
5.1.2.5. Xung cắt liên tiếp
Nếu có thỏa thuận bổ sung thì cuộn sơ cấp của máy biến dòng (CT) ngâm trong dầu có Um ≥ 300 kV phải có khả năng chịu được xung cắt liên tiếp để kiểm tra hoạt động ở ứng suất tần số cao dự kiến sẽ xuất hiện trong vận hành.
Vì không đủ kinh nghiệm để đưa ra một chương trình thử nghiệm và tiêu chí chấp nhận dứt khoát nên trong tiêu chuẩn này chỉ đưa ra một số thông tin nêu trong phụ lục B về qui trình thử nghiệm có thể chấp nhận. Nhà chế tạo phải có sẵn bằng chứng chứng tỏ thiết kế là thích hợp.
CHÚ THÍCH: Cần kiểm tra cụ thể thiết kế liên quan đến che chắn bảo vệ và mối nối mang dòng điện quá độ.
5.1.3. Yêu cầu cách điện giữa các đoạn
Đối với các cuộn sơ cấp và thứ cấp được chia thành hai hoặc nhiều đoạn, điện áp chịu thử danh định tần số công nghiệp của cách điện giữa các đoạn phải là 3 kV (giá trị hiệu dụng).
5.1.4. Yêu cầu cách điện đối với cuộn thứ cấp
Điện áp chịu thử danh định tần số công nghiệp dùng cho cách điện của cuộn thứ cấp phải là 3 kV (giá trị hiệu dụng).
5.1.5. Yêu cầu cách điện của vòng dây
Điện áp chịu thử danh định dùng cho cách điện của vòng dây phải là 4,5 kV giá trị đỉnh.
Đối với một số loại máy biến đổi, có thể chấp nhận giá trị thấp hơn phù hợp với qui trình thử nghiệm trong 8.4.
CHÚ THÍCH: Do qui trình thử nghiệm này, méo dạng sóng có thể cao.
5.1.6. Yêu cầu đối với cách điện bên ngoài
5.1.6.1. Nhiễm bẩn
Đối với máy biến dòng lắp đặt ngoài trời có vật cách điện bằng sứ dễ bị nhiễm bẩn, chiều dài đường rò dùng cho mức nhiễm bẩn cho trước được nêu trong bảng 7.
Bảng 7 – Chiều dài đường rò
| Mức nhiễm bẩn | Chiều dài đường rò danh nghĩa riêng tối thiểu mm / kV 1)2) | Chiều dài đường rò |
| Khoảng cách hồ quang | ||
| I Nhẹ II Trung bình | 16 20 | ≤ 3,5 |
| III Nặng IV Rất nặng | 25 31 | ≤ 4,0 |
| 1) Tỉ số cửa chiều dài đường rò giữa pha và đất trên tất cả giá trị hiệu dụng pha-pha của điện áp cao nhất dùng cho thiết bị (xem IEC 60071-1). 2) Để có thêm thông tin và dung sai chế tạo liên quan đến chiều dài đường rò, xem IEC 60815. | ||
| CHÚ THÍCH 1: Lưu ý là tính năng của cách điện bề mặt chịu ảnh hưởng rất lớn bởi hình dáng của vật cách điện. CHÚ THÍCH 2: ở các vùng bị nhiễm bẩn nhẹ, có thể sử dụng chiều dài đường rò danh nghĩa riêng thấp hơn 16 mm/kV tùy thuộc vào kinh nghiệm vận hành. 12 mm/kV được xem là giới hạn thấp hơn. CHÚ THÍCH 3: Trong trường hợp nhiễm bẩn cực kỳ nặng nề, chiều dài đường rò danh nghĩa riêng 31 mm/kV có thể là không đủ. Tùy thuộc vào kinh nghiệm vận hành và/hoặc kết quả thử nghiệm trong phòng thí nghiệm, có thể sử dụng giá trị chiều dài đường rò riêng cao hơn, nhưng trong một số trường hợp nhất định có thể tính đến khả năng rửa sứ cái cách điện. | ||
5.1.7. Yêu cầu đối với điện áp nhiễu tần số rađiô (RIV)
Các yêu cầu này áp dụng cho máy biến dòng có Um ≥ 123 kV được lắp đặt trong các trạm điện có cách điện bằng không khí.
Điện áp nhiễu tần số rađiô không được vượt quá 2 500 mV ở 1,1 Um /
trong điều kiện thử nghiệm và đo được mô tả trong 7.5.
5.1.8. Quá điện áp truyền dẫn
Yêu cầu này áp dụng cho:
- máy biến dòng mà cuộn sơ cấp có Um ≥ 72,5 kV;
- máy biến dòng không có cuộn sơ cấp và kết hợp với thiết bị có Um ≥ 72,5 kV (ví dụ GIS, các tháp biến đổi, cáp lồng).
Quá điện áp được truyền từ các đầu nối sơ cấp sang thứ cấp không được vượt quá các giá trị cho trong bảng 16, trong các điều kiện thử nghiệm và đo nêu trong 9.4.
CHÚ THÍCH 1: Đặc trưng của dạng sóng này thể hiện các dao động điện áp do thao tác đóng cắt.
CHÚ THÍCH 2: Nhà chế tạo và người mua có thể thỏa thuận về các giới hạn quá điện áp truyền dẫn khác.
Yêu cầu đặt xung loại A áp dụng cho máy biến dòng dùng cho các trạm điện cách điện bằng không khí, trong khi đó yêu cầu xung loại B áp dụng cho máy biến dòng lắp đặt trong trạm điện có vỏ bọc bằng kim loại, cách điện bằng khí (GIS).
Giới hạn giá trị đỉnh của quá điện áp truyền dẫn, được cho trong bảng 16 và được đo theo phương pháp qui định trong 9.4, cần đảm bảo có đủ bảo vệ cho các thiết bị điện tử nối với cuộn thứ cấp.
Bảng 16 - Giới hạn quá điện áp truyền dẫn
| Loại xung | A | B |
| Giá trị đỉnh của điện áp đặt (Up) |
|
|
| Đặc trưng dạng sóng: - thời gian đầu sóng qui ước (T1) - thời gian đến nửa giá trị (T2) - thời gian đầu sóng (T1) - chiều dài đuôi sóng (T2) |
0,50 ms ± 20% ≥ 50 ms - - |
- - 10 ms ± 20 % > 100 ns |
| Giới hạn giá trị đỉnh quá điện áp truyền dẫn (Us) | 1,6 kV | 1,6 kV |
5.2. Yêu cầu về cơ
Yêu cầu này chỉ áp dụng cho máy biến dòng có điện áp cao nhất dùng cho thiết bị lớn hơn hoặc bằng 72,5 kV.
Bảng 8 đưa ra giá trị tải tĩnh mà máy biến dòng phải chịu được, số liệu này đã chứa cả tải do gió và do băng tuyết.
Tải thử nghiệm được qui định cần đạt theo hướng bất kỳ lên đầu nối sơ cấp.
Bảng 8 - Tải thử nghiệm khả năng chịu tải tĩnh
| Điện áp cao nhất dùng cho thiết bị Um kV | Tải thử nghiệm khả năng chịu tải tĩnh FR N | |
| Tải cấp I | Tải cấp II | |
| 72,5 đến 100 | 1 250 | 2 500 |
| 123 đến 170 | 2 000 | 3 000 |
| 245 đến 362 | 2 500 | 4 000 |
| ≥ 420 | 4 000 | 6 000 |
| CHÚ THÍCH 1: Tổng các tải tác động trong điều kiện làm việc bình thường không nên vượt quá 50 % tải thử nghiệm khả năng chịu tải tĩnh qui định. CHÚ THÍCH 2: Máy biến dòng cần chịu được tải điện động quá mức đôi khi có thể xuất hiện (ví dụ do ngắn mạch) không vượt quá 1,4 lần tải thử nghiệm khả năng chịu tải tĩnh. CHÚ THÍCH 3: Đối với một số ứng dụng, có thể cần phải thiết lập khả năng chống xoay cho các đầu nối sơ cấp. Giá trị mômen đặt trong quá trình thử nghiệm phải được thỏa thuận giữa nhà chế tạo và người mua. | ||
6. Phân loại các thử nghiệm
Các thử nghiệm qui định trong tiêu chuẩn này chia thành: thử nghiệm điển hình, thử nghiệm thường xuyên và thử nghiệm đặc biệt.
Thử nghiệm điển hình
Thử nghiệm tiến hành trên từng loại máy biến đổi để chứng tỏ rằng tất cả các máy biến đổi chế tạo theo cùng một qui định kỹ thuật là phù hợp với các yêu cầu không đề cập trong thử nghiệm thường xuyên.
CHÚ THÍCH: Thử nghiệm điển hình cũng được coi là có hiệu lực nếu được thực hiện trên một máy biến đổi có sai lệch nhỏ. Sai lệch như vậy phải được thỏa thuận giữa nhà chế tạo và người mua.
Thử nghiệm thường xuyên
Thử nghiệm mà từng máy biến đổi riêng rẽ đều phải chịu.
Thử nghiệm đặc biệt
Thử nghiệm không phải là thử nghiệm điển hình hoặc thử nghiệm thường xuyên, dựa trên thỏa thuận giữa nhà chế tạo và người mua.
6.1. Thử nghiệm điển hình
Các thử nghiệm dưới đây là thử nghiệm điển hình; để biết chi tiết cần tham khảo ở các điều khoản liên quan:
a) thử nghiệm dòng điện ngắn hạn (xem 7.1);
b) thử nghiệm độ tăng nhiệt (xem 7.2);
c) thử nghiệm xung sét (xem 7.3.2);
d) thử nghiệm xung đóng cắt (xem 7.3.3);
e) thử nghiệm ướt đối với máy biến đổi loại lắp đặt ngoài trời (xem 7.4);
f) xác định sai số (xem 11.4 và/hoặc 12.4, 11.6, 12.5 và 14.3);
g) đo điện áp nhiễu tần số rađiô (RIV) (xem 7.5).
Tất cả các thử nghiệm điển hình về điện môi cần được tiến hành trên cùng một máy biến đổi, nếu không có qui định khác.
Các máy biến đổi sau khi chịu các thử nghiệm điển hình về điện môi ở 6.1 vẫn phải chịu tất cả các thử nghiệm thường xuyên ở 6.2.
6.2. Thử nghiệm thường xuyên
Các thử nghiệm dưới đây áp dụng cho từng máy biến đổi riêng rẽ:
a) kiểm tra việc ghi nhãn các đầu nối (xem 8.1);
b) thử nghiệm điện áp tần số công nghiệp trên cuộn sơ cấp (xem 8.2.1);
c) phép đo phóng điện cục bộ (xem 8.2.2);
d) thử nghiệm điện áp tần số công nghiệp trên cuộn thứ cấp (xem 8.3 hoặc 14.4.4);
e) thử nghiệm điện áp tần số công nghiệp, giữa các đoạn (xem 8.3 hoặc 14.4.4);
f) thử nghiệm quá điện áp của vòng dây (xem 8.4 hoặc 14.4.5);
g) xác định sai số (xem 11.5 và/hoặc 12.4, 11.6, 12.6 và 14.4).
Tuy không tiêu chuẩn hóa thứ tự các thử nghiệm nhưng việc xác định sai số phải thực hiện sau khi hoàn thành các thử nghiệm khác.
Các thử nghiệm lặp lại ở tần số công nghiệp trên cuộn sơ cấp cần được thực hiện ở 80 % điện áp thử nghiệm qui định.
6.3. Thử nghiệm đặc biệt
Các thử nghiệm sau đây được thực hiện trên cơ sở thỏa thuận giữa nhà chế tạo và người mua:
a) thử nghiệm xung sét cắt (xem 9.1);
b) đo dung kháng và hệ số tiêu tán điện môi (xem 9.2);
c) thử nghiệm xung cắt liên tiếp trên cuộn sơ cấp (xem phụ lục B);
d) thử nghiệm về cơ (xem 9.3);
e) đo quá điện áp truyền dẫn (xem 9.4).
7. Thử nghiệm điển hình
7.1. Thử nghiệm dòng điện ngắn hạn
Để thử nghiệm dòng điện nhiệt ngắn hạn, máy biến đổi phải có nhiệt độ ban đầu nằm trong khoảng từ 10°C đến 40 °C.
Phải thực hiện thử nghiệm này với (các) cuộn thứ cấp được nối tắt và ở dòng điện là I trong thời gian t, sao cho (l2t) không nhỏ hơn (l2th) và với điều kiện là t nằm trong khoảng từ 0,5 s đến 5 s.
Phải thực hiện thử nghiệm điện động với (các) cuộn thứ cấp được nối tắt, và với dòng điện sơ cấp mà giá trị đỉnh không nhỏ hơn dòng điện động danh định (ldyn) tại ít nhất là một đỉnh.
Thử nghiệm điện động có thể kết hợp với thử nghiệm nhiệt nêu ở trên, với điều kiện là dòng điện đỉnh chính đầu tiên của thử nghiệm này không nhỏ hơn dòng điện động danh định (ldyn).
Máy biến dòng được coi là đạt được ở thử nghiệm này nếu sau khi làm nguội về nhiệt độ môi trường (trong khoảng từ 10 °C đến 40 °C), máy biến đổi phải đáp ứng được các yêu cầu sau:
a) không bị hư hại ở mức thấy được;
b) sai số của máy biến đổi sau khi khử từ không chênh lệch so với sai số ghi được trước khi thử nghiệm một lượng lớn hơn một nửa giới hạn sai số ứng với cấp chính xác của máy biến đổi;
c) chịu được thử nghiệm điện môi qui định trong 8.2, 8.3 và 8.4, nhưng với điện áp thử nghiệm hoặc dòng điện thử nghiệm giảm còn 90 % giá trị cho trước;
d) xem xét cách điện ngay sát bề mặt ruột dẫn, không được thấy có hư hại đáng kể (ví dụ cháy thành than).
Không yêu cầu kiểm tra theo điểm d) nếu mật độ dòng điện trong cuộn sơ cấp, ứng với dòng điện nhiệt ngắn hạn danh định (lth) không vượt quá:
- 180 A/mm2 trong trường hợp cuộn dây bằng đồng có độ dẫn không thấp hơn 97 % giá trị cho trong lEC 60028;
- 120 A/mm2 trong trường hợp cuộn dây bằng nhôm có độ dẫn không thấp hơn 97 % giá trị cho trong IEC 60121.
CHÚ THÍCH: Kinh nghiệm cho thấy khi vận hành, các yêu cầu đối với thông số đặc trưng về nhiệt nói chung là được đáp ứng trong trường hợp cách điện cấp A, với điều kiện là, mật độ dòng điện trong cuộn sơ cấp tương ứng với dòng điện nhiệt ngắn hạn danh định không vượt quá giá trị đã nêu trên đây.
Vì vậy, nếu có thỏa thuận giữa nhà chế tạo và người mua thì sự phù hợp với yêu cầu này có thể thay thế cho việc kiểm tra cách điện.
7.2. Thử nghiệm độ tăng nhiệt
Phải thực hiện thử nghiệm để chứng tỏ máy biến đổi phù hợp với các yêu cầu của 4.6. Với thử nghiệm này, máy biến dòng được coi là đạt đến ổn định nhiệt, nếu tốc độ tăng nhiệt độ không quá 1 °C sau mỗi giờ.
Nhiệt độ môi trường tại vị trí thử nghiệm phải nằm trong khoảng từ 10 °C đến 30 °C.
Đối với thử nghiệm này, máy biến đổi phải được lắp đặt theo cách đại diện cho việc lắp đặt khi vận hành.
Độ tăng nhiệt của các cuộn dây phải được đo bằng phương pháp điện trở, nhưng đối với các cuộn dây có điện trở rất nhỏ thì có thể sử dụng nhiệt ngẫu.
Có thể đo độ tăng nhiệt của các bộ phận không phải là cuộn dây bằng nhiệt kế hoặc nhiệt ngẫu.
7.3. Thử nghiệm xung trên cuộn sơ cấp
7.3.1. Yêu cầu chung
Thử nghiệm xung phải được thực hiện theo TCVN 6099-1 (IEC 60060-1).
Đặt điện áp thử nghiệm lên các đầu nối của cuộn sơ cấp (nối với nhau) và đất. Khung, vỏ, nếu có, và lõi (nếu được thiết kế để nối đất) cùng với tất cả các đầu nối của (các) cuộn thứ cấp đều phải nối đất.
Nói chung, các thử nghiệm xung bao gồm việc đặt điện áp ở các mức chuẩn và các mức điện áp danh định. Điện áp xung chuẩn phải có giá trị trong khoảng từ 50 % đến 70 % giá trị điện áp chịu xung danh định. Giá trị đỉnh và dạng sóng xung phải được ghi lại.
Biểu hiện hỏng cách điện do thử nghiệm này có thể được nêu bằng cách dựa vào sự thay đổi dạng sóng ở cả điện áp chuẩn và điện áp chịu thử.
Có thể phát hiện hỏng cách điện bằng cách ghi lại (các) dòng điện chạy xuống đất để bổ sung cho việc ghi điện áp.
7.3.2. Thử nghiệm xung sét
Điện áp thử nghiệm phải có giá trị thích hợp theo bảng 3 và bảng 4, tùy thuộc vào điện áp cao nhất dùng cho thiết bị và mức cách điện qui định.
7.3.2.1. Các cuộn dây có Um< 300 kV
Thử nghiệm phải được thực hiện với cả cực tính dương và cực tính âm. Phải đặt mười lăm xung liên tiếp cho mỗi cực tính, không hiệu chỉnh theo điều kiện khí quyển.
Máy biến đổi được coi là đạt thử nghiệm này nếu đối với mỗi cực tính:
- không xuất hiện phóng điện đánh thủng ở cách điện bên trong là loại không tự phục hồi;
- không xuất hiện phóng điện bề mặt dọc theo cách điện bên ngoài là loại không tự phục hồi;
- không xuất hiện phóng điện bề mặt quá hai lần trên cách điện bên ngoài là loại tự phục hồi;
- không phát hiện được bằng chứng khác về hỏng cách điện (ví dụ sự thay đổi dạng sóng của các đại lượng được ghi lại).
CHÚ THÍCH: Đặt 15 xunq dương và 15 xung âm được qui định để thử nghiệm cách điện bên ngoài. Nếu có các thử nghiệm khác được thỏa thuận giữa nhà chế tạo và người mua để kiểm tra cách điện bên ngoài thì số lượng các xung sét có thể giảm xuống còn ba xung cho mỗi cực tính, không hiệu chỉnh các điều kiện khí quyển.
7.3.2.2. Các cuộn dây có Um ≥ 300 kV
Thử nghiệm phải được thực hiện với cả cực tính dương và cực tính âm. Phải đặt ba xung liên tiếp cho mỗi cực tính, không hiệu chỉnh theo điều kiện khí quyển.
Máy biến đổi được coi là đạt thử nghiệm này nếu:
- không xuất hiện phóng điện đánh thủng;
- không phát hiện được các bằng chứng khác về hỏng cách điện (ví dụ sự thay đổi theo dạng sóng của các đại lượng được ghi lại).
7.3.3. Thử nghiệm xung đóng cắt
Điện áp thử nghiệm phải có giá trị thích hợp theo bảng 4, tùy thuộc vào điện áp cao nhất dùng cho thiết bị và mức cách điện qui định.
Thử nghiệm phải được thực hiện với cực tính dương. Đặt mười lăm xung liên tiếp, có hiệu chỉnh theo điều kiện khí quyển.
Đối với các máy biến đổi loại lắp ngoài trời, thử nghiệm phải thực hiện trong điều kiện ướt (xem 7.4).
Máy biến đổi được coi là đạt thử nghiệm này nếu:
- không xuất hiện phóng điện đánh thủng ở cách điện bên trong là loại không tự phục hồi;
- không xuất hiện phóng điện bề mặt dọc theo cách điện bên ngoài là loại không tự phục hồi;
- không xuất hiện phóng điện bề mặt quá hai lần trên cách điện bên ngoài là loại tự phục hồi;
- không phát hiện được bằng chứng khác về hỏng cách điện (ví dụ sự thay đổi dạng sóng của các đại lượng được ghi lại).
CHÚ THÍCH: Bỏ qua các xung có phóng điện bề mặt đến vách hoặc trần của phòng thử nghiệm.
7.4. Thử nghiệm ướt đối với máy biến đổi loại lắp đặt ngoài trời
Qui trình làm ướt phải theo TCVN 6099-1 (IEC 60060-1).
Đối với các cuộn dây có Um < 300 kV, thử nghiệm phải thực hiện với điện áp tần số công nghiệp có giá trị thích hợp theo bảng 3, tùy thuộc vào điện áp cao nhất dùng cho thiết bị, có hiệu chỉnh theo điều kiện khí quyển.
Đối với các cuộn dây có Um ≥ 300 kV, thử nghiệm phải được thực hiện với điện áp xung đóng cắt có cực tính dương, có giá trị thích hợp nêu trong bảng 4, tùy thuộc vào điện áp cao nhất dùng cho thiết bị và mức cách điện danh định.
7.5. Đo điện áp nhiễu tần số rađiô
Máy biến dòng phải được lắp ráp hoàn chỉnh, khô, sạch và có nhiệt độ xấp xỉ nhiệt độ phòng thí nghiệm mà ở đó sẽ tiến hành thử nghiệm.
Theo tiêu chuẩn này, thử nghiệm cần được thực hiện trong các điều kiện khí quyển có:
- nhiệt độ từ 10 °C đến 30 °C;
- áp suất từ 0,870 x 105 Pa đến 1,070 x105 Pa;
- độ ẩm tương đối từ 45 % đến 75 %.
CHÚ THÍCH 1: Các thử nghiệm này có thể thực hiện trong điều kiện khi quyển khác nếu có thỏa thuận giữa nhà chế tạo và người mua.
CHÚ THÍCH 2: Thử nghiệm nhiễu tần số radiô không áp dụng các hệ số hiệu chỉnh điều kiện khí quyển theo TCVN 6099-1 (IEC 60060-1).
Các mối nối thử nghiệm và các đầu của mối nối không được là nguồn điện áp nhiễu tần số rađiô.
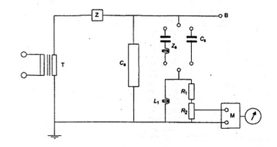
Phải có tấm che các đầu nối sơ cấp mô phỏng điều kiện làm việc để ngăn ngừa phóng điện giả. Nên sử dụng các đoạn ống có phần kết thúc là hình cầu.
Phải đặt điện áp thử nghiệm giữa một trong các đầu nối của cuộn sơ cấp của đối tượng thử nghiệm (Ca) và đất. Khung, vỏ (nếu có) và lõi (nếu được thiết kế để nối đất) cùng với tất cả các đầu nối của cuộn thứ cấp đều phải nối đất.
Mạch đo (xem hình 6) phải phù hợp với TCVN 7379-2 (CISPR 18-2). Tốt nhất là mạch đo phải được điều hưởng với một tấn số nằm trong dải tần từ 0,5 MHz đến 2 MHz, tần số đo này phải được ghi lại. Các kết quả được thể hiện bằng microvôn.
Trở kháng giữa dây dẫn thử nghiệm và đất (Zs + (R1 + R2)) theo hình 6 phải là 300 W ± 40 W với góc pha không vượt quá 20°.
Tụ điện Cs cũng có thể sử dụng vào chỗ của bộ lọc Zs và nói chung, có điện dung 1 000 pF là đủ.
CHÚ THÍCH 3: Có thể cần một tụ điện có thiết kế riêng để tránh tần số cộng hưởng quá thấp.
Bộ lọc Z phải có trở kháng cao tại tần số đo để khử ghép nguồn tần số công nghiệp khỏi mạch đo. Giá trị thích hợp đối với trở kháng này có thể từ 10 000 W đến 20 000 W ở tần số đo.
Mức nền của nhiễu tần số rađiô (nhiễu tần số rađiô được tạo bởi trường bên ngoài và bởi máy biến đổi điện áp cao) phải thấp hơn ít nhất là 6 dB (tốt nhất là 10 dB) so với mức nhiễu tần số rađiô qui định.
CHÚ THÍCH 4: Chú ý để tránh nhiễu từ các vật bên cạnh đến máy biến dòng và đến phép thử cũng như đến mạch đo.
Phương pháp hiệu chuẩn thiết bị đo và mạch đo được cho trong TCVN 7379-2 (CISPR 18-2).
Phải đặt điện áp ứng suất trước có giá trị là 1,5 Um/
và duy trì trong 30 s.
Sau đó giảm điện áp xuống còn 1,1 Um/
trong khoảng 10 s và duy trì ở giá trị này trong 30 s trước khi đo điện áp nhiễu tần số rađiô.
Máy biến dòng được coi là đạt nếu mức nhiễu tần số rađiô ở 1,1 Um/
không vượt quá giới hạn qui định trong 5.1.7.
CHÚ THÍCH 5: Thử nghiệm RIV như mô tả trên đây có thể được thay bằng phép đo phóng điện cục bộ bằng cách đặt điện áp ứng suất trước và điện áp thử nghiệm qui định như trên, nếu có thỏa thuận giữa nhà chế tạo và người mua.
Trong quá trình thực hiện phép đo phóng điện cục bộ theo 8.2.2 cần loại bỏ tất cả các phòng ngừa để tránh phóng điện ra bên ngoài (tức là tấm che). Trong trường hợp đó, mạch thử nghiệm cân bằng là không thích hợp.
Tuy không chuyển đổi trực tiếp được RIV microvon và picoculong nhưng máy biến dòng vẫn được coi là đạt thử nghiệm này nếu ở 1,1 Um/
mức phóng điện cục bộ không vượt quá 300 pC.
8. Thử nghiệm thường xuyên
8.1. Kiểm tra việc ghi nhãn trên các đầu nối
Kiểm tra sự phù hợp về ghi nhãn trên các đầu nối (xem 101).
8.2. Thử nghiệm điện áp tần số công nghiệp trên cuộn sơ cấp và đo phóng điện cục bộ
8.2.1. Thử nghiệm tần số công nghiệp
Thử nghiệm điện áp tần số công nghiệp phải thực hiện theo TCVN 6099-1 (IEC 60060-1).
Điện áp thử nghiệm phải có giá trị thích hợp theo bảng 3 hoặc bảng 5, tùy thuộc vào điện áp cao nhất dùng cho thiết bị. Thời gian đặt điện áp phải là 60 s.
Điện áp thử nghiệm phải đặt giữa cuộn sơ cấp được nối tắt và đất. (Các) cuộn thứ cấp được nối tắt, khung, đế (nếu có) và lõi sắt (nếu có đầu nối đất riêng) phải được nối với đất.
8.2.2. Phép đo phóng điện cục bộ
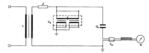
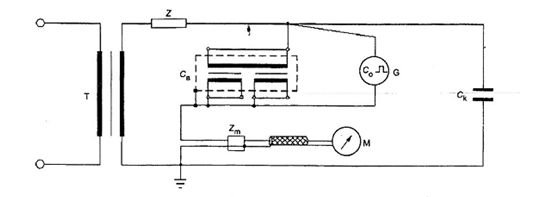
8.2.2.1. Mạch thử nghiệm và thiết bị đo
Mạch thử nghiệm và thiết bị đo phải theo IEC 60270. Một số ví dụ về mạch đo thể hiện trên các hình từ hình 2 đến hình 4 .
Sử dụng thiết bị đo loại đo được điện tích nạp biểu kiến q tính bằng pico culong (pC). Việc hiệu chuẩn thiết bị đo phải được thực hiện trong mạch thử nghiệm (xem ví dụ trên hình 5).
Thiết bị đo băng tần rộng phải có độ rộng băng ít nhất là 100 kHz, có tần số ngưỡng trên không vượt quá 1,2 MHz.
Thiết bị đo băng tần hẹp phải có tần số cộng hưởng nằm trong dải từ 0,15 MHz đến 2 MHz. Giá trị ưu tiên nên ở dải từ 0,5 MHz đến 2 MHz nhưng nếu có thể thì phép đo cần được thực hiện ở tần số cho độ nhạy cao nhất.
Độ nhạy phải ở mức cho phép phát hiện được mức phóng điện cục bộ là 5 pC.
CHÚ THÍCH 1: Tạp phải ở mức thấp hơn đáng kể so với độ nhạy. Các xung nhận biết được hình thành từ nhiễu bên ngoài có thể được bỏ qua.
CHÚ THÍCH 2: Để chặn tạp từ bên ngoài mạch thử nghiệm thích hợp là mạch cân bằng (xem hình 4).
CHÚ THÍCH 3: Khi sử dụng mạch xử lý tín hiệu bằng điện tử và mạch phục hồi để giảm tạp nền, mạch này phải được chứng tỏ bằng cách thay đổi tham số của nó để cho phép tách các xung xuất hiện lặp lại.
8.2.2.2. Qui trình thử nghiệm phóng điện cục bộ
Sau khi đặt ứng suất trước theo qui trình A hoặc qui trình B, đạt được điện áp thử nghiệm phóng điện cục bộ qui định trong bảng 6 rồi đo mức phóng điện cục bộ tương ứng trong vòng 30 s.
Phóng điện cục bộ đo được không được vượt quá các giá trị cho trong bảng 6.
Qui trình A: Điện áp phóng điện cục bộ đạt được trong khi giảm điện áp sau thử nghiệm điện áp tần số công nghiệp.
Qui trình B: Thử nghiệm phóng điện cục bộ thực hiện sau thử nghiệm điện áp tần số công nghiệp. Tăng điện áp đặt vào đến giá trị bằng 80% điện áp chịu tần số công nghiệp, duy trì trong thời gian không nhỏ hơn 60 s, sau đó giảm nhưng không làm gián đoạn về điện áp thử nghiệm phóng điện cục bộ qui định.
Nếu không có qui định khác thì việc chọn qui trình nào phải có ý kiến của nhà chế tạo. Sử dụng phương pháp thử nghiệm nào phải được ghi trong báo cáo thử nghiệm.
8.3. Thử nghiệm điện áp tần số công nghiệp giữa các đoạn của cuộn sơ cấp và cuộn thứ cấp và trên các cuộn thứ cấp
Điện áp thử nghiệm có giá trị thích hợp như nêu trong 5.1.3 và 5.1.4, tùy theo từng trường hợp, được đặt lần lượt trong thời gian 60 s giữa các đầu nối đã nối tắt của từng đoạn cuộn dây hoặc từng cuộn thứ cấp và đất.
Khung, đế (nếu có), lõi sắt (nếu có đầu nối đất riêng) và các đầu nối của tất cả các cuộn dây khác hoặc các đoạn khác phải được nối với nhau rồi nối với đất.
8.4. Thử nghiệm quá điện áp của vòng dây
Thử nghiệm quá điện áp của vòng dây phải được thực hiện theo một trong các qui trình sau đây.
Nếu không có thỏa thuận nào khác, việc chọn qui trình nào cần có ý kiến của nhà chế tạo.
Qui trình A: Cuộn thứ cấp để hở mạch (hoặc được nối với cơ cấu trở kháng cao để đọc được điện áp đỉnh). Đặt lên cuộn sơ cấp trong thời gian 60 s dòng điện về cơ bản là hình sin, ở một tần số nằm trong khoảng 40 Hz đến 60 Hz (theo TCVN 6099-1 (IEC 60060-1)) và có giá trị hiệu dụng bằng với dòng điện sơ cấp danh định (hoặc dòng điện sơ cấp mở rộng danh định (xem 11.3) khi thuộc đối tượng áp dụng).
Phải giới hạn dòng điện này nếu đạt được điện áp thử nghiệm là 4,5 kV giá trị đỉnh trước khi đạt được dòng điện danh định (hoặc dòng điện danh định mở rộng).
Qui trình B: Cuộn sơ cấp để hở mạch, đặt điện áp thử nghiệm qui định (ở tần số thích hợp) trong 60 s lên các đầu nối của từng cuộn thứ cấp, với điều kiện là giá trị hiệu dụng của dòng điện thứ cấp không vượt quá dòng điện thứ cấp danh định (hoặc dòng điện danh định mở rộng).
Tần số thử nghiệm không được lớn hơn 400 Hz
Tại tần số này, nếu đạt được điện áp thấp hơn 4,5 kV giá trị đỉnh ở dòng điện thứ cấp danh định (hoặc dòng điện danh định mở rộng) thì điện áp đạt được này coi là điện áp thử nghiệm.
Khi tần số lớn hơn hai lần tần số danh định, thời gian thử nghiệm có thể giảm so với 60 s như sau:
| Thời gian thử nghiệm (s) = | hai lần tần số danh định | x 60 |
| tần số thử nghiệm |
nhưng tối thiểu là 15 s.
CHÚ THÍCH: Thử nghiệm quá điện áp của vòng dây không phải là thử nghiệm để kiểm tra chứng tỏ máy biến dòng thích hợp để làm việc với cuộn thứ cấp để hở mạch. Máy biến dòng không được làm việc với cuộn thứ cấp hở mạch vì có thể xuất hiện quá điện áp có điện thế nguy hiểm và quá nhiệt.
9. Thử nghiệm đặc biệt
9.1. Thử nghiệm xung cắt trên cuộn sơ cấp
Thử nghiệm phải được thực hiện chỉ với cực tính âm, và cần kết hợp với thử nghiệm xung sét cực tính âm theo cách mô tả dưới đây.
Điện áp phải là xung sét tiêu chuẩn, bị cắt giữa 2 ms và 5 ms. Mạch cắt phải được bố trí sao cho biên độ dao động quá của phân cực ngược của xung thử nghiệm thực tế phải được giới hạn đến khoảng 30 % giá trị đỉnh. Điện áp thử nghiệm của xung đầy đủ phải có giá trị xấp xỉ với giá trị cho trong bảng 3 hoặc bảng 4, tùy thuộc vào điện áp cao nhất dùng cho thiết bị và mức cách điện qui định.
Điện áp thử nghiệm xung cắt phải phù hợp với 5.1.2.3.
Trình tự đặt xung phải như sau:
a) đối với cuộn dây có Um < 300 kV:
- một xung đầy đủ;
- hai xung cắt;
- mười bốn xung đầy đủ.
b) đối với cuộn dây có Um ≥ 300 kV:
- một xung đầy đủ;
- hai xung cắt;
- hai xung đầy đủ.
Sự khác nhau về dạng sóng khi đặt sóng đầy đủ trước và sau khi đặt xung cắt thể hiện một sự cố bên trong.
Bỏ qua phóng điện bề mặt dọc theo cách điện bên ngoài loại không tự phục hồi trong thời gian có xung cắt khi đánh giá hoạt động của cách điện.
9.2. Đo dung kháng và hệ số tổn thất điện môi
Phải thực hiện phép đo dung kháng và hệ số tổn thất điện môi sau phép thử chịu tần số công nghiệp trên các cuộn sơ cấp.
Phải đặt điện áp thử nghiệm lên các đầu nối của cuộn sơ cấp được nối tắt và đất. (Các) cuộn thứ cấp thường được nối tắt, tất cả các màn chắn, vỏ kim loại có cách điện phải được nối đến cầu đo. Nếu máy biến dòng có cơ cấu riêng (đầu nối) thích hợp cho phép đo này thì các đầu nối điện áp thấp còn lại phải được nối tắt, nối với nhau, nối với vỏ kim loại rồi nối với đất hoặc với màn chắn của cầu đo.
CHÚ THÍCH: Trong một số trường hợp, các điểm khác của cầu cần được nối đất.
Thử nghiệm phải được thực hiện với máy biến dòng ở nhiệt độ môi trường, nhiệt độ này cần được ghi lại.
9.3. Thử nghiệm về cơ
Thực hiện các thử nghiệm này để chứng tỏ máy biến dòng có khả năng phù hợp với các yêu cầu qui định trong 5.2.
Máy biến dòng phải được lắp ráp hoàn chỉnh, được lắp đặt theo vị trí thẳng đứng, khung được cố định chắc chắn.
Máy biến dòng loại ngâm trong chất lỏng phải được đổ đầy môi chất cách điện và phải chịu áp suất làm việc. Phải đặt tải thử nghiệm trong 60 s cho từng tình trạng được chỉ ra trong bảng 9.
Máy biến dòng được coi là đạt thử nghiệm này nếu không có dấu hiệu hỏng (biến dạng, nứt hoặc rò rỉ).
Bảng 9 - Phương thức đặt tải thử nghiệm lên các đầu nối sơ cấp

9.4. Đo quá điện áp truyền dẫn
Phải đặt một xung điện áp thấp (U1) lên một trong các đầu nối và đất.
Đối với máy biến dòng một pha dùng cho các trạm điện có vỏ bằng kim loại GIS, phải đặt xung qua một cáp đồng trục 50 W theo hình 7. Vỏ của đoạn GIS phải được nối với đất như trong vận hành.
Đối với các ứng dụng khác, mạch thử nghiệm phải như mạch mô tả trong hình 8.
Các đầu nối của (các) cuộn thứ cấp được thiết kế để nối đất phải được nối đến khung rồi nối với đất.
Điện áp truyền dẫn (U2) phải được đo tại các đầu nối thứ cấp hở mạch, qua một phối hợp trở kháng cáp đồng trục 50 W nối với trở kháng đầu vào 50 W của máy hiện sóng có độ rộng băng tần là 100 MHz hoặc cao hơn để đọc được giá trị đỉnh.
CHÚ THÍCH: Nhà chế tạo và người mua có thể thỏa thuận phương pháp thử nghiệm khác để dụng cụ đo không phải chịu sự xâm nhập không mong muốn.
Nếu máy biến dòng có nhiều hơn một cuộn thứ cấp, phải thực hiện các phép đo liên tiếp trên từng cuộn dây.
Trong trường hợp cuộn thứ cấp có các nấc trung gian, chỉ phải thực hiện phép đo trên nấc tương ứng với cuộn dây đầy đủ.
Quá điện áp truyền đến cuộn thứ cấp (Us) ứng với quá điện áp qui định (Up) đặt đến cuộn sơ cấp phải được tính như sau:

Trong trường hợp có dao đông trên các đỉnh, cần vẽ đường cong trung bình, và biên độ cực đại của đường cong này được coi là giá trị đỉnh U1 dùng để tính quá điện áp truyền dẫn (xem hình 9).
CHÚ THÍCH: Biên độ và tần số của dao động trên sóng điện áp có thể ảnh hưởng đến điện áp truyền đẫn.
Máy biến dòng được coi là đạt thử nghiệm này nếu giá trị của quá điện áp truyền dẫn không vượt quá giới hạn nêu trong bảng 16.
10. Ghi nhãn
10.1. Nhãn đầu nối - Qui tắc chung
Nhãn đầu nối phải cho phép nhận biết:
a) cuộn sơ cấp và thứ cấp;
b) các đoạn của cuộn dây, nếu có;
c) cực tính có liên quan của các cuộn dây và các đoạn cuộn dây;
d) các nấc trung gian, nếu có.
10.1.1. Phương pháp ghi nhãn
Các đầu nối phải được đánh dấu rõ ràng và dễ dàng nhận biết trên bề mặt hoặc ở vùng lân cận đầu nối.
Việc ghi nhãn này phải bao gồm: Các chữ cái đặt sau hoặc đặt trước các con số. Các chữ cái phải là chữ in hoa.
10.1.2. Ký hiệu cần sử dụng
Các ký hiệu của đầu nối máy biến dòng phải như được thể hiện trong bảng 10 dưới đây.
Bảng 10 - Ký hiệu các đầu nối

10.1.3. Thể hiện các cực tính liên quan
Tất cả các đầu nối có ký hiệu P1, S1 và C1 phải có cùng cực tính tại cùng một thời điểm.
10.2. Ghi nhãn trên tấm thông số
Tất cả các máy biến dòng phải có nhãn với các nội dung tối thiểu sau đây:
a) tên của nhà chế tạo hoặc dấu hiệu khác cho phép dễ dàng nhận biết nhà chế tạo;
b) số seri hoặc ấn định kiểu, tốt nhất là cả hai;
c) dòng điện sơ cấp và thứ cấp danh định, có nghĩa là:
Kn = lpn / IsnA (ví dụ Kn = 100 / 5 A)
d) tần số danh định (ví dụ 50 Hz);
e) công suất danh định và cấp chính xác tương ứng cùng với các thông tin bổ sung được qui định trong các phần sau của khuyến cáo này (xem 11.7 và / hoặc 12.7, 13.5 và 14.5);
CHÚ THÍCH: ở chỗ thích hợp, cần ký hiệu cấp của cuộn thứ cấp (ví dụ: 1 S, 15 VA, cấp 0,5; 2S, 30 VA, cấp 1);
f) điện áp lớn nhất dùng cho thiết bị (ví dụ: 1,2 kV hoặc 145 kV);
g) mức cách điện danh định (ví dụ 6/ - kV*; hoặc 275/650 kV);
CHÚ THÍCH: Hai điểm f) và g) có thể ghép vào một nội dung (ví dụ: 1,2/6/ -kV* hoặc 145/275/650 kV),
Tất cả các thông tin phải được ghi nhãn theo cách không phai mờ được dù được ghi trên máy biến dòng hay trên các tấm thông số được gắn vào máy biến dòng.
Ngoài ra các thông tin sau đây có thể bố trí trên máy biến dòng ở bất kỳ chỗ nào có thể.
h) dòng điện nhiệt ngắn hạn danh định (lth) và dòng điện động danh định nếu khác 2,5 lần dòng điện nhiệt ngắn hạn danh định (ví dụ 13 kA hoặc 13/40 kA).
i) cấp cách điện, nếu khác cấp A.
CHÚ THÍCH: Nếu sử dụng vật liệu cách điện có một số cấp chịu nhiệt thì cần chỉ ra một cấp mà cấp đó giới hạn độ tăng nhiệt của các cuộn dây.
k) trên các máy biến đổi có hai cuộn thứ cấp thì phải chỉ rõ công dụng của mỗi cuộn dây và các đầu nối tương ứng;
I) dòng điện nhiệt liên tục danh định (ví dụ lcth = 150 %).
11. Yêu cầu bổ sung đối với máy biến dòng đo lường
11.1. Ấn định cấp chính xác đối với máy biến dòng đo lường
Đối với máy biến dòng đo lường, cấp chính xác được ấn định bởi sai số dòng điện lớn nhất cho phép tính bằng phần trăm tại giá trị dòng điện danh định đã qui định đối với cấp chính xác tương ứng.
11.1.1. Cấp chính xác tiêu chuẩn
Cấp chính xác tiêu chuẩn đối với máy biến dòng đo lường là:
0,1 0,2 0,5 1 3 5
11.2. Giới hạn sai số dòng điện và độ lệch pha đối với máy biến dòng đo lường
Đối với cấp chính xác 0,1 - 0,2 - 0,5 và 1, sai số dòng điện và độ lệch pha ở tần số danh định không được vượt quá giá trị trong bảng 11 khi tải ở mạch thứ cấp nằm trong phạm vi từ 25 % đến 100 % tải danh định.
Đối với cấp chính xác 0,2 S và 0,5 S, sai số dòng điện và độ lệch pha ở tần số danh định không được vượt quá giá trị trong bảng 12 khi tải ở mạch thứ cấp nằm trong phạm vi từ 25 % đến 100 % tải danh định.
Đối với máy biến dòng có cấp chính xác 0,1 - 0,2 - 0,2 S và có tải danh định không lớn hơn 15 VA, cần có qui định cho dãy tải mở rộng. Sai số dòng điện và độ lệch pha không được vượt quá giá trị trong bảng 11 và bảng 12 khi tải ở mạch thứ cấp nằm trong phạm vi từ 1 VA đến 100 % tải danh định.
Đối với cấp chính xác 3 và 5 sai số dòng điện ở tần số danh định không lớn hơn giá trị cho trong bảng 13 khi tải ở mạch thứ cấp nằm trong khoảng từ 50 % đến 100 % tải danh định.
Tải mạch thứ cấp dùng cho mục đích thử nghiệm cần có hệ số công suất là 0,8, trừ khi tải nhỏ hơn 5 VA thì hệ số công suất là 1,0. Trong mọi trường hợp, tải thử nghiệm không được nhỏ hơn 1 VA.
CHÚ THÍCH 1: Đối với máy biến dòng có dòng điện thứ cấp danh định là 1 A, có thể thỏa thuận dải giới hạn thấp hơn 1 VA.
CHÚ THÍCH: 2: Yêu cầu này có thể sử dụng để chứng nhận độ chính xác của phép đo điện năng.
CHÚ THÍCH 3: Hiện tại chưa có đủ kinh nghiệm về khả năng thực hiện chính xác các phép đo ở các giá trị dòng điện thấp hơn (thiết bị thử nghiệm và độ không đảm bảo đo của kết quả đạt được).
CHÚ THÍCH 4: Nhìn chung các giới hạn qui định về sai số dòng điện và độ lệch pha là có hiệu lực đối với tất cả các vị trí cho trước của dây dẫn bên ngoài được đặt ở một khoảng cách trong không khí không nhỏ hơn khoảng cách yêu cầu dùng cho cách ly trong không khí ở điện áp cao nhất dùng cho thiết bị (Um).
Điều kiện ứng dụng đặc biệt, kể cả dải điện áp làm việc thấp hơn kết hợp với dòng điện lớn cần có thỏa thuận giữa nhà chế tạo và người mua.
Nếu không có qui định nào khác, đối với máy biến đổi nhiều tỷ số có các nấc trên cuộn thứ cấp, các yêu cầu về độ chính xác được ưu tiên ở tỉ số biến đổi cao nhất.
CHÚ THÍCH: Khi có các yêu cầu liên quan đến tỉ số biến đổi cao nhất, nhà chế tạo phải đưa ra các chỉ báo về cấp chính xác và tải danh định đối với các nấc còn lại.
Bảng 11 - Giới hạn sai số dòng điện và độ lệch pha dùng cho máy biến dòng đo lường (cấp chính xác từ 0,1 đến 1)
| Cấp chính xác | ± Phần trăm sai số dòng điện (tỉ số) ứng với phần trăm dòng điện danh định cho dưới đây | ± Độ lệch pha ứng với phần trăm của dòng điện danh định cho dưới đây | ||||||||||
| Phút | Centi rađian | |||||||||||
|
| 5 | 20 | 100 | 120 | 5 | 20 | 100 | 120 | 5 | 20 | 100 | 120 |
| 0,1 | 0,4 | 0,2 | 0,1 | 0,1 | 15 | 8 | 5 | 5 | 0,45 | 0,24 | 0,15 | 0,15 |
| 0,2 | 0,75 | 0,35 | 0,2 | 0,2 | 30 | 15 | 10 | 10 | 0,9 | 0,45 | 0,3 | 0,3 |
| 0,5 | 1,5 | 0,75 | 0,5 | 0,5 | 90 | 45 | 30 | 30 | 2,7 | 1,35 | 0,9 | 0,9 |
| 1,0 | 3,0 | 1.5 | 1,0 | 1,0 | 180 | 90 | 60 | 60 | 5,4 | 2,7 | 1,8 | 1,8 |
Bảng 12 – Giới hạn sai số dòng điện và độ lệch pha dùng cho máy biến dòng đo lường trong các ứng dụng đặc biệt
| Cấp chính xác | ± Phần trăm sai số dòng điện (tỉ số) ứng với phần trăm dòng điện danh định cho dưới đây | ± Độ lệch pha ứng với phần trăm của dòng điện danh định cho dưới đây | |||||||||||||
| Phút | Centi Radian | ||||||||||||||
|
| 1 | 5 | 20 | 100 | 120 | 1 | 5 | 20 | 100 | 120 | 1 | 5 | 20 | 100 | 120 |
| 0,2 s | 0,75 | 0,35 | 0,2 | 0,2 | 0,2 | 30 | 15 | 10 | 10 | 10 | 0,9 | 0,45 | 0,3 | 0,3 | 0,3 |
| 0,5 s | 1,5 | 0,75 | 0,5 | 0,5 | 0,5 | 90 | 45 | 30 | 30 | 30 | 2,7 | 1,35 | 0,9 | 0,9 | 0,9 |
Bảng 13 - Giới hạn sai số dòng điện dùng cho máy biến dòng đo lường (cấp chính xác 3 và 5)
| Cấp chính xác | ± Phần trăm sai số dòng điện (tỉ số) ứng với phần trăm dòng điện danh định cho dưới đây | |
| 50 | 120 | |
| 3 | 3 | 3 |
| 5 | 5 | 5 |
Giới hạn độ lệch pha không qui định đối với cấp chính xác 3 và 5.
11.3. Dãy dòng điện mở rộng
Máy biến dòng có cấp chính xác 0,1 đến 1 có thể ghi nhãn dãy dòng điện mở rộng với điều kiện phù hợp với hai yêu cầu sau đây:
a) dòng điện nhiệt tiên tục danh định phải là dòng điện sơ cấp mở rộng được biểu thị bằng phần trăm của dòng điện sơ cấp danh định;
b) giới hạn sai số dòng điện và độ lệch pha ở 120 % dòng điện sơ cấp danh định n trong bảng 11 phải được giữ nguyên khi dòng điện bằng dòng sơ cấp mở rộng.
11.4. Thử nghiệm điển hình đối với độ chính xác của máy biến dòng đo lường
Thử nghiệm điển hình nhằm chứng tỏ sự phù hợp với 11.2 khi máy biến dòng có cấp chính xác từ 0,1 đến 1 được thực hiện tại từng giá trị dòng điện cho trong bảng 11 ở 25 % và ở 100 % tải danh định (đến 1 VA là nhỏ nhất).
Máy biến dòng có dãy dòng điện mở rộng lớn hơn 120 % phải được thử nghiệm ở dòng điện sơ cấp mở rộng danh định thay cho giá trị 120 % dòng điện danh định.
Máy biến dòng cấp chính xác 3 và 5 phải được thử nghiệm để phù hợp với hai giá trị dòng điện cho trong bảng 13 ở 50 % và ở 100 % tải danh định (đến 1 VA là nhỏ nhất).
11.5. Thử nghiệm thường xuyên đối với độ chính xác của máy biến dòng đo lường
Thử nghiệm thường xuyên đối với độ chính xác về nguyên tắc là như thử nghiệm điển hình ở điều 11.4, nhưng cho phép giảm số lượng thử dòng và/hoặc tải đã được thực hiện ở thử nghiệm điển hình trên những máy biến dòng tương tự mà vẫn đảm bảo sự phù hợp với 11.2.
11.6. Hệ số an toàn thiết bị đo
Thử nghiệm điển hình có thể thực hiện bằng cách sử dụng thử nghiệm gián tiếp sau đây:
- để hở mạch cuộn sơ cấp, đóng điện vào cuộn thứ cấp ở tần số danh định bằng một điện áp hình sin có giá trị hiệu dụng bằng với sức điện động giới hạn thứ cấp.
Tỷ số tính bằng phần trăm giữa dòng điện kích thích (lexc) và tích giữa dòng điện thứ cấp danh định (lsn) và hệ số an toàn thiết bị đo FS, phải lớn hơn hoặc bằng giá trị danh định của sai số hỗn hợp là 10 % .

Nếu kết quả của phép đo này cần nêu thành yêu cầu thì phép đo kiểm tra phải được thực hiện bằng thử nghiệm trực tiếp (xem phụ lục A), khi đó kết quả này là bắt buộc.
CHÚ THÍCH: Thuận lợi cơ bản của thử nghiệm gián tiếp là không cần thử nghiệm với dòng điện lớn (ví dụ 30 000 A ở dòng điện sơ cấp danh định 3 000 A và hệ số an toàn thiết bị đo là 10) và cũng không phải mang một tải có cấu trúc tới 50 A. Ảnh hưởng của dây dẫn sơ cấp dội lại không phải là ảnh hưởng mang tính vật lý ở thử nghiệm gián tiếp. Trong điều kiện vận hành, ảnh hưởng này chỉ có thể đáng kể đối với sai số hỗn hợp, loại sai số mong muốn đối với an toàn của các khí cụ được cấp điện từ máy biến đổi đo lường.
11.7. Ghi nhãn trên tấm thông số của máy biến dòng đo lường
Tấm thông số phải chứa các thông tin thích hợp theo 10.2.
Cấp chính xác và hệ số an toàn thiết bị đo phải được ghi ở tiếp sau công suất danh định tương ứng (ví dụ 15 VA cấp 0,5 FS 10).
Máy biến dòng có dãy dòng điện mở rộng (xem 11.3) phải có thông số đặc trưng này được thể hiện ngay sau ấn định cấp chính xác (ví dụ: 15 VA cấp 0,5 mở rộng 150 %).
Đối với máy biến dòng có tải danh định không lớn hơn 15 VA và tải mở rộng giảm xuống còn 1 VA, thông số đặc trưng này phải được chỉ ra ngay trước giá trị tải (ví dụ, 1 VA đến 10 VA cấp chính xác 0,2).
CHÚ THÍCH: Tấm thông số có thể có những thông tin liên quan đến một số phương án kết hợp về tỉ số, công suất và cấp chính xác mà máy biến đổi có thể đáp ứng (ví dụ 15 VA cấp chính xác 0,5 - 30 VA cấp chính xác 1) và cả trường hợp trị số công suất không thuộc giá trị tiêu chuẩn cũng có thể được sử dụng (ví dụ: 15 VA cấp chính xác 1 - 7 VA cấp chính xác 0,5 theo chú thích của 4.4).
12. Yêu cầu bổ sung đối với máy biến dòng bảo vệ
12.1. Hệ số giới hạn độ chính xác tiêu chuẩn
Hệ số giới hạn độ chính xác tiêu chuẩn là:
5 - 10 - 15 - 20 - 30
12.2. Cấp chính xác đối với máy biến dòng bảo vệ
12.2.1. Cấp chính xác thiết kế
Đối với máy biến dòng bảo vệ, cấp chính xác được thiết kế thông qua phần trăm sai số hỗn hợp lớn nhất tại giới hạn dòng sơ cấp có độ chính xác danh định đã để ra đối với cấp chính xác có liên quan, tiếp theo là ký hiệu bằng chữ "P” (có nghĩa là bảo vệ).
12.2.2. Cấp chính xác tiêu chuẩn
Cấp chính xác tiêu chuẩn của máy biến dòng bảo vệ là:
5P và 10P
12.3. Giới hạn sai số đối với máy biến dòng bảo vệ
Ở tần số danh định với tải danh định nối vào mạch, sai số dòng điện, độ lệch pha và sai số hỗn hợp không được vượt quá các giá trị cho trong bảng 14.
Tùy theo mục đích thử, để xác định sai số dòng điện và độ lệch pha, tải thử phải có hệ số công suất là 0,8 (điện cảm) trừ trường hợp tải nhỏ hơn 5 VA, cho phép hệ số công suất bằng 1,0.
Để xác định sai số hỗn hợp, tải thử phải có hệ số công suất giữa 0,8 (điện cảm) và 1, tùy thuộc vào ý muốn của nhà sản xuất.
Bảng 14 - Giới hạn sai số đối với máy biến dòng bảo vệ
| Cấp chính xác | Sai số dòng điện ở dòng sơ cấp danh định | Độ lệch pha ở dòng điện sơ cấp danh định | Sai số hỗn hợp ở dòng điện sơ cấp giới hạn cấp chính xác danh định | |
|
| % | Phút | Centirandian | % |
| 5P | ± 1 | ± 60 | ± 1,8 | 5 |
| 10P | ± 3 | - | - | 10 |
12.4. Thử điển hình và thử thường xuyên đối với sai số dòng điện và độ lệch pha của máy biến dòng bảo vệ
Các thử nghiệm này được tiến hành ở dòng điện sơ cấp danh định để chứng tỏ là phù hợp với 12.3 về sai số dòng và độ lệch pha.
12.5. Thử điển hình đối với sai số hỗn hợp
a) Sự phù hợp giới hạn sai số hỗn hợp cho trong bảng 14 được thực hiện bằng thử nghiệm trực tiếp. Cho một dòng điện cơ bản là hình sin bằng dòng điện sơ cấp giới hạn cấp chính xác danh định chạy qua cuộn sơ cấp còn cuộn thứ cấp được nối với một tải điện cảm có giá trị bằng tải danh định, (tùy thuộc vào nhà chế tạo) nhưng có hệ số công suất nằm trong khoảng từ 0,8 điện cảm đến 1 (xem phụ lục A).
Phép thử có thể được thực hiện trên một máy biến đổi tương tự với máy được cung cấp, ngoại trừ máy có cách điện kém hơn, với điều kiện là vẫn giữ nguyên bố trí hình học.
CHÚ THÍCH: Đối với máy biến dòng có dòng sơ cấp lớn và sơ cấp là một thanh cái, khoảng cách giữa đoạn dây dẫn sơ cấp trở về và máy biến dòng phải xét từ quan điểm tái tạo điều kiện vận hành.
Đối với máy biến dòng có lõi về cơ bản là hình xuyến liên tục, (các) cuộn thứ cấp được phân bố đều hoặc (các) cuộn dây có nấc phân bố đều và có dây dẫn sơ cấp đặt ở giữa hoặc cuộn sơ cấp phân bố đều, thử nghiệm trực tiếp có thể thay thế bằng thử nghiệm gián tiếp sau đây, với điều kiện là ảnh hưởng của dây dẫn trở về sơ cấp không được bỏ qua.
Với cuộn sơ cấp hở mạch, đưa vào mạch thứ cấp một điện áp về cơ bản là hình sin có tần số danh định, có (giá trị hiệu dụng) bằng với sức điện động giới hạn thứ cấp.
Dòng điện kích thích trong mạch, biểu thị bằng phần trăm so với dòng điện thứ cấp danh định nhân với hệ số giới hạn độ chính xác không được vượt quá giá trị sai số hỗn hợp cho trong bảng 14.
CHÚ THÍCH 1: Khi tính sức điện động giới hạn thứ cấp, giả thiết rằng trở kháng của cuộn thứ cấp là bằng với điện trở của cuộn thứ cấp đo ở nhiệt độ phòng rồi hiệu chỉnh về nhiệt độ 75 °C.
CHÚ THÍCH 2: Khi xác định sai số hỗn hợp từ phương pháp gián tiếp, không cần tính đến chênh lệch có thể có giữa tỉ số vòng dây và tỉ số biến đổi danh định.
12.6. Thử nghiệm thường xuyên đối với sai số hỗn hợp
Đối với tất cả các máy biến đổi có đủ điều kiện như nêu trong điểm b) của 12.5, thử nghiệm thường xuyên cũng giống như thử nghiệm điển hình.
Đối với các máy biến đổi khác, có thể sử dụng thử nghiệm gián tiếp về đo dòng điện kích thích, nhưng kết quả phải có hệ số hiệu chỉnh, hệ số này có được bằng cách so sánh giữa các kết quả của các thử nghiệm trực tiếp và thử nghiệm gián tiếp trên máy biến đổi cùng loại với loại đang xem xét (xem chú thích 2), hệ số giới hạn độ chính xác và điều kiện mang tải là như nhau.
Trong trường hợp đó, nhà chế tạo cần có sẵn giấy chứng nhận thử nghiệm.
CHÚ THÍCH 1: Hệ số hiệu chỉnh bằng tỉ số giữa sai số hỗn hợp ở phương pháp trực tiếp và dòng điện kích thích tính bằng phần trăm của dòng điện thứ cấp danh định nhân với hệ số giới hạn độ chính xác, như được xác định bằng phương pháp gián tiếp qui định trong điểm a) của 12.5.
CHÚ THÍCH 2: Cụm từ “máy biến đổi cùng loại” có nghĩa rằng số ampe vòng là giống nhau, không quan tâm đến tỉ số còn việc bố trí hình học, vật liệu từ và cuộn thứ cấp là giống hệt nhau.
12.7. Ghi nhãn trên tấm thông số của máy biến dòng bảo vệ
Tấm thông số phải có các thông tin thích hợp theo 10.2. Hệ số giới hạn độ chính xác danh định phải được chỉ ra tiếp sau công suất và cấp chính xác (ví dụ 30 VA cấp 5P 10).
CHÚ THÍCH: Một máy biến dòng đáp ứng các yêu cầu của một số phối hợp giữa công suất và cấp chính xác và hệ số giới hạn độ chính xác có thể được ghi nhãn theo các phối hợp đó.
Ví dụ:
(15 VA cấp chính xác 0,5) hoặc (15VA cấp chính xác 0,5)
(30 VA cấp chính xác 1) (15 VA cấp chính xác 1 ext.150 %)
(30 VA cấp chính xác 5P 10) (15 VA cấp chính xác 5P 20)
13. Yêu cầu bổ sung đối với máy biến dòng bảo vệ loại PR
13.1. Hệ số giới hạn độ chính xác tiêu chuẩn
Xem 12.1.
13.2. Cấp chính xác dùng cho máy biến dòng bảo vệ loại PR
13.2.1. Ấn định cấp chính xác
Cấp chính xác được ấn định bởi sai số hỗn hợp cho phép cao nhất tính bằng phần trăm ở dòng điện sơ cấp giới hạn độ chính xác danh định qui định cho cấp chính xác liên quan, tiếp sau là chữ “PR" (chỉ ra bảo vệ khỏi từ dư thấp).
13.2.2. Cấp chính xác tiêu chuẩn
Cấp chính xác tiêu chuẩn dùng cho máy biến dòng bảo vệ khỏi từ dư thấp là:
5 PR và 10 PR
13.3. Giới hạn sai số dùng cho máy biến dòng bảo vệ loại PR
13.3.1. Sai số dòng điện, độ lệch pha và sai số hỗn hợp
Tham khảo 12.3. Các giới hạn sai số cho trong bảng 15.
Bảng 15 - Các giới hạn sai số dùng cho máy biến dòng bảo vệ loại PR
| Cấp chính xác | Sai số dòng điện ở dòng sơ cấp danh định | Độ lệch pha ở dòng điện sơ cấp danh định | Sai số hỗn hợp ở dòng điện sơ cấp giới hạn cấp chính xác danh định | |
|
| % | Phút | Centirandian | % |
| 5PR | ± 1 | ± 60 | ± 1,8 | 5 |
| 10PR | ± 3 | - | - | 10 |
13.3.2. Hệ số từ dư (Kr)
Hệ số từ dư (Kr) không được vượt quá 10 %.
CHÚ THÍCH: Việc đưa một hoặc nhiều khe hở không khí vào lõi sắt có thể là phương pháp để hạn chế hệ số từ dư.
13.3.3. Hằng số thời gian vòng lặp thứ cấp (Ts)
Nếu có yêu cầu, người mua phải qui định giá trị này.
13.3.4. Điện trở cuộn thứ cấp (Rct)
Nếu có yêu cầu, giá trị lớn nhất phải được thỏa thuận giữa nhà chế tạo và người mua.
13.4. Thử nghiệm điển hình và thử nghiệm thường xuyên đối với sai số dòng điện và độ lệch pha của máy biến dòng bảo vệ loại PR
Ngoài các yêu cầu của điều 12, máy biến dòng loại PR phải chịu các thử nghiệm thường xuyên được qui định dưới đây.
13.4.1. Xác định hệ số từ dư (Kr)
Hệ số từ dư (Kr) phải được xác định để chứng tỏ phù hợp với giới hạn là 10 %. Tham khảo phụ lục B của IEC 60044-6, về phương pháp xác định này.
13.4.2. Xác định hằng số thời gian mạch vòng thứ cấp (Ts)
Hằng số thời gian mạch vòng thứ cấp (Ts) phải được xác định. Hằng số này không được chênh lệch quá 30 % so với giá trị qui định. Nếu có yêu cầu, tham khảo phụ lục B của IEC 60044-6.
13.4.3. Xác định điện trở cuộn thứ cấp (Rct)
Điện trở cuộn thứ cấp phải được đo và hiệu chỉnh thích hợp nếu phép đo được tiến hành ở nhiệt độ khác với 75 °C hoặc nhiệt độ khác có thể được qui định. Giá trị đã hiệu chỉnh là giá trị danh định đối với Rct.
CHÚ THÍCH: Để xác định điện trở mạch thứ cấp (Rs = Rct + Rb), Rb là tải điện trở danh định mà ở máy biến dòng loại PR, tải này được lấy bằng với phần điện trở của tải sử dụng theo 12.3 để xác định sai số dòng điện và góc lệch pha.
13.5. Ghi nhãn trên tấm thông số của máy biến dòng loại PR
13.5.1. Nguyên tắc ghi nhãn
Xem 10.2 và 12.7. Thay cấp chính xác “5P” và "10P” lần lượt bằng “5PR" và “10PR”.
13.5.2. Ghi nhãn riêng (khi có yêu cầu)
a) hằng số thời gian mạch thứ cấp (Ts);
b) điện trở cuộn thứ cấp (Rct) ở nhiệt độ 75 °C.
14. Yêu cầu bổ sung đối với máy biến dòng bảo vệ loại PX
14.1. Qui định về tính năng đối với máy biến dòng bảo vệ loại PX
Tính năng của máy biến dòng bảo vệ loại PX phải được qui định theo các điểm sau đây:
a) dòng điện sơ cấp danh định (lpn);
b) dòng điện thứ cấp danh định (lsn);
c) tỉ số vòng dây danh định. Sai số vòng dây không được vượt quá ± 0,25 %;
d) sức điện động điểm gấp khúc danh định (Ek);
e) dòng điện kích thích lớn nhất (le) ở sức điện động điểm gấp khúc danh định và/hoặc phần trăm qui định của dòng điện kích thích lớn nhất;
f) điện trở lớn nhất của cuộn thứ cấp ở nhiệt độ 75 °C (Rct)
g) tải điện trở danh định (Rb);
h) hệ số ấn định kích thước (Kx)
CHÚ THÍCH: Nói chung, sức điện động điểm gấp khúc danh định được xác định như sau:
Ek = Kx (Rct + Rb) /lsn
14.2. Yêu cầu cách điện đối với máy biến dòng bảo vệ loại PX
14.2.1. Yêu cầu cách điện đối với cuộn thứ cấp
Cách điện của cuộn thứ cấp của máy biến dòng bảo vệ loại PX có điện áp điểm gấp khúc danh định Ek ≥ 2 kV phải có khả năng chịu điện áp chịu thử tần số công nghiệp danh định là 5 kV (giá trị hiệu dụng) trong thời gian 60 s. Đối với Ek ≤ 2 kV, giá trị hiệu dụng của điện áp chịu thử phải là 3 kV trong 60 s.
14.2.2. Yêu cầu cách điện của vòng dây
Đối với các máy biến đổi loại PX có sức điện động điểm gấp khúc danh định nhỏ hơn hoặc bằng 450 V, điện áp chịu thử danh định đối với cách điện của vòng dây phải phù hợp với 8.4. Đối với các máy biến đổi loại PX có sức điện động điểm gấp khúc danh định lớn hơn hoặc bằng 450 V, điện áp chịu thử danh định đối với cách điện của vòng dây phải gấp 10 lần giá trị hiệu dụng của sức điện động điểm gấp khúc qui định hoặc 10 kV giá trị đỉnh, chọn giá trị nào nhỏ hơn.
CHÚ THÍCH: Nhà chế tạo và người mua có thể thỏa thuận giới hạn điện áp giá trị đỉnh cao hơn đối với các hệ thống truyền tải siêu cao áp nhất định.
14.3. Thử nghiệm điển hình đối với máy biến dòng bảo vệ loại PX
Ngoài các yêu cầu trong điều 7, máy biến dòng loại PX còn phải được thử nghiệm như mô tả dưới đây.
14.3.1. Kiểm tra loại có trở kháng thấp
Để kiểm tra thiết kế trở kháng rò thấp phải thể hiện bằng bản vẽ của máy biến dòng có lõi sắt hình xuyến liên tục, có khe hở không khí phân bố đều, nếu có, dây quấn thứ cấp phân bố đều, một dây dẫn sơ cấp đối xứng về khía cạnh bị xoay và bị ảnh hưởng của các dây dẫn các pha bên cạnh ở bên ngoài vỏ bọc của máy biến đòng và của các pha bên cạnh là không đáng kể. Nếu không thể thiết lập được sự phù hợp với các yêu cầu về loại trở kháng rò thấp để hài hòa giữa nhà chế tạo và người mua thông qua việc tham khảo các bản vẽ này thì khi đó phải xác định sai số hỗn hợp đối với cuộn thứ cấp hoàn chỉnh, sử dụng phương pháp thử nghiệm trực tiếp nêu trong A.5 hoặc A.6 của phụ lục A tại dòng điện thứ cấp là Kx. Isn và với tải thứ cấp là Rb. Việc kiểm tra thiết kế trở kháng rò thấp được coi là đạt khi sai số hỗn hợp từ phương pháp thử nghiệm trực tiếp nhỏ hơn 1,1 lần sai số hỗn hợp suy ra từ đặc tính kích thích thứ cấp.
CHÚ THÍCH: Giá trị của dòng điện sơ cấp được yêu cầu để thực hiện các thử nghiệm sai số hỗn hợp trực tiếp trên một số loại máy biến đổi có thể vượt quá khả năng cung cấp bình thường của nhà chế tạo. Nhà chế tạo và người mua có thể thỏa thuận về thử nghiệm ở các mức dòng điện sơ cấp thấp hơn.
14.4. Thử nghiệm thường xuyên đối với máy biến dòng bảo vệ loại PX
Ngoài các yêu cầu trong điều 8, máy biến dòng loại PX còn phải được thử nghiệm như mô tả dưới đây.
14.4.1. Sức điện động điểm gấp khúc danh định (Ek) và dòng điện kích thích lớn nhất
Đặt một sức điện động hình sin có tần số danh định bằng với sức điện động điểm gấp khúc danh định lên cuộn thứ cấp hoàn chỉnh, các cuộn dây khác để hở mạch rồi đo dòng điện kích thích.
Tiếp đó tăng sức điện động thêm 10 % và dòng điện kích thích không được tăng quá 50 %. Sử dụng thiết bị đo giá trị hiệu dụng cho tất cả các phép đo. Vì các đại lượng đo vốn có các thành phần không hình sin, nên các phép đo phải sử dụng thiết bị đo giá trị hiệu dụng có hệ số đỉnh ≥ 3.
Đặc tính kích thích phải được vẽ ở ít nhất là đến sức điện động điểm gấp khúc danh định. Dòng điện kích thích (le) tại sức điện động điểm gấp khúc danh định và tại giá trị phần trăm qui định bất kỳ không được vượt quá giá trị danh định, số điểm đo phải được thỏa thuận giữa nhà chế tạo và người mua.
14.4.2. Điện trở cuộn thứ cấp (Rct)
Phải đo điện trở của cuộn thứ cấp hoàn chỉnh. Giá trị này sau khi hiệu chỉnh về 75 °C không được vượt quá giá trị qui định.
14.4.3. Sai số tỉ số vòng dây (et)
Tỉ số vòng dây phải được xác định theo phụ lục E của IEC 60044-6. Tỉ số vòng dây không được vượt quá giá trị nêu trong 14.1 c).
CHÚ THÍCH: Một thử nghiệm với tải bằng không để đơn giản hóa phép đo sai số tỉ số có thể được thay thế nếu có thỏa thuận giữa nhà chế tạo và người mua.
14.4.4. Thử nghiệm cách điện
Phải thực hiện thử nghiệm để chứng tỏ phù hợp với 14.2.1. Đối với phương pháp thử nghiệm này, tham khảo 8.3.
14.4.5. Thử nghiệm cách điện của vòng dây
Phải thực hiện thử nghiệm để chứng tỏ phù hợp với 14.2.2. Đối với phương pháp thử nghiệm này, tham khảo 8.4.
14.5. Ghi nhãn trên tấm thông số của máy biến dòng loại PX
14.5.1. Nguyên tắc ghi nhãn
Tham khảo 10.2.
14.5.2. Nội dung ghi nhãn riêng
a) tỷ số vòng dây danh định;
b) sức điện động điểm gấp khúc danh định (Ek);
c) dòng điện kích thích lớn nhất (le) tại sức điện động điểm gấp khúc danh định và/hoặc tại phần trăm qui định của dòng điện kích thích lớn nhất
d) điện trở lớn nhất của cuộn thứ cấp hoàn chỉnh (Rct) ở nhiệt độ 75 °C.
Người mua có thể yêu cầu:
e) hệ số ấn định kích thước (Kx);
f) tải điện trở danh định (Rb).

Hệ số này được tính bằng công thức dưới đây:
K = em(H – 100) /8150
trong đó:
H là độ cao so với mực nước biển, tính bằng mét;
m = 1 đối với điện áp xung sét và điện áp tần số công nghiệp;
m = 0,75 đối với điện áp xung đóng cắt.
Hình 1 - Hệ số hiệu chỉnh độ cao so với mực nước biển

T Máy biến đổi thử nghiệm
Ca Máy biến đổi đo lường cần thử nghiệm
Ck Tụ điện mạch ghép
Zm Trở kháng dùng để đo
M Thiết bị đo PD
Z Bộ lọc (không có nếu Ck là tụ điện của máy biến đổi thử nghiệm)
Hình 2 - Mạch thử nghiệm để đo phóng điện cục bộ

Ký hiệu như trong hình 2
Hình 3 - Mạch thử nghiệm thay thế để đo phóng điện cục bộ

T Máy biến đổi thử nghiệm
Ca Máy biến đổi đo lường cần thử nghiệm
Ca1 Cụm không bị phóng điện cục bộ phụ (hoặc Ck có ghép nối tụ điện)
M Thiết bị đo PD
Zm1 và Zm2 Trở kháng dùng để đo
Z Bộ lọc
Hình 4 - Ví dụ về mạch thử nghiệm cân bằng để đo phóng điện cục bộ

Ký hiệu như trong hình 2
G Máy phát xung có tụ điện C0.
Hình 5 - Ví dụ mạch điện hiệu chuẩn để đo phóng điện cục bộ

Chú giải
Ca Đối tượng thử nghiệm
Z Bộ lọc
B Đầu nối không bị hiện tượng vầng quang
M Máy đo
Zs + (R1 + R2) = 300 W
T Máy biến đổi thử nghiệm
Zs, Cs, L1, R1, R2 xem TCVN 7379-2 (CISPR 18-2)
Hình 6 - Mạch đo

Hình 7 - Phép đo quá điện áp truyền dẫn: mạch thử nghiệm và bố trí thử nghiệm GIS

Hình 8 - Phép đo quá điện áp truyền dẫn: bố trí thử nghiệm chung

Dạng sóng A

Dạng sóng B
Hình 9 - Phép đo quá điện áp truyền dẫn: dạng sóng thử nghiệm
PHỤ LỤC A
(qui định)
Máy biến dòng bảo vệ
A.1. Biểu đồ véctơ
Nếu coi các thành phần điện và từ của máy biến dòng là tuyến tính khi có tải cũng như không tải và dòng điện sơ cấp hình sin thì các đại lượng dòng điện, điện áp và từ thông cũng hình sin và được biểu thị bằng biểu đồ véctơ trên hình A.1.
Trên hình A.1, ls biểu thị dòng thứ cấp chạy qua một cảm kháng của cuộn thứ cấp và tải này được xác định bởi độ lớn và hướng của điện áp gây ra. Es và từ thông F, từ thông này vuông góc với véctơ điện áp Es. Từ thông F được duy trì bởi dòng điện kích thích le. Dòng điện le gồm hai thành phần lm (thành phần từ hóa) song song với từ thông F và la (thành phần tổn hao) song song với điện áp. Tổng véctơ của dòng điện thứ cấp ls và dòng điện kích thích le sẽ là véctơ l"p biểu thị cho dòng điện sơ cấp chia cho tỷ số biến dòng (tỷ số giữa số vòng dây của cuộn thứ cấp và số vòng dây của cuộn sơ cấp).
Như vậy, đối với một máy biến dòng có tỷ số vòng dây bằng tỷ số biến dòng, sự sai khác về độ lớn của véctơ ls và l"p có liên quan đến độ lớn của l"p, là sai số dòng điện theo định nghĩa ở điều 2.1.10 và sự sai khác về góc d sẽ là độ lệch pha theo điều 2.1.11.
A.2. Hiệu chỉnh vòng dây
Khi tỷ số vòng dây khác với (thường là nhỏ hơn) tỷ số biến dòng danh định thì máy biến dòng cần được hiệu chỉnh vòng dây. Vì vậy khi đánh giá cần triệt tiêu dòng sai lệch giữa l"p, dòng điện sơ cấp chia cho hệ số vòng dây và l’p, dòng điện sơ cấp chia cho tỷ số biến dòng. Khi không cần hiệu chỉnh vòng dây có nghĩa là l’p = l"p. Nếu có hiệu chỉnh vòng dây, l’p khác với l"p thì l"p được dùng cho biểu đồ véctơ còn l’p được dùng cho tính toán sai số dòng điện. Điều đó cho thấy hiệu chỉnh vòng dây có ảnh hưởng đến sai số dòng điện (và nên được sử dụng một cách có cân nhắc cho các mục đích đó). Tuy nhiên các véctơ l’p và l"p có cùng một hướng vì vậy việc hiệu chỉnh vòng dây không có ảnh hưởng đến độ lệch pha.
Một điều hiển nhiên là ảnh hưởng của việc hiệu chỉnh vòng dây đối với sai số hỗn hợp còn nhỏ hơn ảnh hưởng của chính nó đối với sai số dòng điện.
A.3. Tam giác sai số
Trên hình A.2, phần phía trên của hình A.1 được vẽ lại theo tỷ lệ lớn hơn và tạm chấp nhận rằng sai lệch pha quá nhỏ đến mức thực tế hai véctơ ls và l"p có thể được coi như song song với nhau. Tạm công nhận một lần nữa là không tính đến việc hiệu chỉnh vòng dây, hình chiếu của le trên lp được xem là dòng điện thành phần (Dl) của le được coi là sai lệch số học giữa l"p và l’p chấp nhận là sai số dòng điện và cũng tương tự thành phần vuông góc (Dlq) của le được coi là biểu thị cho độ lệch pha.
Hơn nữa với giả thiết đã đưa ra dòng điện kích thích le chia cho l"p bằng sai số hỗn hợp theo điều 2.1.31.
Như vậy, đối với máy biến dòng không có hiệu chỉnh vòng dây trong điều kiện việc biểu diễn véctơ được chấp nhận, sai số dòng điện, sai lệch pha và sai số hỗn hợp tạo thành một tam giác vuông.
Trong tam giác này, cạnh huyền biểu thị sai số hỗn hợp, nó phụ thuộc vào độ lớn của tổng trở kháng bao gồm tải và trở kháng của cuộn thứ cấp. Trong khi đó sự phân chia giữa sai số hỗn hợp và độ lệch pha phụ thuộc vào hệ số công suất của trở kháng tải và dòng điện kích thích. Kết quả của độ lệch pha bằng "0" khi hai hệ số công suất này bằng nhau tức là ls và le trùng pha.
A.4. Sai số hỗn hợp
Việc áp dụng quan trọng nhất đối với khái niệm sai số hỗn hợp là trong các điều kiện mà không thể biểu diễn một véctơ do nguyên nhân không tuyến tính gây ra sóng hài bậc cao trong dòng điện kích thích và dòng điện thứ cấp (xem hình A.3).
Trong trường hợp như vậy sai số hỗn hợp được xác định theo 2.1.31 và không thể đơn giản hơn cách cộng véctơ của sai số dòng điện và lệch pha trên hình A.2.
Vì vậy, trong các trường hợp tổng quát sai số hỗn hợp được biểu thị bằng độ lệch của dòng điện lý tưởng của máy biến dòng mà nó được sinh ra bởi sự tồn tại của sóng hài bậc cao ở trong mạch thứ cấp mà không tồn tại ở mạch sơ cấp (dòng điện sơ cấp luôn được coi là hình sin).
A.5. Thử nghiệm trực tiếp đối với sai số hỗn hợp
Trên hình A.4 chỉ ra máy biến dòng có tỷ số biến dòng là 1/1. Nó được nối với nguồn có dòng sơ cấp (hình sin), tải ở mạch thứ cấp Zb có đặc trưng tuyến tính và được nối qua một ampemet sao cho cả dòng sơ cấp và thứ cấp đều chảy qua ampemét nhưng ngược hướng. Theo cách này dòng điện tổng qua ampemet sẽ bằng dòng điện kích thích trong các điều kiện thông thường của dòng điện sơ cấp hình sin và giá trị hiệu dụng của dòng điện đó, có mối quan hệ với dòng điện sơ cấp (giá trị hiệu dụng) sẽ là sai số hỗn hợp theo điều 2.1.31.
Hình A.4 chỉ ra mạch điện cơ bản dùng cho phép đo trực tiếp sai số hỗn hợp.
Hình A.5 trình bày hai máy biến dòng có cùng tỷ số biến dòng danh định. Máy biến dòng có ký hiệu N được giả thiết có sai số hỗn hợp không đáng kể trong điều kiện bình thường (tải tối thiểu), trong khi đó máy biến dòng đem thử có ký hiệu X được nối với tải danh định, cả hai máy đều được nuôi cùng bằng nguồn dòng điện sơ cấp hình sin và một ampemet được nối để đo sự sai khác giữa hai dòng điện thứ cấp. Ở điều kiện như vậy giá trị hiệu dụng của dòng điện qua ampemet A2 có quan hệ đến giá trị hiệu dụng của dòng điện qua ampemet A, là sai số hỗn hợp của máy biến dòng X, quan hệ này được biểu thị bằng phần trăm.
Với phương pháp này điều cần thiết là sai số hỗn hợp của máy biến đổi N phải thực sự không đáng kể trong điều kiện sử dụng. Không phải lúc nào cũng có máy biến đổi N với sai số hỗn hợp biết trước do tính chất phức tạp của sai số hỗn hợp cho nên bất cứ sai số hỗn hợp nào của máy biến đổi N cũng không được sử dụng để hiệu chỉnh kết quả thử.
A.6. Phương pháp lựa chọn để đo trực tiếp sai số hỗn hợp
Phương tiện lựa chọn được sử dụng để đo sai số hỗn hợp và một phương pháp được chỉ trên hình A.6.
Phương pháp chỉ ra trên hình A.5 đòi hỏi máy biến đổi chuẩn đặc biệt N có cùng tỷ số biến dòng danh định như máy biến đổi X và có sai số hỗn hợp không đáng kể ở dòng điện sơ cấp giới hạn độ chính xác. Phương pháp chỉ trên hình A.6 cho phép các máy biến dòng chuẩn N và N' sử dụng tại giá trị dòng điện sơ cấp danh định của chúng hoặc gần giá trị đó. Tuy nhiên, điều chủ yếu là các máy biến dòng chuẩn này phải có sai số hỗn hợp không đáng kể mà các yêu cầu này thì dễ dàng thỏa mãn hơn.
Trên hình A.6, X là máy biến đổi đem thử, N là máy biến đổi chuẩn có dòng điện sơ cấp danh định cùng bậc độ lớn như dòng điện sơ cấp giới hạn độ chính xác danh định của máy biến đổi X (dòng điện sẽ tiến hành thử nghiệm) và (N') là máy biến đổi chuẩn có dòng điện danh định có bậc độ lớn của dòng điện thứ cấp tương ứng với dòng điện sơ cấp giới hạn độ chính xác danh định của máy biến đổi X. Nên chú ý rằng máy biến đổi N' hợp thành một bộ phận của tải ZB của máy biến đổi X vì vậy cần tính đến nó khi xác định giá trị tải Z'B. A1 và A2 là hai ampemet, A2 được mắc để đo sự sai lệch giữa dòng điện thứ cấp của máy biến đổi N và N'.
Nếu tỷ số biến dòng danh định của máy biến đổi N là Kn, máy biến đổi X là Knx máy biến đổi N' là K'n thì tỷ số Kn phải bằng tích của K'n và Knx. Có nghĩa là:
Kn = K'n . Knx
Trong điều kiện như vậy, giá trị hiệu dụng của dòng điện qua ampemet A2 có mối quan hệ với dòng điện qua ampemet A1, sẽ là sai số hỗn hợp của máy biến đổi X, mối quan hệ này được biểu thị bằng phần trăm.
CHÚ THÍCH: Khi sử dụng phương pháp trên hình A.5 và A.6 nên lưu ý sử dụng dụng cụ có trở kháng nhỏ cho A2 vì điện áp trên ampemet này (được phân chia bởi tỷ số biến dòng N' ở trường hợp hình A.6) hợp thành một bộ phận của điện áp trên tải của máy biến đổi X và có khuynh hướng giảm tải trên máy biến đổi này. Tương tự, điện áp trên ampemet này làm tăng tải trên máy biến đổi N.
A.7. Sử dụng sai số hỗn hợp
Giá trị của sai số hỗn hợp không được nhỏ hơn tổng véctơ của sai số dòng điện và độ lệch pha (sau đây biểu thị bằng centiradian).
Thông thường, sai số hỗn hợp thường chỉ ra giá trị lớn nhất có thể có của sai số dòng điện hoặc sai lệch pha.
Sai số dòng điện được quan tâm đặc biệt đối với sự tác động của rơle quá dòng và độ lệch pha đối với hoạt động của rơle nhạy pha (rơle định hướng).
Trong trường hợp của rơle sai lệch, đó là sự phối hợp giữa sai số hỗn hợp của các máy biến dòng tham gia vào phép đo và phải được xem xét.
Một ưu điểm nữa của việc giới hạn sai số hỗn hợp là giới hạn các thành phần sóng hài bậc cao của dòng điện thứ cấp. Điều này là cần thiết để hiệu chỉnh sự tác động của các loại rơle nhất định.

PHỤ LỤC B
(tham khảo)
Thử nghiệm xung cắt bội
Thử nghiệm này phải thực hiện với xung có cực tính âm được cắt ở sát đỉnh.
Khoảng thời gian sụt điện áp thực tế đo theo TCVN 6099-1 (IEC 60060-1), phải khoảng 0,5 ms. Mạch điện phải được bố trí sao cho dao động đến cực tính ngược lại của xung ghi được phải xấp xỉ 50 % giá trị đỉnh.
Giá trị điện áp đỉnh cần phải cao hơn 60 % giá trị điện áp chịu xung sét danh định.
Cần đặt ít nhất là 100 xung để chứng tỏ khả năng hoạt động đúng. Việc đặt xung phải ở tốc độ một xung trong một phút.
Trước khi thử nghiệm và ba ngày sau khi thử nghiệm, phải tiến hành phân tích khí phân hủy trong dầu của máy biến đổi.
Tiêu chí để đánh giá kết quả cần dựa trên lượng và thành phần chất khí được tạo ra (tỉ lệ các lượng khí chủ yếu), nhưng ngay khi đó không thể đưa ra việc tính toán bằng số. Lượng khí H2 và C2H2 tương đối lớn sẽ chứng tỏ có khuyết tật.
Qui trình lấy mẫu dầu có thể có trong IEC 60567.
Qui trình phân tích và cơ sở để chẩn đoán khuyết tật có thể dựa theo IEC 60599.
MỤC LỤC
Lời nói đầu …………………………………………………………………………………………….
Lời giới thiệu …………………………………………………………………………………………..
1. Qui định chung ......…………………………………………………………………………………
1.1. Phạm vi áp dụng …………………………………………………………………………………
1.2. Tài liệu viện dẫn ………………………………………………………………………………….
2. Định nghĩa …………………………………………………………………………………………..
2.1. Định nghĩa chung …………………………………………………………………………………
2.2. Định nghĩa bổ sung đối với máy biến dòng đo lường ………………………………………..
2.3. Định nghĩa bổ sung đối với máy biến dòng bảo vệ …………………………………………..
3. Điều kiện vận hành bình thường và điều kiện vận hành đặc biệt …………………………….
3.1. Điều kiện vận hành bình thường ……………………………………………………………….
3.2. Điều kiện vận hành đặc biệt …………………………………………………………………….
3.3. Hệ thống nối đất ………………………………………………………………………………….
4. Thông số đặc trưng …………………………………………………………………………………
4.1. Giá trị tiêu chuẩn của dòng điện sơ cấp danh định ……………………………………………
4.2. Giá trị tiêu chuẩn của dòng điện thứ cấp danh định …………………………………………..
4.3. Dòng điện nhiệt liên tục danh định ………………………………………………………………
4.4. Giá trị tiêu chuẩn của công suất danh định …………………………………………………….
4.5. Thông số đặc trưng về dòng điện ngắn hạn ……………………………………………………
4.6. Giới hạn độ tăng nhiệt …………………………………………………………………………….
5. Yêu cầu về thiết kế …………………………………………………………………………………..
5.1. Yêu cầu về cách điện ……………………………………………………………………………...
5.2. Yêu cầu về cơ ………………………………………………………………………………………
6. Phân loại các thử nghiệm ……………………………………………………………………………
6.1. Thử nghiệm điển hình ……………………………………………………………………………...
6.2. Thử nghiệm thường xuyên ………………………………………………………………………..
6.3. Thử nghiệm đặc biệt ………………………………………………………………………………..
7. Thử nghiệm điển hình ………………………………………………………………………………..
7.1. Thử nghiệm dòng điện ngắn hạn ………………………………………………………………….
7.2. Thử nghiệm độ tăng nhiệt ………………………………………………………………………….
7.3. Thử nghiệm xung trên cuộn sơ cấp ……………………………………………………………….
7.4. Thử nghiệm ướt đối với máy biến đổi lắp đặt ngoài trời ……………………………………….
7.5. Đo điện áp nhiễu tần số rađiô ……………………………………………………………………..
8. Thử nghiệm thường xuyên …………………………………………………………………………..
8.1. Kiểm tra việc ghi nhãn các đầu nối ……………………………………………………………….
8.2. Thử nghiệm điện áp tần số công nghiệp trên cuộn sơ cấp và đo phóng điện cục bộ ………
8.3. Thử nghiệm điện áp tần số công nghiệp giữa các đoạn của cuộn sơ cấp và cuộn thứ cấp và trên các cuộn thứ cấp …………………………………………………………………………………..
8.4. Thử nghiệm quá điện áp của vòng dây ………………………………………………………….
9. Thử nghiệm đặc biệt …………………………………………………………………………………
9.1. Thử nghiệm xung cắt trên cuộn sơ cấp ………………………………………………………….
9.2. Đo dung kháng và hệ số tổn thất điện môi ………………………………………………………
9.3. Thử nghiệm về cơ …………………………………………………………………………………..
9.4. Đo quá điện áp truyền dẫn …………………………………………………………………………
10. Ghi nhãn ………………………………………………………………………………………………
10.1 Nhãn đầu nối - Qui tắc chung …………………………………………………………………….
10.2. Ghi nhãn trên tấm thông số ………………………………………………………………………
11. Yêu cầu bổ sung đối với máy biến dòng đo lường ………………………………………………
11.1. Ấn định cấp chính xác đối với máy biến dòng đo lường ……………………………………...
11.2. Giới hạn sai số dòng điện và độ lệch pha đối với máy biến dòng đo lường ………………..
11.3. Dãy dòng điện mở rộng ……………………………………………………………………………
11.4. Thử nghiệm điển hình đối với độ chính xác của máy biến dòng đo lường ………………….
11.5. Thử nghiệm thường xuyên đối với độ chính xác của máy biến dòng đo lường …………….
11.6. Hệ số an toàn thiết bị đo …………………………………………………………………………..
11.7. Ghi nhãn trên tấm thông số của máy biến dòng đo lường …………………………………….
12. Yêu cầu bổ sung đối với máy biến dòng bảo vệ ………………………………………………….
12.1. Hệ số giới hạn độ chính xác tiêu chuẩn …………………………………………………………
12.2. Cấp chính xác đối với máy biến dòng bảo vệ …………………………………………………..
12.3. Giới hạn sai số đối với máy biến dòng bảo vệ ………………………………………………….
12.4. Thử nghiệm điển hình và thử nghiệm thường xuyên đối với sai số dòng điện và độ lệch pha của máy biến dòng bảo vệ ……………………………………………………………………………….
12.5. Thử nghiệm điển hình đối với sai số hỗn hợp …………………………………………………..
12.6. Thử nghiệm thường xuyên đối với sai số hỗn hợp …………………………………………….
12.7. Ghi nhãn trên tấm thông số của máy biến dòng bảo vệ ……………………………………….
13. Yêu cầu bổ sung đối với máy biến dòng bảo vệ loại PR …………………………………………
13.1. Hệ số giới hạn độ chính xác tiêu chuẩn …………………………………………………………
13.2. Cấp chính xác đối với máy biến dòng bảo vệ loại PR …………………………………………
13.3. Giới hạn sai số đối với máy biến dòng bảo vệ loại PR ………………………………………..
13.4. Thử nghiệm điển hình và thử nghiệm thường xuyên đối với sai số dòng điện và độ lệch pha của máy biến dòng bảo vệ loại PR ……………………………………………………………………..
13.5. Ghi nhãn trên tấm thông số của máy biến dòng bảo vệ loại PR ……………………………..
14. Yêu cầu bổ sung đối với máy biến dòng bảo vệ loại PX ………………………………………..
14.1. Qui định về tính năng đối với máy biến dòng bảo vệ loại PX …………………………………
14.2. Yêu cầu về cách điện đối với máy biến dòng bảo vệ loại PX …………………………………
14.3. Thử nghiệm điển hình đối với máy biến dòng bảo vệ loại PX …………………………………
14.4. Thử nghiệm thường xuyên đối với máy biến dòng bảo vệ loại PX ……………………………
14.5. Ghi nhãn trên tấm thông số của máy biến dòng bảo vệ loại PX ………………………………
Phụ lục A (qui định) - Máy biến dòng bảo vệ …………………………………………………………..
Phụ lục B (tham khảo) - Thử nghiệm xung cắt liên tiếp ………………………………………………
Bạn chưa Đăng nhập thành viên.
Đây là tiện ích dành cho tài khoản thành viên. Vui lòng Đăng nhập để xem chi tiết. Nếu chưa có tài khoản, vui lòng Đăng ký tại đây!



